
La elección de un libro elemental de televisión no era tarea sencilla por la razón suficiente que la televisión no lo es, y lo que solemos llamar un texto elemental no pasa de ser, las más de las veces, una obra de mera divulgación, desprovista de valor científico. ¿Pero cómo esquivar las dificultades propias de esa técnica a través de un libro eficaz y al mismo tiempo accesible al profano? Afortunadamente, no tuvimos que buscar mucho porque la aparición reciente de la obra que aquí presentamos resuelve la encuesta en forma integral. En efecto, el autor no sólo ha logrado sortear airosamente las dificultades propias del tema, sino que ha conservado incólume el proceso técnico, que vemos desarrollarse insensiblemente a través de sinuosidades, a veces abismales, y penetrarnos lentamente para ofrecernos al final la gran sensación del conocimiento adquirido sin gran esfuerzo. No es una obra fría librada al azar del lector. El maestro está siempre junto a él, porque el estilo .dialogado prevé las dificultades del estudiante, las enfrenta, las sortea y las resuelve. Imprime movimiento juguetón al conocimiento, que ora vuelve sobre sus pasos para reposar en el oasis de un humorismo delicado, ora se proyecta en fugaces destellos de complejidades, que pronto se transforman en menudencias de cosas sencillas, para estimular al lector, aguzar su interés e infundirle la íntima satisfacción de comprender... Este es el milagro que no logra realizar enteramente el relato austero en quienes recién abren los ojos a esta técnica. Pero el estilo de Aisberg es inimitable porque une a su correcta metodología una pluma chispeante y ágil, que sabe conducirla por los intrincados meandros del pensamiento sin lesionar la faz técnica del asunto. Por otra parte, sus síntesis admirables, sin mutilaciones, sin exégesis doctrinarias, ofrecen al lector una relación prieta y cabal de los fenómenos físicos, despojados enteramente de toda notación matemática, cuyo lastre no necesita el cultor objetivo y práctico.
La exitosa experiencia recogida por el autor en su libro "¿La radio? ... ¡Pero si es muy fácil!", se repetirá, sin duda, en esta obra, con la sola y previa condición: que el lector no ignore, por lo menos, aquellos conocimientos, umbral indispensable para adquirir debidamente éstos.
Si E. Aisberg no fuera más que el autor de aquella obra, bastaría para señalarlo más que como un autor como un pedagogo; pero Aisberg tiene de larga data antecedentes de estudioso y publicista que lo sindican, además, como un técnico profundo en electrónica. Y con esto no reflejamos más que el juicio de técnicos y millares de sus lectores esparcidos en todo el mundo.
Las diversas normas o distintos tipos de fabricación industrial de equipos excusan al autor de consignar datos numéricos en los esquemas que presenta, lo que justificamos, además, porque —como señala el mismo autor— esta obra no pretende enseñar la construcción de aparatos de televisión sino los elementos que los integran y sus funciones; pero en cambio se han hecho en el texto las correcciones pertinentes para adaptar el mismo a las normas técnicas que en materia de televisión rigen en nuestro país, a fin de que el lector o el estudiante cuente con datos fidedignos y actualizados para ulteriores fines de estudio. La compulsa de esos datos así como la revisión minuciosa del texto han estado a cargo del traductor de esta obra, señor Francisco J. D'Agostino, y del ingeniero Adolfo Di Marco, ambos autores y profesionales de nota en sus respectivas especialidades.
Los EDITORES.
De todos los milagros de los tiempos modernos, la televisión es, sin duda, el más grande, el más subyugante. En los países donde se practica, contribuye a modificar las costumbres del individuo y de la colectividad. Pero lo que puede calificarse de prodigioso, es la gran fidelidad con que se transmiten las imágenes. Aquellos mismos que conocen todos los obstáculos que fue necesario vencer, todos los problemas que hubo que resolver, hoy se maravillan de los resultados y de las realizaciones alcanzadas por este nuevo vínculo del pensamiento.Desde que la televisión entró en su faz práctica ha venido modificando la vida de millares de hogares, para proporcionarles un excelente medio de esparcimiento y cultura, y también un motivo de aturdimiento, pues, a semejanza de "las lenguas de Esopo", la televisión puede ser objeto de los mejores y de los peores usos.
* * *
El rápido desarrollo industrial de la televisión exige en todos los países que se cultiva la formación de un gran número de técnicos especializados; y como, por otra parte, ni aun el hombre de mediana cultura puede ser ajeno a esa técnica, han sido éstas las razones que han impulsado a mis amigos a. solicitarme que escribiera, con el título "¡La televisión?... ¡Pero si es muy fácil!", un libro de corte análogo a "¡La radio?... ¡Pero si es muy fácil!".Este último libro, escrito hacia 1935, tuvo un éxito singular: fue traducido a varios idiomas y la edición francesa superó los 200.000 ejemplares. Millares de millares de personas en el mundo entero fueron iniciadas en los misterios de la radio gracias a las charlas amenas de nuestros dos jóvenes: Radiol y Curiosus.
Sin embargo, es necesario aclarar a nuestros lectores que la técnica de la televisión, lejos de ser sencilla, es, según la expresión favorita de Curiosus, "tremendamente complicada", por exigir su estudio muy variados capítulos de la física y por la carencia actual de un estándar internacional en la fabricación y diseño de esos equipos. Podría parecer, pues, una contradicción que escribiéramos "¿La televisión?... ¡Pero si es muy fácil!"
* * *
¿Qué es esta obra? ¿Un libro de iniciación? Sin duda, y graduado para quienes desconocen absolutamente los rudimentos de la televisión. Sin embargo, su lectura o estudio será estéril si no se poseen conocimientos de radioelectricidad. Y, en efecto, para obtener de esta obra los frutos apetecidos, es indispensable conocer el funcionamiento de las válvulas electrónicas de todos los tipos, los principales circuitos de amplificación, de detección y cambio de frecuencia, aunque sólo sea con la mesura que se exponen esos conocimientos en "¿La radio?... ¡Pero si es muy fácil!"Por el contrario, no se requiere conocer matemáticas superiores para emprender con éxito este estudio, pues se ha tratado, sobre todo, de exponer con la máxima claridad el aspecto físico de los fenómenos puestos en juego. Cuando se ha aprendido a seguir el recorrido de los electrones, la modificación de la forma de los signos, las relaciones de las tensiones, etc., todos los circuitos resultarán familiares y será fácil el análisis de cualquier esquema.
Tendiendo constantemente a seleccionar lo esencial de esta técnica —carente de normas fijas por estar aún en plena evolución—, nos hemos esforzado en pasar revista minuciosa a todos los elementos fundamentales que integran los receptores de televisión y señalar las variantes que ofrecen unos y otros. En cambio, nos. hemos abstenido sistemáticamente de citar valores numéricos de los diversos materiales, porque están sujetos a variaciones según los estándares y materiales utilizados. Este libro no pretende enseñar la construcción de aparatos de televisión, sino hacer comprender su funcionamiento, pues no podemos emprender con éxito la construcción de esos receptores sin conocer sus elementos y funciones.
Hemos tratado de facilitar y simplificar en lo posible este estudio, sin traicionar nunca la verdad, sin sortear las dificultades, sin omitir todo cuanto pueda ser útil al futuro técnico de televisión.
* * *
Repetimos que esta nueva técnica es en sí bastante complicada. He aquí por qué aconsejamos al estudiante, o al simple lector, que no pase a la página siguiente si el contenido de la anterior no ha sido bien comprendido y asimilado.Distintamente de los 'textos comunes, y en obsequio de nuestros lectores, no se ha ido de lo más sencillo a lo más difícil sino que, por el contrario, las primeras nociones son acaso las más dificultosas de todas.
Una prolongada experiencia pedagógica nos ha probado que no hay mejor maestro que la sonrisa. Por eso Radiol y Curiosus matizan sus charlas con rasgos de fino humorismo a través de un estilo pleno del vigor de los "Diálogos" de Platón... Las viñetas marginales de mi excelente e inspirado amigo Guilac, reflejan acertadamente la risueña espiritualidad de nuestros protagonistas y contribuyen a la fácil comprensión del texto.
Si nuestros lectores lo siguen atentamente, comprenderán sin duda los misterios qué encierra la televisión y habrán enriquecido considerablemente el acervo de sus conocimientos. Esta será nuestra mayor satisfacción.
Eugène Aisberg
PRIMERA CONVERSACIÓN
VIDEOFRECUENCIA Y RADIOFRECUENCIA (V. F. y R. F.)
Hace algunos años, el joven técnico Radiol inició a su amigo Curiosus en los misterios de la radioelectricidad. Ahora intentará exponerle los principios de la televisión. Y desde esta primera reunión entra de lleno en el tema, exponiendo a su amigo, sin saltear ninguno, una cierta cantidad de problemas fundamentales:Un tío que vive demasiado lejos
- Ondas métricas y su propagación
- Alcance de un emisor de televisión
- Estratovisión
- Bandas laterales de modulación
- Principio de la transmisión sucesiva de los elementos de la imagen
- Señal de imagen
- Deformación de una señal rectangular y su transformación en sinusoide
- Máxima frecuencia de imagen
- Congestión del éter
- Necesidad de utilizar ondas métricas
- Relación entre la frecuencia portadora y la frecuencia moduladora.
Curiosus. — Hoy, querido Radiol, vengo a solicitarle consejo acerca de mi tío Julio.
Radiol.— ¿Y qué le pasa al buen hombre?
Cur. — Imagínese que ahora se le ha despertado un entusiasmo increíble por la televisión. Luego de varios meses, su reumatismo ha recrudecido tanto que está condenado a no abandonar su pieza. Y este ferviente admirador del cinematógrafo se ve privado ahora de su ración semanal de imágenes. Por eso me pide le arme un receptor de televisión para poder disfrutar, a pesar de todo, de sus imágenes favoritas.
Rad. — Por cierto que es una idea excelente. Especialmente para los que se ven condenados al lecho, o por lo menos a no abandonar su sillón, la televisión representa un entretenimiento considerablemente más completo que la radiotelefonía. Por cierto que puede contar con mi ayuda para esta buena obra. Para empezar, podríamos hacer una visita a su tío con el fin de ver cómo podría instalarse la antena en su casa.
Cur. — Temo que nos quede un poco lejos... Mi tío vive en Córdoba.
Rad.— ¡Hombre! Hubiera empezado por ahí. Sinceramente, si las cosas son así haría mejor en enviarle una buena dosis de salicilato y que se olvide de la televisión.Cur. — ¿Por qué? ¿Acaso no puede recibir las emisiones de Buenos Aires?
Rad. — Por cierto que no. El alcance seguro de esas señales no sobrepasa los 80 km. En ciertos casos muy favorables se las puede recibir a distancias bastantes mayores. Pero en Córdoba no existe ni la más leve esperanza de poder captar convenientemente las señales emitidas aquí, en Buenos Aires.
La tierra es redonda
Cur. — Sinceramente, no comprendo. ¿Por qué no se aumenta entonces la potencia del emisor de televisión?
Rad.— Porque no serviría para aumentar sensiblemente el alcance de las señales. La televisión se transmite con ondas métricas, es decir, de una longitud comprendida entre 1 y 10 metros. La emisión de definición mediana (625 líneas) que se realiza en Buenos Aires se transmite sobre ondas de 1,70 m (177 megaciclos), aproximadamente. Las ondas métricas tienen propiedades que las asemejan mucho a las ondas luminosas, cuya longitud de onda es aún menor. Por eso, lo mismo que estas últimas, se propagan en línea recta, mientras que las ondas cortas, y sobre todo las ondas largas, se curvan con bastante facilidad, ya sea para contornear ciertos obstáculos o para seguir la superficie del globo terráqueo.
Cur. — Entonces debo sacar en conclusión que para recibir las ondas métricas es preciso poder verla antena de emisión desde el lugar en que está la de recepción.
Rad. —Sin embargo, esta condición de "visibilidad óptica" no es estricta, y en realidad no es de ninguna manera una condición indispensable. Las ondas métricas todavía no alcanzan el rigor rectilíneo de la luz y pueden contornear pequeños obstáculos. Tampoco hay que olvidar que los aislantes no se oponen a la propagación de las ondas electromagnéticas. En cambio, el globo terrestre debe considerarse como conductor. Es así que...
Cur. — ¡Un momento! Creo comprender. Es evidente que la tierra constituye un obstáculo para las ondas. Y puesto que es redonda, más allá de una cierta distancia del emisor, su curvatura llega a ocultarnos la antena de emisión. Las ondas pasan sobre nuestras cabezas, se apartan cada vez más del suelo y terminan por perderse en las capas superiores de la atmósfera era.
Rad. — En efecto, ha captado perfectamente lo que podríamos llamar la "tragedia de la televisión".
Cur. — ¿Por qué "tragedia"?
Rad. — Porque el corto alcance de los emisores obliga a instalar una gran cantidad de ellos si se desea servir a todo el territorio de un país. Y es fácil comprender que eso resulta sumamente costoso.

Figura 1. El alcance seguro de un emisor de ondas métricas se limita a su horizonte visible.
Cur. — Sin embargo debe existir algún medio de remediar esa deficiencia. Quizá sería posible captar las ondas que pasan inútilmente sobre las cabezas de las personas demasiado alejadas del emisor, empleando antenas sumamente elevadas, que podrían llevar globos cautivos, por ejemplo.
Rad. — No llegamos tan lejos, todavía. Sin embargo, por lo general se empieza por instalar las antenas en los lugares más elevados posibles. Por esto en Buenos Aires se ha elegido el edificio del Ministerio de Obras Públicas, la Torre Eiffel en París, el Empire State Building en Nueva York, etc.
Cur. — Es claro que de esta manera se ha de lograr el máximo alcance posible. Lo que no comprendo es por qué detenerse aquí cuando ya se está en el buen camino.Rad. — ¿Qué quiere insinuar?
Cur. — Pues que la emisión podría realizarse desde más arriba todavía. Bastaría instalar el emisor en un avión. Haciéndolo evolucionar en la estratosfera, se podría inundar con ondas métricas a todo el territorio de la República... y con la consiguiente alegría del tío Julio.
Rad. — Mis felicitaciones, amigo. Pero antes que Ud. otros técnicos encararon esa posibilidad. En su tiempo se hizo mucho ruido sobre la llamada "estratovisión". Lástima que su realización práctica se vio detenida por graves dificultades.
Curiosus se atormenta
Cur. — Pero, al fin y al cabo, no sé lo que nos obliga a limitarnos al uso de ondas métricas para transmitir las señales de televisión. ¿Acaso por el hecho de ser la más reciente de las especializaciones radioeléctricas es que se la ha relegado al tercer subsuelo de las longitudes de onda? Bastaría suprimir tres o cuatro emisoras de radiotelefonía para dejar un lugar conveniente a la televisión en las gamas de onda corta o de onda larga. Por cierto que tengo conocimiento de la usura con que se distribuyen las frecuencias disponibles. Pero juzgo que con una sola longitud de onda, comprendida entre los 200 y 600 metros, un emisor de suficiente potencia podría ser recibido en la mayor parte de los países.
Rad. --Muchas veces ha cometido errores, mi querido amigo, pero jamás de tos jamases ha proferido una herejía tan enorme. Sinceramente, admitir a la televisión en la gama de ondas de más de 200 metros es una barbaridad que sólo puede compararse con la pretensión de introducir un elefante en la caparazón de un caracol.
Cur. — Quiero creer que lo que acaba de decirme es delicadamente espiritual. Pero, modestamente, no alcanzo a comprender la relación que hay entre la televisión y ese paquidermo.
Rad. — Serenidad Curiosus. Comprenderá mejor la exactitud de mi comparación si se detiene a examinar la naturaleza de la señal que sirve para transportar las imágenes. Entonces podrá apreciar lo mucho que difiere de esas señales de b. f. que sirven para traducir eléctricamente los sonidos que se producen ante el micrófono de un emisor radiotelefónico. ¿Recuerda todavía los límites de sus frecuencias?

Figura 2. Una , emisión comprende dos bandas laterales de modulación, además de la onda portadora de r. f.
Rad. — ¡Muy bien! ¿Y por qué esta limitación?
Cur. — Para reducir lo que llamamos la "congestión del éter". Cada emisión radiotelefónica ocupa, en la escala de frecuencias, además de la onda portadora de r.f., dos bandas laterales simétricas que contienen todas las frecuencias de modulación de b.f. Cuando limitamos esta última a 4.500 ciclos por segundo, la extensión total que ocupan las dos bandas laterales será de 9.000 c/s. ¿Acaso será más extensa en televisión?
Rad.—Por supuesto... ¡Mucho más! Pero antes de hablar de esto ¿podría tal vez resumirme lo que se hace para transmitir las imágenes?Toda la televisión resumida en 33 líneas
Cur.— Trataré de hacerlo. Puesto que no podemos transmitir simultáneamente todos los elementos de la imagen, lo hacemos en sucesión. La luminosidad de cada elemento...
Rad. — El término exacto es "brillantez".
Cur. — Si lo prefiere así... La brillantez, entonces, de cada elemento (por este término entiendo una superficie elemental, suficientemente pequeña para que el ojo no puedas distinguir ningún detalle dentro de sus límites) se traduce en una tensión que es proporcional a ella. Por lo tanto, una superficie blanca muy iluminada producirá un máximo de tensión, mientras que una zona negra dará una tensión nula.
Rad. — O por lo menos la tensión mínima. ¿Y de qué manera se exploran esas superficies elementales (también se dice "punto", aunque el término es incorrecto, puesto que un punto geométrico carece de longitud y de altura)?
Cur. — Se las recorre exactamente de la misma manera que la vista recorre sucesivamente todas las letras de la página de un libro. Podemos comparar cada letra con un elemento de la imagen. Los elementos se "leen" así línea por línea. Y el conjunto de estas líneas constituye la página, que se puede comparar, por lo tanto, con una imagen completa. Y en cuanto hemos explorado de este modo una página, comenzamos en seguida la siguiente.
Rad. — Exacto. ¿Y sabe a qué cadencia o ritmo se realiza esta especie de lectura?
Cur. — Por supuesto. Para que el ojo mantenga una sensación de continuidad, es preciso, que, tal como ocurre en el cinematógrafo, las imágenes se sucedan con gran rapidez. En Europa se ha adoptado como norma 25 imágenes por segundo (la mitad de la frecuencia de las principales redes de canalización eléctrica) ; en Estados Unidos, en cambio, donde las redes de distribución tienen 60 c/s, se transmite la televisión a razón de 30 imágenes por segundo. En la Argentina, seguimos la norma de las 25 imágenes, pues nuestras redes de canalización son de 50 c/s.
Rad.— Es evidente que en Norteamérica todo va más rápido. Pero aún con la relativa lentitud de la "frecuencia de imágenes" de Europa, las 800 páginas de "Lo que el viento se llevó" se "leen" en un emisor de televisión en medio minuto aproximadamente.
Nada se regala: todo tiene su precio
Cur.— Francamente es aterrador. Ahora comienzo a entrever hasta qué punto la señal que conduce la imagen es más rica en su contenido que la que traduce eléctricamente los sonidos que inciden sobre el diafragma de un micrófono.
Rad. — Digamos mejor que todo tiene un precio en esta vida. Si deseamos transmitir mediante las ondas un mensaje tan abundante como el que en sólo 1/25 de segundo describe los brillos relativos de todos los elementos de una imagen, tendremos que encaminar una tensión compuesta de las frecuencias más diversas y que puede alcanzar valores muy elevados, determinando por lo tanto bandas laterales de modulación sumamente extensas.
Cur. — Se diría que a la ley de la conservación de la materia y de la energía viene a agregarse otra ley análoga, que impide transmitir, en un determinado intervalo de tiempo, una cantidad dada de información, sin contar, para su conducción, una banda de frecuencias suficientemente extensa.
Rad. — Tiene Ud. razón, Curiosus; esta ley existe en la naturaleza. Pretender infringirla, tratar de transmitir cierta cantidad de información (e
mpleo aquí este término en su sentido más amplio, puesto que tanto se puede referir a una sucesión de sonidos más o menos complejos, como a una fracción más o menos congestionada de una imagen, o a un mensaje telegráfico) sin concederle la banda necesaria de frecuencias, es cosa tan vana como procurar el movimiento perpetuo sin el aporte de energía exterior.En los dominios de la V. F.
Cur. — ¿Cómo podríamos determinar el valor de las frecuencias que intervienen en la televisión?
Rad. — La tensión que traduce las luminosidades de los elementos sucesivamente explorados de una imagen recibe el nombre de señal de "video'. En pocas palabras, viene a ser lo mismo que la v. f. en el dominio de la radiotelefonía. La llamamos también comúnmente "video frecuencia" o, en forma abreviada, v. f. Puede comprender una gran cantidad de frecuencias diferentes.
Cur. — Se me ocurre que en ciertos momentos puede tener hasta una frecuencia nula, es decir, tener un valor constante. Si en una imagen que se transmite hay una superficie continua de brillo uniforme, todos sus elementos darán lugar al mismo valor de tensión, tensión que queda por lo tanto continua en valor durante toda la transmisión de la mencionada superficie.
Rad. — Exacto. Pero si los elementos, a lo largo de una línea explorada, no tienen todos un brillo idéntico, la tensión de la señal variará. Adivine en qué caso estas variaciones serán más rápidas, o sea en qué caso será más elevada la frecuencia de la señal de video.
Cur. — Supongo que se dará este caso cuando dos elementos vecinos de una misma línea difieren en su brillo.
Rad. — Su respuesta me demuestra que ha comprendido bien el asunto. En efecto, la frecuencia máxima se alcanza cuando se explora, por ejemplo, sucesivamente elementos blanco, negro, blanco, negro, y así sucesivamente. El caso se presentará especialmente cuando la imagen comprende una serie de barras negras verticales de anchura igual a la anchura de un elemento de la imagen, y separadas unas de otras por intervalos blancos de igual anchura.

Figura 3. Cuando la línea que se explora se compone de una sucesión de elementos alternativamente blancos y negros, la señal de v. f , que será teóricamente rectangular y prácticamente sinusoidal, comprenderá tantos períodos como haya pares de elementos negros y blancos.
Rad.— ¡Eh, un momento! No hay que andar tan ligero, que esto puede inducirlo a error. En realidad, una barra negra dará lugar a una tensión muy débil y una barra blanca a la tensión máxima. Tenemos, así, que la exploración de dos elementos vecinos, uno negro y el otro blanco, se traducirá en un semi-ciclo negativo y en un semiciclo positivo, respectivamente, y entre ambas constituyen un solo ciclo o período. Y puesto que un solo periodo produce los elementos de la imagen, tendremos que la cantidad total de períodos será igual...
Cur. — ...a la mitad de la cantidad de elementos de la imagen.
Rad. — Veo, con satisfacción, que ha seguido perfectamente mi razonamiento.
De las ondas rectangulares teóricas a las sinusoides reales
Cur. — Muy graciosa la forma de esta señal de video. Se parece al contorno de las troneras de la torre de un castillo medieval. Por cierto que estamos lejos de las hermosas sinusoides de la radio.
Rad. — No tanto como Ud. cree y por dos razones. En primer término, una tensión periódica de esta forma (se la llama "señal rectangular") puede descomponerse en una gran cantidad de tensiones sinusoidales componentes, cuya fundamental tendrá la frecuencia de la señal rectangular y las demás tendrán frecuencias .3, 5, 7, etc., veces superiores.Cur. — ¿No es esto lo que llamamos la serie de Fourier?
Rad. — Sí, especialmente cuando queremos darnos aires de importancia. ¿Y dónde aprendió eso?
Cur.—Son cosas que me quedaron de lecturas muy serias.
Rad. — ¡Tanto mejor! Entonces debe saber que las componentes de frecuencias múltiples se llaman "armónicas". Y refiriéndolas a nuestra señal de video, tienen pocas probabilidades de pasar a través de los circuitos amplificadores cuando la frecuencia fundamental es alta, pues en este caso las armónicas tendrán una frecuencia mayor aún. Y ni siquiera un amplificador previsto para una extensa banda de frecuencias puede dejar pasar estas frecuencias excesivamente altas. Tenemos, así, que a su salida subsistirá solamente la sinusoide fundamental.
Cur. — Tanto mejor, puesto que las tensiones en forma de cremallera no me dicen nada, francamente. ¿Y cuál es la segunda razón que invocó al principio?
Rad. — Hagamos una pequeña experiencia. Tomemos este trozo de papel y recortemos una pequeña ventanilla redonda que tenga las dimensiones de lo que consideramos como un elemento de la imagen. Ahora hago deslizar lentamente el papel sobre las barras negras y blancas que constituyen nuestra imagen.
Cur. — Analizará entonces estos elementos como se hace en televisión.
Rad. — Naturalmente. También decimos "explorar" o "barrer". Puede ver que durante ciertos momentos de esta exploración mi ventanilla se encuentra enteramente sobre la barra negra o bien enteramente sobre la barra blanca. Pero hay que ver también que el paso desde una de estas posiciones a la otra no es de ninguna manera instantáneo. Pasamos por todas las posiciones intermedias, en las cuales una fracción más o menos importante del elemento explorado es negra y la otra blanca. Aléjese ahora suficientemente de mi trozo de papel para que ya no pueda distinguir con nitidez las dos fracciones encuadradas en nuestra ventanilla.
Cur. — Supongo que quiere que me coloque en las condiciones exactas de la definición que di anteriormente sobre el elemento de imagen: una superficie suficientemente pequeña para que el ojo no pueda distinguir ningún detalle dentro de sus límites.

Figura 4. Formación de un ciclo de la señal de video para diversas fases sucesivas de exploración de la imagen.
Cur.— Ahora distingo solamente el tinte medio de lo que asoma a través de ella. Según la proporción del negro y del blanco, alcanzo a ver una superficie gris más o menos oscura. A medida que hace deslizar su papel, la superficie de la ventanilla pasa para mí desde el negro al gris oscuro, que se va aclarando progresivamente hasta convertirse en blanco. Luego se oscurece de nuevo y se hace negra. Y así sucesivamente.
Rad. — ¿Adivina ahora cuál es la forma de onda de la tensión que traduce estas variaciones del brillo medio?
Cur. — No creo equivocarme si digo que volvemos nuevamente a los buenos viejos tiempos. Quiero decir que volvemos a encontrarnos con nuestra querida sinusoide.

Figura 5. Dimensiones relativas de las imágenes analizadas.
Un poco de álgebra
Rad. — Ensayemos ahora cómo calcular la frecuencia máxima que puede llegar a tener nuestra sinusoide. Veamos primeramente en cuántos elementos se divide nuestra imagen. Admitamos que su altura sea H y que su anchura sea L. Se la explora en N líneas horizontales y se transmiten n imágenes completas por segundo.
Cur. — Todo esto tiene para mí un vago aire de problema algebraico.
Rad. — Tanto peor para Ud. si es así. Supongamos que el elemento de la imagen se presenta con la forma de un cuadrado; es decir, que la nitidez de la transmisión es igualmente buena en el sentido horizontal que en el vertical. En este caso, la altura de un cuadrado será igual a la altura total, H, dividida por la cantidad de líneas. N. o sea H/N. Y en cada línea de una longitud L habrá:

= elementos
Puesto que en total hay N líneas, la imagen se compone de:
elementos
Rad.—Y lo seguirá siendo más adelante. Todos los elementos que componen la imagen se transmiten n veces por segundo, de manera que tendremos:
elementos por segundo
ciclos por segundo
Un poco de aritmética
Cur. — ¿Y qué valores nos daría esta expresión en un caso concreto?
Rad. — Puede calcularlo. La imagen tiene casi siempre un formato (o relación de aspecto) tal que la relación L/H es igual a 4/3. Supongamos que la exploramos a razón de N =
450 líneas a una cadencia de n = 25 imágenes por segundo. Una vez en posesión de estos datos, le toca a Ud., futuro Inaudi.Cur. — ¡Ajá! Tenemos entonces:
= 3.375.000 c/s.
Rad. — Ya lo ve. Y fíjese bien que es proporcional al cuadrado de la cantidad de líneas. Esto quiere decir que si se sobrepasa lo que llamamos "definición mediana" y adoptamos la llamada "alta definición", con doble cantidad de líneas, la v.f. aumentará 4 veces, sobrepasando entonces los 13 Mc/s. Con las 625 líneas que usamos en Buenos Aires, este cálculo, un tanto teórico por cierto, arroja como valor máximo de las videofrecuencias arriba de 6,5 Mc/s.
Cur. — Me ha dejado completamente atontado.
Volvemos al elefante
Rad. — ¿Insiste todavía en reservar "un pequeño lugar" a la televisión en la gama de las ondas medias?
Cur. — Estas comprenden desde los 200 a 600 ni, o sea desde 1.500.000 a 500.000 c/s. El intervalo total es de 1.000.000 de c/s. Nuestra emisión de televisión, con sus dos bandas laterales de modulación, se extiende a través de 6.750.000 c/s; quiere decir que ella sola tiene una extensión de casi siete veces la extensión total de la gama de ondas medias. No hay nada que hacerle: mi elefante no cabe en la caparazón del caracol.
Rad. — Me alegro que lo reconozca. Ahora comprenderá por qué es preciso bajar a las ondas métricas para que podamos acomodar nuestra enorme modulación de v. f. En 46 Mc/s, por ejemplo, o sea 46.000.000 de e/s, las bandas laterales se verán limitadas a:
46.000.000 — 3.375.000 = 42.625.000 c/s
46.000.000 + 3.375.000 = 49.375.000 c/s
Cur. — Pero ¿realmente es preciso ir tan lejos? Tal vez se puedan elegir, por ejemplo, ondas de 4 Mc/s, es decir, de 75 m, para mantener así la modulación entre:
4.000.000 — 3.375.000 = 625.000 c/s
4.000.000 + 3.375.000 = 7.375.000 c/s
Cur. — Reconozco que no sería razonable.
El mínimo vital de la r.f.
Rad. — Además, hay una ley que se opone a que la r.f. portadora sea del mismo orden que la frecuencia moduladora. Para que se pueda obtener una modulación correcta, es necesario que la frecuencia portadora sea una buena cantidad de veces mayor que la frecuencia moduladora.
Cur. — ¿Y a qué se debe?
Rad. — A que sin esta condición, la onda modulada no puede representar exactamente la tensión de modulación. Observe la sinusoide que dibujo aquí. Supongamos que es la señal que queremos transmitir.
Si la frecuencia de la onda portadora es superior a la de nuestra señal en una relación 8/3, transmitiremos los valores instantáneos a intervalos demasiado separados entre sí. Tendremos así una serie de valores dispersos, en los cuales, ni con la mejor buena voluntad, podremos reconocer la ley de variación sinusoidal. Pero consideremos una onda portadora cuya frecuencia es 8 veces superior a la de la señal. La serie de valores transmitidos permitirá identificar ahora sin dificultades la forma de onda de la modulación.

Figura 6. Si se deseara transmitir la señal representada por la sinusoide, con la ayuda de una portadora que tuviera 8 ciclos por cada 3 ciclos de la señal, se reproducirían sólo escasos valores, como los representados en la figura, que no permitirían reconstruir la señal original.
Rad. — La comparación no es mala.

Figura 7. Pero si a cada uno de los ciclos de la señal correspondieran 8 ciclos de la onda portadora, se transmitirá una cantidad suficientemente grande de valores instantáneos para que pueda ser reproducida convenientemente.
Salió perdiendo el tío
Cur. — Bueno, voy a resumir lo que hemos tratado hoy. La transmisión de las imágenes requiere señales que ocupan una banda sumamente extensa de frecuencias. Estas señales sólo pueden transportarse mediante ondas portadoras de frecuencia muy alta, en el dominio de las ondas métricas. Y como se propagan en línea recta, su alcance se limita al horizonte visible. De lo cual resulta que... el tío Julio no tendrá televisión, al menos por ahora.
Rad. — Lo siento por él. Pero, en cuanto a Ud., no puede negar que ha aprendido una cierta cantidad de nociones útiles.
Cur. - Sí. Y de primera intención me parecieron terriblemente complicadas, pero, en el fondo, son acaso muy simples.
SEGUNDA CONVERSACIÓN
UN POCO DE HISTORIA
No es necesario estudiar toda la historia de esta técnica para comprender el funcionamiento de los aparatos actuales de televisión. Por lo tanto, el examen de los procedimientos de exploración de las imágenes se verá considerablemente facilitado por la exposición del clásico sistema "mecánico" de televisión imaginado por Nipkow. Curiosus no tendrá mayores dificultades para comprender rápidamente el método que por primera vez permitió la transmisión a distancia de imágenes animadas. Durante esta conversación, Radiol tratará los siguientes temas:
- Disco de Nipkow
- Exploración de las imágenes
- Entrelazamiento
- Células fotoeléctricas
- Emisor de imágenes
- Sincronismo
- Receptor con lámpara neón
- Inconvenientes de los sistemas mecánicos de televisión
Las exploraciones vertiginosas de Curiosus
Rad. — ¡Por favor! ¿Qué ataque le ha dado para girar así? ¿Es que se está adiestrando para un concurso dé trompos? Cur. — ¡Pero no! Simplemente estoy tratando de leer sin verme obligado, al término de cada línea, a volver la vista a la izquierda para recomenzar la línea siguiente.
Rad. — ¿Y con qué objeto?
Cur. — Porque sueño con la exploración de las imágenes en televisión de que hemos hablado últimamente. Si mal no recuerdo, me explicó Ud. que el "barrido" de los sucesivos elementos se lleva a cabo como la lectura de un libro: línea por línea. Pero dada la asombrosa rapidez a que debe realizarse esta lectura, imprimo un vertiginoso movimiento de rotación a mi cuerpo, para que una vez leída cada línea, mi vista se pose en seguida sobre el comienzo de la siguiente, en forma continua y sin pérdida de tiempo.
Rad. — No creo que así gane tiempo. Lo que puede ganar es un buen mareo. Además, esta forma de exploración, que podemos llamar sin línea de retorno, es característica de la mayor parte de los procedimientos mecánicos de análisis.
Un poco de geometría
Cur. — No estaría de más que me hablara un poco de esto ya que todo lo que me explicó hasta ahora es bastante abstracto. Es muy lindo decir que se exploran los elementos sucesivos de la imagen. Pero ¿cómo se logra eso prácticamente?
Rad. — En realidad no había pensado describirle los procedimientos mecánicos, ya que se los ha abandonado en beneficio de los métodos electrónicos. Sin embargo, es posible que alcance a comprender mejor estos últimos si le describo primeramente uno de los dispositivos más simples y más antiguos el disco de Nipkow.
Cur. — He oído hablar vagamente de él, pero, francamente, carezco de toda idea precisa sobre el particular.
Rad. — Pues, entonces, fabriquemos uno. He aquí una hoja delgada de cartulina. Con la ayuda del compás trazo sobre ella un círculo con un radio de una decena de centímetros y recorto el disco. Sobre él trazo 16 circunferencias que tienen por radio 60, 62, 64, etc., hasta 90 milímetros. Finalmente divido la circunferencia exterior en 16 partes iguales.

Cur. — No hay nada que hacer. Luego de haber practicado aritmética y álgebra, nos encontramos sumidos ahora en plena geometría. ¿Pasaremos de aquí al cálculo integral?
Rad. — Todavía no llegamos tan lejos. Terminemos nuestro diseño. Trazo ahora los 16 radios que llegan a los puntos equidistantes de la circunferencia exterior, Todas estas líneas auxiliares son necesarias para determinar los puntos en espiral.
Ahora marco el punto de cruce entre un primer radio y la circunferencia interior, luego el del radio siguiente (en el mismo sentido de las agujas del reloj) con la circunferencia siguiente, y así sucesivamente.
Cur. — ¡Claro! Así obtendrá 16 puntos dispuestos en espiral. ¿Y qué hará con ellos?
Mirando por los agujeros del disco
Rad. — Con ayuda de este sacabocados hago correspondientes agujeros bien redondos, de un poco más de 2 milímetros de diámetro. Y he aquí terminado nuestro disco de Nipkow.
Cur. — ¿Piensa servirse seriamente de él para explorar imágenes?
Rad. — Ni más ni menos. He aquí un pequeño dibujo, muy sencillo, que mide alrededor de 3 centímetros. Lo pegamos sobre la pantalla de esta lámpara encendida, y pinchando el centro del disco con una aguja de tejer, lo hacemos girar a gran velocidad.
Cur. — ¡Pero qué cosa más notable! Veo el dibujo como si el disco fuera transparente.
Rad. — Ahora, para que podamos darnos cuenta mejor de lo que pasa, hago girar el disco muy lentamente.
Cur. — Empiezo a comprender. ¿No viene a ser el caso del pequeño trozo de papel con la ventanilla redonda, de que hablamos la vez pasada? Cuando gira el disco un primer agujero empieza a recorrer una línea. En realidad no es exactamente recta, sino que es un arco de círculo, pero eso no cambia la esencia de las cosas. En cuanto éste primer agujero terminó de recorrer la línea, entra en escena el segundo agujero que a su vez inicia su avance a lo largo de una línea de la imagen. Y así, uno después del otro, todos los agujeros comenzando por el exterior y terminando por el más próximo al centro, recorrerán todas las líneas de la imagen.

Figura 8. — Disposición de los agujeros en una sola espiral sobre el disco de Nipkow
Cur. —...todo vuelve a comenzar durante la rotación siguiente del disco.

Rad. — Habrá podido comprobar que es posible ver la imagen entera, si se hace girar el disco con suficiente rapidez; aunque, en realidad, en un determinado instante, sólo uno de sus elementos aparece a través de una de las perforaciones del disco.
Cur. — También alcanzo a comprobar que el disco "lee" a la manera del trompo, es decir, sin verse obligado a retornar hacia los comienzos de las líneas por un movimiento en sentido inverso al de lectura propiamente dicha. Sin embargo, observo que es necesario hacerlo girar muy rápidamente para que se pueda alcanzar la sensación de visión simultánea de todos los elementos.
Un modo extravagante de leer
Rad. — En efecto. Si reduzco aunque sea un poco la velocidad de rotación, la imagen parece ondular como si fuera recorrida por ondas alternativamente claras y oscuras. Se debe al hecho de que las sensaciones luminosas tienen una duración limitada.
Cur. — ¿A qué, cadencia hay que explorar entonces las imágenes para evitar esta especie de parpadeo que se produce cuando el disco gira a velocidad insuficiente?
Rad. — Para hacer las cosas correctamente, sería preciso realizar la exploración a razón de 30 imágenes por segundo.
Cur. — Tengo entendido que así lo hacen los norteamericanos. Pero Ud. me dijo que en la Argentina nos contentamos con 25 imágenes por segundo. ¿Basta con esto realmente? ¿No sería mejor aumentar la cadencia?
Rad. — Recuerde que la frecuencia máxima de la señal de video es proporcional a la cantidad de imágenes transmitidas por segundo. No puede recomendarse ningún recurso que pueda traer aparejado el aumento de esta frecuencia ya demasiado alta. Por suerte existe un artificio que permite evitar el parpadeo sin ensanchar la banda de frecuencias que se debe transmitir. Este artificio consiste en el entrelazamiento.
Cur. — ¿A qué se le da este nombre?
Rad. — En lugar de transmitir sucesivamente todas las líneas de una imagen, desde la primera hasta la última, se comienza por transmitir primeramente todas las líneas impares, y luego todas las pares. El tiempo total de la exploración sigue siendo el mismo, o sea 1/25 de segundo. Pero una mitad de las líneas que cubren la superficie total de la imagen se transmite en sólo 1/50 de segundo, y la otra mitad durante el 1/50 de segundo siguiente.
| En ciertos casos puede ser posible construir ampli corrección se realiza en realidad, aunque se la ob ficadores de banda extensa, del tipo conocido bajo tiene por la combinación de las características de el nombre de "video-amplificadores", que son li las válvulas, modificadas en particular por medio neales hasta una frecuencia conveniente, sin nece de dispositivos de realimentación negativa correc sidad de emplear circuito de corrección, por lo tamente aplicados. menos aparentes. Decimos "aparentes" porque la |
Cur. — Si se me ocurriera leer de esta manera un libro, seguramente no alcanzaría a comprender gran cosa.
Rad. — Puede ser que no. Pero mire, aquí tiene un texto que es necesario leer " entrelazadamente ". Nuestra vista recorre, durante la lectura, el camino exacto que debe seguir la exploración entrelazada en televisión. Este método se ha adoptado ahora universalmente. 
Cur. — ¿Sabe que resulta bastante divertido? Seguro que el tipógrafo que compuso este texto estaría un poco "alegre". Pero ¿cómo puede obtenerse prácticamente esta forma de exploración? Supongo que debe ser alarmantemente complicado.
Rad. — De ninguna manera. Aquí tiene, por ejemplo, un disco de Nipkow que se presta bastante bien para esta operación. Como puede ver, sigue teniendo siempre 16 agujeros para analizar la imagen en 16 líneas. Pero en vez de estar dispuestos todos sobre la misma espiral, nuestros agujeros están situados sobre dos espirales que ocupan cada una la mitad del círculo. Sobre una de ellas se encuentran las perforaciones que exploran las líneas 1, 3, 5, 7, 9, 11, 13, y 15, y la otra comprende los agujeros que corresponden a las líneas 2, 4, 6, 8, 10, 12, 14 y 16.
Cur. — Parece muy sencillo, en efecto. Pero ¿quiere explicarme de qué manera se transmitirán las imágenes con ayuda de este disco de Nipkow?
Un poco de química
Rad. — ¿Sabe qué es la célula fotoeléctrica?
Cur. — Creo que sí. Con mi aparato fotográfico me vendieron también un fotómetro de célula. Es un dispositivo que permite medir la intensidad de la iluminación de los objetos que se fotografían. La luz que emana de ellos incide sobre la célula, que la transforma en corriente eléctrica, susceptible de medirse con un galvanómetro muy sensible.
Rad. — Tenemos, entonces, que la célula fotoeléctrica convierte la energía luminosa en energía eléctrica. La corriente que suministra es proporcional a la intensidad del flujo luminoso que incide sobre ella. Las células que se usan en televisión son del tipo fotoemisivo. Originalmente, una célula de este tipo se presentaba en la forma de una ampolla de vidrio, de cuyo interior se había extraído el aire, y una parte de su pared estaba recubierta internamente de una delgada capa de material fotoemisivo.
Cur. — ¿A qué le da este nombre? ¿A una sustancia que emite luz?
Rad. — La etimología de esa palabra induce a error. Se trata de sustancias que emiten electrones al incidir sobre ellas radiaciones luminosas.
Cur. — ¿Cuáles son estas sustancias?

Figura 9. — Disco de Nipkow de doble espira, para barrido entrelazado .

Figura 10. — Una batería R permite llevar el ánodo de una célula fotoeléctrica a un potencial positivo con relación al cátodo. La corriente fotoeléctrica, al atravesar la resistencia de carga R, determina la producción de tensiones E que se aplican a un amplificador.
Rad. — En principio la idea no es absurda. Lástima grande que la cantidad de electrones emitidos sólo puede proporcionar una corriente muy pequeña, aparte del hecho que para que haya corriente en nuestra célula fotoeléctrica faltan todavía algunas cosas más. La superficie fotoemisiva constituye el cátodo... Cur. — ¡Ya sé! Falta el ánodo. Evidentemente es preciso colocar una placa conectada a un potencial positivo con respecto al cátodo, para atraer los electrones que emite.
Rad. — En principio sí; pero una placa interceptaría los rayos luminosos. Por lo tanto la reemplazamos por un anillo o por una malla o enrejado más o menos abierto.
Se explora la imagen
Cur. — Creo que ahora puedo explicarle cómo alcanzo a concebir nuestro emisor de televisión. Tomo mi máquina fotográfica y en el lugar que normalmente corresponde al vidrio deslustrado, coloco la parte del disco de Nipkow donde tiene lugar la exploración. Es ahí donde el objetivo de mi máquina formará la imagen que se desea transmitir. Detrás del disco colocaría la célula fotoeléctrica. ¿Estoy en lo cierto?
Rad. — Perfectamente. Está por reinventar la televisión. En su dispositivo, la célula recibiría en todo instante la luz del elemento explorado de la imagen y la traduciría en una corriente de intensidad proporcional. Por lo tanto, tendremos a la salida de la célula la señal de videofrecuencia, que será necesario amplificar convenientemente antes de modular con ella la onda portadora de r. f. que servirá para transportarla a través del espacio.
Se reconstruye la imagen
Cur. — ¿Y el receptor?
Rad. — Comprenderá, claro está, un disco de Nipkow semejante al del emisor y animado de un movimiento de rotación rigurosamente idéntico.
Cur. — ¿No es eso lo que llamamos sincronismo?
Rad. — Compruebo con placer que su vocabulario técnico se está enriqueciendo.
Cur. — Pero ¿qué dispositivo servirá para reproducir las variaciones de corriente en variaciones de destellos luminosos?
Rad. — Simplemente, una lámpara neón, o sea una ampolla que contiene neón a baja presión.

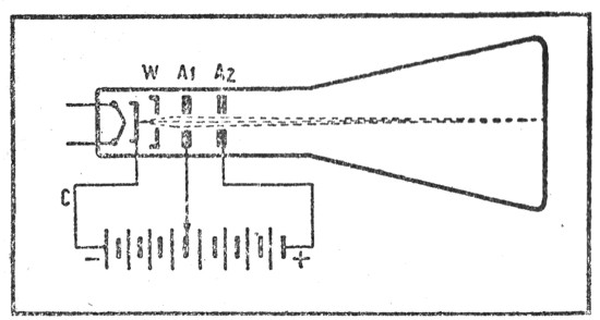
Figura 11. — Emisor a disco de Nipkow.

Figura 12. — Receptor a disco de Nipkow y lámpara de neón.
Toda la superficie de la placa quedaba iluminada al aplicar una cierta tensión continua entre ambos electrodos. Si se superpone a esta tensión continua la tensión variable de la señal de video, el destello luminoso varía de acuerdo con los valores instantáneos de la señal. Cur. — Sí, pero no alcanzo a comprender cómo se hace para que cada punto do esta placa tenga la luminosidad correspondiente a la del mismo punto de la imagen transmitida.
Rad. — No es necesario. Recuerde que su lámpara de neón está detrás del disco de Nipkow y quo la contempla a través de los agujeros de esto último.
Cur. — ¡Claro! Ya lo había olvidado. En cada momento sólo veremos un elemento de la superficie luminosa de la lámpara. Y en ese instante, la lámpara traducirá fielmente la luminosidad del punto correspondiente de la imagen explorada. Hasta voy a dar un ejemplo. En el momento en que se transmite el primer elemento de la primera línea, la lámpara neón íntegra tiene la luminosidad correspondiente a ese punto. Pero, a través de la abertura del disco, no vemos más que el lugar correspondiente a ese elemento. Cuando el agujero pasa al elemento siguiente, la luminosidad de la lámpara neón traduce la luminosidad de este segundo elemento; y así sucesivamente. En consecuencia, todos los elementos serán vistos en su lugar correspondiente y con su debida luminosidad, lo que permite la reconstrucción de la imagen.
Rad. — Ha comprendido perfectamente .el principio de este sistema de televisión preconizado al término del siglo XIX y llevado a la práctica, por primera vez, por John L. Baird, allá en el año 1924.
Ha muerto la mecánica. ¡Viva la electrónica!
Cur. — Este sistema me parece sumamente sencillo y práctico. Tal vez sirva todavía.
Rad. — Se equivoca. Hace tiempo que ha sido abandonado. Sólo permitía la exploración de las imágenes con una cantidad reducida de líneas: 180 cómo máximo.
Cur. — ¿Y no sería posible hacer discos bastante grandes para obtener una cantidad suficiente de aberturas?
Rad. — No, porque a la velocidad periférica a que deberían girar, la fuerza centrífuga los destruiría.
Cur. — Con reducir el diámetro de los agujeros...
Rad. — No se puede descender de cierto valor. Los rayos luminosos que pasan por orificios demasiado estrechos sufren el desagradable fenómeno de la difracción.
Cur. — No hay nada que hacer... Decididamente no estoy en mi día...
Rad. — Además, los sistemas mecánicos adolecen de otros defectos que los hacen prohibitivos. En la emisión, por ejemplo, la célula fotoeléctrica recibe la luz de cada elemento de la imagen durante un instante sumamente breve; para obtener una corriente fotoeléctrica utilizable, es preciso someter la imagen televisada a una iluminación excesivamente intensa. En cuanto a la recepción tenemos un inconveniente parecido, puesto que cada elemento de la superficie luminiscente de la lámpara de neón lo vemos sólo durante un instante muy breve, y por lo tanto la luz de la lámpara se aprovecha muy mal. Y, después de todo, ¿para qué vivimos en la era electrónica?
Cur. — ¡Cómo! ¿Para qué, entonces, hemos perdido tanto tiempo en examinar el funcionamiento de un sistema digno de dormitar en un museo junto con los aviones de los hermanos Wright y el cohesor de Branly?
Rad. — Porque así se ha sometido a un saludable ejercicio las células de su cerebro, que, gracias al esfuerzo realizado para comprender el viejo sistema, está ahora mejor preparado para asimilar las nociones más complejas que se relacionan con los sistemas electrónicos.
Cur. — Temo que esto se vuelva terriblemente complicado...
TERCERA CONVERSACIÓN
LOS ELECTRONES EN EL VACIO
Luego de haber puesto en evidencia los defectos de los métodos mecánicos de televisión, nuestros dos amigos se orientan hacia el estudio de los procedimientos electrónicos. Para ello comienzan por estudiar ese dispositivo fundamental de todo aparato de televisión: el tubo de rayos catódicos. Se le encuentra, en efecto, tanto en las cámaras de toma como en todos los receptores. De acuerdo con su importancia, merece ser estudiado detalladamente. Por lo tanto, nuestros amigos examinarán aquí los siguientes temas:
- La electrónica
- Composición del cañón electrónico
- Presión atmosférica sobre el tubo de rayos catódicos
- Implosión
- Pantalla fluorescente
- Óptica electrónica
- Concentración por campos eléctricos
- Lente eléctrico
- Punto
- Velocidad de los electrones
- Su retorno
- Pantallas aluminizadas
- Desviación eléctrica
- Placas desviadoras horizontales y verticales
- Formación de la imagen.
Definición de la electrónica
Curiosus. — Decididamente hay algo que no alcanzo a comprender todavía. En nuestro último encuentro afirmó Ud. que los procedimientos llamados "mecánicos" han sido dejados de lado en la actualidad, en beneficio de los dispositivos llamados "electrónicos". Pero resulta que, dentro de mis conocimientos, el disco de Nipkow es esencialmente electrónico.
Radiol. — ¿Cómo es eso?
Cur. — ¿Sus átomos no se componen acaso de protones y electrones? ¿Quiere algo más electrónico?
Rad. —— Yo me refiero a los electrones en estado puro o libre, separados de los protones. Y ¿dónde los encuentra en este estado?
Cur. — No se me ocurre... ¡A ver, sí! En el vacío de las válvulas de radio, cuando realizan el salto acrobático del cátodo al ánodo.
Rad. — Exactamente. Y toda la rama importante de la técnica moderna, a la cual llamamos en forma generalizada "electrónica", trata precisamente de las aplicaciones de las corrientes electrónicas que pasan por el vacío.
La fuente de los electrones
Cur. — Pero volviendo a la televisión... ¿cómo producimos las corrientes electrónicas que se utilizan en ella?
Rad. — Exactamente de la misma manera que en las válvulas amplificadoras de radio: por la emisión electrónica de un cátodo caliente.
Cur. — ¿Y qué sucede con estos electrones?
Rad. — Se los reúne en forma de un haz estrecho que, a la manera de un lápiz invisible, recorre línea por línea todos los elementos de las imágenes que se transmiten. De este modo se lleva a cabo el barrido, tanto en la emisión como en la recepción.
Cur. — Comprendo perfectamente la manera en que el flujo de electrones va del cátodo al ánodo en un tríodo. Lo que no alcanzo a entender es cómo se los puede concentrar y sobre todo desplazar para analizar los elementos sucesivos de la imagen.
Rad. — Es precisamente lo que examinaremos hoy. El dispositivo fundamental en el cual se desarrollan estos diversos fenómenos es el tubo a rayos catódicos. Se compone, en primer término, de un tríodo que se asemeja mucho al que utilizamos en radio. Sin embargo, para facilitar la concentración de los electrones, se utiliza un cátodo de superficie muy pequeña (se le suele llamar "cátodo puntual").
Cur. — ¡Claro! Es evidente que para reunir los electrones en un haz estrecho resulta mejor mantenerlos juntos desde el comienzo. Pero entonces ¿cómo emprenden luego trayectorias divergentes?
Rad. — Es que Ud. olvida, amigo, que los electrones poseen cargas del mismo signo (negativo) y que por lo tanto se rechazan mutuamente. A semejanza de los malos ciudadanos, que rehúsan cumplir tareas útiles en común a menos que una autoridad superior los obligue a ello, nuestros electrones se separan unos de otros mientras una fuerza exterior no les imponga un acercamiento que es contrario a sus instintos.
Un extraño tríodo
Cur. — ¿Y dónde se opera este acercamiento de los electrones?
Rad. — Por lo general tiene lugar después del paso de los electrones a través del ánodo.
Cur. — Ahora sí que no entiendo nada. ¿A qué rara especie pertenece este tríodo, que los electrones llegan a atravesar su ánodo?
Rad. — Es muy sencillo. El ánodo está provisto de una abertura central. Atraídos por el ánodo, que está conectado a un potencial positivo muy alto (varios millares de volts), los electrones adquieren una velocidad enorme y pasan a través de la abertura para terminar su curso en un punto considerablemente más lejano.
Cur. — ¡Diablo de tríodo!

Figura 13. — El tubo a rayos catódicos más sencillo es un tríodo "alargado".
Cur. — Me gustaría saber cómo actúa esta extraña grilla.
Rad. — Pues como una grilla cualquiera. Rechaza los electrones emitidos, haciéndolos volver al cátodo, cuando se halla a un potencial muy negativo; sólo muy pocos de ellos alcanzan a pasar hacia el ánodo. En cambio, cuando es menos negativa, la mayor parte de los electrones que emite el cátodo alcanzan a franquear la grilla y se lanzan hacia el ánodo.
Cur. — ¿Es intensa la corriente?
Rad. — ¡Oh, no! Mucho menos que en los tríodos que usamos en radio. Por lo general es del orden de una centena de microamperes, mientras que en los tríodos de recepción suele ser de varios miliamperes. Además, el tríodo del tubo a rayos catódicos sería un amplificador muy mezquino, ya que su pendiente no alcanza a sobrepasar una decena de microamperes por volt, mientras que su resistencia interna se aproxima a un centenar de megaohms.
La artillería liviana
Cur. — ¿Y para qué sirve este singular tríodo?
Rad. — Sirve de cañón electrónico. Para los usos en televisión era preciso crear un dispositivo que emitiera electrones en suficiente cantidad y que, además, fuera regulable gracias a esa especie de canilla que es el cilindro de Wehnelt. En los tubos a rayos catódicos de recepción, este cañón electrónico está en la parte cilíndrica de la ampolla de vidrio, la cual se ensancha más allá, en forma de cono, cuya base sirve de pantalla sobre la cual se inscribe la imagen.
Cur. — Supongo que será preciso extraer el aire del interior de esta ampolla.
Rad. — Por supuesto, pues de lo contrario los electrones chocarían con las pesadas moléculas de gas y perderían su velocidad. En el interior del tubo a rayos catódicos reina una presión lo más reducida posible.
Cur. — Lo mismo que la naturaleza, tengo horror al vacío. Oreo que se dará cuenta que, en tales condiciones, cada centímetro cuadrado de la superficie de la ampolla soportará todo el peso de la presión atmosférica, o sea un kilogramo.
Rad. — Por supuesto que lo sé. Y si no ha olvidado sus lecciones de geometría, podrá calcular fácilmente la presión que se ejerce sobre toda la pantalla de un tubo que tiene un diámetro de 40 cm.
Cur. — Alrededor de 1.600 kg.
Rad. — Si tiene todavía en cuenta las paredes cónicas y cilíndricas, verá que la presión total que debe soportar constantemente el tubo es de 3 toneladas aproximadamente, o sea el peso de unas cuarenta personas adultas.
Cur. — ¡Un tubo catódico capaz de soportar a todos los inmortales de la Academia Francesa! Es indudable que debe ser respetablemente robusto.
Rad. Por esta razón su pantalla es levemente curvada. Y en muchos casos la pared cónica se llega a fabricar en acero.
Cur. — Pues entonces, para evitar la explosión del tubo sólo practicaré la televisión en las cumbres más altas de la cordillera.

Rad. — ¿Y por qué?
Cur. — Porque allí arriba la presión atmosférica es notablemente menor.
Rad. — De acuerdo. Pero de cualquier manera hay que rectificar aquí un error de terminología. Un tubo de esta clase no estalla sino que "implota". ¡Y por cierto que cuesta unos cuantos pesos una "implosión" de esta clase!
Luminiscencia, fosforescencia y fluorescencia
Cur. — ¿Qué pasa con nuestros electrones, proyectados por el cañón electrónico, cuando alcanzan finalmente la pantalla?
Rad. — La pared interna de la misma está recubierta con una capa de una sustancia semitransparente, a la cual el impacto de los electrones hace luminiscente.
Cur. — Supongo que será una sustancia de esas que hace visibles las manecillas del reloj en la oscuridad.
Rad. —No exactamente, pues hay una diferencia. Sobre esas agujas se deposita una sustancia fosforescente; es decir, una sustancia que continúa emitiendo luz después de haber sido iluminada. La pantalla de un tubo a rayos catódicos, en cambio, está revestida con una sustancia fluorescente; es decir, que emite una radiación visible cuando se la somete a la acción de otra radiación por lo general invisible y de longitud de onda más corta.
Cur. — Entonces será el fenómeno que se produce en los llamados tubos "fluorescentes", utilizados cada día más para la iluminación de los negocios.

Rad. — Efectivamente. En esos tubos, una descarga eléctrica, a través de los vapores de mercurio, produce radiaciones ultravioletas que no alcanzan a, percibir nuestros ojos. Pero al incidir estas radiaciones ultravioletas sobre la sustancia fluorescente de que están recubiertas las paredes internas, provocan la emisión de la luz visible.
Cur. — Entonces su tubo fluorescente me resulta curiosamente familiar; tiene todo el aire de un superheterodino.
Rad. — Explíqueme esta incógnita.
Cur. — ¿Acaso este tubo no es un conversor de frecuencia, que transforma las frecuencias sumamente altas de las radiaciones ultravioletas en las frecuencias menos altas de la luz visible?
Rad. — Tiene toda la razón. Pero volvamos a nuestro tema. Tenemos un en Sión electrónico que envía sus proyectiles sobre la pantalla, la cual se hace luminiscente. Pero como las municiones tienen trayectorias divergentes, se formará sobre la pantalla una ancha mancha luminosa. Tratar de trazar una imagen con ayuda, de esta mancha sería una tarea tan vana como pintar un cuadro con el cepillo de los zapatos.
Un lente electrónico
Cur. — Pues esto significa, sencillamente, que hemos vuelto a nuestro problema de la concentración. ¿Cómo se logra comunicar a los electrones un sentimiento de solidaridad?
Rad. —Podemos hacerlo con la ayuda de un "lente electrónico". El término no es un abuso, puesto que los rayos electrónicos que van del cátodo a la pantalla se comportan completamente como los rayos luminosos. Obedecen a las leyes de la "óptica electrónica", la cual ofrece una asombrosa analogía con la parte de la física que trata del comportamiento de los rayos luminosos.
Cur. — Despacio, por favor. No me salga ahora con que el lente electrónico está formado por un disco biconvexo, pues no sé cómo podrían atravesarlo los electrones.
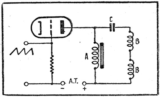
Rad. — Por cierto que no. La lente se forma disponiendo a continuación del primer ánodo un segundo ánodo que se conecta a— un potencial positivo más elevado todavía (a veces se recurre hasta a un tercer ánodo). El campo eléctrico que se crea entre los ánodos ejercerá evidentemente una influencia sobre las cargas eléctricas elementales que son los electrones, modificando así su trayectoria; su tendencia es llevarlos hacia el eje geométrico del tubo. Y de esta manera los electrones formaron un haz convergente.

Figura 14. — Concentración del haz de electrones por la acción de campos eléctricos.
Rad. —En ciertos aspectos tiene las propiedades del tetrodo. Especialmente por el hecho de que los cambios de la tensión del último ánodo no ejerce prácticamente influencia alguna sobre la cantidad de electrones que forman el rayo electrónico, o sea sobre la intensidad de la corriente en el vacío.
Cur. — ¿Y cuáles son las tensiones que se aplican a estos electrodos?
Rad. — El primer ánodo tiene una tensión relativamente pequeña; no más de 250 volts. El segundo ánodo, en cambio, está sometido a una alta tensión de varios miles de volts. Se arreglan las cosas de modo que la tensión del primer ánodo sea variable. De esta manera se podrá variar la distribución de los campos eléctricos y modificar la "curvatura" del lente electrónico.
Cur. — Esto significa que nuestro lente electrónico será superior a todos los lentes ópticos comunes.
Rad. — De ninguna manera. Por ejemplo, el cristalino del ojo tiene también la facultad de modificar su curvatura para poder acomodar convenientemente la visión a la percepción de objetos próximos o lejanos, según las circunstancias.
Cur. — Bueno; de todo lo dicho extraigo la conclusión de que se ajusta la concentración del haz catódico regulando la tensión del primer ánodo.
Rad. — En efecto. Nos esforzamos por obtener un haz muy delgado que trace sobre la pantalla del tubo un punto luminoso muy limitado. No hay que olvidar que este punto luminoso representa aquella superficie elemental de la imagen que también llamamos punto.
La triste suerte de los electrones
Cur. — Pues ¿qué sucede con los electrones que han alcanzado la pantalla? Es necesario que de alguna manera regresen a la fuente de alta tensión de la cual han venido.

Rad. — He ahí una cuestión que sin embargo preocupa muy poco a los fabricantes de tubos a rayos catódicos. Los electrones, que terminan por incidir sobre la pantalla con una gran velocidad...
Cur. — ¿De qué orden?
Rad. — Esta velocidad depende de la tensión que se aplica al último ánodo, siendo proporcional a su raíz cuadrada. Por ejemplo, con unos 10.000 volts aplicados a este ánodo, los electrones alcanzarán una velocidad de 11 kilómetros por segundo aproximadamente; pero con 20.000 volts, apenas pasarán los 15 km/s.
Cur. — ¿Y qué interés hay en aumentar esta velocidad?
Rad. — Cuanto más violento es el impacto de los electrones sobre la pantalla contra la cual han sido proyectados, tanto más intensa será la luz que emitirá aquélla.
Cur. — Muy bien; pero volvamos, si no tiene inconveniente, al asunto de los electrones que ya han pegado contra la pantalla. ¿Qué les sucede?
Rad. — A la manera de una piedra proyectada violentamente en el agua, y que hace salpicar gotas, nuestros electrones arrancan otros de la capa fluorescente. Estos electrones...
Cur. —…que seguramente llamaremos secundarios...
Rad. — Sí, señor; veo que no ha olvidado nada de su antigua instrucción. Estos electrones secundarios se encaminan lentamente, y como pueden, hacia el ánodo. Por lo menos así era en los tubos antiguos. En la actualidad les facilitamos el camino de retorno, cubriendo la pared interna de la ampolla, entre la pantalla y la fijación del último ánodo, con una capa conductora de grafito. De paso le hago notar que el contacto con el último ánodo se realiza a través del vidrio de la parte cónica de la ampolla.
Cur. — ¿Y por qué no se lleva este contacto a una de las patitas de la base?
Rad. — Porque la tensión notablemente alta que se aplica a este electrodo obliga a alejar ese contacto cuidadosamente de los otros.
Cur. — Me parece que ahora alcanzo a ver con claridad el circuito completo. Los electrones parten del cátodo, atraviesan los orificios del cilindro de Wehnelt y de uno o más ánodos para alcanzar, finalmente, un cierto punto de la pantalla. De ahí van, a lo largo de las paredes, hacia el último ánodo y, a través de la fuente de alta tensión, retornan al cátodo. Supongo que la parte más difícil de este recorrido ha de ser desde el punto en la pantalla hasta el borde de esta última.

Figura 15. He a uf el aspecto que ofrece un tubo a rayos s catódicos con concentración por medio de un "lente electrónico". La tensión alta que se aplica al último ánodo exige una buena aislación, razón por la cual el contacto exterior correspondiente se efectúa en un logar diferente de la base del tubo.
El punto se mueve hacia arriba y hacia abajo
Cur. — Estamos ahora en posesión del lápiz electrónico llamado a trazar las imágenes luminosas sobre la pantalla. Pero falta todavía animarlo de un movimiento que permita dibujarlas.
¿Cómo podemos influir sobre este haz invisible y desviarlo a voluntad?Rad. — Dígame, ¿los proyectiles que dispara un cañón siguen una trayectoria rectilínea?
Cur. — Por cierto que no. Describen una parábola, puesto que la atracción de la tierra desvía su trayectoria hacia el suelo.
Rad. — ¿Y no le sugiere esto algún modo de actuar sobre los electrones por Medio de una fuerza análoga, capaz de desviar su camino con respecto a la recta?
Cur. — Me parece que sí. Podríamos disponer bajo el haz un electrodo positivamente cargado que atrajera los electrones de la manera que la tierra atrae al proyectil. De este modo el haz se curvaría hacia abajo.
Rad. — Perfectamente razonado. Pero podemos hacer las cosas mejor todavía colocando al mismo tiempo encima del haz un segundo electrodo, cargado negativamente.
Cur. — Sí, comprendo... Al rechazar los electrones del haz, complementaría o reforzaría la acción del primer electrodo situado debajo del haz. Pero se me ocurre ahora que los dos electrodos mencionados forman en realidad las armaduras de un condensador.
Rad. — Ciertamente. Y aquí interesa notar que no se tiene la intención de aplicar tensiones constantes a estos electrodos desviadores, pues de lo contrario, una vez que ha sido desviado del centro de la pantalla, el punto quedaría ocupando una posición fija sobre la misma. Y no es esto lo que deseamos lograr. Imagínese, en cambio, qué es lo que pasaría si aplicáramos a ambos electrodos desviadores una tensión alterna.
Cur. — Durante la alternancia en que el electrodo superior se hace positivo y el inferior negativo, el haz será atraído hacia arriba y al mismo tiempo rechazado desde abajo, de suerte que veremos subir el punto. Durante la alternancia siguiente, el electrodo superior, al hacerse negativo, rechazará al haz, el cual será simultáneamente atraído por el electrodo inferior, que se habrá hecho positivo. Por lo tanto, nuestro punto bajará. Dicho de otra manera, vemos que nuestro punto realizará carreras de ida y vuelta, sucesivamente, a lo largo del diámetro vertical de la pantalla. Y si la frecuencia de la tensión alterna que se aplica a las placas desviadoras sobrepasa de una treintena de períodos por segundo...

Figura 16. — Desviación eléctrica. De acuerdo con la polaridad de la tensión que se aplica a las placas desviadoras, el punto será desviado hacia abajo o hacia arriba.
El punto oscila hacia la derecha y hacia la izquierda
Rad. — Supongamos ahora que disponemos, sobre el recorrido del haz, un segundo par de placas desviadoras, pero esta vez colocadas en planos verticales, a ambos costados del haz.Cur. — Es evidente que permitirán desviarlo a derecha e izquierda. Y si aplicamos una tensión alterna a estas placas, el punto trazará sobre la pantalla una línea horizontal.
Rad. — La exactitud de sus lógicas deducciones merece felicitaciones.
Cur. — Sin embargo hay ciertas cosas que me chocan. Es que sean las placas verticales las que determinen la desviación horizontal, y viceversa.
Rad. — Este hecho es ciertamente enojoso. Y hay ciertos autores que incurren en lamentables confusiones, al hablar de "placas de desviación horizontales", cuando en realidad se quieren referir a "placas de desviación horizontal", que son, en sí mismas, verticales.
Comienza a dibujarse la imagen completa
Cur. — Bueno, ya sabemos desviar el punto en sentido vertical y en sentido horizontal. Pero no veo todavía cómo le hacemos trazar las imágenes.
Rad. — No vayamos tan ligero. Sin embargo voy a darle una idea aproximada. Supongamos que se aplica a las placas de desviación horizontal una tensión periódica de forma tal que el punto recorre a velocidad uniforme una línea horizontal desde izquierda a derecha; luego vuelve casi instantáneamente hacia la izquierda, recomienza el primer movimiento, y así sucesivamente.
Cur. —Vendría a ser como si leyera indefinidamente la misma línea de un libro.
.Rad. — Falta entonces comunicar al punto un movimiento, considerablemente más lento, desde arriba hacia abajo, aplicando una tensión apropiada a las placas de desviación vertical.
Cur. — Es decir, una vez leída una línea, no volveremos al principio de esta misma línea sino al principio de la siguiente.
Rad. — Exactamente. / Y lo mismo sucederá con todas las líneas de la imagen, puesto que el punto será animado de un lento y uniforme movimiento de arriba hacia abajo. Una vez que se haya terminado de recorrer la última línea de la página, una brusca inversión de las tensiones aplicadas a las placas de desviación vertical hará retornar bruscamente el punto hacia arriba, para comenzar la exploración de la imagen siguiente.

Figura 17. — El tubo a rayos catódicos que reproduce las imágenes de televisión. Basta para ello con aplicar a sus electrodos las tensiones apropiadas.
Rad. —Es que sin duda hemos olvidado una cosa que es esencial desde todo punto de vista: variar la intensidad del haz electrónico, para que cada punto de la imagen sea inscripto con la intensidad luminosa que le es característica.
Cur. — No veo cómo lograrlo.
Rad. — Me parece, Curiosus, que está fatigado. Reflexione un poco. ¿Qué es lo que comunica al receptor la fiel traducción eléctrica de las intensidades luminosas de los puntos sucesivamente analizados de la imagen?
Cur. —Pues... la señal de videofrecuencia.
Rad. — Y a ¿qué electrodo del tubo a rayos catódicos será preciso aplicar esta señal para modular la intensidad del haz electrónico?
Cur. — ¡Ah... claro! A la grilla. Es decir, al cilindro de Wehnelt. Ahora comprendo. Nuestro punto será más o menos brillante, según el valor que tenga en ese instante la señal de video. Y de esta manera la señal transmitida será reconstruida, elemento por elemento, sobre la pantalla de nuestro tubo.
Rad. — Sobreentendiendo que es indispensable que los movimientos de los haces electrónicos en la emisión y en la recepción estén rigurosamente sincronizados.
Cur. — Me está pareciendo que ahora tengo más de cien preguntas que formularle.
Rad. — Por mi parte tengo solamente una: ¿no le parece que es suficiente por hoy?
CUARTA CONVERSACIÓN
UN PASEO POR EL CAMPO
En su anterior conversación, nuestros jóvenes amigos estudiaron el tubo a rayos catódicos que utiliza campos eléctricos. Sin embargo, en televisión es el modelo con campos magnéticos el de uso más corriente. Es por eso que constituirá el tema de esta conversación. El lector deberá seguir con sostenida atención las explicaciones relativas a la acción del campo magnético sobre los electrones, puesto que tienen lugar dentro de un espacio de tres dimensiones, mientras que las ilustraciones, por desgracia, están limitadas a las dos dimensiones de la superficie del papel. De suerte que se aprenderán las siguientes nociones:Las 100 preguntas de Curiosus
- Campo magnético del electrón
- Disposición de los campos eléctrico y magnético
- Interacción de los campos magnéticos
- Arrollamientos desviadores
- Concentración magnética
- Comparación entre los tubos eléctrico y magnético
- Sensibilidad de la desviación
- Angulo máximo de desviación.
Curiosus. — Esta bendita televisión me hace pasar noches en vela. Cien preguntas acuden a mi mente y amenazan hacerla estallar. Tenía gran urgencia de — volverlo a ver para preguntarle un montón de cosas. ¿Cuál es la forma de las tensiones que se aplican a los electrodos de desviación horizontal y vertical? ¿Cómo se las genera? ¿Qué amplitud tienen? ¿Cómo se las sincroniza? ¿Por que...?
Radiol. — ¡Por favor, basta, basta...! Trataré de satisfacer su afán de aprender, pero es necesario proceder ordenadamente. En nuestra última conversación estudiamos el tubo a rayos catódicos de concentración y desviación por campos eléctricos. Pero resulta que si bien se lo sigue utilizando en los aparatos de medición que llamamos osciloscopios catódicos, en televisión solamente se los emplea para obtener imágenes de dimensiones relativamente pequeñas. En televisión, en que el diámetro de la pantalla debe sobrepasar, por lo general, una veintena de centímetros, se prefiere el tubo en, el cual se gobiernan los electrones mediante campos magnéticos. Cur. — Pues me pregunto cómo. Un electrón tiene una cierta carga eléctrica negativa, y por lo tanto los cuerpos positivamente cargados (por ejemplo el ánodo) lo atraen, mientras que los que están cargados negativamente lo rechazan. Pero ¿qué acción puede ejercer un campo magnético sobre nuestro electrón?
Nos mudamos de campo
Rad. — Si pudiéramos inmovilizar un electrón, nos resultaría de acuerde con la imagen que se ha formado Ud. de él, es decir, portador de una carga de electricidad negativa y nada más. Pero en cuanto los, electrones se encuentran en movimiento, originan el nacimiento de un campo magnético.
Cur. Nunca me había hablado de esto. Tiempo atrás se limitó a explicarme que una corriente alterna crea, alrededor de un conductor, un campo magnético formado por líneas circulares que tienen por centro al conductor.
Rad. — Por lo visto sus insomnios no le han servido de nada. ¿Qué es, entonces, una corriente eléctrica, sino un flujo o circulación de electrones?
Cur. — ¡Pues claro, tiene Ud. razón! No es el conductor el que genera el campo magnético, sino los electrones que circulan por el conductor. En resumen, podemos decir que donde haya electricidad en movimiento habrá magnetismo.
Rad. — Es el mismo caso que el de las ondas radioeléctricas, que son haces circulares de líneas magnéticas rodeadas por los campos eléctricos y cuyo lidio se agranda a la velocidad prodigiosa de la luz.
Cur. — Por consiguiente, cuando un electrón realiza el arriesgado salto que lo aleja del cátodo y lo hace pasar a través de las aberturas de Wehnelt y de los ánodos, en dirección hacia la pantalla fluorescente, se verá también acompañado por un campo magnético circular del cual constituye el centro.

Figura 18. — (a) Campo magnético de un electrón que se desplaza desde arriba hacia abajo; (b) Campo eléctrico (líneas llenas) y campo magnético (líneas interrumpidas) de un electrón que se desplaza en dirección hacia el ojo del lector, son perpendiculares a las líneas de su campo magnético.
y por lo tanto perpendicularmente al plano del papel. Voy a confiarle ahora un secreto que le será de gran utilidad conocer: en todos los casos, las líneas de los campos magnético y eléctrico generados por la misma causa, se cortarán mutuamente, en todos los puntos, a ángulos rectos. Cur. — ¡Muy bonito, eso de hablar de líneas "paralelas" cuando en realidad son curvas!
Rad. — No se vuelva demasiado riguroso, Curiosus. Más aún cuando ha comprendido perfectamente lo que quise decir.
Historia de la vida íntima de las líneas magnéticas
Cur. — ¿Y qué pasaría si se enfrentaran dos campos magnéticos producidos por dos causas diferentes?
Rad. — Usted lo sabe muy bien. Si acercamos dos imanes uno al otro...
Cur. — Se atraen cuando se enfrentan los polos de nombres opuestos. Pero si se disponen uno frente al otro los dos polos norte o bien los dos polos sur, se comprobará que los imanes se repelen. Sucede ni más ni menos que lo que pasa con las cargas eléctricas.
Rad. — Se puede deducir que las líneas magnéticas paralelas que van en el mismo sentido se rechazan, mientras que si son de sentido opuesto se atraen.

Figura 19. — En (a), atracción de los polos magnéticos de nombres contrarios. En (b), rechazo de los polos de nombres iguales.

El teatro magnético
Rad. — Puesto que todo es tan claro para Ud., supongo que no tendrá ninguna dificultad en establecer cómo se produce la desviación magnética del haz electrónico.
Cur. — Cuestión de ver... Déjeme reflexionar un poco. Se me ocurre que bastará recurrir a un imán de tipo herradura y colocar el tubo catódico entre sus polos, para lograr que los electrones pasen por su campo magnético.
Rad. — Felicitaciones. ¿Y en qué sentido serán desviados los electrones bajo la acción del campo magnético?
Cur. — Creo que serán atraídos por uno de los polos y rechazados por el otro.
Rad. — ¡Horror de los horrores! ¿Cómo pudo proferir semejante disparate? ¡He ahí el peligro de las analogías irreflexivas! Y resulta tanto más imperdonable cuanto que le había revelado el hecho que los campos eléctricos y magnéticos son perpendiculares entre sí en todo los puntos.
Cur. — ¿Pretende insinuar que los electrones serán desviados en sentido perpendicular al de las líneas magnéticas?
Rad. — No insinúo nada. Sólo quiero que se tome el trabajo de razonar con lógica. Para que pueda ver las cosas con más claridad, dibujaré nuestro tubo a rayos catódicos de una manera poco habitual. Haré un corte a través de su ampolla al nivel del imán. El ojo lo verá desde el extremo de la pantalla fluorescente y la vista seguirá el eje geométrico del tubo hasta el cátodo. Y para mayor claridad, no incluiré los electrodos en mi dibujo. El pequeño punto negro que coloco en el centro del tubo es un electrón que, viniendo desde el fondo, se precipita hacia nosotros.

Cur. — Bueno, ahora que se han colocado los decorados y el personaje principal está en escena, podrá comenzar la acción.
Rad. — Y asistiremos así al conflicto de las dos fuerzas, representadas por una parte por el campo del imán (líneas de fuerza paralelas) y por otra por el campo del electrón en movimiento. Este último campo está constituido por líneas circulares. Y ahora ¿cuál será la interacción de estos campos?
Cur. — A derecha e izquierda, nuestro círculo corta más o menos a ángulo recto a las líneas paralelas del campo que genera el imán. Por lo tanto aquí no se producirá acción alguna. Pero arriba y abajo se producirán netas manifestaciones de simpatía y de antipatía. Arriba, el sentido de las líneas de, ambos campos es opuesto, de manera que se atraerán. Abajo, en cambio, las líneas van en el mismo sentido, de modo, que tendremos rechazo.
Rad. — ¿Y cuál es el resultado de estos conflictos sentimentales?
Cur. — Si lo tiran hacia arriba y lo rechazan desde abajo, el electrón deberá desviarse evidentemente hacia arriba.
Rad. — Exacto. ¿Y si invirtiéramos la polaridad del imán?
Cur. — Evidentemente, el electrón sería desviado hacia abajo. Sin embargo, se me antoja un poco desconcertante ver que un campo horizontal provoque la desviación vertical del flujo electrónico.
Fabricación de los campos magnéticos
Rad. — Podrá imaginar fácilmente, Curiosus, que para lograr el movimiento continuo del punto será preciso modificar continuamente el valor, y hasta el sentido, del campo magnético aplicado. Y ciertamente no lo lograríamos haciendo pruebas de malabarista con imanes permanentes, aunque tuvieran la forma de herradura de caballo, para que nos traiga suerte.
Cur. — Supongo entonces que se usarán electroimanes, o sea arrollamientos recorridos por una corriente que tendrá la forma y los sentidos apropiados para generar el campo magnético deseado.

Figura 20. — Principio de la desviación magnética.

Figura 21.— Disposición de los electroimanes de desviación horizontal y vertical.
Rad. — ¡Muy, pero muy bien! Los cuatro arrollamientos se disponen por lo general sobre la parte de la ampolla en la cual se une el cilindro con el cono.
Cur. — Estos arrollamientos ¿llevan núcleo magnético?
Rad. — Se usan indistintamente arrollamientos al aire o arrollamientos realizados sobre un núcleo de hierro laminado. En el primer caso se devanan indistintamente sobre una forma rectangular, y luego se los dobla, dándoles una forma curvada, para que se puedan adaptar lo más íntimamente posible al vidrio de la ampolla.

Figura 22. — Par de arrollamientos al aire para la desviación horizontal.

Figura 23. — Arrollamiento desviador con núcleo magnético.
Rad. — Para concentrar mejor el flujo magnético sobre el recorrido que siguen los electrones. Cuando se trata de arrollamientos con núcleo magnético, se procura dar a las láminas del núcleo una forma tal que los polos queden lo más próximos posible al vidrio de la ampolla.
A Curiosus se le ocurre una idea
Cur. — Quizá sea una tontería, pero ya que los electrones tienen un campo magnético, me pregunto si en vez de usar para concentrarlos uno de los llamados "lentes electrónicos", no se podría hacerlo también mediante un campo magnético.
Rad. — No es ninguna tontería. Es precisamente lo que se hace en la actualidad. De la misma manera que la desviación magnética permite simplificar la estructura interna del tubo al omitirse los dos pares de placas desviadoras, se tendrá también que con la concentración magnética bastará un solo ánodo, y el sistema de electrodos volverá a la simplicidad original del tríodo.
Cur. — Pues por poco que se continúe en esta vía de supresión de electrodos que se hacen superfluos, terminaremos por admitir que nunca ha justificado mejor su nombre la llamada válvula de vacío... Pero volviendo a mi idea ¿cómo se realizaría prácticamente un "lente magnético"?

Rad. — Es necesario generar un campo cuyas líneas sigan el eje geométrico del tubo. Para ello hay que disponer el arrollamiento del electroimán alrededor del cuello del tubo.
Cur. —Y supongo que se regulará la concentración ajustando la intensidad de la corriente que circula a través del arrollamiento.
Rad. — Naturalmente. Además, puesto que el campo debe ser constante; se puede reemplazar el electroimán por un imán permanente de forma cilíndrica, que rodee el cuello del tubo en el lugar donde los electrones salen del ánodo.
La danza de los electrones
Cur. — Instintivamente alcanzo a comprender que en un campo magnético uniforme, dirigida a lo largo del eje geométrico del tubo, los electrones se ven forzados a. concentrarse en forma de un haz, sobre el eje mismo. Y todo electrón que se apartara de este eje recto, será retornado de inmediato al recto camino de la virtud electrónica.
Rad. — Su instinto no le engaña. Sin embargo, los fenómenos son en realidad mucho más complejos. Supongamos que un electrón, sumergido en un campo uniforme, se aparta del eje dirigiéndose hacia abajo. Lo mejor será recortar un redondel de papel cuyo centro, será el electrón y cuyo borde representará el campo magnético asociado. Si el electrón llega a seguir una dirección inclinada hacia abajo, nuestro redondel se inclinará. Sus bordes superior e inferior serán siempre perpendiculares a las, líneas del campo, pero en cambio sus bordes derecho e izquierdo ya no formarán un ángulo recto con dichas líneas. Por consiguiente habrá atracción por un lado y repulsión por el otro. El resultado es...

Figura 24. — Arrollamiento para la concentración magnética.

Figura 25. — Movimiento de un electrón dentro del campo magnético de concentración.
Rad. —El mismo razonamiento demostrará que será desplazado hacia arriba.
Cur. — Y por la tanto el campo lo impulsará hacia la derecha. Y así sucesivamente. De manera que, al final de cuentas, describirá círculos alrededor del eje. ¡Vaya un jueguito raro! ¿Y no termina nunca?
Rad. —Por cierto que sí. El radio de los círculos disminuye constantemente, hasta el momento en que el electrón vuelve a coincidir con el eje geométrico del tubo y lo, sigue dócilmente. Es decir, la trayectoria que sigue el electrón es una espiral o, más simplemente todavía, un tirabuzón.
Cur. —Por lo que a mí respecta, la concentración magnética me hace recordar la danza de los indios antes de arrancarle el cuero cabelludo al prisionero.
Rad. — ¿Por qué?
Cur. — Ciertos indios, después de atar a su víctima a un poste, describen alrededor de ella círculos cada vez más estrechos, hasta el momento que...
Rad. —… una providencial intervención termina, en el último instante, por salvar la melena del intrépido explorador. También yo he leído a Fenimore Cooper, Búfalo Bill, etc.
Es cuestión de sensibilidad
Cur. — Ahora que me ha revelado la anatomía y la fisiología de los tubos a rayos catódicos, me agradaría comparar los méritos relativos de los sistemas eléctrico y magnético. Debo reconocer que los tubos con desviación y concentración magnética son de fabricación más simple. Pero en cambio, y a título de compensación, me parece más fácil aplicar simples tensiones que produzcan campos magnéticos, que hacer pasar corrientes a través de los arrollamientos de electroimanes, lo que exige una cierta potencia y por lo tanto un gasto de energía.
Rad. — A primera vista parecería que tuviera razón. Pero en realidad, su razonamiento sólo resulta válido para el caso de tubos de diámetro pequeño, que no pasen de los 20 centímetros. Hay que tener en cuenta el factor sensibilidad,
Cur. — No veo qué tienen que ver en todo esto los sentimientos...

Rad. — ¡No, hombre! Se trata de la sensibilidad de desviación, o sea el valor que, para un determinado tubo, expresa la cantidad de milímetros que se desplazará el punto sobre la pantalla fluorescente cuando la tensión que se aplica a las placas desviadoras cambia en 1 volt, o cuando la intensidad del campo magnético desviad« cambia en 1 gauss (unidad de intensidad del campo magnético).
Cur. — Si he comprendido bien, tenemos que cuanto más sensible es un tubo, tanto mayor será el desplazamiento del punto para una determinada tensión de desviación.
Rad. — Ni más ni menos. También podemos decir que cuanto más sensible es un tubo, menos tensión (o de potencia, en caso de campos magnéticos) se necesita para determinar un desplazamiento dado del punto.
Cur. — ¿Y de qué depende la sensibilidad en un tubo con desviación eléctrica?
Rad. — En esta clase de tubos, el punto se desvía tanto más cuanto más tiempo estén sometidos los electrones a la acción del campo desviador. Esto significa que cuanto más longitud tengan las placas desviadoras, tanto más elevada será la sensibilidad. De la misma manera, cuanto más próximas estén las placas unas a otras, tanto mayor será la sensibilidad, puesto que el campo será más intenso.
Cur. — ¿Debo sacar en conclusión que se pueden fabricar tubos de altísima sensibilidad, proveyéndolos de placas muy largas y reduciendo la distancia entre ellas al mínimo?
Rad. — No exactamente. Bien pronto tendría que detenerse en este camino, puesto que a la menor desviación, el haz electrónico terminaría por chocar en las placas. Para completar nuestros conocimientos, habrá que agregar que la magnitud de la desviación disminuye cuando aumenta la velocidad de los electrones.
Cur. —Eso me parece normal. Cuanto más veloz es un proyectil, tanto menos se desvía de su trayectoria por la influencia del campo de gravitación terrestre.
Rad. — Hay algo más. La velocidad de los electrones depende de la tensión del último ánodo. Cuando se aumenta esta tensión, la desviación disminuirá en la misma proporción. Y éste es un factor altamente importante.
Cur. — Ya estoy viendo una fórmula que dice que la sensibilidad S es directamente proporcional a la longitud de las placas / e inversamente proporcional a la distancia d entre ellas y a la tensión anódica Va.
Rad. — ¡Magnífico! Sólo falta, en esa fórmula, la distancia L comprendida entre las placas y la pantalla. Espero que comprenderá que la sensibilidad aumenta con esta distancia, puesto que, para igual ángulo de desviación, el desplazamiento del punto será tanto mayor cuanto más lejos se encuentre la pantalla.
Cur. — Me parece evidente. ¿Y en el caso de la desviación magnética? Rad. — Sucede más o menos lo mismo. La sensibilidad, también en este caso, es proporcional a la longitud 1 del campo desviador que recorren los electrones y la distancia L entre los arrollamientos y la pantalla. La sensibilidad disminuye cuando aumenta la tensión anódica Va, pero con menos rapidez que en el caso de la desviación eléctrica. En este caso, la sensibilidad resulta inversamente proporcional a la raíz cuadrada de la tensión anódica.
Cur. — Dicho de otra manera: si la tensión aumenta 4 veces, la sensibilidad disminuye solamente 2 veces.
Rad. — Si continúa así, dejará a la altura de un poroto a Leibniz, Newton y Einstein juntos...
Cur. — Sin embargo, todo eso no me explica todavía por qué la cuestión de la sensibilidad hace que se prefiera, en los tubos grandes, el método de desviación magnética.
Rad. — Tomemos un ejemplo concreto. Admitamos tener un tubo con desviación eléctrica cuya pantalla tenga 160 milímetros de diámetro y una longitud total de 55 centímetros. La tensión que aplicamos al segundo ánodo es de 2.500 volts y la sensibilidad es de 0,3 mm por volt. Para recorrer el diámetro completo de la pantalla, será preciso, entonces, cambiar la tensión de las placas desviadoras en 160/0,3 = 533 volts. Supongamos ahora que, mediante un golpe de nuestra varita mágica, se dupliquen repentinamente todas las medidas. Esto quiere decir que ahora tenemos un tubo con una pantalla de 320 mm de diámetro, lo que no deja de ser favorable, y de una longitud de 110 cm...
Cur. — ...lo cual es mucho menos favorable.
Rad. — Dejemos de lado, por el momento, esta cuestión de tamaño. Aparte de esto ¿no alcanza a ver algunos otros inconvenientes?
Cur. — Francamente no, puesto que la sensibilidad aumentará en la misma relación. En efecto, la longitud de las placas será el doble, lo que es favorable, pero al mismo tiempo aumentará al doble la separación entre ellas, lo cual es un inconveniente. Hasta aquí match empatado. Pero resulta ahora que la distancia entre las placas y la pantalla aumentó también al doble, de modo que, en definitiva, la sensibilidad aumentará al doble. Por consiguiente, con los mismos 533 volts lograremos que el punto recorra la pantalla cuyo diámetro es el doble del caso anterior. Usted ve que no ha cambiado nada.
Rad. — Sin embargo, olvida nada menos que por el hecho de aumentar al doble el diámetro de la pantalla, hemos aumentado 4 veces su superficie. Esto quiere decir que su luminosidad será 4 veces menor, ya que la bombardeamos con el mismo cañón electrónico sin aumentar la velocidad de los electrones. La cantidad de luz que se genera de esta manera ya no alcanzará para nuestra pantalla agrandada.
Cur. — ¿Qué hacer entonces?
Rad. — Hay que cuadruplicar al mismo tiempo la tensión anódica. Con 10.000 volts obtendremos nuevamente la misma cantidad de luz por centímetro cuadrado de superficie de la pantalla.
Cur. — Pero si multiplica por 4 la tensión del último ánodo ¡disminuirá al mismo tiempo 4 veces la sensibilidad!
Rad. — Ahí está todo el drama. Para poder barrer toda la pantalla, nos haría falta la extraordinaria tensión de barrido de 2.132 volts.
Cur. — Y dígame ¿las cosas andarían mejor con la desviación magnética?

Figura 26. — Forma de un tubo de desviación eléctrica (a) y de desviación magnética (b).

Cur. — ¡Viva entonces el campo magnético! Pero a todo esto no hemos resuelto el asunto de la excesiva longitud del tubo.
Rad. — Por el contrario, hay una gran ventaja. En el caso del método eléctrico, la desviación queda limitada a un ángulo de sólo 20° aproximadamente, con relación al eje geométrico del tubo, lo que exige el uso de tubos muy largos para poder obtener imágenes grandes. Pero con la desviación magnética podemos alcanzar un ángulo del doble del valor mencionado, o más todavía, lo que permitirá usar tubos proporcionalmente más cortos.
Cur. — Sin pérdida de tiempo me afiliaré a la A.P.D.T.D. M.
Rad. — ¿Qué partido político es ése?
Cur. — Es la Asociación Pro Difusión de los Tubos a Desviación Magnética…

QUINTA CONVERSACIÓN
LA SIERRA PARA RECORTAR EL TIEMPO
Ahora que el tubo de rayos catódicos ya no tiene secretos para Curiosus, Radiol le expondrá los métodos para crear las tensiones desviadoras. Utilizadas tanto en la emisión como en la recepción, aseguran el barrido de las imágenes. ¿Cuál debe ser su forma? ¿Cómo engendrarlas? Estas son las principales cuestiones que se tratan en esta conversación, durante cuyo curso nuestros amigos pasarán revista a los siguientes temas:Un invento...
- Tensiones diente de sierra
- Su producción por un dispositivo mecánico
- Vuelta al mundo en 2 horas
- Carga y descarga de un condensador
- Constante de tiempo
- Curva exponencial
- Base de tiempo con lámpara neón.
Radiol. — ¿Qué le sucede, Curiosus? ¿Por qué trae hoy ese aire solemne a la vez que falsamente modesto?
Curiosus. — ¡Oh, no es nada extraordinario! Simplemente tengo la intención de presentar una solicitud de patente de invención.
Rad. — ¡Ah! ¿De modo que ha realizado un meritorio invento? ¿Sería indiscreción preguntarle en qué especialidad ha desarrollado su ingenio? Cur. — No se burle de mí. Se sobreentiende que mi idea se refiere a la televisión, ya que, después de todo lo que hemos hablado sobre ella, esta técnica me apasiona cada día más. Y como no se apresura Ud. suficientemente en sus explicaciones, me veo obligado a buscar yo mismo soluciones para los problemas que atormentan mi espíritu. Es así que llegué a elucubrar mi "desviador rotativo".
Rad. — Evidentemente debe tratarse de algo nuevo, puesto que hasta ahora no he oído hablar de tal dispositivo.
Cur. — Puesto que me merece completa confianza, me decido a exponerle mi idea, aunque con la promesa del más absoluto secreto. Después que me describió la anatomía y la fisiología de los tubos a rayos catódicos, reflexioné concienzudamente acerca del modo de producir el movimiento del punto para que describa sobre la pantalla las líneas consecutivas de barrido.
Rad. — Ya hemos tocado superficialmente ese tema en la última parte de nuestra tercera conversación, luego de examinar el tubo con desviación por campo eléctrico.
Cur. —Por supuesto que me acuerdo. En aquella oportunidad llegamos a la conclusión de que era necesario aplicar a las placas de desviación horizontal una tensión que pasara progresivamente de un valor negativo a un valor positivo, para desplazar el punto con una velocidad uniforme desde la izquierda hacia la derecha; luego, para lograr que vuelva con gran rapidez hacia la izquierda, es necesario pasar bruscamente de una tensión positiva a una tensión negativa. De esta manera se explora una línea. Y después de ello es necesario que recomience todo el proceso.

Figura 27. — Forma de la tensión, que hace que el punto describa el movimiento del barrido.

Cur. — Nada más fácil. El paso desde una tensión negativa -V a una tensión positiva +V debe producirse progresivamente, a velocidad constante, para que el punto se desplace con una velocidad también constante. Por lo tanto, represento esta operación sobre mi gráfico mediante una línea recta que va desde -V a +V en un tiempo T igual a la duración de una línea. Luego marco con una recta vertical el cambio instantáneo desde +V a -V, que determina el retorno del punto. Y luego recomienzo todo el proceso.
La sierra electrónica
Rad. — La forma de la línea que ha trazado ¿no le recuerda algo?
Cur. — Sí..., diría que se asemeja a los dientes de una sierra.
Rad. Precisamente. Y he aquí por qué una tensión de esta clase se llama "tensión diente de sierra".
Cur. — Supongo que para los tubos a rayos catódicos con desviación magnética se usará una corriente de la misma forma.
Rad. — Y no se ha equivocado.
Cur. — La misma tensión (o la misma corriente) diente de sierra determinará la desviación del punto en el sentido vertical. La única diferencia estará en que su frecuencia es notablemente menor, ya que en este caso se trata de la cantidad de imágenes (o de cuadros en el barrido entrelazado) por segundo.
Rad. — Veo (con gran placer que ha reflexionado profundamente sobre la cuestión. Sin embargo, con todo eso aún no alcanzo a entrever en qué consiste su "desviador rotativo".
Cur. — A eso voy, precisamente. El dispositivo que tengo el honor de someter a su consideración es un generador de tensiones diente de sierra para la desviación horizontal y vertical del punto. Se compone esencialmente de un cilindro le material aislante, con un arrollamiento toroidal de alambre de resistencia. En el eje geométrico del cilindro se ha dispuesto un árbol animado de un movimiento de rotación y en el árbol se ha fijado un cursor que toma contacto con el alambre de resistencia de la cara interna del cilindro.

Figura 28. — Realización del "desviador rotativo" y esquema de su funcionamiento.
Cur. — Sin saberlo, dijo una verdad grande. En efecto, mi desviador es un verdadero potenciómetro, que sólo difiere de los modelos corrientes por la ausencia de topes, lo que permite que el cursor gire indefinidamente en el mismo sentido.
Rad. — Pero ¿cómo funciona esta máquina?
Cur. — ¿Aun no se ha dado cuenta? Comprenda que a los extremos del arrollamiento de alambre de resistencia conecto una batería de tensión suficiente. Pon lo tanto, a cada rotación completa, el cursor pasará progresivamente de la tensión negativa máxima a la máxima tensión positiva; luego, en forma prácticamente instantánea, volverá a la máxima tensión negativa, y así sucesivamente.
La mecánica tiene sus puntos débiles
Rad. — Lo felicito por su ingeniosidad. No está mal pensado del todo. Y me parecería una excelente idea como aparato de demostración en las escuelas de radio. Cur. —Un momento, que aún no he finalizado mi exposición. También coloco un motor que hace girar un desviador a razón de 50 revoluciones por segundo, a fin de desviar igual cantidad de veces el punto en el sentido vertical, para el caso de exploración entrelazada. Mediante un sistema multiplicador a engranajes, cada dos vueltas de este primer desviador (o sea cada imagen completa) corresponderán a 625 vueltas de un segundo desviador que asegura el barrido de líneas.
Rad. — Me parece muy bonito en teoría. ¿Se da realmente cuenta a qué velocidad tendría que girar su desviador de líneas?
Cur. — Es fácil de calcular. Las 625 líneas que corresponden a las normas actuales de televisión serán exploradas a razón de 25 veces por segundo. Esto significa un total de 625 x 25 = 15.625 vueltas por segundo.
Rad. — Lamento ponerle una objeción. Ningún cursor será capaz de resistir las fuerzas centrífugas que desarrollaría esa rotación. Además, el desgaste del alambre de resistencia sería demasiado rápido.
Cur. — ¡Ni lo había soñado! Decididamente, la mecánica ha envejecido. Me está pareciendo que hará relegar mis desviadores al desván de los trastos viejos y reemplazarlos por algún sistema maravilloso, 100 % electrónico.
Rad. — En efecto. Llegó tarde con su invento. El dispositivo que ideó se utiliza ya en ciertos equipos de radar de rotación lenta. En cambio, a las frecuencias y velocidades de la televisión, solamente los electrones pueden ser suficientemente rápidos para cumplir todas las necesidades. Tenga en cuenta que en una imagen que mide 25 cm de longitud y que se analiza a razón de 625 líneas, el punto recorre 15.625 veces por segundo la ida y vuelta de cada línea, o sea 50 cm. Esto representa un trayecto de 7,8 km por segundo. A esta velocidad vertiginosa, el punto daría la vuelta al mundo, a lo largo del Ecuador, en sólo 1 h. 25 minutos.

El reloj de arena electrónico
Cur. — Entonces estamos otra vez con los diodos, tríodos, pentodos y toda la caravana de los demás "odos". ¡En marcha, batallones de electrones!
Rad. — En verdad, las válvulas al vacío sólo desempeñan un papel auxiliar en las "bases de tiempo', como se suele llamar a los generadores de las tensiones diente de sierra.
Cur. — ¡Qué nombre impresionante! ¿Se debe a que las tensiones que producen crecen proporcionalmente al tiempo transcurrido?
Rad. — Es probable. Lo cierto es que necesitamos tensiones lineales, como la que trazó Ud. en momento oportuno.
Cur. — Pues entonces ¿una base de tiempo sería algo así como un reloj de arena, cuyos granos se han reemplazado por electrones?
Rad. — Su analogía se ajusta mucho a la verdad. Del mismo modo que el nivel de la arena, en la mitad inferior, sube regularmente hasta el momento en que, ya escurrida toda ella, se invierte el reloj y en un solo instante la mitad inferior queda vacía, se tiene que en la base de tiempo una corriente carga progresivamente un condensador hasta el instante en que éste se descarga rápidamente, después de lo cual recomienza el ciclo de los fenómenos.
Cur. — Así, pues, una base de tiempo se compone esencialmente de un condensador, si he comprendido bien. Pero ¿por qué su, descarga ha de ser más rápida que su carga?
Rad. — Porque se lo carga a través de una resistencia. Trate de imaginar una fuente de tensión continua E que está conectada a un condensador C a través de una resistencia R. En el momento que se cierra un circuito de esta clase, se establecerá una corriente que tiende a cargar el condensador, o sea a crear entre sus armaduras una diferencia de potencial idéntica a la que hay entre los bornes de la fuente de tensión. No obstante, la carga no es instantánea, debido a que la resistencia E limita la intensidad de la corriente.

Figura 29. — En un reloj de arena, el nivel de la arena aumenta progresivamente hasta el momento en que se le da vuelta para que toda la operación vuelva a comenzar. Lo mismo pasa con la tensión existente sobre los bornes de un condensador utilizado en una "base de tiempo".
Rad. — Su comparación será tanto más exacta cuanto más volumen tenga el depósito suministrador E con respecto al depósito C que representa la capacidad. En efecto, es necesario que la operación de carga C no haga bajar sensiblemente el nivel de agua en E, o sea la tensión de la fuente.
Cur. — Me da la impresión que el tiempo de carga no debe depender solamente de la resistencia E sino también de la capacidad C. Cuanto más elevada es esta última, tanta mayor cantidad de electrones habrá que aportar para llevar a término la operación de carga. En mi montaje hidráulico, cuanto mayor es el volumen de C, tanto más tiempo será necesario para que el agua que penetre en él alcance el mismo nivel que en E.

Figura 30. — Circuito esencial de una base de tiempo.

Figura 31. — Equivalente hidráulico del circuito de la Figura 30.
Cur. — ¿Así que con una resistencia de 10.000 ohm y un condensador de 2 microfarads, la constante de tiempo será de 20.000 segundos?
Rad. — ¡Por favor, qué vergüenza! Los microfarads son un millón de veces más chicos que los farads. Nuestro circuito tendría una constante de tiempo de 20.000 dividido por 1.000.000, o sea 2/100 de segundo. Cur. — Disimule este pequeño error... Creo entrever ahora que para obtener una descarga instantánea es preciso conectar sobre el condensador una resistencia muy pequeña.
Rad. —Prácticamente podemos hacerlo cerrando el interruptor K.
Cur. — O, volviendo a mi modelo hidráulico, vaciando C con la ayuda de una canilla de gran sección.
Rad. — Su analogía sigue siendo válida.
El cuento de nunca acabar
Cur. — Todavía estoy pensando en su constante de tiempo. Puesto que representa la duración de la carga hasta dos tercios de la tensión, resulta que la duración total de la carga deberá ser la mitad más de este tiempo. En el ejemplo que consideramos hace un rato, la constante de tiempo es de 2/100 de segundo. Esto quiere decir que el condensador deberá quedar completamente cargado en 3/100 de segundo.
Rad. — ¡Error, triple error! Conviene que sepa que el condensador jamás termina de cargarse por completo.
Cur. — ¿Es esto un acertijo? No veo, francamente, por qué, después de un tiempo razonable, la tensión sobre las armaduras de C no ha de alcanzar el mismo valor que el de la fuente E.
Rad. — Resulta, amigo Curiosus, que Dios, para crear el mundo de la Electricidad, tuvo que crear primeramente el electrón y el protón. Y luego, después de ciertos otros trabajos, al séptimo día dictó la ley de Ohm. Y todo lo que sucede en sus dominios está subordinado a esta ley.
Cur. — No veo qué tiene que ver todo eso con nuestra historia de la carga de un condensador. Es evidente que la corriente de carga debe obedecer a esta ley, pero aún así...
Rad. — ¿Es que cree Ud. que esa corriente es constante?
Cur. — Puesto que la tensión de la fuente E es fija, y tanto la resistencia R como la capacidad C también lo son, no veo que haya ninguna razón para que varíe la intensidad de la corriente.

Figura 32. — Curva (exponencial) de la tensión entre las armaduras de un condensador que se encuentra bajo carga. A cada intervalo de tiempo igual a la constante de tiempo, esta tensión aumenta en dos tercios de la que le falta para alcanzar la misma tensión de la fuente.
Cur. — Evidentemente disminuirá en proporción. Cuanto más se carga el condensador, tanto más lento será el régimen de carga. Rad. — Admitamos que nuestra fuente de tensión sea de 100 V. Si la constante de tiempo es de 2/100 de segundo, al término de este intervalo de tiempo la tensión entre las armaduras del condensador será de 65 V. Midámosla otros 2/100 de segundo después y hallaremos que sólo habrá aumentado 2/3 de la diferencia entre 100 y 65 V, lo que significa que hallaremos unos 89 volts aproximadamente. Dejemos transcurrir otros 2/100 de segundo, y nos encontraremos con una tensión de 97 V...
Cur. — ¡Pero es el cuento de nunca acabar! A cada intervalo de tiempo determinado, aumentamos la tensión del condensador en sólo una fracción de lo que le falta para alcanzar la de la fuente. Para que haya una corriente de carga es preciso que el condensador no esté enteramente cargado. Y para cargarlo enteramente es necesario que haya, una corriente de carga. ¡Vaya con el círculo vicioso!
Rad. —Efectivamente. La carga de un condensador no termina jamás. Los siglos pasan, las generaciones se suceden, caen y surgen imperios, pero el condensador no llega a cargarse jamás por completo.
Cur. — Pero en tal caso, mi depósito C tampoco quedaría enteramente lleno de agua hasta el mismo nivel que el depósito E, ya que, para que circule agua y llegue hasta C, es preciso que haya una diferencia de niveles.
Rad. Aquí tiene la curva que representa la ley de variación de la tensión sobre el condensador en carga. A esta curva la llamamos "curva exponencial” [2] . Se comprende que también la curva de descarga será exponencial.
Cur. — Pero resulta que entonces estas variaciones de tensión no pueden servir tampoco para gobernar el desplazamiento del punto. Necesitamos una variación lineal de la tensión, que se representa gráficamente mediante una recta, y no curvas del tipo exponencial.
Rad. — Tiene razón, pero sólo teóricamente. En la práctica nos conformamos con utilizar estas curvas, a condición de no trabajar más que sobre una pequeña extensión de ella, que puede asimilarse a una recta.
Cur. — Más o menos de la misma manera que nos parece plana la pequeña porción de la superficie terrestre que abarca nuestra vista, aunque sabemos, que la tierra es redonda.
Rad. — Además, se procede a corregir la falta de linealidad de las bases de tiempo, creando artificialmente deformaciones de la tensión en sentido contrario.
El interruptor electrónico
Cur. — En resumen, me parece que una base de tiempo es un montaje sumamente sencillo. Tanto la fuente de tensión como el condensador y la resistencia son para mí elementos muy familiares. Lo que me inquieta un poco es el interruptor de descarga. ¿Cómo conseguimos que se abra y se cierre (durante un instante muy breve) a razón de 15.625 veces por segundo?
Rad. — Espero no dude de que no se trata de un dispositivo mecánico...
Cur. — Por supuesto... ¡ha de ser electrónico en toda la línea! Pero cuál es la válvula electrónica de vacío que cumplirá esta función especial.
Rad. — No es una válvula de vacío sino una válvula gaseosa. En el caso más sencillo podrá ser una lámpara neón.
Cur. — ¿Cómo? ¿Uno de esos tubos luminosos que suelen fabricar esos ruidos parásitos escandalosos?
Rad. — La lámpara neón que utilizaremos pertenece a la misma familia. Pero tiene la forma de una pequeña ampolla de vidrio, que contiene dos electrodos en forma de disco, de espiral o de cilindro, y llena de gas neón a baja presión.
Cur. — ¿Carece de filamento calefactor?
Rad. — Efectivamente, no lo usa. Recuerde que ya hemos tenido recientemente la ocasión de colocar una lámpara neón detrás de un disco de Nipkow; y tampoco en ese caso tenía filamento. Nuestra lámpara neón se ilumina cuando la tensión entre los dos electrodos alcanza un cierto valor que llamamos "tensión de ionización". En ese momento, las moléculas del gas se separan en partículas (iones) positivas y negativas que, al desplazarse hacia los electrodos de polaridades opuestas, establecen una determinada corriente. Es así que el espacio comprendido entre los electrodos se hace conductor. Para que cese la ionización (y por lo tanto la luminosidad), es preciso disminuir la tensión por debajo de un determinado valor. Por ejemplo, para ciertos modelos, la ionización (y la correspondiente iluminación) ocurre cuando la tensión alcanza 110 V, mientras que para que cese, y se apague la lámpara, es necesario reducir la tensión a 80 V.

Figura 33. — Uso de una lámpara neón N en un generador de tensiones diente de sierra.
Cur. — ¿Y cómo podríamos utilizar esta lámpara neón en su misión de "descargador automático"? Rad. — Simplemente conectándola en lugar del interruptor K.
Cur. — ¿Y por qué raya en el esquema la superficie interna de la lámpara neón?
Rad. — Para indicar que se trata de una lámpara con gas.
Cur. — Creo comprender lo que pasa. La tensión de la fuente E es sin duda superior a la tensión de ionización de la lámpara neón. Por lo tanto, la carga se producirá normalmente mientras la tensión sobre el condensador no haya alcanzado este último valor. Pero en el momento que la tensión sobre el condensador alcanza la tensión de ionización, la lámpara se ilumina, se hace conductora y el condensador se descarga rápidamente. Cuando su tensión desciende hasta hacer desaparecer el estado de ionización, cesa la descarga, y la carga comienza de nuevo. Y así sucesivamente.

Figura 34. — Funcionamiento de la lámpara neón en un oscilador diente de sierra.
Cur. — Supongo que todo receptor de televisión poseerá dos osciladores a lámpara neón: uno para la desviación horizontal y el otro para la desviación vertical.
Rad. — De ninguna manera. No se utilizan nunca los osciladores a lámpara neón en televisión.
Cur. — ¡Claro! ¡No podría ser de otro modo! Sería demasiado lindo y demasiado sencillo.

SEXTA CONVERSACIÓN
LAS BASES DE LAS BASES DE TIEMPO
Existe una gran variedad de bases de tiempo. Aunque sus circuitos suelen ser bastante simples, su funcionamiento puede ser, en cambio, bastante complejo. A pesar de ello, Curiosus llega a comprender las pacientes explicaciones que Radiol le da sobre el tema de las bases de tiempo equipadas con válvulas gaseosas. Siguiendo su plan, nuestros amigos abordan los problemas de la sincronización y de la "linealización" de las oscilaciones generadas por las bases de tiempo. La conversación se referirá, por consiguiente, a los siguientes temas:Curiosus escribe a Radiol
- Los tres elementos constitutivos de una base de tiempo
- Tríodo gaseoso
- Base de tiempo a tiratrón
- Relación de gobierno
- Ajuste de la amplitud de las oscilaciones
- Impulsos sincronizadores
- Iniciación o "disparo" de las descargas
- Linealización por diodo saturado
- Linealización por pentodo
- Empleo de válvulas de curvatura opuesta.
Estimado Radiol:
Toda paciencia tiene su límite. La mía lo ha sobrepasado ampliamente al término de nuestra última reunión.
Adoptó a mis expensas una actitud burlona que me hirió. ¿Cuántas veces, luego de haberme explicado detalladamente un cierto dispositivo, terminará Ud. por decirme que no se lo usa en televisión? Así lo hizo respecto del sistema mecánico de transmisión de imágenes y con los tubos a rayos catódicos con desviación mediante campos eléctricos. Y para rematar la colección, se ha molestado en explicarme gentilmente el funcionamiento de las bases de tiempo con lámpara neón, que, según me dijo al final de la conversación, no se utiliza jamás en televisión.
Entonces ¿para qué continuar? No se sorprenda, pues, de no encontrarme a la hora habitual.
Con mucho sentimiento, me repito su affmo. amigo.
Curiosus.
Radiol contesta a Curiosus
Mi querido Curiosus:
Su carta muestra que se siente ofendido, lo que me causa honda pena. Pero está totalmente errado al atribuirme la intención de burlarme de usted.
Es exacto, naturalmente, que le he descrito dispositivos que o ya no se usan en televisión, o nunca llegaron a utilizarse en ella. Pero al hacerlo no le he hecho perder el tiempo por cierto, puesto que su análisis le ha facilitado considerablemente la comprensión de otros dispositivos más complejos.
Y éste es especialmente el caso del oscilador con lámpara neón. No se lo usa porque suministra oscilaciones diente de sierra de amplitud que no puede regularse a voluntad, de forma de onda excesivamente curvada y de difícil sincronización.
Y sin embargo tenía mis buenas razones para examinar con Ud. este montaje notablemente sencillo. Nos ha permitido analizar elementalmente el principio de funcionamiento de todas las bases de tiempo que utilizan la carga de un condensador a través de una resistencia.
Puede decirse que todos estos dispositivos se componen de tres partes esenciales:
- El circuito de carga (en nuestro caso, la fuente de alta tensión, la resistencia atravesada por la corriente de carga y el condensador que acumula dicha carga).
- El conmutador, que inicia la descarga y que la detiene en el momento propicio (es la lámpara neón la que cumple estas funciones, gracias al fenómeno de la ionización).
- Por último, el circuito de descarga (que en el montaje considerado está representado por la misma lámpara neón cuya resistencia, pequeña durante la duración de la ionización, permite una descarga rápida).
Ahora que tuvo ocasión de analizar el funcionamiento de la más sencilla de las
bases de tiempo, no tendrá ninguna dificultad para comprender cómo trabajan los montajes más complicados. Por ejemplo, ¿qué diría Ud. de la introducción de una- reja entre el cátodo y el ánodo de una lámpara neón?
Pues que sea hasta pronto, como espero, y no guarde ningún rencor a quien sólo quiere ser un buen amigo suyo.
Radiol
Radiol — Tengo una alegría inmensa de volverlo a ver, querido Curiosus.
Curiosus. — ¡Y qué esperaba Ud.! ¿Acaso creyó que podría resistir a la tentación de morder su anzuelo del tríodo de neón? A propósito ¿es correcto llamarlo así?
Rad. — No hay inconveniente. Pero el nombre que se aplica usualmente a un tríodo lleno de un gas neutro a baja presión (neón, argón e helio) es tiratrón.
Cur. — Espero que no me haga cumplir, con los tubos a gas, la misma progresión que me hizo con las válvulas electrónicas comunes, o sea desde el diodo hasta el octodo.
Rad. — No hay peligro. Los tres electrodos de la tiratrón bastan para constituir un excelente conmutador y circuito de descarga, como es preciso en una base de tiempo que se respete. También existen tiratrones tetrodo, aunque no hablaremos aquí de ellos.
Cur. — Bueno, ahora ya vamos mejor... Y dígame ¿cómo conectamos el tiratrón? ¿De igual manera que la lámpara neón?
Rad. — Aquí tiene el esquema completo. Como puede ver, no difiere mayormente del que usa la lámpara neón. Vemos, en primer lugar, el circuito de carga, en el cual, a los bornes de alta tensión y a través de la resistencia R, está conectado el condensador C.

Figura 35. — Montaje clásico de una base de tiempo de tiratrón. A la izquierda puede verse el circuito de carga y a la derecha el de descarga.
Rad. — Eso no tiene importancia, ni altera en lo más mínimo el asunto. El condensador y la resistencia están en serie. Cuál está primero, y cuál después es cosa que no interesa. Para este caso, el orden de los factores no altera el producto. Si le agrada más, puede intercalar también la resistencia en el punto Z.
Cur. — ¡Claro! Debo reconocer que poco importa el orden en el cual los electrones encuentran en su camino a uno u otro de los elementos de nuestro circuito de carga.
Rad. — Veamos ahora el circuito de descarga. Igual que en el caso de la lámpara de neón, está constituido por el espacio cátodo-ánodo de nuestra válvula gaseosa.
Cur. — Sin embargo, no sólo veo eso. También veo en serie con este espacio dos resistencias R2 y R3. Y este conjunto es el que está conectado a los terminales del condensador C que es necesario descargar periódicamente.
Rad. — La resistencia R2 de algunos centenares de ohms, sirve para limitar la corriente de descarga. Es necesario incluirla en el circuito, debido a que, en el momento en que se establece la descarga, la resistencia del espacio cátodo-ánodo del tiratrón se vuelve tan pequeña que esta válvula corre el riesgo de deteriorarse por la acción de una corriente demasiado intensa.

Cur. — En cuanto se refiere a la resistencia R3, que veo conectada entre el cátodo y el polo negativo, creo comprender que sirve para polarizar negativamente la reja del tiratrón, tal como se suele hacer en los montajes de amplificación.
Rad. —Y efectivamente es así. El conjunto R3-C2 es, en efecto, el clásico dispositivo de polarización. Quisiera pedirle que, por el momento, no le preste la más mínima atención al condensador C1 que conecta la grilla a una cierta y misteriosa "sincronización". La reja tiene la palabra
Cur. — Dicho de otra manera, todo esto no difiere mayormente del oscilador con lámpara de neón. Supongo que también en este caso, durante la carga, la tensión. sobre el condensador alcanza un cierto valor, el gas que contiene la válvula se ioniza y su resistencia llega a hacerse muy pequeña. Como consecuencia de esto, el condensador se descarga a través de la válvula, hasta el instante en que, habiendo disminuido suficientemente la tensión, la ionización cesa, la válvula retorna su resistencia normal y el ciclo comienza de nuevo.
Rad. — Todo eso es perfectamente exacto.
Cur. —Y si todo es igual ¿quiere decirme qué ventaja reporta el agregado de un cátodo y su calefactor, así como la reja de control? Y respecto a esta última ¿para qué sirve si no modifica en absoluto el funcionamiento de la válvula gaseosa?

Rad. — Ciertamente, querido amigo. Es la tensión de la reja la que determina el valor de la tensión anódica de ionización. Mientras no se produzca la ionización, nuestra válvula gaseosa se comportará exactamente de la misma manera que un vulgar tríodo al vacío. Se produce una corriente de electrones por causa de la tensión anódica, la cual aumenta progresivamente a medida que crece la carga del condensador. La intensidad de esta corriente depende en grado considerablemente mayor de la polarización de la reja que de la tensión anódica...
Cur. — Eso ya lo sé. Es el coeficiente de amplificación el que expresa la cantidad de veces en que la influencia de la reja sobre la corriente anódica es mayor que la influencia de la tensión de placa.
Rad. —Ni más ni menos. Pero llega finalmente un instante en que la tensión anódica es lo bastante elevada para comunicar a los electrones la velocidad necesaria para que sean capaces de afectar a las moléculas de gas que encuentran en su trayecto...
Cur. — Dicho de otra manera, se inicia la ionización. Por causa del choque o colisión, se desprenden uno o más electrones de la molécula y pasan a engrosar la cantidad de electrones que ya forman la corriente que se dirige hacia el ánodo.
Rad. — Y según Ud., ¿cuál ha de ser la suerte que han de correr las moléculas así mutiladas?
Cur. — El desprendimiento de sus electrones las ha hecho positivas. Quedan a merced de todas las tentaciones que puedan ofrecerles los electrodos negativos.
Rad. — ¿Y cuál de ellos es el más negativo en nuestra válvula?
Cur. — Evidentemente la reja.
Rad. — Por lo tanto se hallará rodeada por una verdadera nube de iones positivos. Pero retrocedamos algunos instantes en el tiempo. La tensión anódica que ceba o inicia la ionización no es constante para un mismo tipo determinado de válvula, como sería el caso en una lámpara neón; en cambio, dependerá esencialmente de la tensión de reja.
Cur. — Sí... comprendo. Cuanto más negativa es la reja, tanto más será preciso elevar la tensión anódica para combatir su efecto de freno y poder iniciar la ionización.
Rad. Ciertamente. Y para cada tipo de tiratrón existe una relación constante entre la tensión anódica de ionización y la tensión correspondiente de la reja. La llamamos "relación de control". Por lo general está comprendida entre 10 y 40. Pero puede alcanzar varios centenares en el caso de los tetrodos gaseosos.
Cur. — Si no he comprendido mal, en un tiratrón cuya relación de control es de 20, por ejemplo, con una reja polarizada a —15 volts, la ionización se iniciará cuando la tensión anódica haya alcanzado 15 x 20 = 300 volts.

Figura 36. — Relación entre la tensión anódica de ionización de un tiratrón y la tensión de polarización de su reja. En el ejemplo ilustrado, el cociente de la primera por la segunda (relación de control) es igual a 15.

La reja ya no tiene nada que decir
Cur. — Supongo que será también la tensión de reja la que determina el valor de la tensión de deionización.
Rad. — Se equivoca completamente. Nuestra reja, muellemente envuelta en una blanda nube de iones positivos, queda aislada por completo del resto de la válvula y ya no puede ejercer ninguna influencia sobre la corriente electrónica.
Cur. — ¿Por muy negativa que se la haga?
Rad. — Ni aún así. Mejor dicho, menos todavía. Pues cuanto más negativa la hacemos, más cantidad de iones positivos atraerá y más quedará aislada. En realidad, la deionización sólo se extingue por el hecho de que la tensión anódica disminuye debajo de un valor suficientemente pequeño para poner término al estado de ionización.
Cur. — Todo esto me recuerda singularmente la "Guerra y la Paz" de...
Rad. — No veo qué tiene de común la obra de Tolstoi con las bases de tiempo de tiratrón.
Cur. — En realidad nada. Pero la reja desempeña aquí la misma misión que la prensa.
Rad. — ¿Sería tan amable de aclarar...?
Cur. — Muy sencillo. Mientras la tensión internacional sube, la prensa deja que la opinión pública alcance ese grado peligroso de excitación, hasta que la descarga estalla bruscamente en forma de un conflicto sangriento. Desde entonces la prensa es impotente para poner fin a este estado, amordazada como está por la censura. Pero la guerra sólo se detiene por falta de combatientes, cuando la descarga está prácticamente terminada.
Rad. —Y lo más terrible es que el ciclo recomienza...
Cur. — Resumiendo, y si he comprendido bien, la reja permite regular a voluntad la tensión anódica para la cual se inicia la descarga, pero no la de terminación de la descarga, que es constante para un tipo determinado de válvula. Por consiguiente, ajustando la polarización, podemos dosificar a voluntad la amplitud de nuestras oscilaciones de diente de sierra. Rad. — Exactamente. Y con un tiratrón podemos obtener oscilaciones cuya amplitud es varias veces superior a las obtenidas con un oscilador de lámpara neón común.
Cur. — Puedo considerar, entonces, que la resistencia variable R3 constituye el elemento de control de la amplitud de los dientes de sierra. En cuanto se refiere al condensador C2, supongo que su misión es la de permitir el paso de la componente alterna de la corriente anódica.
Rad. — Esa es, efectivamente, su misión. Debe igualar las pronunciadas variaciones de la corriente anódica, para que permanezca sensiblemente constante la tensión entre la reja y el cátodo. En el momento que la brusca ionización determina una corriente intensa, los electrones de la armadura superior del condensador son "aspirados" por esta corriente y la armadura se hallará cargada positivamente, siendo enviado un excedente de electrones hacia la armadura inferior. La corriente anódica se hace. muy pequeña cuando se detiene la descarga del condensador principal. Pero en ese momento el condensador C2 comienza a descargarse a través, de la resistencia R3, manteniendo constante la caída de tensión que hace positivo el cátodo con relación a la reja. De esta manera, y bajo la condición de que la capacidad de C2 sea suficientemente alta, la tensión de la reja no varía con respecto al cátodo durante toda la duración del cielo de la oscilación.
Los impulsos de sincronización
Cur. — ¿Quisiera revelarme ahora el misterio de la sincronización?
Rad. — Con mucho gusto. Ud. sabe que el barrido de las imágenes durante la recepción debe sincronizarse con el de la emisión. Dicho de otra manera, los instantes en que comienza la exploración de cada línea (o de cada imagen) deben coincidir rigurosamente en el tiempo.
Cur. — Concibo perfectamente que la menor diferencia desfigurará la imagen como un trozo de música ejecutada por una orquesta en la cual cada instrumento toca una determinada nota con algunos segundos de retardo con respecto a los demás instrumentos.
Rad. — Pues para evitar semejante "cacofonía visual", se incorpora a la señal emitida cortos impulsos que marcan el fin de cada línea, y también impulsos de una duración un poco mayor (a fin de diferenciarlos de los primeros) que marcan el término de cada imagen.

Figura 37. Forma de una señal de televisión, que comprende la parte de video (traducción de los brillos relativos de las líneas sucesivas de la imagen) y los impulsos de sincronización de "líneas" y de "imágenes".
Rad. — Precisamente. Se disponen las cosas de modo que sean aplicados en el sentido positivo; es decir, de manera que cada impulso haga menos negativa la reja durante un breve instante.

Figura 38. —Proceso de la sincronización de una base de tiempo. La llegada de los impulsos positivos a la reja reduce la tensión anódica necesaria para iniciar la ionización y dispara al mismo tiempo la descarga prematura en el mismo instante en que llega el impulso.
Rad. — ¡Oh, no! Ud. ya olvidó la acción que la tensión de reja ejerce sobre la tensión de ionización.
Cur. — ¡Perdón! Es evidente que si la reja se hace menos negativa por la llegada de un impulso, la tensión anódica de ionización se hará por supuesto menor.
Rad. — También se arreglan las cosas para que el período propio de oscilación de la base de tiempo sea muy levemente superior a la duración de una línea (o de una imagen, en el caso de la base de tiempo correspondiente). Dicho de otra manera, que sea apenas un poco superior al intervalo entre dos impulsos sucesivos. Antes que la tensión anódica, proporcionada por el condensador C bajo carga, alcance el valor correspondiente a la ionización, viene un impulso que hace menos negativa la reja y, por lo tanto, reduce la tensión de ionización. Es así que la descarga se iniciará prematuramente, provocada por el impulso de sincronización.
Cur. — Creo haber comprendido perfectamente. Consideremos, por ejemplo, un tiratrón que tiene una relación de control de 20 y cuya reja está polarizada a -15 volts. Esto significa que su tensión de ionización será de 300 volts. Pero si el impulso de sincronización es de +1 volt, llevará la polarización de reja a -14 volts. En tal instante, la tensión de ionización no será ya de 300 volts sino de sólo 280 volts. Dicho de otra manera, la descarga comenzará antes que en ausencia de los impulsos.
Rad. — Veo que me ha comprendido perfectamente.

Figura 39. — Corriente de placa de un diodo en función de su tensión anódica, para tres valores diferentes de la tensión de calefacción Ef. Puede verse que la corriente ya no aumenta más allá (fenómeno de la saturación) de un cierto valor de tensión anódica.
Rad. — ¿...?
Cur. — Pero sí... Cuando los alumnos se disponen a saltar y vacilan un poco en el extremo del trampolín, el profesor los despide con un leve pero firme empujón en la espalda... Y así parten describiendo una soberbia parábola.

Del diodo saturado al pentodo
Rad. — En nuestro caso, en cambio, tenemos que lidiar con una curva más bien exponencial, que es preciso hacer lo menos curvada posible.
Cur. — ¿Y no se podría mantener completamente constante la corriente de carga, de manera que la tensión sobre los terminales del condensador crezca proporcionalmente al tiempo?
Rad. — Se puede proceder efectivamente así. ¿No se le ocurre cómo podemos imponer una limitación de esta clase?
Cur. — Habría que reemplazar la resistencia de carga R, por algo que no dejara pasar una intensidad superior a cierto valor determinado. ¿No podría servir para ello una válvula, entendiendo con esta denominación el espacio cátodo-ánodo de una válvula?
Rad. — Ciertamente. Consideremos un diodo (preferentemente de calefacción directa) que funcione saturado; es decir, de tal manera que todos los electrones que emite su filamento alcancen el ánodo. Tenemos, entonces, que la corriente anódica no podrá sobrepasar este valor de corriente de saturación, formada por la emisión electrónica total del filamento. Se puede, naturalmente, modificar el valor ajustando la tensión de calefacción entre ciertos límites.
Cur. — ¿Y por qué debe ser una válvula de calefacción directa?
Rad. — Porque el fenómeno de saturación resulta considerablemente más pronunciado en este tipo de válvula que en las de calefacción indirecta. No obstante, si le desagradara este tipo de válvula, que se ha hecho ya bastante anticuado, nada le impedirá utilizar un pentodo normal de calefacción indirecta.
Cur. — ¿También el pentodo trabaja a la saturación?

Figura 40. — Curvas de corriente de placa de un pentodo en función de su tensión anódica (para diversos valores de la tensión Eg de la reja control). También aquí, más allá de un cierto valor Ea, su aumento ulterior no alcanza a producir prácticamente ningún aumento de la corriente Ia
Cur. — Me parece adivinar que con la tensión de la reja pantalla se fija el punto de funcionamiento correcto del pentodo. Todos estos diodos saturados y pentodos de corriente constante me recuerdan la historia de la cama corta, cuya solución era cortar la porción sobrante de las piernas del durmiente. Es una lástima que haya que utilizar una válvula más con la sola finalidad de rectificar la forma de las tensiones generadas.

Figura 41. — Base de tiempo rectificada mediante un pentodo que se usa como resistencia de carga.
Rad. —Y es por eso, efectivamente, que preferimos muchas veces confiar esta tarea a la válvula amplificadora, que es de cualquier manera necesaria para llevar al valor deseado la amplitud de las ondas de cliente de sierra.
Cur. — ¿Y cómo endereza esta válvula la curvatura de las tensiones en cuestión?
Rad. — De la manera más sencilla: las deforma en el sentido inverso. Sepa, amigo Curiosus, que la habilidad suprema de la vida consiste no sólo en sacar provecho de las virtudes de la gente y de las cualidades de las cosas, sino también de sus vicios .y defectos. ¿Hay algo, más desagradable que una válvula cuya característica no es suficientemente recta y que por eso deforma las tensiones que se le confían? Sin embargo, en nuestro caso, este defecto se convierte en un benefactor providencial.

Figura 42. — Rectificación de una onda diente de sierra exponencial, con la ayuda de una válvula amplificadora de pendiente variable.
ejemplo, una de nuestras viejas amigas, las válvulas de pendiente variable. Su pendiente aumenta al disminuir la polarización. Así, cuanto más fuerte es la señal que se aplica, tanto más será amplificada. Es exactamente lo que nos hace falta para enderezar nuestra curva exponencial que, a medida que sube, se inclina más y más. Rad. — Veamos; además, un pequeño gráfico que nos muestra, de manera altamente elocuente, cómo se rectifica nuestra onda diente de sierra. Por poco simétricas que resulten la curva de la válvula y la curvatura de la onda de diente de sierra, obtendremos una compensación que será ampliamente suficiente en la. práctica.
Cur. — Bueno... supongo llegado el momento propicio para que me anuncie que en televisión no se utilizan jamás ni bases de tiempo de tiratrón ni válvulas amplificadoras del diente de sierra.
Rad. — ¡Un poco menos de ironía! Tanto las unas como las otras se usan corrientemente en Europa, aunque en verdad las bases de tiempo dé tiratrón se han abandonado casi por completo en América.
Cur. — ¡...!

SÉPTIMA CONVERSACIÓN
BASES CON VÁLVULAS SIN GAS
Mientras que la conversación anterior trataba principalmente acerca de las bases de tiempo que emplean válvulas gaseosas (tiratrón), la que sigue analiza diversos circuitos de bases de tiempo que utilizan válvulas al vacío. Su estudio exigirá por parte de Curiosus (y también del lector) un cierto esfuerzo de atención. En efecto, es necesario, en ciertos momentos, seguir las variaciones simultáneas de varias tensiones y corrientes, le que no siempre resulta fácil, pero con atención se podrán asimilar las nociones siguientes:La base "Modelo Curiosus"
- Descarga con válvula al vacío
- Oscilador bloquead
- Las fases de su funcionamiento
- Bases a oscilador bloqueado
- Multivibrador
- Oscilaciones rectangulares
- Multivibrador de acoplamiento catódico
- Formación de las tensiones diente de sierra.
Curiosus. — Contrariando una tradición bien establecida, al finalizar nuestra última tertulia me afirmó que las bases de tiempo a tiratrón se emplean mucho en los televisores actuales, por lo menos en Europa.Radiol. — Es exacto, a pesar de la duración demasiado breve de las válvulas gaseosas, en comparación con las válvulas de vacío.
Cur. — He reflexionado bastante sobre el tema, y creo que no hay una razón imperiosa para utilizar los tiratrones. Podríamos obtener los resultados deseados usando válvulas de vacío. He trazado un circuito muy sencillo que permite suplantar todos los tiratrones de la creación.
Rad. — Me gustaría conocerlo, aunque debo advertirle que mucho antes del suyo se han proyectado numerosos tipos de bases de tiempo que emplean válvulas de vacío.
Cur. — ¡No haber nacido cien años atrás! Ya no queda nada para inventar. De cualquier manera, he aquí la base de tiempo "modelo Curiosus". Emplea una válvula al vacío, que en este caso es un tríodo, de pendiente alta y que tiene una curvatura muy brusca de la característica en el nacimiento de la corriente anódica. Por lo tanto, si la válvula está polarizada convenientemente para que su corriente anódica quede justamente anulada, bastará un impulso positivo de potencial sobre la reja para provocar una corriente anódica de cierto valor.
Rad. — Veo adónde va a parar.

Figura 43. — Un impulso positivo, aplicado a la reja, da nacimiento a una corriente anódica.
Cur. — No es muy difícil. En mi disposición, al igual que en la del tiratrón, tenemos un circuito de carga compuesto de una resistencia R y de un condensador C.
El circuito de descarga está constituido por el espacio cátodo-ánodo del tríodo. Normalmente, debido a la presencia de la resistencia R1 (desacoplada mediante C1), la reja está polarizada justo lo suficiente para que no pase corriente alguna. Pero a través del condensador C2 aplicamos a la reja los impulsos de sincronización en sentido positivo. La corriente anódica se establece a la llegada de cada impulso, permitiendo que se descargue rápidamente el condensador C. ¿Qué le parece? Supongo que tendrá preparada una cantidad de objeciones.
Rad. —No, por cierto. Su montaje puede trabajar correctamente, con la condición de que los impulsos de sincronización lleguen al receptor con una amplitud sensiblemente constante. Este sería el caso, por ejemplo, de un receptor dispuesto en las proximidades del emisor. Pero si la distancia entre emisor y receptor fuera grande, la señal captada no tendrá una intensidad constante, las descargas se producirán con una rapidez variable y las imágenes aparecerán deformadas. Además, no habrá barrido en ausencia de emisión, y el punto, al quedar inmóvil, destruiría el lugar correspondiente de la pantalla.
Cur. — Si no he entendido mal, mi disposición de circuito no vale gran cosa.
Rad. — Nada de eso, Curiosus. Su circuito es bueno. Solamente que en lugar de provocar las descargas aplicando los impulsos directamente a la grilla, sería mejor utilizar impulsos positivos producidos localmente, de amplitud constante y bien ajustada, que los impulsos externos, a su vez, sincronizarán convenientemente.

Figura 44. — Circuito de la base de tiempo "modelo Curiosus", en el cual la descarga de C tiene lugar de acuerdo con el principio de la figura precedente.
Un viejo circuito con una nueva aplicación
Cur. — En resumen, lo que quiere es hacer triunfar los principios de la organización científica del trabajo, separando netamente las funciones. El circuito de carga formado por una resistencia y un condensador realiza su parte del trabajo. La válvula sirve como circuito de descarga. Un misterioso dispositivo• actúa mediante impulsos positivos sobre su reja para iniciar las descargas. Y, por último, los impulsos de sincronización vienen a gobernar la cadencia exacta de los impulsos producidos por el siempre misterioso dispositivo ya mencionado.
Rad. — Efectivamente suceden las cosas de esta manera. Y como el dispositivo en cuestión (llamémoslo el "generador de impulsos") tiene su frecuencia propia, la cadencia del barrido no se alterará sensiblemente aún en el caso que los efectos de desvanecimiento hicieran perder varios impulsos sucesivos. También seguirá trabajando en ausencia de emisión.
Cur. — ¿Y cómo se pueden fabricar estos impulsos periódicos?
Rad. — Con la ayuda de un "oscilador autobloqueado", o un "blocking", como dicen los "snobs" ignorantes de los recursos de su propia lengua materna. He aquí el esquema...
Cur. — Pero, amigo Radiol, ¡qué me está mostrando Ud. ahí! Para mí es una cosa conocida, pues veo ahí el más clásico de los osciladores, con su arrollamiento de reacción en la placa y el condensador en la reja, con la correspondiente resistencia en derivación. Simplemente ha invertido Ud. los lugares del arrollamiento de reja y del condensador; pero eso no cambia nada, puesto que están en serie. Me explicó su funcionamiento en su debida oportunidad, y sé que produce oscilaciones que son sinusoidales, y no impulsos.
Rad. — Eso depende de los valores de los elementos. Para producir los impulsos utilizaremos un condensador C3 y una resistencia R3 de grilla que tengan valores que son, mucho más altos que para el caso de un oscilador sinusoidal. El acoplamiento entre los arrollamientos de reja .y de placa debe ser- también muy fuerte.

Figura 45. — Esquema fundamental del oscilador autobloqueado.
Cur. — No veo por qué, aun en estas condiciones, no se han de obtener hermosas ondas sinusoidales. Cuando se establece la corriente en el circuito anódico, la reja se hace más positiva por inducción de L2 sobre L1, lo cual aumenta aun más la corriente anódica...

Figura 46. — Variaciones de la tensión sobre la reja del oscilador autobloqueado.
Rad. — Voy a interrumpirle porque si bien su razonamiento ha sido correcto hasta aquí, corre el evidente riesgo de dejar de serlo si le permito que siga. No debe perder de vista el hecho de que el acoplamiento entre L1 y L2 es muy fuerte. Por eso la reja se hace rápidamente positiva. De esta manera atrae electrones emitidos por el cátodo.
Cur. — ¿Se creerá ánodo?
Rad. — Podemos suponerlo. La cuestión es que estos electrones cargan el condensador C3, cuya capacidad les ofrece un refugio ideal.
Cur. — ¿Por qué no se escurren rápidamente hacia el cátodo, formando una corriente de reja?
Rad. — Lo hacen, sí, pero lentamente, en razón del alto valor de la resistencia R3. Puede ver, por lo tanto, que el potencial de la reja, luego de una rápida elevación (desde a hasta b sobre la curva) no sólo deja de ser positivo, sino que disminuye rápidamente a un cierto valor negativo (indicado en c). En este momento la corriente anódica es cero (igual que la corriente de reja). La válvula se encuentra bloqueada, de donde viene el nombre del circuito. Por supuesto que nada impide que el condensador C3 se descargue a través de la resistencia R3, llevando progresivamente a cero el potencial de la reja (de c a d sobre la curva). En ese momento reaparecerá la corriente anódica.
Cur. —Y supongo que recomienza todo el ciclo. En resumen, tenemos un rápido lanzamiento hacia la región positiva del potencial de reja, lo que forma lo que llamamos un impulso; luego tenemos una parte negativa considerablemente más prolongada y que no sirve para nada.
Rad. — Parece ser que ha comprendido mi explicación...
Cur. — Por cierto que no era difícil de entender. Los interrogatorios "persuasivos" a los pistoleros de Chicago ocurren exactamente de la misma manera.
Rad. — No alcanzo a comprender qué hay de común entre las películas policiales que le apasionan y el oscilador autobloqueado.
Cur. — Y sin embargo es muy evidente. Los policías duermen al pistolero. Cuando vuelve en sí lanza un grito. En seguida, para evitar que siga gritando, le asestan otro golpe en el cráneo. Queda un momento bloqueado, luego recobra el sentido, lanza un nuevo impulso... perdón, quise decir un nuevo grito, recibe otro golpe, cae sin conocimiento, y así sucesivamente.
Rad. — Desearía que su documentación relativa a la televisión fuese tan abundante como en el dominio de la criminología.
Simplifiquemos cada vez más
Cur. — ¿De qué manera sincronizamos este oscilador autobloqueado?
Rad. — Aplicando, también en este caso, los impulsos positivos a la reja, lo que inicia, en el momento apropiado, los impulsos locales de igual sentido.
Cur. — Siempre igual que la policía de Chicago. Cuando el pistolero está por recobrar el sentido, se le arroja agua fría en el rostro para acelerar su retorno a la vida.

Figura 47. —Dos métodos que permiten aplicar las señales de sincronización. Por inducción (en a) y por condensador y resistencia (en b)

Figura 48. — Base de descarga gobernada por oscilador autobloqueado.
Rad. — Hágame el favor de dejar en paz a sus pistoleros de Chicago, a los cuales no tengo ningún aprecio. Y ya que hablamos de la sincronización, debo hacerle notar que se han ideado diversos métodos para aplicar los impulsos correspondientes a la reja del oscilador autobloqueado. Podemos introducirlos mediante un tercer arrollamiento, acoplado, inductivamente con el de reja, o bien a través de un condensador C4 unido al punto "vivo" de una resistencia R4 intercalada en el retorno del circuito de reja.
Cur. — Si adopto este último sistema, supongo que el conjunto de un oscilador autobloqueado y la correspondiente válvula de descarga y circuito de carga, se presentará en la forma del circuito que acabo de diseñar.
Rad. — Sí, su circuito es completamente correcto.
Cur. — No obstante, no puedo considerarlo precisamente muy sencillo.
Rad. —Y no lo es, en verdad. En la práctica podemos reemplazar las dos válvulas por una sola. O, por lo menos, emplear una sola ampolla que contenga los dos tríodos. Se fabrica actualmente este tipo de válvulas para obtener una economía de espacio ocupado y también del precio de costo.
Cur. —Sin embargo, no puedo considerar que ello simplifique el circuito desde el punto de vista eléctrico.
Rad. — Pero también podemos reemplazar las dos válvulas por un pentodo. El oscilador autobloqueado utiliza su reja pantalla como ánodo. El espacio cátodo-ánodo servirá, como siempre, para la descarga del condensador C. Y la descarga será también determinada por los rápidos impulsos positivos que recibe periódicamente la grilla.
Cur. — ya que vamos por el buen camino de la simplificación ¿no sería factible reducir nuestro pentodo a un simple tríodo, reuniendo en un solo electrodo nuestra reja pantalla y el ánodo, y disponiendo el circuito de carga en serie con el arrollamiento de placa de L2?
Rad.— A veces se hace. Pero detenga aquí sus simplificaciones, pues si sigue terminará por fabricar oscilaciones, con impecables dientes de sierra, valiéndose de una simple lamparita de linterna.
Se confunden la entrada y la salida
Cur. — ¿No sería posible idear otros modelos de osciladores de impulsos,además del que me ha descrito? Existen tantos circuitos diversos de osciladores sinusoidales: Hartley, Reinartz, etc.
Rad.— La verdad es que tales circuitos se utilizan, pero introducen algunas complicaciones. En cambio podemos eliminar totalmente los arrollamientos inductivos, produciendo la reacción con ayuda de una segunda válvula que invierta la fase de las tensiones y permita reintroducirlas en la primera en el sentido adecuado para entretener las oscilaciones. 
Figura 49. — Las dos válvulas de la figura 48 se han reunido en un solo pentodo.

Figura 50. — El pentodo de la figura 49 ha perdido dos de sus rejas, para convertirse en un tríodo.
Cur. —No me resulta muy claro el asunto.
Rad. — Ataquemos entonces la cuestión desde otro ángulo. Imagínese un amplificador de dos válvulas con acoplamiento a capacidad-resistencia. Apliquemos su tensión de salida a su propia entrada: ¿Qué obtendremos en esta forma?
Cur. — Dos serpientes que se muerden la cola mutuamente.
Rad. — No le pido analogías zoológicas, sino un análisis físico de los fenómenos que se desarrollarán cuando se pone bajo tensión un circuito de esta clase.
Cur. — Tendré que recurrir entonces al mismo método de razonamiento que emplea habitualmente Ud. en casos semejantes. Supongamos que en el momento de la puesta bajo tensión la corriente anódica, de V1 aumenta. Como consecuencia de ello aumentará la caída de tensión sobre su resistencia de carga de placa, r1, y, al restarse de la tensión de alimentación, disminuirá correspondientemente la tensión Ea1 que queda disponible para el ánodo. Esta disminución de la tensión se transmite a través del condensador de acoplamiento a la reja de V2, haciendo disminuir su potencial Eg2. La corriente anódica de la válvula Y2 disminuirá al hacerse más negativa su reja. Por consiguiente se hace menor la caída de tensión sobre r2, y la tensión Eat, disponible para el ánodo, aumentará correspondientemente. Este aumento de la tensión anódica se transmite a través del condensador de acoplamiento a la reja de la primera válvula, haciéndola más positiva y aumentando, por lo tanto, aun más la corriente anódica.

Figura 51. — Un amplificador de dos válvulas, cerrado sobre sí mismo, es lo que constituye un multivibrador. Las sinusoides pequeñas indican las correspondientes fases de las diversas tensiones.
Dicho de otra manera, las tensiones de salida se encuentran en fase con las de la entrada, lo cual es perfectamente normal, ya que en cada etapa se opera una inversión de fase: cuando la reja se hace más positiva la placa se vuelve menos positiva, y viceversa. Por lo tanto, si tenemos dos etapas estaremos nuevamente en fase.Cur. — Supongo que sería igualmente posible emplear 4, 6, 8 ó más etapas.
Rad. — Sin duda. Pero por ventura ¿no será accionista de una fábrica de válvulas sin que yo lo sepa?
Cur. — Lo que quisiera saber es si la corriente de la primera válvula seguirá creciendo indefinidamente.
Rad. — Por cierto que no; no hay peligro de quemar los fusibles. El rápido crecimiento de la corriente de la primera válvula, haciendo muy negativa la reja de la segunda, reducirá a cero su corriente anódica (instante a en las curvas de Ea1, Eg1, Ea, y Eg2). Por lo tanto, ya nada podrá hacer crecer más el potencial positivo de la reja de V, que mantendrá su valor. La corriente de esta válvula seguirá siendo alta y su tensión anódica baja. En cuanto al condensador C, que se ha cargado negativamente, se descargará a través de la resistencia E2 (porción a-b sobre la curva Eg2).
Cur. — Debo confesar que tropiezo con ciertas dificultades para seguir el desarrollo de tantos fenómenos simultáneos.
Rad. — Lo reconozco. Pero creo que las curvas que he trazado le permitirán comprenderlos con más facilidad.
Cur. — Cuando se descarga el condensador C2, se establecerá una corriente anódica en la válvula V2, la cual crecerá rápidamente.
Rad. —Exactamente. Y en ese momento (b en las curvas) la válvula V2 se hallará en las mismas condiciones que la válvula V1 en el instante a.

Figura 52. — Esta figura permite seguir con más facilidad las variaciones simultáneas de las tensiones sobre los diversos electrodos del multivibrador de la figura 51.
Cur. — Dicho de otra manera, disminuirá la tensión Eat sobre su ánodo. El condensador de acoplamiento C2 transmitirá esta disminución a la grilla de V„ cuya corriente anódica se reducirá a cero, lo cual provocará un aumento de su tensión anódica haciendo más positiva la reja de V2.
Rad. — Deténgase, Curiosus, pues no se detendrá el multivibrador. El oscilador así llamado produce tensiones periódicas de forma irregular. Las dos válvulas repiten rigurosamente, con un intervalo de un semiciclo, los mismos fenómenos, como lo prueba el examen atento de las curvas. La una y la otra, por correspondientes turnos, dejarán pasar una corriente y luego se paralizarán.
Cur. —Pues, hasta ahora no veo que nuestro multivibrador nos dé tensiones diente de sierra.
Rad. — En efecto. En sus ánodos, por ejemplo, encontramos oscilaciones que son más bien rectangulares (o en forma de las almenas de una torre de un castillo medieval). Encuentran gran aplicación en televisión y, en general, en la electrónica. La duración de sus alternancias positivas y negativas será idéntica cuando los elementos de ambas etapas del multivibrador tienen valores iguales. Pero se destruirá esta hermosa simetría si difieren entre sí estos valores. Es así que se pueden obtener impulsos de corta duración separados por intervalos de tiempo relativamente prolongados. Dicho de otra manera, podremos fabricar impulsos de sincronización.
Volvemos a los dientes de sierra
Cur. — ¿No podemos en este caso, como en el de la base de tiempo de oscilador autobloqueado, reemplazar las dos válvulas por un solo doble tríodo?
Rad. — Por supuesto que sí. Además, el acoplamiento entre las dos etapas, que se obtiene normalmente mediante el condensador Cl, puede substituirse por una forma de acoplamiento a resistencia común, R, incluida en el circuito de los cátodos de las dos válvulas.
Cur. — No veo bien cómo una resistencia puede reemplazar un condensador.
Rad. — Si razona un poco podrá comprender fácilmente el misterio del acoplamiento catódico. Considere que cualquier aumento de la corriente anódica de uno de los tríodos (corriente ésta, no lo olvide, que atraviesa también la resistencia R), aumentará la caída de tensión sobre los extremos de R haciendo más negativo el que está conectado a la reja de la otra válvula. Por lo tanto disminuirá su corriente anódica. El condensador de acoplamiento hubiera producido el mismo efecto.
Cur. — Ahora comprendo. Además veo que, aprovechando el hecho de que está libre la reja del tríodo V1, le aplica los impulsos de sincronización a través de un condensador C3.
Rad. —Y es tanto más agradable hacerlo cuanto que el multivibrador es un circuito muy fácil de sincronizar.
Cur. — Perdóneme, Radiol. Pero desde el momento que su multivibrador no produce tensiones diente de sierra, sus demás virtudes me dejan completamente indiferente.
Rad. — Puesto que ama sus dientes de sierra, no tendré más remedio que proporcionárselos. Para obtenerlos agregamos un condensador C (ver la conexión con líneas de puntos) entre uno de los ánodos del multivibrador y el negativo de alta tensión. Al mismo tiempo hacemos considerablemente más alto el valor de la resistencia anódica r2 de ese mismo tríodo en comparación con la resistencia r1 del otro. Y así tendrá sus dientes de sierra sobre los extremos de r2

Figura 53 — Multivibrador con acoplamiento por resistencia común en el circuito catódico. La modificación que permite obtener tensiones diente de sierra ha sido indicada con líneas de puntos
Cur. — Supongo que también en este caso se repetirá la misma historia de la carga del condensador C a través de r2.
Rad. — Esa es, en efecto, la naturaleza del fenómeno. La resistencia r2 es de valor elevado, y por lo tanto no circula corriente alguna a través del tríodo V2 al comienzo del fenómeno. Es necesario que el potencial sobre las armaduras de C alcance un valor suficiente para que la corriente comience a circular, descargando el condensador C entre el cátodo y el ánodo. Pero ahora tenemos un verdadero alud, puesto que, debido al establecimiento de esta corriente, el tríodo V1 queda negativamente polarizado por la acción de la resistencia catódica común R. Su corriente anódica disminuye, la tensión de su ánodo aumenta y hace, a través de C1, más positiva la reja de V2, acelerando así la descarga. Una vez que C se ha descargado de esta manera, la corriente en V2 se detendrá y todo comienza de nuevo.
Cur. — ¿Puedo decir que conozco ahora todos los tipos de circuito que generan tensiones diente de sierra?
Rad: —Lamento mucho tener que desilusionarlo, pues la verdad es que existe una cantidad de otros circuitos. No obstante, puede decirse que conoce los principales con el oscilador, de tiratrón, el oscilador autobloqueado y el multivibrador. Los demás se basan todos, en el fondo, sobre los mismos principios que ya hemos examinado.

Figura 54 — El agregado del condensador O que se indica con líneas de puntos en el esquema de la figura 53, da lugar á las tensiones que se representan aquí y que, aparecen sobre el ánodo de la derecha y sobre el cátodo.
Dicho de otra manera, no podrá tropezar con dificultades importantes para analizar su funcionamiento. Y así podremos charlar, en nuestra próxima reunión, de cosas más interesantes todavía que estas bases de tiempo. Pero no se olvide de que, como Ud. mismo lo sugirió, hay también bases de tiempo que emplean osciladores sinusoidales como punto de partida para generar el diente de sierra.

OCTAVA CONVERSACIÓN
LOS DIENTES DE SIERRA EN ACTIVIDAD
Luego de haber pasado revista a los principales modelos de las bases de tiempo, nuestros amigos estudiarán la forma de aplicar sus oscilaciones a los electrodos o a los arrollamientos .desviadores. Se verá que en el caso de desviación mediante campos eléctricos, es preciso aplicar señales simétricas a las armaduras de cada par de placas desviadoras. En el caso de desviación magnética, la rapidez de las variaciones de las corrientes que atraviesan los arrollamientos plantea ciertas dificultades. Pero todo llega a arreglarse durante esta conversación, que trata especialmente sobre:Un amplificador que posee todas las virtudes
- La amplificación de las tensiones diente de sierra
- Obtención de tensiones simétricas
- Desfasamiento por válvula
- Valor de los campos magnéticos desviadores
- Autoinducción de los arrollamientos desviadores
- Crecimiento y disminución de la corriente
- Valores de las sobretensiones
- Arrollamientos de baja impedancia
- Transformador adaptador
- Precauciones de aislación
- El caso de la desviación de imagen
- Oscilaciones parásitas
- Diodo de absorción.
Curiosus. — La última vez, Radiol, me despidió con la promesa de hablarme de "cosas más jugosas" que las bases de tiempo que turban mis sueños.
No sé qué quiso decir exactamente con eso, pero la verdad es que, en el ínterin y por no perder las buenas costumbres, he estado pensando en lo ya tratado y sinceramente no alcanzo a ver con exactitud de qué manera podemos aplicar las tensiones de diente de sierra a los dispositivos desviadores: es decir, a los electrodos en el caso de los tubos de desviación por campos eléctricos, o a los arrollamientos en el caso de los tubos de desviación por campos magnéticos.Radiol. — Tiene Ud. razón. Tener las tensiones está muy bien, pero saber servirse de ellas es aún mucho mejor. Tal como se las obtiene del generador, suelen tener una amplitud que por lo general es insuficiente para determinar la desviación del punto luminoso sobre toda la extensión de la pantalla fluorescente. Esto significa que nos vemos obligados a amplificarlas.
Cur. — Debe ser cosa fácil, puesto que se trata de tensiones de frecuencia relativamente baja.
Rad. — ¡No hay que apresurarse tanto a emitir opiniones! La frecuencia fundamental de las bases de tiempo no es, por cierto, muy elevada que digamos. Pero no hay que perder de vista el hecho de que sus oscilaciones se hallan lejos de ser sinusoidales, y por lo tanto tienen gran riqueza de armónicas. Y a propósito ¿aun recuerda lo que quiere decir armónica?
Cur. — Por cierto que sí. Son oscilaciones componentes cuyas frecuencias son múltiplos de la frecuencia fundamental.
Rad. — Veo que sigue siendo satisfactoria su memoria. Pues bien, nuestros dientes de sierra, ricos en armónicas, necesitan amplificadores capaces de permitir el paso de una banda muy extensa de frecuencias, so pena de atenuar o hasta eliminar armónicas de orden superior, con lo cual quedarían lamentablemente deformados los dientes de sierra.
Cur. ¿Estoy equivocado al sacar en conclusión que un amplificador, que
cortara todas las armónicas, dejando subsistir solamente la frecuencia fundamental, transformaría nuestros dientes de sierra en una sinusoide?
Rad. — En rigor sería cierto. Pero se va Ud. al otro extremo. El efecto común consiste en que el amplificador, cuando atenúa las armónicas superiores, redondea levemente los dientes.Cur. — ¡Entonces obtenemos una sierra usada!
Rad. — Me parece que su humorismo no es tan bueno como su memoria. Volviendo al tema, conviene recordar que hay veces que se utiliza un amplificador que altera intencionalmente la forma de los dientes de sierra, a fin de transformar en líneas rectas los segmentos de curvas exponenciales.
Cur. — Sí ... ya veo que me apresuré demasiado al pretender que el amplificador de las bases de tiempo era un dispositivo muy simple.
Rad. — Pues en realidad lo es. Lo que pasa es que son múltiples las tareas que debe realizar: amplificar, pasar las armónicas superiores, corregir los dientes de sierra curvados... Y esto no es todo. En el caso de la desviación magnética tiene que entregar también potencia.
Cur. — Ni más ni menos que si fuera una vulgar etapa de salida de un receptor de radio que alimenta un parlante. Por suerte que en el caso de la desviación por campos eléctricos el problema resulta más simple, puesto que el amplificador no necesita suministrar más que tensiones, sin ninguna intensidad y por lo tanto, prácticamente, sin ninguna potencia.
Para acá... para allá...
Rad. — Sí… efectivamente, se trata de un amplificador de tensión. No obstante, el problema no es menos complejo en este caso, ya que es necesario aplicar a los electrodos de desviación, que forman un par, tensiones que sean opuestas en fase; mientras aumenta el potencial de uno de ellos, el del otro debe disminuir, y luego, simultáneamente, ambos deben volver bruscamente a sus valores iniciales, recomenzando en seguida todo el proceso.

Figura 55. —Forma de las tensiones que se aplican a uno de los pares de los electrodos de desviación.
Cur. —Resumiendo, mientras que el electrodo de la derecha empuja el punto para acá, el de la izquierda lo atrae también hacia acá, de manera que sus tensiones colaboran amigablemente. Pero entonces, para obtener estas dos tensiones, sería necesario usar, para cada par de electrodos, un conjunto de dos bases de tiempo sincronizadas y que suministraran tensiones idénticas, aunque de fases opuestas. ¡Vaya una complicación!
Rad. — ¡Por favor, refrésquese un poco el magín, Curiosus! Una sola base bastará para procurar las dos tensiones en oposición de fase. El problema no es nuevo en absoluto. Procure recordar que ya lo examinamos y resolvimos hace tiempo, al hablar del amplificador simétrico, o push-pull. También en ese caso se trataba de aplicar a las rejas de las dos válvulas de la etapa simétrica tensiones idénticas, pero de fase opuesta.
Cur. — Es verdad. Y habíamos encontrado la solución más sencilla, que consistía en emplear un transformador de acoplamiento cuyo arrollamiento secundario incluía una derivación central.
Rad. — Precisamente es lo que podríamos hacer también con el tubo a desviación. eléctrica. El primario del transformador se podría conectar en el circuito anódico de la válvula que amplifica las tensiones de la base de tiempo. Las dos extremidades del arrollamiento secundario, sobre las cuales aparecen las tensiones de fases opuestas, se pueden conectar a los dos electrodos de un, mismo par. En cuanto a la derivación central, se la podría conectar al último ánodo, a fin de no crear una diferencia de potencial entre este ánodo y los electrodos desviadores.

Figura 56. — Circuito, raramente usado, de acoplamiento por transformador entre la válvula amplificadora y los electrodos desviadores. El segundo ánodo A2 está unido a la muy alta tensión.
Rad. — Por supuesto que sí. He aquí el circuito normal, en el cual la primera válvula es la amplificadora, mientras que la segunda sirve solamente para el desfasaje. A uno de los electrodos aplicamos la tensión amplificada, que derivamos directamente del ánodo de la primera válvula. La tensión desfasada a la salida de la segunda válvula se aplica al otro electrodo. Para que la ganancia normal de la segunda válvula no haga superior su tensión de salida a la de la primera válvula, se recurre al potenciómetro P, que sirve para reducir, en la relación necesaria, la tensión que se aplica a su entrada. A través de los condensadores C1 y C2 llegan sólo las componentes alternas de las tensiones diente de sierra a los electrodos desviadores. En cuanto al potencial medio, será igual al del último ánodo del tubo a rayos catódicos, puesto que ambos electrodos desviadores están conectados a él a través de sendas resistencias, R1 y R2.
Curiosus ve la vida color de rosa
Cur. — Todo esto resulta desilusionantemente simple. Parece ser que cuando se conoce bien la radio, la televisión no le reserva a uno mayores sorpresas.
Rad. — No tan ligero... Veamos ahora qué nos dice el examen de los circuitos de desviación magnética. En este caso, la válvula amplificadora debe ser capaz de suministrar una cierta potencia. El campo magnético creado depende, en efecto, tanto de la cantidad de espiras como de la intensidad de la corriente que las recorre.
Cur. — Ya lo sé. Y me di por satisfecho al saber que en la práctica sé expresa la intensidad de un campo magnético mediante el producto de la intensidad de la corriente por la cantidad de espiras. Prefiero hablar de ampere-espiras que de unidades tales como el gauss, maxwell, oersted, etc., que no me dicen nada concreto.
Rad. — Usted sabe que un arrollamiento de 1.000 espiras recorrido por una corriente de 0,12 ampere...
Cur. — ...produce un campo de 0,12 x 1.000 = 120 ampere-espiras.
Rad. — Entonces, podría obtener un campo de la misma intensidad con una bobina de 200 espiras...
Cur.— ...y una corriente de 0,6 ampere. Pero estas cantidades ¿tienen algún sentido especial en televisión?

Figura 57. Circuito que permite aplicar tensiones simétricas a los electrodos desviadores. La válvula V1 sirve para la amplificación y la válvula V2 para la inversión de fase.
Cur. — Si no he comprendido mal, es necesario que el campo magnético pase desde cero hasta 120 ampere-espiras para que el punto recorra la pantalla a lo largo de un diámetro.
Rad. —Ni más ni menos. Dicho de manera más generalizada, es necesario que el campo varíe en un cierto grandor para que el punto realice el trayecto deseado. Es decir, en el caso de un arrollamiento de 1.000 espiras la intensidad de corriente que lo atraviesa ha de aumentar progresivamente hasta 0,12 ampere, y luego volver muy rápidamente a cero, y así sucesivamente.
Cur. — No ha de ser muy difícil. Debe ser cuestión de elegir una válvula de potencia suficiente. Se intercalan los arrollamientos desviadores en su circuito anódico...
Rad. —. . .y la componente continua de la corriente anódica creará un campo permanente tal que el punto será desviado fuera de la pantalla.
Cur. — Pero eso tiene remedio. Por ejemplo, podemos establecer el acoplamiento entre la válvula y las dos bobinas desviado-ras B, por medio de una autoinducción A y una capacidad C; esta última se opondrá al paso de la
componente continua a través de los arrollamientos.Rad. — Me parece muy bien, pero ¿qué hacemos con los fenómenos de autoinducción?
Cur. — No comprendo qué tienen que ver en este asunto.
Reflexiones sobre la autoinducción
Rad. — Nuestras bobinas están constituidas por un total de 1.000 espiras y tendrán una autoinducción que podemos evaluar en 0,15 henry, por ejemplo. Las rápidas variaciones de corrientes darán lugar a la producción de corrientes de autoinducción.
Cur. — Por cierto que no me olvido de su vieja fórmula "autoinducción = contradicción". Cuando varía la corriente que atraviesa un arrollamiento, la autoinducción hace aparecer una corriente inducida que se opone a las variaciones de la corriente inductora. Al aumentar esta última, la corriente inducida va en sentido opuesto. Pero cuando la corriente inductora disminuye, la corriente inducida hace todo lo que puede por mantenerla y para ello va en el mismo sentido.
Rad. — Su excelente memoria me alivia notablemente la tarea. Sólo quiero agregar que la corriente inducida se manifiesta por una tensión que aparece entre los extremos del arrollamiento. Creo que adivinará fácilmente de qué depende el valor de esta tensión.
Cur. — Supongo que será proporcional a la variación de la intensidad de la corriente inductora / y al coeficiente de autoinducción L del arrollamiento.
Rad. — Y así es, efectivamente. Pero también depende de otra cosa más: de la rapidez de la variación de la corriente o, lo que es lo mismo, del tiempo dt que la corriente invierte en variar a partir del valor dI.
Cur. — Evidentemente. Si la variación es muy lenta, sería como si fuera una corriente continua. Pero, en cambio, cuanto más rápidas son las variaciones, más violentamente reacciona la autoinducción. En cierta oportunidad comparó, con justa razón, a la autoinducción con la inercia. Pues la comparación todavía sigue siendo válida. Si tenemos un carro pesado y un caballo que avanza y retrocede con lentitud, no sucederá nada anormal. Pero si el caballo se entretiene en realizar su paseo alternativo a un ritmo acelerado, sucederá que cuando tira el carro rápidamente hacia adelante, el carro tirará al caballo hacia atrás. Y cuando, ya puesto en movimiento, el caballo tiende a retroceder, resultará que el carro lo empujará hacia adelante. El juego puede terminar por ser violento. Al final el equino dejará el pellejo o el carro terminará por deshacerse.

Figura 58. — Acoplamiento por autoinducción A. entre la válvula amplificadora y los arrollamientos- B de desviación magnética. Se le utiliza especialmente para la desviación vertical (imágenes).
En plena aritmética
Rad. — Volvamos a nuestros arrollamientos. Suponiendo que los dientes de sierra de la corriente que los recorre son completamente lineales, se puede decir que la tensión, causada por la autoinducción, será tanto mayor cuanto más breve es la duración t de la variación I de la corriente.
Cur.— Aunque no me gustan mucho las fórmulas, creo que llamando e a la tensión que hace aparecer la autoinducción sobre los extremos del arrollamiento, podremos decir que:
![]()
Rad.— ¡Merece un aplauso! La fórmula es perfectamente correcta. Puede hacer entonces el cálculo de esta tensión para L = 0,15 henry e I = 0,12 A.
Cur.— Muy bien, pero ¿a qué es igual el tiempo t? Oreo que habría que distinguir dos casos: el que corresponde al crecimiento de la corriente, que se puede considerar como una duración relativamente prolongada, y el de su rápida disminución.

Figura 59. — Cada período de corriente de desviación comprende los tiempos t1 de ida y los tiempos t2, notablemente más breves, de retorno.
Rad. — Precisamente. Tomemos, por ejemplo, el caso de la desviación de líneas. Para 25 imágenes exploradas por segundo a razón de 625 líneas, tendremos un total de 15.625 dientes de sierra por segundo. Esto significa que cada uno sólo dura 0.000064 segundo, o sea 64 microsegundos. Además, el tiempo de ida del punto (crecimiento de la corriente) es de 54 microsegundos y el de retorno del punto es de 10 microsegundos. Aquí tiene ahora todos los datos numéricos. Procure no equivocarse.
Cur. — La tensión e1 que aparecerá a la ida será entonces:
![]()
Y la tensión e, que aparecerá a la vuelta del punto será:
![]()
¡Es formidable!
Rad. — Lo más formidable no son los valores de estas sobretensiones, sino el hecho de que no se haya equivocado en los cálculos.
Cur. — Me parece que tiene Ud. razón en llamarlas "sobretensiones". Nunca hubiera creído que variaciones de corriente relativamente pequeñas, por muy rápidas que sean, puedan hacer aparecer tensiones de este orden.
Rad. — Y todavía no es nada, pues que para tubos de diámetros mayores es preciso utilizar corrientes aun más importantes, en cuyo caso las sobretensiones alcanzarán varios millares de volts. Y aun en nuestro caso, las sobretensiones son en realidad todavía más altas, puesto que la verdadera forma de los dientes de sierra origina variaciones de corriente aun más rápidas que en el caso hipotético que hemos considerado hace un momento.
Cur.— Todo esto está muy bien, pero ¿no resultan peligrosas estas tensiones?
Rad. — Las sobretensiones, debidas a variaciones bruscas de corriente en circuitos inductivos, constituyen el más grave peligro que conocemos en electricidad. Son muchas las catástrofes que tienen este fenómeno por origen. Y en el caso de la televisión, resulta que los arrollamientos de desviación están en situación especialmente desventajosa. El poco espacio que deben ocupar no permite arrollar las miles de espiras necesarias con un alambre suficientemente aislado.
Por lo tanto es preciso darse por satisfecho con un conductor deficientemente aislado, que corre el riesgo de no poder resistir las sobretensiones impuestas y de terminar en una hermosa función de fuegos artificiales.
Una buena idea de Curiosus
Cur. — Es una perspectiva bastante triste. ¿No podríamos remediar la situación reduciendo la cantidad de espiras del arrollamiento, aunque haya que aumentar correspondientemente la intensidad para mantener constante el valor de ampere-espiras?
Rad. — Poder …se podría. Pero ¿qué ventaja tendríamos?
Cur. — Si disminuimos 5 veces la cantidad de espiras, la autoinducción disminuirá 25 veces. Por lo tanto, y a pesar del hecho de que hay que aumentar la intensidad 5 veces, todavía tendremos que el valor de las sobretensiones disminuirá en definitiva también 5 veces. Además se podrán usar alambres mejor aislados, puesto que sólo quedarán 200 espiras para alojar en el mismo espacio disponible.
Rad. — Perfectamente razonado, Curiosus. Es indudable que está hoy en su día.
Cur. — No obstante alcanzo a ver una dificultad. Habiendo reducido 5 veces la cantidad de espiras, deberemos aumentar en la misma proporción la intensidad de la corriente. Esto nos lleva a una intensidad de 0,12 x 5 = 0,6 ampere. Sólo Dios sabe qué tipo de válvula habría que elegir para obtener tamaña intensidad de corriente en su circuito anódico.
Rad. — Existe un medio muy simple para lograrlo. Puesto que tenemos ahora 5 veces menos espiras y una autoinducción 25 veces menor, aplicando a sus arrollamientos una tensión 5 veces menor obtendrá todavía una corriente 5 veces mayor.
Cur. — ¡Eh, eh! Esto embrolla mis ideas.
Rad. — Hay que reflexionar un poco, Curiosus. Tiene ahora un arrollamiento. cuya reactancia inductiva, que se opone al paso de la corriente variable, es 25 veces menor. Por lo tanto, para igual tensión aplicada a sus extremos, obtendrá una corriente 25 veces más intensa, lo cual es demasiado. Reduzcamos entonces 5 veces la tensión y tendremos la corriente deseada.

Figura 60. — Acoplamiento a transformador T, que se emplea especialmente para la desviación horizontal (líneas)
Cur. — ¡Ahora comprendo! Pero ¿cómo reducir la tensión?
Rad. — ¿Por casualidad no oyó hablar nunca de esa extraña bestia que llamamos transformador?
Cur. — ¡Oh, perdón! Me había olvidado de este viejo conocido. Es evidente que la solución ideal la ofrece un transformador reductor. De esta manera podemos tener en su secundario una tensión varias veces menor con una intensidad tantas veces mayor.
Rad. — Este acoplamiento a transformador se emplea sobre todo para la desviación de líneas. En cuanto se refiere a la desviación en sentido vertical (imágenes), se emplea también un acoplamiento inductivo; aunque a veces se llega a reemplazar la autoinducción A por una simple resistencia.
Otros crímenes de las sobretensiones
Cur. — ¡Cómo! ¿Acaso no son de temer los mismos efectos de las sobretensiones en el caso de la desviación vertical?
Rad. — Naturalmente que no. Y esto por dos razones. Por una parte se necesita una variación un poco menor del campo magnético que en el caso de las líneas, puesto que las imágenes suelen ser más anchas que altas, de manera que el trayecto recorrido por el punto en el sentido vertical es más corto que su desplazamiento horizontal.
Cur. — No creo que la diferencia de los efectos sea notable.
Rad. — Ciertamente. Pero la razón segunda y principal de que las sobre-tensiones sean notablemente menores, es que la velocidad de las variaciones de corriente es también considerablemente menor. Mientras la base de tiempo de las líneas debe producir 625 dientes de sierra, la de las imágenes sólo producen 2. Con esto creo que basta para que comprenda que la desviación en sentido vertical requiere considerablemente menos precauciones. Pero, por desgracia, las sobretensiones de la desviación horizontal vienen a complicarlo todo, incluso el funcionamiento de la amplificadora.
Cur. — No veo cómo.
Rad. — Pues debería ver que se superponen a la tensión anódica, en ciertos momentos en fase y en otros en oposición de fase. Esto es válido cualquiera sea el circuito de salida elegido. Las sobretensiones pasan a través del condensador C en el caso del acoplamiento por autoinducción, mientras que en el caso del circuito a transformador se forman sobre su primario. ¿Podría decirme en qué sentido?
Cur. — En el momento en que aumenta la corriente, es decir, durante la ida del punto, la corriente de autoinducción va en el sentido inverso al de la corriente anódica inductora, para oponerse a su crecimiento. Por consiguiente, la afluencia de electrones sobre el ánodo disminuye correspondientemente su tensión positiva. En nuestro ejemplo, la sobretensión es de 330 volts. Por lo tanto, para que quede sobre el ánodo una tensión conveniente, por ejemplo 100 V, es preciso que la alta tensión tenga un valor, por lo menos, de 430 V.
Rad. — El razonamiento es correcto. Veamos ahora el momento en que retorna el punto.
Cur. — Tendremos ahora una brusca disminución de la corriente anódica. La autoinducción tiende a oponerse y para ello suscita una fuerte corriente del mismo sentido, que quita electrones del ánodo haciéndolo más positivo. Por lo tanto, la sobretensión que aparece durante el retorno del punto se suma a la tensión anódica. En nuestro caso tenemos que la sobretensión de 1.800 volts y los 430 volts de la alimentación normal darán sobre el ánodo un total de 2.230 volts.
Rad. — Una tensión tan considerable entre el ánodo y el cátodo de la amplificadora requiere el uso de una válvula qué tenga un ánodo bien aislado. De preferencia se utilizan válvulas que tengan la salida o contacto de ánodo en la parte superior de la ampolla.
Cur. — Me pregunto cómo será el funcionamiento de la amplificadora con esas variaciones tan notables de su tensión anódica. Es como para destrozar los nervios de la válvula mejor templada.
Rad. — En realidad no son muy graves las deformaciones resultantes, con la condición de usar válvulas cuya corriente anódica varíe poco cuando su tensión anódica sufra variaciones importantes.
Cur. — Es decir, válvulas que tengan una resistencia interna elevada, ya que ésta, por definición, es la relación de una variación de la tensión anódica y la variación correspondiente de la corriente anódica.
Rad. — Está visto que hoy no dejará de darme sorpresas. ¿Qué comió en el almuerzo?
Cur. — Una caja entera de sardinas.
Rad. ¡Ahora se explica todo! El pescado tiene mucho fósforo. Y bien,
puesto que su cerebro está tan bien nutrido, ¿quiere decirme cuáles son las válvulas que poseen una alta resistencia interna?
Cur. — ¡Los pentodos, pues! Resumiendo, y siempre que no haya comprendido mal, se emplea, de preferencia, para la desviación de líneas, una válvula amplificadora pentodo conectada a los arrollamientos desviadores a través de un transformador reductor, con el conjunto bien aislado a causa de las detestables sobretensiones.
Rad. — Por favor, no hable demasiado mal de ellas. Ya verá, más adelante, que se las aprovecha de una manera muy ingeniosa para obtener la muy alta tensión con que se alimenta el último ánodo de las válvulas catódicas.
Cur. — He aquí un vicio que se convierte en virtud.
Rad. — Siendo considerablemente menos virulentas las dichas sobretensiones en el caso de la desviación de imágenes, se podrá usar perfectamente para este trabajo un simple tríodo acoplado por autoinducción o a resistencia.
Oscilaciones amortiguadas
Cur.—No sé si lo que voy a decir es una barbaridad, pero es algo que me tiene atónito. Es el hecho de que la corriente pueda variar con tal rapidez, como la que corresponde al caso del retorno de líneas, en un circuito tan lleno de autoinducción.
Rad.— Su duda es razonable. Ud. sabe que pagamos esta variación brusca a cambio de la fuerte sobretensión resultante. Y lo hacemos posible formando nuestro circuito de manera que esté muy débilmente amortiguado. En realidad, es un verdadero circuito oscilante el que tenemos aquí, con su autoinducción, su capacidad y su resistencia.
Cur. — ¡Pero hasta ahora no veo ni resistencias ni condensadores!
Rad. — Aunque no se los haya dibujado, no están menos presentes estos elementos invisibles. ¿Acaso puede imaginarse la existencia de arrollamientos desprovistos de resistencia y de capacidad distribuida?
Cur. — Le ruego que pase por alto mi olvido. Reconozco que tanto los arrollamientos desviadores propiamente dichos, como los arrollamientos del transformador, tienen ambos una resistencia y una capacidad distribuida.
Rad. — Si la resistencia no es demasiado elevada, estaremos en presencia de un verdadero circuito oscilante. Y el rápido paso de los electrones durante el retorno del punto se verá considerablemente facilitado, puesto que tendrá lugar como parte de la oscilación del circuito.
Cur.— Me parece muy bien, pero ¿ se detendrá de inmediato la oscilación?
Rad. — Lamentablemente no. Ese es el reverso
de la medalla. Una vez puestos en movimiento los electrones en un circuito oscilante, sólo se detienen después de varias oscilaciones que son cada vez más débiles, a la manera de un péndulo que recibe un solo impulso inicial.
Cur. — ¿Y qué resulta en la práctica de todo esto?
Rad.— Nada de bueno. El diente de sierra se enriquecerá con una pequeña sinusoide parásita que, al finalizar el retorno, afectará el comienzo de la ida siguiente. El punto, en lugar de lanzarse desde el borde izquierdo de la imagen en dirección hacia el borde opuesto, en un solo movimiento y con velocidad uniforme, emprenderá a su partida una especie de vacilación, o paso de vals: tres pasos a la derecha; dos a la izquierda, un paso y medio a la derecha, uno a la izquierda, etc. Por último se decide y se lanza, de un solo movimiento, hacia la derecha. Estas pequeñas idas y venidas se traducen en la pantalla en la forma de franjas verticales que producen un efecto de lo más lamentable.
Cur. —Espero que me dirá ahora cuál es el remedio que debemos aplicar contra estas oscilaciones parásitas.
Rad. — Pues el mismo que aplicamos en radio, en el caso de oscilaciones parásitas: introducir una amortiguación. Es decir, absorber suficiente energía para que el circuito, aun quedando siempre al límite del estado de oscilación, no pueda seguir entreteniendo las oscilaciones parásitas.

Figura 61. — Oscilaciones parásitas que vienen a deformar las corrientes de desviación.
Cur. — Supongo que encargaremos este trabajo de absorción de energía a una resistencia conectada en derivación con los arrollamientos desviadores.
Rad. — Ese es, en efecto, el método más simple y más económico. Reduciendo progresivamente el valor de esta resistencia, se la hará recorrer por una corriente cada vez más intensa. De esta manera se podrá determinar el valor justamente suficiente para amortiguar el circuito y ahogar las oscilaciones parásitas.
Cur. — Es una lástima, sin embargo, que la resistencia absorba energía durante todo el ciclo. Sería más elegante un conmutador muy rápido, que la conectara en el momento propicio para ahogar las oscilaciones parásitas, pero que la desconectara durante el retorno del punto, para que el circuito se encuentre completamente desamortiguado en ese momento y pueda tener lugar fácilmente el retorno.

Figura 62. —El diodo D en serie con la resistencia R permite amortiguar el circuito oscilante en el momento oportuno, para impedir la generación de oscilaciones parásitas.
Rad. — Nada más fácil. Basta agregar a la resistencia amortiguadora un diodo conectado en el sentido apropiado; es decir, de manera que no conduzca durante las alternancias positivas de la corriente, sino durante las alternancias negativas. De esta manera, el efecto de absorción se ejercerá al finalizar el retorno y al comenzar la ida, o sea durante la fase "peligrosa" del funcionamiento.

Figura 63. — Usando para la amortiguación una simple resistencia, la oscilación tendría la pendiente que se indica en líneas de puntos. Pero, gracias al efecto retardador de la polarización que la carga de forma sobre R, el efecto de amortiguamiento intervendrá para las amplitudes superiores.
Cur. — Me parece realmente ingenioso este diodo de absorción. Pero entonces ¿para qué sirven la resistencia y el condensador en derivación con ella, que conectó en serie con el diodo?
Rad. — Durante cada paso de la corriente; el condensador se carga y, al descargarse a través de la resistencia, mantendrá una leve polarización negativa sobre la placa del diodo. De esta manera sólo dejará pasar la corriente cuando la tensión sobre el arrollamiento sobrepasa el valor de esta polarización. Gracias a este retardo artificial, el circuito quedará más tiempo desamortiguado. Esto permite que la oscilación de retorno tenga más alcance en el sentido de los valores negativos, de manera de asegurar un barrido de amplitud superior. Se logra así utilizar con mejor rendimiento la energía disponible.
Cur. — Yo, en cambio, siento que el rendimiento de mi cerebro comienza a disminuir, debido a que está amortiguado por todas las nociones que tuvo que absorber -durante el día de hoy sin oponerles ninguna impedancia.
NOVENA CONVERSACIÓN
DEL LADO DEL EMISOR
Abandonando por el momento los aspectos de la recepción, Radiol y Curiosus estudiarán aquí cómo se opera, en la emisión, la conversión de las imágenes en señales de imagen. Existen numerosos modelos de cámaras de toma que se utilizan con esta finalidad. En lugar de hacer alarde de erudición examinándolos todos, Radiol se limitará a examinar los modelos más característicos de las cámaras actuales. De modo que se tratarán los siguientes temas:En el reino de los microsegundos
- Tiempo de iluminación del elemento fotoeléctrico
- Procedimiento de iluminación permanente y conmutación
- Acumulación de cargas – Iconoscopio
- Mosaico fotosensible
- Conmutador electrónico
- Emisión secundaria
- Supericonoscopio
- Orticón de imagen
- Multiplicadores electrónicos
- Tomas en infrarrojo.
Curiosus. — ¿Puedo solicitarle un favor?
Radiol. — Claro que sí, mi amigo.
Cur. — Tengo el estómago lleno de bases de tiempo y de todas las cuestiones de la desviación. ¿No le parece que llegó el momento de cambiar el tema de la conversación?
Rad. — Esa era, precisamente, mi intención. Hemos despejado el terreno para poder abordar de lleno las cuestiones esenciales de la televisión. Pero para ello era preciso explicarle primeramente de qué manera se realizaba el barrido de las imágenes, tanto en la emisión como en la recepción.
Cur. — Espero que podamos abordar ahora el estudio de los receptores, puesto que estoy deseando desesperadamente armar uno para mi uso particular. Hasta he comprado una parte del material indispensable: 10 m de cable de conexiones...
Rad. — Desearía que el resto no le costara más caro... Pero ¿no le agradaría, antes de lanzarse de lleno en la recepción, examinar rápidamente qué es lo que pasa del lado del emisor?Cur. — Por haberlo leído en una revista, sé que los estudios de televisión están iluminados con proyectores de tal potencia, que los actores sufren insolaciones y quemaduras de la piel.
Rad. — Me parece que su revista es un poco antigua. Eso era cierto en los comienzos de las emisiones de televisión. Pero las cámaras de toma actuales son tan sensibles como el ojo humano, de manera que ya no es necesaria la iluminación excesiva.
Cur. — ¿Acaso se ha logrado elevar hasta ese punto la sensibilidad de las células fotoeléctricas?
Rad. — En realidad en ese terreno se han realizado pocos progresos. En cambio, se aprendió a aprovechar mejor las células existentes. En lugar de iluminarlas solamente durante cortos instantes...
Cur. — ¿Cómo es eso?
Rad. — No se olvide del procedimiento mecánico de emisión que le expuse en nuestra segunda conversación. En ese caso, nuestra célula fotoeléctrica recibía en cada instante solamente la luz proveniente de un elemento de la imagen, que deja pasar la abertura del disco que desfila ante la célula. Por lo tanto, si con este procedimiento se realizara un barrido a razón de 625 líneas, cada elemento de la imagen proyectaría su luz, a cada exploración, durante unos 0,10 microsegundos, solamente.
Cur. — Ciertamente no es mucho. Explorando a razón de 25 imágenes por segundo, representa únicamente 2,5 microsegundos de aprovechamiento de la luz de cada elemento durante la duración de un segundo.
Rad. — Por lo tanto podrá comprender fácilmente que, por lo menos en teoría, un sistema que permita usar esta luz sin interrupción resultará ser tantas veces más sensible cuantas veces 2,5 microsegundos estén contenidos en un segundo.Cur. — Si espera con esto hacerme cometer un error de cálculo va a sufrir una desilusión. Un segundo contiene un millón de microsegundos. Dividiendo por 2,5, obtengo un aumento de sensibilidad de 400.000 veces.
Rad. — En la práctica no se obtiene una relación tan alta. No obstante el aumento de la sensibilidad es todavía de 40.000 veces.
Cur. — De cualquier manera no. es nada despreciable. Pero ¿cómo logra que cada uno de los elementos de la imagen ilumine constantemente la célula?
Una entre un millón
Rad. —No uso una célula, sino millones de células. Y cada elemento de la imagen ilumina todo un grupo.
Cur. — ¿Se burla de mí?
Rad. — ¡En absoluto! A- su debido tiempo se convencerá que no exagero y que esos millones de células están lejos de representar una cantidad demasiado grande. Pero antes de considerar semejante cantidad, tomemos una sola y examinemos su funcionamiento. Su cátodo fotosensible recibe permanentemente la luz. Según la magnitud de la iluminación, emite una cantidad más o menos grande de electrones que son atraídos por el ánodo, que se mantiene a un potencial positivo. De esta manera, la armadura superior del condensador C se carga...
Cur. — Más o menos positivamente, puesto que el cátodo ha perdido electrones que son cargas negativas.
Rad. — El conmutador rotativo K conecta el cátodo al polo negativo de la alta tensión a razón de 25 veces por segundo y durante un intervalo de tiempo muy breve. ¿Qué pasará ahora?
Cur. — Me parece que la fuente de alta tensión suministrará entonces una corriente destinada a reponer en la armadura superior del condensador C los electrones que le faltan.
Rad. —Exacto. Por lo tanto habrá una circulación de electrones que, partiendo del polo negativo de la fuente de tensión, y a través del conmutador K, alcanzará el condensador C, neutralizando la carga positiva de su armadura superior y de esta manera rechazará de la armadura inferior los electrones que se encuentran en exceso en la misma y que fueron atraídos a ella por la carga positiva de la otra armadura. Estos electrones atravesarán la resistencia R para alcanzar el polo positivo de la fuente de alta tensión.

Figura 64. — He aquí de qué manera podemos transmitir las variaciones de luminosidad de uno de los elementos de la imagen.
Cur. — Veo muy bien la continuación de su razonamiento. La corriente será más o menos intensa, según la iluminación incidente sobre la célula. Creará una caída de tensión sobre la resistencia R, de manera que, conectando su extremo a la reja de una válvula amplificadora, podremos amplificar las tensiones proporcionalmente a la iluminación. Pero esta reja ¿no se encuentra a un potencial positivo elevado?
Rad. — Con respecto a la fuente S1 usada para la célula fotoeléctrica, sí lo está. Pero no con respecto a la fuente S2 que sirve, precisamente, para alimentar la amplificadora. Tanto el cátodo como el retorno de reja de la amplificadora están unidos ambos al polo negativo de esta última fuente, lo cual es perfectamente normal.
Cur. — Estamos de acuerdo ahora. Pero lo que no alcanzo a ver con tanta claridad es la manera en que captaremos las imágenes con su célula.
¿Millones de células? ¡Imposible!
Rad. — Imagínese una superficie enteramente recubierta de células semejantes a la que hemos examinado. Supongamos que sus cátodos están todos unidos a contactos fijos sucesivos recorridos por el conmutador K a razón de 25 veces por segundo. Admitamos también que cada uno de los cátodos está conectado a un condensador C, cuyas armaduras opuestas están todas conectadas al punto M de una sola y única resistencia E y al mismo tiempo a la reja de la válvula de entrada de un amplificador. Si proyectamos ahora la imagen sobre el conjunto de todas estas células...
Cur. — .el sistema funcionará perfectamente. En efecto, en cada instante determinada, se encontrará en el punto M una tensión cuyo valor será proporcional a la iluminación de la célula que el conmutador E habrá puesto en circuito en ese momento.
Rad. — Veo que ha comprendido. Y también se habrá dado cuenta que la luz actúa sobre todas las células durante todo el tiempo, de manera que las tensiones que se obtienen son el resultado de la acumulación de las cargas durante los intervalos entre dos descargas. Es precisamente este efecto de acumulación el que determina la elevada sensibilidad de nuestro dispositivo.
Cur. — ¡Pero esto es irrealizable! Razonablemente no puede pretenderse la conexión en batería de más de un cuarto de millón de células, puesto que esta sería la cantidad necesaria para un análisis de 625 líneas. Y es aún más inconcebible un conmutador que, en 1/25 de segundo, pueda recorrer más de un cuarto de millón de contactos. Ud. sabe perfectamente que todo eso es totalmente imposible.
¡No hay nada imposible!
Rad. — Y sin embargo, todo eso se ha realizado perfectamente en el iconoscopio. El corazón de este notable dispositivo está formado por el mosaico fotosensible. Este tiene por soporte una delgada placa de mica. Sobre esta placa se ha depositado una leve capa de plata. Luego, calentándola, se hace cuartear esta capa, de manera que la plata se reparta en finas gotitas aisladas entre sí. Sobre estas gotitas se forman superficies fotosensibles depositando vapores de cesio.
Cur. — Conocía las pinturas "craqueadas" que permiten lograr una hermosa terminación de los gabinetes de instrumentos de medición y de amplificadores. En cambio, la plata "craqueada" es para mí una novedad. ¡De modo que así obtiene sus millones de células!
Rad. — ¡Y claro! O, mejor dicho, así obtenemos su parte esencial: sus cátodos. Los electrones emitidos bajo la acción de la luz son atraídos en cambio por un solo ánodo, común a todos esos cátodos.
Cur. — ¿Y los condensadores individuales para cada una de las células?...
Rad. - Este problema fue resuelto de una manera muy ingeniosa: basta metalizar la otra cara de la hoja de mica para que cada cátodo forme, con esta armadura común, el condensador individual de cada célula. Podrá comprender, espero, que no es necesaria una regularidad absoluta de los cátodos, ya que son varias las gotitas que quedan comprendidas dentro de la superficie de un solo elemento de imagen y, por otra parte, las capacidades de los condensadores individuales son, en principio, proporcionales a las superficies de sus cátodos.

Figura 65. — Composición de un iconoscopio. Distribución de los elementos fotosensibles del mosaico (en realidad son considerablemente más grandes las dimensiones del punto con relación a las gotitas del mosaico). Corte a través de la placa de señal.
Rad. — No tiene ningún mérito que lo haya adivinado, puesto que me vio dibujar el esquema del iconoscopio.
Cur. — Su ampolla tiene una forma bastante curiosa.
Rad. — Esta forma es necesaria, puesto que el mosaico fotoeléctrico debe ser sometido al mismo tiempo a la acción de la luz y al barrido mediante el haz electrónico. Es necesario que una de las paredes de la ampolla sea rigurosamente plana para que un objetivo pueda formar sobre el mosaico la imagen de la escena que se desea transmitir. Por otra parte, el "cañón electrónico", es decir, el conjunto de los electrodos que sirven para formar el delgado haz electrónico; está dispuesto en un tubo que forma, con el plano del mosaico, un ángulo de 45°. De paso le hago notar que el segundo ánodo, A, está constituido, simplemente, por un depósito metálico que recubre una parte de la pared interior de la ampolla.
Cur. — Veo que para la concentración del punto se usan campos eléctricos, mientras que para la desviación se emplean campos magnéticos.
Rad. — También se hubiera podido hacer al revés. No es allí donde se encuentran las características esenciales del iconoscopio. Lo que interesa tomar especialmente en consideración es el hecho de que todas las células elementales del mosaico son sometidas constantemente a la iluminación por los rayos luminosos que emanan de los puntos correspondientes de la imagen. Esto quiere decir que se forman cargas, sin solución de continuidad, gracias a la emisión de electrones bajo la acción de la luz.
Cur. — ¿Y qué sucede con estos electrones?
Rad. — Son atraídos por el ánodo A2. En cuanto se refiere a las cargas positivas acumuladas por el mosaico, forman una verdadera "imagen electrónica". Al barrerla, el haz electrónico, una vez por exploración de cada imagen, o sea cada 1/25 de segundo, viene a neutralizar la carga de cada elemento (abarcando todo un grupo de células). Estas descargas originan una corriente que atraviesa la
resistencia R y produce entre sus extremos una tensión.Cur. —Y esta tensión dependerá de la iluminación del elemento de imagen que se está analizando. Me parece que he comprendido perfectamente el funcionamiento de su iconoscopio, que, en el fondo, es muy simple.
El arte de aprovechar los defectos
Rad. — Sin embargo, es bastante complicado, puesto que, en la práctica, el fenómeno de la emisión secundaria viene a complicar la aparente simplicidad que termina de alabar.
Cur. — Me parece recordar que hemos hablado de la emisión secundaria al estudiar los tetrodos. En esa oportunidad vimos que los electrones, al alcanzar el ánodo con una velocidad considerable, arrancan varios otros, una buena cantidad de los cuales es atraída por la reja pantalla. Lo que llamamos emisión secundaria es precisamente este desprendimiento de varios electrones bajo los efectos del choque producido por un electrón primario.
Rad. — ¡Está visto que su memoria es verdaderamente infalible! En el iconoscopio, el mosaico sufre un bombardeo de electrones proyectados con gran velocidad, los cuales arrancan numerosos otros electrones secundarios. Una parte de estos electrones es atraída por el segundo ánodo. Otros, en cambio, vuelven a caer sobre el mosaico en forma de lluvia, haciéndolo levemente negativo. Le hago notar este fenómeno para que vea que si bien, en primera aproximación, las cosas pasan de la manera en que las hemos estudiado, el funcionamiento es en realidad notablemente más complejo.
Cur. — Una vez me dijo Ud. que la suprema habilidad en la vida consiste en convertir en virtudes los vicios y los defectos de las gentes y de las cosas. No sé por qué me asalta ahora la idea de que esta emisión secundaria podría dar lugar a aplicaciones muy interesantes. Ya que un solo electrón es capaz de provocar el desprendimiento de varios otros, se debería poder aprovechar este fenómeno para obtener efectos de amplificación.
Rad. — ¡Decididamente, mi pobre amigo, ha llegado demasiado tarde a este valle de lágrimas! De haber nacido un siglo antes, hubiera seguramente eclipsado la gloria de Edison.
Cur. Y hoy, en cambio, cuando, por casualidad, mis ideas alcanzan algún mérito, resulta que ya me las han robado con antelación. ¿De modo que verdaderamente se utiliza esta emisión secundaria para la amplificación?
Rad. — Por cierto que sí. Así se puede perfeccionar el iconoscopio, separando las funciones de foto-emisión y de emisión secundaria,
Cur. ¿Y cómo se hizo eso?
Rad. — En el supericonoscopio (en algunos países lo llaman también "superemitrón"), se proyecta la imagen sobre una superficie fotosensible ininterrumpida, formada por una capa muy delgada (y por ello semitransparente) de plata depositada sobre una hoja de .mica y sensibilizada a la luz mediante una película de cesio.
Cur. — ¿No se recurre entonces al "craqueado" para formar un mosaico?
Rad. — En este caso no. El fotocátodo del supericonoscopio difiere del mosaico de iconoscopio común por el hecho de que no comprende las soluciones de continuidad que caracterizan a este último. De esta manera se obtiene el aprovechamiento de la superficie iluminada íntegra y se logra una mejor sensibilidad.
Cur. — Sin embargo, veo en su dibujo, hacia la derecha en el tubo y frente al fotocátodo, un mosaico que parece hermano del mosaico del iconoscopio.
Rad. — Puede ser, pero no pasa de ser una semejanza engañadora, puesto que este mosaico no es sensible, en este caso, a la luz, sino a los rayos electrónicos. Dicho en términos menos difíciles, tenemos un mosaico capaz de producir una fuerte emisión secundaria bajo los efectos de los choques de los electrones.

Figura 66. — Composición del supericonoscopio.
Cur. — Supongo que no pretenderá decirme que son los electrones emitidos por el fotocátodo los que van a bombardear el mosaico.
Rad. — Pues ésa era mi intención. Observe que el segundo ánodo A2 está constituido también aquí por un revestimiento metálico de -las paredes interiores de la ampolla sobre una parte de su superficie. Esto significa que los electrones que los rayos luminosos hacen emitir al fotocátodo serán atraídos por este segundo ánodo. Pero un arrollamiento de concentración, que forma un verdadero lente magnético, les impide arrojarse en brazos de este ánodo. Por lo tanto, su potencial positivo sólo sirve para acelerar el movimiento de los electrones que, - debidamente orientados por el campo magnético, van a precipitarse sobre el mosaico en el orden debido.
Cur. — ¿Qué quiere decir "en el orden debido"?
Rad. — Ya le mencioné la imagen eléctrica formada por el conjunto de los electrones arrancados de la superficie fotosensible y cuya distribución traduce fielmente las iluminaciones de los elementos correspondientes. Pues bien; esta "imagen electrónica," se proyecta sobre el mosaico de la misma manera que en la cámara oscura de un aparato fotográfico, la imagen se proyecta sobre el vidrio deslustrado.
Cur. — Los técnicos de la televisión no descuidan nada. Veo lo que pasa ahora. Cada electrón del fotocátodo, al incidir sobre los gránulos del mosaico, produce el desprendimiento de varios electrones secundarios- que caen sobre el segundo ánodo. Y el haz explorador que emana del cañón electrónico deberá neutralizar cargas positivas considerablemente más importantes que en el caso del iconoscopio común, ya que, en el caso presente, la emisión secundaria habrá producido una milagrosa multiplicación.
Rad. — Mi querido amigo, ha trazado perfectamente las bases esenciales del funcionamiento de este excelente dispositivo, que es considerablemente más sensible que el iconoscopio común.
Un tubo de forma sencilla...
Cur. — Supongo que, con su audacia habitual, me irá a anunciar ahora que ya no se lo usa más.
Rad. — Se equivoca, amigo. Se utiliza concurrentemente con otros varios modelos de cámaras electrónicas que resultaría fastidioso examinar en detalle. Sin embargo, hay una que merece toda nuestra -atención. Se trata del "orticón de imagen" que, en virtud de su elevada sensibilidad, es el tubo de toma- de imágenes más difundido en la actualidad.
Cur. — Por ahora alcanzo a ver que la ampolla de este tubo tiene una forma menos extraordinaria que la de loe diversos tipos de iconoscopios.
Rad. —En efecto. Esta es una de las ventajas de este tipo de tubo, ya que el barrido se efectúa mediante un haz electrónico que es perpendicular a la superficie explorada, lo cual resulta más racional que el empleo de un haz oblicuo.
Cur. Vea que también en este caso, detrás de la pared frontal del tubo, hay un fotocátodo análogo al del supericonoscopio.
Rad. —Exacto. Y se lo mantiene a un potencial de —600 volts con relación al "blanco". Este está constituido por una placa de vidrio muy, pero muy delgada.
Cur. — ¿Por ejemplo tan delgada como el papel de un cigarrillo?
Rad. — Mucho más delgada aún. 2.000 placas yuxtapuestas de este vidrio alcanzarían a dar un espesor de apenas 1 centímetro.
Cur. — ¿Y por qué es necesario usar un vidrio de espesor tan extraordinariamente pequeño?
...pero de funcionamiento muy complicado
Rad. — Para que las cargas que se forman sobre estas caras puedan, atravesando el vidrio, neutralizarse en un tiempo igual al intervalo comprendido entre dos exploraciones sucesivas, es decir, en 1/25 de segundo.
Cur. — ¿Y de dónde vienen estas cargas?
Rad. — Si no me interrumpe a cada instante, puede que llegue a satisfacer su curiosidad. Puesto que el blanco se encuentra a un potencial que es superior en 600 volts al del fotocátodo, atrae los electrones emitidos por este último bajo la acción de la luz.
Esto quiere decir que toda la imagen eléctrica se proyecta sobre el blanco. Los electrones se mantienen en el orden debido por la acción del campo del arrollamiento concentrador. Al incidir sobre el blanco, los electrones producen el desprendimiento de numerosos electrones secundarios que son captados por una pantalla situada a sólo 1/20 de milímetro del blanco y conectada a un potencial de 1 V con relación a este Último. La pantalla está constituida por un enrejado de mallas muy finas, y por lo tanto no alcanza a detener a los electrones rápidos que se precipitan sobre el blanco desde el fotocátodo.
Cur. — De manera, que si no he comprendido mal, se forman cargas positivas sobre la cara izquierda, que son proporcionales a las iluminaciones de los puntos correspondientes.
Rad. — Exactamente. Estas cargas atraviesan lentamente el vidrio para ser neutralizadas por las cargas negativas que, sobre la otra cara, han sido depositadas bajo la forma de electrones aportados por el haz electrónico de barrido. En este caso nos hallamos en presencia de un tubo "a electrones lentos". Podrá observar, en efecto, que los electrones emitidos por el cátodo son acelerados en forma solamente moderada por el primer ánodo, el cual se mantiene a 220 V. Un segundo ánodo, menos positivo que el primero, es un electrodo anular que, en las proximidades del blanco y conectado al potencial nulo del cátodo, no hace más que frenar la corriente de electrones. Esto quiere decir que, al final de cuentas, los electrones terminan por caer sobre el blanco con una velocidad casi nula.
Cur. — Más o menos como esas balas perdidas que, al venir de una distancia demasiado grande, no hacen más que rasguñar a los combatientes y sólo basta el espesor de una simple tela del vestido para detenerlas.
Rad. — De esta suerte se evita toda formación de emisión secundaria sobre la cara derecha del blanco. El haz sólo deposita la cantidad necesaria de electrones para neutralizar las cargas positivas.
Cur. — Pero el haz trae muchos más. ¿Qué pasa con los restantes?
Rad. — Emprenden tristemente el camino de regreso, como los candidatos rechazados en un examen. Las tensiones crecientes de los ánodos les comunican una aceleración. Y así estos electrones terminan por chocar a velocidad conveniente contra el primer blanco de un multiplicador electrónico.
Cur. — ¿A qué le da Ud. este nombre?
Carreras de caballos
Rad. —Es un dispositivo que hubiera podido inventar fácilmente, pero, por desgracia suya, ya otros lo han descubierto antes de que viera Ud. la luz del día.
Cur. — ¡Siempre la misma historia..., pero no importa, ya me estoy resignando! Antes de hablar de este multiplicador me gustaría resumir, para mi propio gobierno, lo que acaba de explicarme sobre el orticón de imagen. En cierta medida recuerda al supericonoscopio. Como este último, comprende un fotocátodo ininterrumpido cuya imagen se transporta sobre un blanco donde el efecto de emisión secundaria determina un considerable crecimiento de las cargas. Estas se neutralizan mediante el haz de barrido, que cede la cantidad necesaria de electrones para este fin. Los que quedan retornan al multiplicador electrónico. No entiendo bien este mecanismo.
Rad. — Supongo que nunca habrá jugado a las carreras, ¿verdad?
Cur. — No... Pero no veo la relación...

Figura 67. — Corte longitudinal de un orticón de imagen. En los círculos se indican las tensiones de los diferentes electrodos.
Rad. — Antes espero que mi ejemplo no le incite de ninguna manera a librarse a esta funesta manía en la cual se termina siempre por perder el tiempo y el dinero. Hecha esta exhortación, supongamos que llega al hipódromo con. 10 pesos en el bolsillo y que apuesta esta suma a un caballo que gana la primera carrera, haciéndole ganar 50 pesos. En vez de escuchar la voz de la razón y escapar de ese lugar de perdición, persevera en su error y apuesta el total de los 50 pesos a un caballo que también llega primero en la segunda carrera, dándole 250 pesos. Esto hará que ninguna fuerza del mundo logre evitar que apueste esa fortuna a otro caballo, que en la tercera carrera también gana y le reporta 1.250 pesos. Y así, al término de la quinta carrera, y habiendo desobedecido, la voz de la conciencia y pisoteado los principios fundamentales de la moral, abandonará el hipódromo con la enorme suma de 31.250 pesos en su bolsillo.

Figura 68. — Esquema de un multiplicador electrónico, que comprende cinco ánodos sometidos a potenciales crecientes.
"Yo (señalándose el pecho)... querer... beber" (haciendo acción de beber). Y el negrito le responde en correctísimo castellano: "Si el caballero se digna seguirme, tendré el honor de ofrecerle toda la que desee tomar". Y antes que me interrogue qué quiero dar a entender, me apresuro a preguntarle: ¿cree acaso que ignoro lo que son las progresiones geométricas?Rad. —No se dé por ofendido. Le conté esa historia inverosímil para facilitarle la comprensión del funcionamiento de un multiplicador electrónico. Este se compone de varios blancos que están conectados a respectivos potenciales progresivamente crecientes. Un electrón que cae sobre el primer blanco puede desprender, por ejemplo, cinco otros electrones secundarios. Atraídos éstos por el potencial más alto del blanco siguiente, chocan contra él desprendiendo 5 X 5 = 25 electrones secundarios. Este fenómeno se reproduce sobre cada nuevo blanco. Esto quiere decir que por una corriente electrónica muy débil a la entrada, obtendremos una intensidad considerable a la salida del multiplicador electrónico.
Cur. — ¿Y es, un dispositivo de esta clase el que está dispuesto alrededor del cátodo del orticón de imagen?
Rad. — Precisamente. Por lo general comprende 5 etapas. El último blanco se lleva a 1.500 volts, aproximadamente. Las tensiones intermedias se obtienen mediante un divisor de tensión de resistencia incorporado en el tubo.
Cur. — Supongo que teniendo esa ganancia prodigiosa, este tubo de toma de imágenes ha de caracterizarse por una sensibilidad extrema.
Rad. — Eso es precisamente lo que pasa. Con el orticón de imagen puede bastar la luz de una sola vela para iluminar un objeto a televisar. Si se usan luces más intensas se puede diafragmar el objetivo para aumentar la profundidad del campo de nitidez, sin que la imagen restituida resulte oscura.
Cur. — Si continuamos por este camino, terminaremos por construir cámaras capaces de "ver" en la oscuridad.
Rad. — También está hecho eso. Hay tubos de toma de imágenes que son sensibles a los rayos infrarrojos, que nuestros ojos no pueden ver.
DÉCIMA CONVERSACIÓN
IMPULSOS Y ONDAS
Luego de estudiar las diferentes cámaras de toma, Radiol traza aquí la composición general de un emisor de televisión. Aunque en ciertos aspectos se le puede considerar similar a un emisor de radiotelefonía, es más complejo por la necesidad de modular la onda portadora no solamente con la señal de imagen, sino también con los impulsos de sincronización de fin de líneas y de fin de imágenes. Los primeros son de forma simple, mientras que los segundos no lo son. Por lo tanto, Radiol y Curiosus pasarán revista a los temas siguientes:Un emisor en latas
- Circuito general de un emisor
- Visor electrónico
- Forma de la señal compuesta
- Diferenciación por amplitud
- Bloqueo de los retornos del punto
- Forma de los impulsos de línea y de los impulsos de imagen
- Banda de frecuencias de imagen
- Emisión con banda única
- Ondas portadoras utilizadas
- Espectros de las frecuencias de sonido y de imagen.
Radiol. — ¿Se puede saber qué destino le va a dar a esa hoja inmensa de papel blanco que ha extendido sobre la mesa? ¿Es que piensa pintar un afiche?
Curiosus. — No, pero soy precavido. Como lo conozco, entiendo que hoy trazará el esquema completo de un emisor de televisión. Dada su complejidad, no tiene nada de excesivo el tamaño de esta hoja.Rad. — No es necesario conocer en todos sus detalles la composición y el funcionamiento de un emisor. Lo que le debe interesar es la forma de las señales que irradia. No obstante, conviene que conozca por lo menos el principio en que se basa la emisión de televisión, razón por la cual le he descripto los diversos tipos de cámaras de toma. En cuanto al diagrama de circuito, se lo trazaré en un rincón de su impresionante hoja de papel, pues será bastante esquematizado.
Cur. — Supongo que será lo que llamo un "esquema en latas de conserva". Cada una de sus pequeñas latas es, en realidad, un montaje que puede ser muchas veces respetablemente complejo. No obstante, tengo que reconocer que con esta forma de representación se suele ver con más claridad el conjunto de los dispositivos y la correlación de sus partes esenciales.
Rad. — He aquí, entonces, las "latas de conserva" que componen un emisor de televisión. He omitido la representación de las diversas alimentaciones, incluso la del tubo de toma. La misma cámara la represento en una forma muy esquematizada. Ni siquiera hago figurar el visor electrónico.
Cur. — ¿Qué es eso?

Figura 69. — Composición muy, pero muy esquemática, de un emisor de imágenes.
Rad. — Es lo que correspondería al visor óptico de las cámaras fotográficas, que permite visar y encuadrar correctamente la escena y realizar la puesta a punto. En televisión se utiliza para ello un receptor rudimentario que va incorporado en la cámara y que recibe la señal de video directamente como sale del amplificador correspondiente. Observando la imagen sobre la pantalla del pequeño tubo de rayos catódicos con el cual está equipado dicho receptor, el operador de la cámara de toma ve exactamente lo mismo que lo observado, simultáneamente, por los millares de telespectadores. De esta manera puede ajustar convenientemente el encuadre de la escena televisada, el objetivo y el diafragma, de modo de asegurar la nitidez deseada en todos los planos de la imagen.
Cur. — Veo que las dos bases de tiempo de la cámara están conectadas a un generador de impulsos. ¿Se trata de un dispositivo que genera impulsos de sincronización?
Rad. — Efectivamente. En realidad se trata de un circuito muy complejo, puesto que al mismo tiempo produce las señales de fin de líneas y las señales de fin de imágenes. La frecuencia de estas últimas es de 50 por segundo para el caso de una exploración de 25 imágenes por segundo, en dos campos entrelazados. En cuanto a los impulsos de líneas, su frecuencia es considerablemente mayor, siendo igual a la cantidad de líneas de cada imagen multiplicada por la cantidad do imágenes exploradas en un segundo.
¿Se emplean dos generadores independientes para producir las señales de estas dos frecuencias?
Rad. — No; se parte de una oscilación única, cuya frecuencia se multiplica o se divide, según el caso, para obtener las señales deseadas.
Cur. — De modo que la lata de conservas que lleva la modesta etiqueta "generador de impulsos" es, en realidad, un aparato lleno de sorpresas.
Rad. —Y no olvide que su misión no se limita solamente a la sincronización de las bases de tiempo de la cámara de toma. Sus impulsos deben incorporarse también a la señal de video para asegurar la sincronización de todos los receptores.
Cur. — Supongo que eso tendrá lugar en el "mezclador", a donde va a parar la señal de la cámara de toma después de su paso por el amplificador de video.
Rad. —Exacto. Puede observar que la señal compuesta se aplica también a un receptor de verificación que es más simple que los receptores comunes, ya que no incluye partes de alta frecuencia. La señal compuesta se trata como si fuera la vulgar modulación de baja frecuencia de un emisor radiotelefónico, introduciéndola en una etapa moduladora, donde hace variar la amplitud de las oscilaciones de alta frecuencia generadas por un oscilador piloto de frecuencia sumamente estable. Por último, luego de la amplificación de potencia, las corrientes moduladas de alta frecuencia se envían a la antena, desde la cual su energía será irradiada en forma de ondas.
La luz comienza a resplandecer más allá del 30 %
Cur. — Sigamos, si le parece bien, el ejemplo de estas ondas y abandonemos el emisor para volver al receptor.
Rad. — Creo que será interesante quedarnos provisionalmente en el espacio comprendido entre las antenas de emisión y de recepción, para examinar más de cerca la forma de la señal compuesta que transportan las ondas.
Cur. — ¿No habíamos quedado que esta señal se compone de la modulación que traduce las luminosidades de los elementos sucesivamente explorados de la imagen?
Rad. — Usted olvida que a esta señal de video hemos agregado también los impulsos de sincronización.
Cur. — ¡Es cierto! Y he reflexionado precisamente sobre ese asunto, después que me habló brevemente de él. Son varios los puntos que aun me resultan oscuros en esta cuestión. ¿Cómo se hace para distinguir los impulsos de sincronización de la señal de video? ¿Y cómo se logra diferenciar los impulsos de línea de los impulsos do imagen?
Rad. —La diferencia entre la señal de video y los impulsos queda establecida por la amplitud. Todas las tensiones comprendidas entre la amplitud casi cero y el 75 por ciento de la amplitud máxima quedan reservadas a la transmisión de las luminosidades y constituyen la señal de video propiamente dicha. La mínima amplitud corresponde al máximo de luz; el negro se traduce en una señal que tiene el 75 por ciento de la amplitud máxima. Entre estos dos extremos queda situada toda la escala de tintes o tonalidades grises desde el blanco al negro.[3]
Cur. — Si no me equivoco, es ésta la señal que en el receptor aplicamos al electrodo de control del tubo de rayos catódicos. Haciendo variar su potencial se modifica, por lo tanto, el brillo del punto entre el máximo y el mínimo que constituye la ausencia de toda luz y que llamamos negro.
Rad. — Todo eso es correcto. Tengamos en cuenta, ahora, que las señales de sincronización están constituidas por bruscas variaciones de amplitud que pasan desde el 75 por ciento a la amplitud máxima y viceversa.

Figura 70. — Forma de la señal compleja durante la exploración de una línea. A la izquierda se indica la escala de los tintes o tonalidades correspondientes a las diversas amplitudes de la señal.
Rad. — Se usa algunas veces este término. Y, contrariamente a lo que supone, se aplican también las señales de sincronización al electrodo de control, juntamente con el resto de la señal compleja. ¿Qué inconveniente encuentra en ello? Que el punto permanezca invisible durante la emisión de las señales de sincronización es una cosa que, por lo contrario, constituye una gran ventaja.
Cur. — No veo por qué.
Rad. - Decididamente, no está hoy tan perspicaz. Piense en el movimiento que cumple el punto durante la duración de las señales de sincronización.
Cur. — Estos hacen que inicie su movimiento de retorno, ya sea al finalizar las líneas o bien al finalizar las imágenes... ¡Oh...! ¡Ahora lo veo! Es evidente que es del mayor interés que este movimiento rápido de retorno no deje ningún trazo sobre la pantalla. He ahí, entonces, por qué se trabaja con señales de amplitud mayor que la del "negro", que se hace seguir de un escalón al nivel del negro (d-e).
Rad. — Sin embargo, no es ésa la única razón. Esta diferencia de amplitudes permite, en el receptor, separar la señal de video de los impulsos de sincronización, para que se puedan aplicar estos últimos a las correspondientes bases de tiempo.
Cur. — Ahora toda esta historia de las señales "más negras que negras" se hacen más luminosas para mí. La señal compuesta se aplica al electrodo de control del tubo de rayos catódicos para hacer variar la luminosidad del punto y para borrar este último durante sus, rápidos retrocesos. Por otra parte, ya separados del resto, los impulsos de sincronización van a imponer su cadencia a las bases de tiempo de líneas y de imágenes.
Las señales de fin de líneas
Cur. — Pero ¿cuál es, entonces, la duración de las señales de sincronización?
Rad. — Incluyendo el escalón negro d-e que sigue al impulso, debe sobrepasar levemente el tiempo de retorno del punto, de manera que el punto permanezca invisible durante todo este tiempo. De acuerdo con los sistemas utilizados, las señales de fin de líneas ocupan de 15 a 20 por ciento de la duración total de cada línea. Si hablamos del análisis con 625 líneas, sistema en el cual la duración total de cada línea es de 64 microsegundos, admitiremos como tiempo de retorno unos 10 microsegundos. En la práctica es un poco más rápido el retorno. Es el tiempo total, asignado a la señal de sincronización con sus dos escalones negros incluidos (b-c y d-e), el que corresponde a la duración de 10 microsegundos.
Cur. — Por lo tanto la señal de fin de líneas está constituida por un impulso de 10 microsegundos de duración.
Rad. — Poco a poco, Curiosus. La duración del tope es de sólo unos 6 microsegundos. Es precedido y seguido por cortos escalones horizontales que corresponden al nivel del negro y de los cuales ya hemos hablado.
Cur. — Si no tiene inconveniente, me agradaría recapitular todo lo que acontece durante la existencia de una línea. Primeramente, durante un 80 a 85 por ciento de su duración, la señal de video (a-b) transmite las luminosidades de los puntos correspondientes de la imagen, variando entre 10 y 75 por ciento de la amplitud máxima. Las bases de tiempo del receptor y del emisor producen la parte creciente del diente de sierra. En seguida, durante un breve instante (b-c), la señal se mantiene al nivel del negro (75 %), continuando siempre en el mismo sentido el movimiento del punto. Viene ahora el impulso de sincronización propiamente dicho, que lleva bruscamente a la máxima amplitud la señal emitida. Este brusco aumento (o) inicia la descarga de las bases de tiempo cuya tensión comienza a disminuir con gran rapidez, devolviendo el punto a su lugar de origen, posición que alcanza más o menos en el instante que cesa el impulso (d). Sin embargo, se provee un pequeño retardo de seguridad (d-e), durante el cual permanece invisible el punto, antes que haga su reaparición para trazar la línea siguiente.
Rad. — Veo con íntimo placer que, con más elocuencia que un largo discurso (Napoleón dixit), mis esquemas le han facilitado la comprensión perfecta del mecanismo de exploración de líneas.
Cur. — Tengo ahora una nueva duda: ¿qué pasa en el extremo de emisión? ¿También aplicamos los impulsos negativos al electrodo de control del tubo de toma para hacer desaparecer el punto?
Rad. — Efectivamente. De esta manera, durante su trayecto de retorno no hay peligro que el rayo electrónico llegue a perturbar la repartición de las cargas.
Las señales de fin de imágenes
Cur. — Supongo que para sincronizar las bases de tiempo de imágenes se emplean impulsos de sincronización idénticos a los de las líneas.
Rad. — Pues sí... y no. El principio es naturalmente el mismo. No obstante, los impulsos de imagen se diferencian de los de líneas por su duración, gracias a lo cual Se los puede separar en el receptor, de manera de llevar cada clase de impulso a su correspondiente base de tiempo...
Cur. —Puesto que la duración de cada período de la base de imágenes es apreciablemente superior a la de la base de líneas, pienso que los impulsos mismos serán también más prolongados para las imágenes.

Figura 71. — Señales de fin de imagen de acuerdo con las diversas normas (francés, 819 líneas; inglés 405 líneas; norteamericano, 525 líneas). En el sistema argentino de 625 líneas, la señal es igual que en el sistema norteamericano.
Rad. —Y efectivamente es así. También en este caso es necesario que el punto quede borrado durante toda la duración del tiempo de retorno del punto. Con respecto a la duración total de la exploración de la imagen, el tiempo que invierte el punto en subir desde su posición de fin de imagen, completamente abajo, hasta la posición de comienzo de la exploración, completamente arriba, varía entre 6 y 10 por ciento, de acuerdo con él sistema que se utilice. Esto quiere decir que durante este tiempo el punto describe varias líneas.
Cur.— ¿Y qué pasa mientras tanto con la base de líneas? ¿Hay que detener su funcionamiento?
Rad. — ¿Y para qué habría que hacerlo? No hay ningún inconveniente en que durante el ascenso del punto, éste siga describiendo al mismo tiempo su movimiento de derecha a izquierda. Por consiguiente, el retorno se efectúa de acuerdo con una trayectoria en zigzag, que es naturalmente invisible, puesto que se mantiene la señal en su amplitud máxima, o, por lo menos, en el 75 por ciento de ésta, es decir, en los dominios del infranegro.
Cur. — ¿Tendremos entonces un solo impulso de fin de imagen de una duración relativamente prolongada?
Rad. — Nada de eso. Al mismo tiempo que inicia el retorno de la imagen, nuestra señal no debe dejar por eso en libertad a la base de líneas. Esta última, si se ve privada de sus señales habituales de sincronización, producirá oscilaciones de su propio período fundamental que, según ya se lo hice presente, es levemente superior al intervalo comprendido entre dos impulsos de línea sucesivos. De esto resultaría un decalage bastante importante al término de varias oscilaciones que tendrán lugar durante la señal de sincronización de fin de imagen. Esto significa que al reiniciarse el barrido de la imagen siguiente, la sincronización de líneas no podría restablecerse con suficiente rapidez.
Cur. — ¡Qué catástrofe! Y ¿cómo podemos remediarlo?
Rad. — ¿No lo adivina?
Cur. — Supongo que se mantienen los impulsos de líneas al mismo tiempo que se emiten los impulsos de imagen.
Rad. — Algo de eso hay. Sobre este principio se basan, en efecto, todas las señales de sincronización de los diversos sistemas, que por otra parte difieren entre ellos por múltiples detalles. Mientras que los impulsos de líneas son más o menos todos iguales en todos los sistemas en uso, se observa, en cambio, una gran variedad de formas en los impulsos de imagen. No hay necesidad que los estudie a fondo. Basta con que sepa solamente que la descarga de la base de imagen se inicia con un impulso de duración netamente superior a la de los impulsos de líneas. Aquí le indico algunas formas características de las señales de fin de imagen. Puede observar que los impulsos de líneas se parecen. Además, le hago notar también, al pasar, que el entrelazamiento se asegura en forma correcta, ya que la trama de las líneas impares se detiene y se inicia siempre en una media línea.
Los medios de transporte
Cur. — ¡Es increíble la cantidad de cosas que comprende una señal de televisión! Me hace acordar de los juegos que llamamos "rompecabezas", que me obsequiaban mis padres y que contrariamente a sus esperanzas, nunca llegaron a entretenerme. Una caja contenía cierta cantidad de pequeños trozos de imagen que había de unir correctamente- para reconstruir el cuadro.
Rad. — La onda de un emisor de televisión es más completa que los rompecabezas de su infancia. No sólo incluye los elementos de las imágenes, sino que también, en forma de señales de sincronización, incluye "el modo de uso", o sea la manera de armar los trozos para reconstruir el conjunto.
Cur. —Y todo ello transportado dentro de una caja que podemos comparar con la alta frecuencia de la onda portadora. Recuerdo que en nuestra primera conversación, me explicó que la señal de video ocupaba una banda muy extensa de frecuencias y que por esta razón su "acarreo" exigía el uso de ondas portadoras de frecuencia muy alta. ¿Podría darme ahora algunos datos numéricos más precisos?
Rad. — Cuando se trata de definición mediana, por ejemplo imágenes analizadas a razón de 400 a 625 líneas, la señal de video tiene por límite de 2,5 a 4 megaciclos por segundo. Cuando se trata de alta definición (de 800 a 1.000 líneas), sobrepasa los 10 megaciclos por segundo.
Cur. —Esto me causa vértigo. ¡Pensar que esta señal crea, alrededor de la frecuencia portadora, dos bandas laterales simétricas de modulación! Esto debe llevar a una congestión asombrosa del éter.
Rad. — En efecto, la televisión ocupa una cantidad enormemente mayor en frecuencias que la radiotelefonía. No obstante, se logra mitigar apreciablemente esta situación echando mano del recurso de la emisión con banda lateral única.

Figura 72. —Espectro de las frecuencias ocupadas por las emisiones de sonido y de imagen. Arriba, emisión argentina en el Canal 7; abajo, emisión francesa de alta definición, con banda lateral única.
Cur. — ¿Se suprime una de las dos bandas?
Rad. — No, puesto que se producirían graves deformaciones de la imagen transmitida. Pero se corta la mayor parte de ella, reduciendo de esta manera la zona total que ocupa la emisión. Este procedimiento es especialmente necesario cuando se trata de alta definición.
Cur. — Y ¿cuáles son, en la práctica, las frecuencias de las ondas portadoras que se utilizan?
Rad. — Están comprendidas dentro de ciertas bandas fijadas por convenciones internacionales y contenidas entre 40 y más de 200 megaciclos por segundo, o sea entre 7,5 y menos de 1,5 metros de longitud de onda.
...y le fue concedido el don de la palabra
Cur. — Pero hasta ahora nuestras imágenes son mudas. ¿No hay alguna forma de agregar a nuestro rompecabezas de imagen la pequeña banda de frecuencias de modulación sonora necesaria para hacer más elegante nuestro cuadro?
Rad. — Por supuesto que existen procedimientos que permiten transmitir el sonido sobre la misma onda portadora de la imagen. No obstante, parece ser preferible utilizar para ello un emisor distinto, destinado exclusivamente al acompañamiento sonoro.
Cur. — Supongo que su frecuencia será completamente distinta de la del emisor de imágenes.
Rad. — Nada de eso. Muy por el contrario, se le hace trabajar sobre una frecuencia lo más próxima posible a la del emisor de imágenes, sin que haya, sin embargo, una superposición de sus respectivas bandas laterales de modulación. Entre las frecuencias más cercanas de estas bandas de modulación se deja un intervalo que no sobrepasa medio megaciclo por segundo.
Cur. — ¿Y por qué semejante promiscuidad?
Rad. — Porque de esta manera, como lo verá más adelante, resulta posible amplificar tanto las corrientes portadoras del sonido como de la imagen en etapas del receptor que son comunes a sonido e imagen, antes de proceder a la separación de las dos señales.
Cur. - ¿Y qué espacio ocupa en el espectro el emisor de sonido? ¿También aquí se imponen límites tan draconianos a la modulación como en el caso de la radiotelefonía común, donde 7.500 ó 10.000 ciclos por segundo constituyen el límite de las frecuencias admitidas?
Rad. —Por suerte no se presenta ese problema. A las frecuencias tan elevadas en que se efectúan las transmisiones de televisión, algunos millares de cielos más o menos no constituyen un problema. Es así que se permite el paso de toda la banda de frecuencias audibles, o sea hasta unos 15.000 ciclos por segundo. Y en América es de norma transmitir el sonido con modulación de frecuencia.
Cur. — ¡Puedo creer, por lo tanto, que en el caso del sonido de la televisión estaría justificado hablar de "alta fidelidad"!
Rad. — Cómo no, siempre que se cuide con el debido celo el proyecto y realización de la parte de sonido del receptor.
Cur. — Llego a la conclusión, entonces, de que el sonido es el que constituye el más bello ornamento de la televisión...

UNDÉCIMA CONVERSACIÓN
TELEVISORES EN CONSERVA
Volviendo al problema del receptor, Radiol y Curiosus analizarán su composición a grandes rasgos, antes de estudiar en detalle sus diferentes etapas. Como en el caso de los receptores de radiodifusión, se distinguen aquí los circuitos de amplificación directa, de aquellos que poseen conversión de frecuencia. El lector seguirá atentamente las metamorfosis sucesivas que sufre la señal, examinando, en consecuencia, estos temas:La alternativa: amplificación directa o superheterodino
- Amplificación directa o superheterodino
- Receptor de sonido
- Etapas de alta frecuencia
- Selectividad y separación entre sonido e imagen
- Recepción de una banda única
- Restitución de la componente continua
- Separación y selección
- Amplificación de alta frecuencia común al sonido y a la imagen
- Separación del sonido y de la imagen en un superheterodino
- Acción del desplazamiento de frecuencia del oscilador sobre el sonido.
Curiosus. — Me siento, amigo Radiol, como la madre que abandona a sus niños con tijeras y fósforos a guisa de juguetes.
Radiol. —Y eso ¿a qué viene?Cur. — Que la última vez habíamos abandonado en cualquier lugar, entre la tierra y el cielo, las ondas que transportan los elementos de las imágenes, las señales de sincronización que permiten disponerlos en el orden apropiado y el sonido que completa las impresiones visuales.
Rad. — Dicho de otro modo, tiene Ud. prisa por recoger toda esta energía de alta frecuencia...
Cur. —...en un receptor de televisión cuya construcción quisiera emprender de una vez por todas.
Rad. —Y en ese caso ¿qué ha elegido? ¿Amplificación directa o conversión de frecuencia? ¿Banda única o dos bandas laterales?
Cur. — ¡Eh, un momento! ¡No sabía que había tales elecciones!
Rad. — La vida, Curiosus, es una elección continuamente renovada.
Cur. — Por favor, no se ponga sentencioso y sírvase explicarme de qué se trata. Supongo que todo receptor de televisión ha de tener por finalidad captar las señales y separar de ellas las tensiones de videofrecuencia, (que aplicamos al electrodo de control del tubo a rayos catódicos) y los impulsos de sincronización que sirven para imprimir la frecuencia correcta a las dos bases de tiempo: de líneas y de imágenes.
Rad. — En efecto, en tales condiciones podrá reconstruir convenientemente la imagen emitida.
Cur. — Lo que me acaba de decir hace unos instantes, me sugiere que, como sucede en el caso de la radiodifusión común, se pueden amplificar directamente las tensiones de alta frecuencia, recogidas por la antena, para, luego de su detección, separar de ellas la componente de videofrecuencia; o de lo contrario, comenzar por reducir la frecuencia de las tensiones captadas, como es de estilo en el caso de un superheterodino, a fin de poder amplificarlas con más comodidad antes de proceder a su detección.
Rad. — Resulta que, efectivamente, se usan ambos métodos en televisión, mientras que en la radiotelefonía común se han abandonado prácticamente en la actualidad los circuitos de amplificación directa, que fueron eclipsados, o poco menos, por la conversión de frecuencia.
Cur. —Y en televisión ¿qué debe preferirse?
Rad. — Cada uno de estos métodos tiene su pro y su contra. Examinaremos uno y otro, puesto que ambas categorías tienen sus respectivos partidarios, aunque bien es cierto que en América se prefiere el superheterodino.

Música antes que nada
Cur. — Veo que una vez más recurre a los esquemas que yo llamo "latas de conserva".
Rad. — Esta forma de representación es la más cómoda para darle una idea general de la composición de los televisores, o receptores de televisión. Cuando deseo hacer conocer a un amigo una ciudad como París, por ejemplo, no empiezo por conducirlo a través del dédalo pintoresco de sus viejas callejuelas, sino que lo hago subir a la tercera plataforma de la torre Eiffel. Desde allí obtiene una vasta visión de conjunto. Recién después que ha grabado bien en la memoria la configuración general de la ciudad, considero llegado el momento de empezar a mostrarle en detalle los diversos barrios. No procederemos de otra manera para analizar la composición de los receptores de televisión. Si desde el principio le trazara un esquema completo con todos sus detalles, sólo lograría marearlo espantosamente.
Cur. — En verdad el método no me desagrada y no tengo ninguna animosidad contra las latas de conserva. Examinando su conjunto, que veo representa un televisor de amplificación directa, puedo comprobar que solamente la antena es común al receptor de sonidos y al de imagen.
Rad. — Es cierto. Y, después de todo, no hay que despreciar esta circunstancia, pues la televisión, al difundir su uso, puebla los techos con una enmarañada red de antenas. ¡Creo que es realmente suficiente una sola antena por cada televisor!

Figura 73. — Composición de un televisor de amplificación directa en alta frecuencia.
Rad. — Aunque no es obligatorio, suele ser lo que encontramos en la mayor parte de los aparatos de esta categoría. No obstante, nada impide aplicar también a la parte del sonido el principio de la amplificación directa. Por otra parte, considero un poco exagerado llamar "clásico" al receptor de sonido.
Cur. — Tendrá Ud. razón, pero no encuentro nada extraordinario en su esquema.
Rad. — Empecemos por recordar que la onda portadora tiene una frecuencia de varias decenas de millones de ciclos por segundo. Esto significa ya, por de pronto, la adopción de una serie de precauciones y particularidades en la parte de alta frecuencia. Además, este hecho permite sintonizar el amplificador de frecuencia intermedia a una frecuencia que es considerablemente más alta que en el caso de los receptores comunes de radiodifusión. Tampoco hay que olvidar que en el presente caso no se mutila la gama de frecuencias musicales transmitidas de la manera que se lo hace en el dominio de la llamada "gama de radiodifusión". Dicho de otra manera, tenemos gran interés en respetar el conjunto de las frecuencias de modulación dando a la banda pasante del amplificador de frecuencia intermedia la anchura necesaria y, sobre todo, usando un amplificador de baja frecuencia y un parlante que permitan lograr una verdadera fidelidad de reproducción.Cur. —Por paradójico que pueda parecer la situación ¿resulta entonces que los técnicos de televisión son verdaderos y notables especialistas en baja frecuencia?
Rad. — No sé si lo serán, pero por lo menos deberían serlo.
Cuando los sonidos y las imágenes se entremezclan
Cur. —Veamos ahora la parte de imagen. Veo que también ésta comienza por la amplificación de alta frecuencia.
Rad. — En efecto. Tenemos, para empezar, de tres a cuatro etapas de alta frecuencia con circuitos sintonizados. A primera vista podrá parecerle una cantidad excesiva de etapas. No obstante, es necesaria para asegurar la amplificación indispensable, ya que, a las frecuencias que se encuentran en juego, y en virtud también de la extensión de la banda de frecuencias que se debe transmitir, la ganancia de cada etapa es muy pequeña.
Cur. — No sé cómo hacer, en verdad, para creerle. Recuerdo que me dijo en su respectiva oportunidad que era poco menos que imposible realizar una amplificación sintonizada en alta frecuencia con más de dos etapas, por los riesgos de oscilaciones espontáneas debidas a realimentaciones parásitas entre las etapas. ¡Y he aquí que, con todo desahogo, me habla de amplificadores con tres a cuatro etapas!
Rad. — Debo hacerle notar que, precisamente en virtud del hecho que su ganancia es muy pequeña, resulta factible, en tal caso, conectar semejante cantidad' en cascada. Y por otra parte no vaya a creer que no existe dicho riesgo de las oscilaciones parásitas, por lo cual la realización de tales montajes exige la adopción de ciertas precauciones: blindajes entre etapas, desacoplamientos eficaces, disposición racional de los elementos y de las conexiones, etc.
Cur. — Pero entonces ¿por qué usar circuitos sintonizados? Ya que se desea dejar pasar una banda muy extensa de frecuencias, resultaría que los acoplamientos aperiódicos podrían desempeñarse perfectamente, mientras que se reduciría notablemente el riesgo de oscilación.
Rad. — La ganancia sería insuficiente si usáramos acoplamientos con circuitos no sintonizados. Además, es necesario asegurar una cierta selectividad. Todo lo cual plantea un problema asaz complejo. En efecto, además de que el amplificador ha de admitir sin atenuaciones todas las frecuencias de la señal de video, también deberá impedir, al mismo tiempo, la entrada a la parte de imagen de la onda portadora y de las bandas laterales de modulación que transmiten el sonido. Y resulta que es muy pequeño el intervalo de frecuencias que separa la modulación de video de la del sonido. Esto significa que la curva de selectividad del receptor de imagen debe ser al mismo tiempo plana y ancha, y poseer sin embargo flancos de pendiente muy empinada o rápida. De lo contrario, el sonido se mezclaría con las señales de imagen ¡y eso sería una verdadera catástrofe!
Cur. ¿Acaso se pondría a vibrar acústicamente la pantalla del tubo a rayos catódicos?
Rad. — No diga tonterías, Las frecuencias musicales, al mezclarse con la señal de video, se manifiestan en la imagen por barras horizontales negras o grises.
Cur. — ¿Y qué podemos hacer para evitar esos peligros?
Rad. — Hay que dar a la curva de selectividad una forma que le permita dejar pasar toda la banda de modulación de video sin permitir la entrada de la modulación del sonido. Se lo consigue, pero no sin dificultades. En ciertos casos se echa mano a circuitos rechazadores que mejoran la separación entre sonido e imagen. Otro medio, más radical y que se emplea extensamente, es la recepción de una sola de las bandas laterales de modulación.
Cur. — ¿Para el caso de las emisiones de banda lateral única de las cuales me habló en la última conversación?
Rad. — No sólo para ellas. También podemos recibir de esta manera las emisiones comunes a dos bandas. Si la curva de selectividad es tal que sólo deja pasar apenas un poco más de una de las bandas laterales, y si se sintonizan los circuitos a la banda lateral más apartada de la portadora de sonido, se podrá evitar fácilmente todo riesgo de interferencia entre las señales de sonido y de imagen.
Cur. — También esta vez me ganó la batalla. Pero hay otra cuestión que me preocupa. Con la gran cantidad de etapas sintonizadas que hay que usar, ha de ser difícil resolver el problema de sintonía sobre diversas emisiones.
Rad. — En Europa casi nunca se plantea tal problema, puesto que en un determinado lugar geográfico no se alcanza a recibir, por lo general, más que una sola estación de televisión: Pero creo que no será siempre así. En Estados Unidos, por ejemplo, los telespectadores de las grandes ciudades pueden elegir entre varias emisiones que tienen todas las mismas características técnicas, salvo las longitudes de onda en las cuales emiten. Es así que los receptores comprenden otros tantos circuitos presintonizados a las frecuencias respectivas de los diversos emisores, y se los pone en circuito con ayuda de llaves conmutadoras.
Claro que en este caso se impone prácticamente el empleo del superheterodino, ya que así sólo hay que conmutar los circuitos que preceden a la conversora de frecuencia.
El sol tiene una cita con la luna
Cur. — Tal como sucede en todo receptor que se respete, nuestra alta frecuencia termina por llegar al detector, donde, tal como el capullo se abre para dejar paso a la crisálida, restituye la señal de video con la cual se cargó en la etapa moduladora del emisor.

Figura 74. — Arriba, recepción de ambas bandas laterales de modulación.
Figura 75. — Abajo, recepción de una sola de estas bandas.
Rad. — Su poética analogía es correcta. Y nuestra señal compleja, que contiene al mismo tiempo las luminosidades de la imagen y los impulsos de sincronización, eventualmente amplificada, se aplicará al electrodo de control del tubo de rayos catódicos.
Cur. — ¿Junto con los impulsos?
Rad. — Pues claro. Gracias a su nivel superior al del negro, borran el punto en el momento justo: durante los retornos de fin de líneas y de imágenes.
Cur. — ¿Y qué es esa lata rotulada "Rest. Comp. Cont."?
Rad. — Se trata del circuito que restituye la componente continua de la tensión que se aplica al electrodo de control. La señal de video se compone de una parte variable, que corresponde a las variaciones de la luminosidad de sus diversos elementos de imagen, y de una parte continua que fija el tinte medio de la imagen.
Cur. — Si no he comprendido mal, esta parte continua desempeña la misma misión que el tiempo de exposición de una copia fotográfica. Con igual componente variable, o sea con el mismo negativo, se puede obtener una copia más o menos clara u oscura, según que el tiempo de exposición sea más breve o más prolongado.
Rad. — Es exactamente eso. Y hasta puedo revelarle el secreto de los más bellos y poéticos claros de luna de la fotografía (y el cinematógrafo): se los registra en pleno día con un sol hermoso. Haciendo exageradamente oscura la copia se logra el efecto deseado.
Cur. — ¿Y cómo es el dispositivo de restitución de la componente continua?
Rad. — ¡Nada de detalles por hoy! Acaba de aprender su función y creo que sabrá situarlo dentro del circuito completo. Volveremos a hablar de él más adelante, cuando estudiemos los diversos elementos del televisor.
Cur. — Siendo así, el resto de su esquema no me causa mayores preocupaciones. Veo que la señal de video se aplica también a un separador de sincronización". Supongo que se trata de un circuito en el cual se separan los impulsos sincronizadores de la señal de video propiamente dicha; es decir, de su parte que traduce las luminosidades de los elementos de la imagen.
Rad. — Es cierto, pero además el "separador" en cuestión realiza también la diferenciación de los impulsos de las líneas y de los impulsos de imagen...
Cur. —...para dirigir cada clase de impulsos a la base de tiempo correspondiente. Y luego de estas bases veo los amplificadores y los arrollamientos de desviación. Aquí estoy en territorio perfectamente familiar.
Rad. — Más adelante estudiaremos la composición y funcionamiento de los separadores. Pero dígame ¿se le ocurrió hasta ahora pensar que las numerosas válvulas que equipan las diversas etapas de nuestro televisor necesitan que se las alimente?
Cur. — He aquí por qué reservó la más voluminosa de sus latas de conserva a la alimentación. Tenemos un hermoso surtido mezclado: calefacción, alta tensión y... m.a.t. ¿Qué es esto?
Rad. — Es la abreviatura de muy alta tensión. Se trata de esos millares de volts que hay que aplicar al ánodo del tubo de rayos catódicos. Son varios los medios por los cuales podemos obtenerlos y los examinaremos a su debido tiempo.
La amplificación directa y la conversión de frecuencia en la balanza
Cur. — Ahora que miro con más atención el esquema que me trazó del televisor con conversión de frecuencia, debo confesarle que no entiendo nada.
Rad. — ¿Y a qué se debe eso, Curiosus? Excepto la parte del circuito que precede a la detección, el resto es sensiblemente idéntico al otro conjunto que hemos estudiado.
Cur. — Cierto. Pero lo que no comprendo es que tenemos una preamplificación en alta frecuencia y una conversión de frecuencia, con su correspondiente oscilador local, que son todos comunes al sonido y a la imagen. Puede ser que esto permita una interesante economía, pero ¿cómo puede funcionar?
Rad. — Muy bien, se lo aseguro. Comencemos por notar que la banda pasante del amplificador de alta frecuencia es suficientemente extensa para englobar tanto la portadora del sonido con su modulación como la portadora de imagen con sus dos bandas laterales, o por lo menos la que está más próxima a la portadora de sonido. Hago resaltar de paso, que también se usa muchas veces una etapa común de preamplificación de alta frecuencia en los televisores con amplificación directa.
Cur. — Muy interesante. Pero ¿cómo logra separar luego el sonido y la imagen después de la conversión de frecuencia?
Rad. No hay nada de brujería en eso. La frecuencia del oscilador local, al producir pulsaciones con las frecuencias del sonido por una parte y de la imagen por la otra, producirá dos frecuencias intermedias distintas que los circuitos sintonizados permiten separar sin dificultades.
Cur. — Todavía no me resulta del todo claro.
Rad. — Tomemos entonces un ejemplo numérico. Supongamos que se transmita el sonido en 179,75 megaciclos y la imagen en 175,25 megaciclos.
Son las características de las emisiones porteñas que se realizan desde la torre del edificio del M. O. P. Si sintonizamos el oscilador local en 201,5 megaciclos, ¿cuáles serán los valores de las frecuencias diferenciales que se obtienen después de la conversión de frecuencia?
Cur. — Para el sonido obtenemos:
201,5 — 179,75 = 21,75 Mc/s
y para la imagen:
201,5 — 175,25 = 26,25 Mc/s
Rad. — Pues bien. Si sintonizamos respectivamente a estas frecuencias los amplificadores de frecuencia intermedia de las partes de sonido y de imagen del televisor, obtendremos sin dificultades la separación. ¿Comprendió ahora?
Cur. — Esta vez he comprendido. ¡Pero es asombroso! ¡Frecuencias inter— medias sintonizadas a más de 20 Mc/s!
Rad. — No veo por qué. Cuando se trata de obtener una cosa como una banda pasante de 4 Mc/s, resulta difícil adoptar un valor apreciablemente menor. Quedamos, al fin y al cabo, en que la curva de selectividad del amplificador de frecuencia intermedia debe responder a las mismas exigencias que las del amplificador de alta frecuencia en el caso de la amplificación directa.
Cur. —Pero en definitiva, ¿qué debemos preferir?
Rad. — La balanza vacila. El superheterodino es por lo general más sensible y en este sentido resulta más indicado para la recepción de emisores lejanos. Pero por su mismo principio de funcionamiento es susceptible de producir interferencias que se manifestarán...
Cur. —... ¡en forma de silbidos!

Figura 76. — Esquema muy generalizado de un receptor de televisión del tipo superheterodino.
Cur. — No veo en qué sentido puede ser desastroso.Rad. — Si en nuestro ejemplo resultara que la frecuencia del oscilador hubiera variado de 201,5 a 201,3 Mc/s, la variación sería solamente del orden de 1 en 1.000. ¡Prácticamente nada! Tal desplazamiento no afectaría en absoluto a la imagen. Pero en cambio el sonido habrá variado:
201,3 — 179,75 = 21,55 Mc/s
Y si el amplificador de frecuencia intermedia del sonido tiene una banda pasante de 15.000 c/s a cada lado de la portadora, querrá decir que se extiende desde 21,735 Mc/s a 21,765 Mc/s. El desplazamiento de frecuencia del oscilador hará que el sonido ocupe ahora una banda de 21,535 a 21,565 Mc/s, la cual queda por completo fuera de la banda pasante del amplificador. Dicho de otra manera, el sonido dejará de ser audible.
Cur. — Cuando se trata de una linda chica que canta mal, no hay que considerar eso una catástrofe. Al contrario. La televisión viene a materializar así uno de los viejos ideales del hombre: se bella y cállate.
Rad. — Se está apartando por completo de nuestro tema, Curiosus. En vez de entregarse a placeres de gusto dudoso, sería mejor que sugiriera un buen remedio para el defecto que estamos comentando.
Cur. — El mejor es estabilizar el oscilador.
Rad. —Eso por de pronto. Pero además de esforzarse por lograrlo, se puede ensanchar la banda pasante de la amplificación de frecuencia intermedia del sonido hasta una extensión mayor de la estrictamente necesaria para acomodar el espectro real de frecuencias audibles que transmitimos. De este modo reservamos un margen de seguridad para las posibles variaciones de frecuencia del oscilador local. Así se hace, en efecto en los receptores americanos. La banda pasante del amplificador de frecuencia intermedia de sonido tiene un ancho de casi 500 kc/s, aunque el espectro, transmitido en este caso con modulación de frecuencia, no cubre más que unos 50 kc/s. Y no quiero mencionarle los receptores del tipo llamado de interportadora, porque me parece que está fatigado y que será mejor que prosigamos nuestra charla en otra oportunidad.

DUODÉCIMA CONVERSACIÓN
LAS SEÑALES CRECEN
Amplificar y detectar la señal radiada por un emisor es, en televisión, una tarea bastante más ardua que en el dominio de la radiotelefonía. La frecuencia elevada de la onda portadora y la gran anchura de las bandas laterales de modulación modifican sensiblemente los datos del problema. Abordando la exploración metódica del receptor, nuestros amigos estudiarán a continuación la parte de alta frecuencia del mismo, incluyendo el conversor de frecuencia y el amplificador de frecuencia intermedia. Esto los llevará a conversar sobre los temas siguientes:Los malos circuitos resultan buenos
- Ganancia y selectividad
- Necesidad de una cantidad elevada de etapas de alta frecuencia
- El "soplido" en televisión
- Su reducción por la preamplificación de alta frecuencia
- Eliminación de la señal-imagen
- Relación L/C de los circuitos sintonizados
- Ajuste de los arrollamientos al aire, con núcleo magnético o con núcleo de cobre
- Resistencias amortiguadoras
- Desacoplamiento
- Método de los circuitos decalados
- Contraste
- Conversión de frecuencia
- Oscilador Colpitts
- Separación del sonido con respecto a la imagen.
Curiosus. — La última vez habíamos contemplado, desde lo alto de la Torre Eiffel, y en sus aspectos más generales, la constitución de un receptor de televisión, ya sea del tipo de amplificación directa o bien con conversión de frecuencia. Tengo entendido que hoy debía tomarme Ud. de la mano para explorar en detalle los intrincados secretos de la jungla que para mí son los diversos circuitos componentes.
Radiol. — Ciertamente no tengo la intención de defraudar sus esperanzas. Si le parece bien examinaremos la parte del montaje destinada a la amplificación de la señal entre la antena y el tubo a rayos catódicos, dejando por ahora de lado los dispositivos de sincronización y de alimentación.Cur. — En suma, lo que nos interesa por el momento es la amplificación de alta frecuencia, la detección y la amplificación de videofrecuencia en el caso del receptor a amplificación directa; si se trata de un superheterodino, deberemos estudiar la amplificación de alta frecuencia, la conversión de frecuencia, la amplificación de frecuencia intermedia, la detección y la amplificación de videofrecuencia. En comparación con la radio común tenemos, entonces, que hay una sola diferencia: en lugar de la baja frecuencia debemos tratar aquí con videofrecuencia.
Rad. — ¡Espero no volver a oír tamaña inexactitud de sus labios! ¡Cómo puede comparar la radiodifusión, con sus bandas laterales comprimidas en una decena de kilociclos, con la televisión en la cual la banda de frecuencia de video que se transmite se extiende sobre varios megaciclos! Este solo hecho altera por completo la concepción de los circuitos.
Cur. — Es evidente que sólo se trata de hacer los circuitos menos selectivos que en radio. Y así se soluciona por lo menos una de las dificultades.
Rad. — ¡Craso error! Si el problema de la recepción radiotelefónica se ve dominado por el eterno conflicto entre la selectividad y la fidelidad, resulta que en televisión nos vemos enfrentados al no menos agudo de conciliar mutuamente la ganancia y la selectividad.
Cur. — Si he comprendido bien, serían necesarios circuitos muy poco selectivos para que puedan ser capaces de permitir el paso de la extensa banda de frecuencias necesaria en televisión. Pensando en los inmensos cuidados que hay que tener en radio para que los circuitos sean selectivos, se me ocurre suponer que no debe haber mayores dificultades para reducir la selectividad. Basta, me parece, usar circuitos de deficiente calidad.Rad. — Exacto- Infortunadamente, esos circuitos no permiten lograr una ganancia elevada. Después de todo, lo que buscamos en primer término es aplicar a la reja de control del tubo a rayos catódicos, algunas decenas de volts de señal de video partiendo de una tensión de alta frecuencia, a la entrada, que a menudo es inferior a 1 milivolt. Esto quiere decir que la ganancia total de tensión debe ser del orden de 50.000 veces.
Cur. — ¿Es por eso que se usa en televisión una cantidad tan asombrosa de etapas de amplificación?
Rad. — Ni más ni menos. Y por cierto que los fabricantes de válvulas no se quejan de ello...
Los beneficios de la preamplificación de alta frecuencia
Cur. — En resumen, en un televisor con conversión de frecuencia podemos tener varias etapas de amplificación de alta frecuencia, otras cuantas de frecuencia intermedia y todavía algunas más de videofrecuencia...
Rad. — Son raros los casos en que se usa más de una etapa de videofrecuencia. Y es práctica corriente usar una o dos etapas de alta frecuencia y 3 ó 4 etapas de frecuencia intermedia. Por supuesto que hay muy poca diferencia en su composición. Se comprende que cuando las frecuencias intermedias se sintonizan a frecuencias superiores a los 20 Mc/s, difieren ya poco de las etapas corrientes de amplificación de alta frecuencia. He ahí por qué podemos estudiarlas simultáneamente.
Cur. — Pues si la situación es así, no veo qué interés pueda haber en repartir la amplificación entre las etapas de alta frecuencia y de frecuencia intermedia. Podríamos hacer muy bien un superheterodino con 6 etapas de frecuencia intermedia.
Rad. — Sin embargo se equivoca. Aunque sus ganancias individuales sean pequeñas, todavía habría riesgos de que tantas etapas en cascada llegaran a ser la fuente de oscilaciones espontáneas. Eliminamos este peligro al repartir la amplificación entre dos cadenas de etapas sintonizadas sobre frecuencias diferentes. Y la amplificación de alta frecuencia ofrece todavía otras ventajas. Por ejemplo, permite reducir la importancia del "soplido” con relación a la señal.
Cur. — ¿Qué soplido es ése? No lo entiendo bien, tratándose de recibir imágenes.
Rad. — Perdóneme que use un término que, en realidad, sólo tiene sentido en radiotelefonía. Se da este nombre a las irregularidades de la corriente amplificada que se manifiestan bajo la forma de un ruido confuso que resulta especialmente perceptible en ausencia de emisión y que se puede deber a varias causas: a las resistencias, a los circuitos oscilantes y a la falta de uniformidad de la emisión electrónica de los cátodos de las válvulas.
Cur. — ¡Sin embargo, su "soplido" sigue siendo inaudible en televisión!
Rad. — Cuestión de cambiar una palabra: "audible", por "visible". Las irregularidades de la tensión amplificada que se aplica al tubo de rayos catódicos suman su modulación parásita rápida a las variaciones deseadas de la intensidad luminosa del punto, produciendo lo que llamamos la "granulación de la imagen" (por analogía con la granulación de las emulsiones fotográficas, que se hace aparente en las ampliaciones de alta relación).
¿Entonces la preamplificación de alta frecuencia sirve para reducir este "soplido" de la imagen?
Rad. — Exactamente. De la misma manera que en un receptor de radio disminuye el soplido de la audición. Pero no se limitan solamente a esto los beneficios que reporta la amplificación de alta frecuencia que precede a la conversión. Aunque las etapas sean poco selectivas, contribuyen siempre a evitar interferencias indeseables con las señales de frecuencias vecinas.
Cur. — Pero teniendo en cuenta la pequeña cantidad de emisores de televisión que funcionan en la actualidad, podemos considerar que este riesgo no nos amenaza todavía.
Rad. — Desde ese aspecto sí, pero ¿olvida acaso las señales imágenes?
Cur. — Si no me olvidé de sus anteriores enseñanzas en radio, creo que se da este nombre a las frecuencias que son simétricas a la frecuencia del emisor con relación a la frecuencia del oscilador.
Rad. — ¡Qué buena memoria! Así, si recibimos una señal de 175,25 Mc/s con el oscilador sintonizado a 201,5 Mc/s para obtener una frecuencia intermedia de:
-201,5 - 175,25 = 26,25 Mc/s
resulta que una señal de 227,75 Mc/s nos dará, por pulsación con el mismo oscilador, la misma frecuencia intermedia mencionada, o sea:
227,75 — 201,5 = 26,25 Mc/s
El riesgo de que las emisiones en esta frecuencia lleguen a molestar se elimina mediante la selectividad de las etapas de alta frecuencia, las cuales no dejarán pasar una señal cuya frecuencia está tan alejada de su frecuencia de sintonía.
Un esquema con elementos invisibles
Cur. ¿Sería tan amable de dibujarme un esquema de una etapa amplificadora de alta frecuencia?
Rad. — Aquí la tiene, tal como se utiliza tanto antes de la conversión de frecuencia como en los aparatos de amplificación directa. Estamos aquí en presencia del acoplamiento clásico por circuito sintonizado en el ánodo.
Cur. ¿Se quiere burlar de mí? ¿Pretende hacerme creer que la bobina L3 con la resistencia R5 constituye un circuito oscilante?
Rad. — Creo que ya hemos tenido la oportunidad de hablar de elementos "invisibles" o que por lo menos no figuran en forma explícita en los esquemas. Tal es el caso de la capacidad que sintoniza la bobina L3. Está constituida por la suma de todas las capacidades parásitas conectadas en paralelo con esta bobina: su propia capacidad distribuida, las capacidades del conexionado las capacidades interelectródicas de las válvulas (entre el ánodo y los demás electrodos de la primera válvula, y entre la reja y los demás electrodos de la segunda válvula), etc.
Cur. — ¿Y por qué no usar un verdadero condensador, como en todo circuito oscilante conocido que se respete?
Rad. — Pues porque para obtener aquí una ganancia que sea por lo menos un poco aceptable, hay interés en usar un circuito que comprenda una autoinducción elevada y una capacidad lo más pequeña posible. Por eso nos esforzamos además por lograr un conexionado alejado del chasis y de conexiones cortas, para reducir al mínimo las capacidades parásitas.
Cur. — ¿Y la bobina L2 constituye también un circuito sintonizado?
Rad. — Por supuesto. De la misma manera que L3. Además, está acoplada inductivamente con la bobina de antena L1
Cur. — ¿Y cómo se .hace para sintonizar prácticamente tales circuitos oscilantes si no disponemos de condensadores variables?
Rad. — Modificando la autoinducción. Cuando se trata de arrollamientos al aire, para frecuencias muy elevadas, estarán constituidos por algunas pocas espiras de alambre rígido que forma un solenoide. Bastará con acercar o alejar levemente unas de otras las espiras para aumentar o disminuir la autoinducción. No obstante, también se suelen utilizar núcleos de hierro pulverizado o núcleos de cobre.

Figura 77. Una etapa típica de amplificación de alta frecuencia.
Cur. —Los núcleos magnéticos ya me son familiares puesto que también los usamos en radio. Pero el cobre no es un metal magnético y no veo cómo su presencia puede modificar la autoinducción de un arrollamiento.
Rad. — Actúa por medio de las corrientes que se inducen en su masa por acción del arrollamiento. Estas corrientes, llamadas de Foucault, inducen, a su vez, otras corrientes en el arrollamiento, que tienen el sentido contrario al de las corrientes de autoinducción, disminuyendo por lo tanto su intensidad. Entonces el resultado es como si el coeficiente de autoinducción del arrollamiento fuera menor que en ausencia del núcleo de cobre.
Cur.-- Esto me recuerda cierta visita que realicé a la caverna de Brigands, en Francia.
Rad. — He oído hablar de esa caverna, pero no veo la relación...
Cur. — Cuando penetré en la famosa caverna no las tenía todas conmigo. Para darme coraje lancé algunos gritos. Pero con gran azoramiento mío, el eco me los mandó- de vuelta. La impresión fue tan terrible que hubiera deseado tener cuatro piernas para poder escapar más ligero.
Rad. — Hay cierta analogía entre su eco y las corrientes de Foucault. Verá, pues, que la acción de los núcleos conductores de cobre o de latón, por ejemplo, es desde todo punto de vista opuesta a la de los núcleos magnéticos, que, en virtud de su presencia, aumentan la autoinducción de los arrollamientos.
Cur. — No obstante veo una dificultad práctica. ¿Cómo procederemos para ajustar los núcleos de cualquiera de las dos especies a fin de sintonizar nuestros circuitos a la frecuencia deseada? Si los hacemos avanzar o retroceder en el interior del arrollamiento con ayuda de un destornillador, el vástago de hierro o de acero del mismo alterará por completo la sintonía por su sola presencia en el campo magnético del arrollamiento.
Rad. — Esta objeción es válida desde todo punto de vista. Y es precisamente por ello que se lleva a cabo el ajuste con ayuda de un destornillador de material aislante.
Cur. — Como ve, no dejo pasar ninguna duda sin pedir aclaración. Pero volvamos a nuestro esquema. Veo que en derivación con los circuitos oscilantes L2 y L3 están conectadas las resistencias R1 y R5, respectivamente. Espero que serán de valor suficientemente alto. De lo contrario absorberían una buena parte de la energía de nuestros circuitos oscilantes.
Rad. — Aunque le parezca raro, estas resistencias tienen valores relativamente bajos; por regla general, alrededor de los 5.000 ohms. Y, como lo dijo muy acertadamente, absorben realmente la energía de nuestros circuitos oscilantes. Esto da por resultado lo que los técnicos llaman amortiguamiento de estos circuitos. Y es precisamente amortiguando los circuitos oscilantes que se logra achatar la curva de selectividad para ensanchar la banda pasante.
Cur. — Pues me resulta asombroso. Por la necesidad de permitir el paso de todas las frecuencias de la modulación, sacrificamos las pequeñas cantidades de energía de alta frecuencia que recibimos en nuestros circuitos oscilantes. ¿Y cuál es el resultado? Que la disipamos en forma de calor en las resistencias amortiguadoras. Realmente me parece un método demasiado costoso de calefacción del departamento.
Rad. — Por desgracia es así, pero es el único recurso para lograr los resultados apetecidos. En consecuencia, comprenderá por qué es tan pequeña la ganancia de una etapa de esta clase. Para compensar estos efectos es necesario usar válvulas de pendiente elevada[4]. Por suerte existen pentodos cuya pendiente alcanza 9.500 micromhos y que por lo tanto permiten lograr ganancias aceptables.
El problema de los retornos a masa
Cur. — Veo -algo poco común en el esquema que ha diseñado. Comúnmente se dibujan, con ayuda de una regla T y de una escuadra, todas las conexiones que se trazan, ya sea en dirección horizontal o. vertical. Pero en el presente caso me encuentro con un espléndido haz de oblicuas que convergen en un solo punto de masa. ¿Podría explicarme qué significa esto?
Rad. — Al representar así todas las conexiones, de una misma etapa, que van al negativo de la alta tensión, quise señalar especialmente la necesidad imperiosa de cuidar particularmente los desacoplamientos, ofreciendo a las componentes alternas de las corrientes los trayectos más cortos posibles. La costumbre, tan extendida en radio, de llevar a diversos puntos del chasis las conexiones que retornan al polo negativo de la alta tensión, es una cosa que sé debe proscribir por completo en televisión. En este caso es necesario que las componentes alternas retornen de inmediato en cada circuito, sin que existan trayectos comunes a través del chasis para las corrientes de etapas distintas. De lo contrario nos encontraríamos con una fauna riquísima de las más diversas oscilaciones.
Cur.— Veo, en efecto, que la grulla pantalla está desacoplada por R3 y C3, y que el circuito anódico está desacoplado por R4 y C4, y que las componentes alternas pasan por C4 y C3 llegando al punto común P, de donde, a través del condensador C2 que desacopla la resistencia de polarización R2, vuelven al cátodo.
Rad. — En rigor, desacoplamiento sería aún más eficaz si conectáramos C3 y C4 directamente al cátodo. Pero resulta que el conexionado es más fácil de establecer adoptando el método de los puntos comunes a cada etapa. Por ejemplo, P es, en nuestro esquema, el punto común correspondiente a la primera etapa, mientras que P es el que corresponde a la segunda.
Cur. — ¿Y hay que dibujar siempre así todos los esquemas de televisión?
Rad. — Naturalmente que no. Una vez que se conoce y adopta este principio, deja de ser necesaria esta complicación en el dibujo. He aquí, por ejemplo, la manera en que puedo dibujar en forma convencional dos otras variantes del esquema de una etapa de alta frecuencia o de frecuencia intermedia.
Cur. — Sin mayores dificultades alcanzo a reconocer el acoplamiento por circuito de reja sintonizado (que es en un todo equivalente al que acabamos de analizar) y el acoplamiento por transformador con primario y secundario sintonizados. ¡Pero me encuentro con una sorpresa! Aquí ha hecho figurar los condensadores de sintonía.
Rad. — Es claro, ya que este circuito se utiliza a veces en frecuencia intermedia, donde se pueden utilizar condensadores de sintonía de muy pequeña capacidad.
Los camellos de múltiples gibas
Cur. — Supongo que aquí tenemos la posibilidad de mejorar la selectividad del conjunto.

Figura 78. — Izquierda, acoplamiento mediante un circuito sintonizado en el circuito de reja. Figura 79. — Derecha, acoplamiento mediante un transformador de dos circuitos sintonizados.
Rad. — ¡Pobre Curiosus! Continúa pensando con la mentalidad del radio-técnico. La televisión es a la radio lo que la radio es a la técnica de las corrientes fuertes. Es preciso cambiar completamente de mentalidad al pasar de -un terreno a otro. "Mejorar" la selectividad, como dice Ud. tan gentilmente, sería para nosotros una verdadera calamidad. Y la multiplicación de los circuitos sintonizados nos conduciría a ella inevitablemente. Para convencerlo mejor, he aquí la curva de selectividad de un solo circuito superpuesta a las que resultan de la acción conjunta de 2, 3, 4 y 5 circuitos idénticos. Puede ver que la banda pasante se hace cada vez más estrecha. Y, por lo tanto, las frecuencias de modulación de video tendrán cada vez menos lugar para pasar.

Figura 80. — Curvas de selectividad resultantes de uno o más circuitos sintonizados
Cur. — ¡Pero esto es horrible! Sin embargo, como lo conozco bien, adivino que si me ofrece un cuadro tan desolador es porque tiene en reserva un remedio radical. Y ahora ¡rápido! ¡Venga esa panacea universal!
Rad. —Muy simple. Decalar o escalonar la sintonía de los circuitos.
Cur. — ¿Qué dice? ¿No sintonizar todos los circuitos a la misma frecuencia, en el centro de las bandas de modulación? Dicho de otra manera ¿hacer precisamente lo que sin querer hacen los malos calibradores de receptores de radio?
Rad. — Por raro que le parezca es así. Repartiendo convenientemente las frecuencias de sintonía de los diversos circuitos oscilantes, se obtiene como resultado una curva de selectividad total que se aproxima sensiblemente a la forma ideal que se presta para la transmisión de todas las frecuencias de modulación. Naturalmente tenemos aquí otra leve reducción de la ganancia, pero no podemos hacer una tortilla sin romper los huevos.

Figura 81. — Método de los circuitos escalonados. Abajo, la sintonía de cada uno de ellos. Arriba, la curva resultante.
Cur. — Sus curvas decaladas o escalonadas me recuerdan nuestros tiempos de niños, en que mis camaradas y yo jugábamos al camello poniéndonos en fila india y tapándonos con un cubrecamas. El animal de fantasía que obteníamos de esta manera, y al cual no le faltaban las "pendientes" de sus circuitos, .tenía todo el aspecto de su curva resultante. ¿Pero sólo se hace esto en alta frecuencia?
Rad. — Ciertamente que no. También se escalonan las sintonías de los circuitos de frecuencia intermedia. La acción de estos escalonamientos se suman entre sí para dar la curva global deseada.
Sensibilidad y contraste
Cur. — Mi pregunta quizá le parezca fútil, pero quisiera saber si la ganancia de un amplificador de alta frecuencia o de frecuencia intermedia es un valor fijo o si existe alguna perilla que permita ajustarlo.
Rad. — En muchos casos se la hace ajustable. Se utilizan para ello los medios habituales, por ejemplo la variación del potencial. de la tercera reja de los pentodos o, lo que es más común todavía, la variación de la polarización mediante el ajuste del valor de la resistencia del cátodo.
Cur. — ¿Y cuál es el efecto de este ajuste de la sensibilidad? Supongo que se traducirá en un brillo más o menos intenso de la imagen- De la misma manera que en un receptor de radio los sonidos se hacen más o menos fuertes, la imagen se hará en este caso más o menos luminosa.
Rad. — Pues se equivoca radicalmente. La luminosidad se dosifica modificando la polarización del tubo de rayos catódicos. De esto hablaremos más adelante. En cuanto al ajusté de la sensibilidad, modifica la amplitud de las tensiones de modulación que se aplican a la reja de control del tubo de imágenes- Y cuando esta amplitud es poca...
Cur. —… varía correspondientemente poco la brillantez del punto.
Rad. — Exactamente. En cambio, cuando las tensiones que aplicamos al Wehnelt varían fuertemente, el punto pasará por toda la gama de brillos, desde la luminosidad más intensa de la que es capaz hasta la extinción total.
Cur. — Por consiguiente tendremos que en el primer caso se logra una imagen muy grisácea, mientras que en el segundo estará fuertemente contrastada- Viene a ser como las fotografías reproducidas sobre un papel "débil" y un papel "fuerte".
Rad. — La comparación es exacta. Y por lo tanto supongo que no le sorprenderá saber que, en un receptor de televisión, el mando de sensibilidad recibe el nombre, mucho más explícito, de mando de contraste.
Cur. — Supongo que este mando puede intercalarse indistintamente en las etapas de alta frecuencia o en las de frecuencia intermedia.
Desde la alta frecuencia a la frecuencia intermedia
Rad. — Así es; y hasta podemos intercalarlo entre ambas, sobre la válvula mezcladora, en el caso que se use conversión de frecuencia con dos válvulas.
Cur. — ¿Hay alguna ventaja en usar la conversión con dos válvulas, en el caso de la televisión?

Figura 82. — Un conversor de frecuencia con tríodo-hexodo
Rad. — Sobre eso no hay duda, aunque en muchos casos se utiliza un circuito con una válvula tríodo-hexodo o tríodo-heptodo, tal como se hace en radio. Sin embargo, la ganancia que se obtiene con un conversor de frecuencia de este tipo es muy pequeña.
Es así que en muchos receptores se prefiere utilizar como moduladora un pentodo de gran pendiente, generándose la oscilación local con un tríodo independiente y aplicándosela ya sea a la tercera reja del pentodo o bien a la primera, juntamente con la señal de alta frecuencia preamplificada. A título de ejemplo tiene aquí los circuitos de dos tipos de converso-res de frecuencia, con una y con dos válvulas, respectivamente.
Cur. — En ambos reconozco los elementos habituales: polarización del cátodo mediante R1 desacoplada por C1; tensión de la reja de pantalla fijada por R5 desacoplada por C5; tensión del ánodo oscilador, fijada por R3 y R4 desacoplada mediante C1; desacoplamiento del ánodo modulador, con R6 y C6. Aparte de ello, veo también que los elementos del oscilador local han sido diseñados con trazos gruesos. En el circuito de una sola válvula reconozco sin dificultades un oscilador Hartley. ¡La derivación central del arrollamiento oscilador L es tan característica! En cambio ¿qué tipo de oscilador es el que emplea en el circuito con tríodo separado? No veo más que un arrollamiento L sin ninguna derivación...
Rad. — Se le llama. Colpitts y por cierto que posee una derivación. Lo que pasa es que en vez de tornar la derivación sobre la misma bobina, se la obtiene de la capacidad del circuito sintonizado. Puede ver que está constituida por los dos condensadores, C8 y C9. El punto común de conexión entre ambos condensadores constituye el "centro eléctrico" de la capacidad total, y este punto está conectado al cátodo. Dicho de otra manera, el circuito es en cierto modo equivalente al Hartley, que le es tan familiar.
Cur. — Supongo que en nuestro caso C8 y C9 tendrán valores muy pequeños.
Rad. — Tan pequeños que en la práctica se los omite pura y simplemente.
Cur. — ¡Vamos! ¿Y la derivación central?
Rad. — Pues el circuito funciona perfectamente. La función de C8 la desempeña la capacidad parásita ánodo-cátodo de la válvula. Y la capacidad reja-ánodo reemplaza a C9.

Figura 83. — Conversión de frecuencia con dos válvulas
Sonidos sin imágenes e imágenes sin sonido
Cur. — Extraigo de esto la curiosa conclusión de que la televisión permite sacar provecho de los defectos mismos de las válvulas, o sea de sus
capacidades interelectródicas... Pero volviendo a su esquema, veo que en el circuito anódico de la mezcladora hay conectados en serie dos transformadores de frecuencia intermedia. El uno (TR1) está sintonizado a la frecuencia intermedia de la imagen y el otro (TR2) está sintonizado a la frecuencia intermedia del sonido. Y ¿por qué este último no lleva una resistencia en derivación con sus arrollamientos?
Rad. — No olvide que la frecuencia intermedia del sonido debe ser selectiva y que por lo tanto no hay interés en amortiguarla como en el caso de la imagen. Aquí podemos formar circuitos provistos de condensadores "reales".
Cur. — ¿Y son éstos .los únicos medios usados para separar las tensiones de frecuencia intermedia del sonido y de la imagen?
Rad. Por cierto que no. Se puede hacer de diversas maneras. En lugar del acoplamiento con transformadores de primario y secundario sintonizados se suele utilizar con frecuencia el acoplamiento mediante circuitos anódicos sintonizados (L1 para la frecuencia intermedia de la imagen y L2C2 para la frecuencia intermedia del sonido), mientras que los condensadores C1 y C4 llevan a las grillas de las amplificadoras de frecuencia intermedia de la cadena de imagen y de la cadena de sonido, respectivamente. También podemos aplicar las dos componentes de frecuencia intermedia a la reja de una sola válvula, produciendo la separación mediante un circuito L3C3 sintonizado a la frecuencia intermedia del sonido e intercalado en el cátodo.
Cur. — No veo cómo puede funcionar esto.
Rad. — Supongo que sabrá que un circuito así sintonizado deja pasar fácilmente las corrientes de cualquier frecuencia...

Figura 84. — (Izquierda) Separación de las señales de sonido y de imagen en el ánodo de la conversora de frecuencia. Figura 85. — (Derecha) Separación de las señales de sonido y de imagen por realimentación selectiva negativa en el cátodo de la primera válvula de frecuencia intermedia.
Cur. —…excepto aquella a la cual está sintonizado. Y gracias por recordarme el comportamiento del circuito resonante paralelo.
Rad. — Perfectamente. Comprenderá, entonces, que para todas las señales, excepto la frecuencia intermedia del sonido, la polarización queda determinada simplemente por la resistencia R1, que permite obtener la ganancia máxima. Y así sucede con la tensión de frecuencia intermedia de imagen, que se recibe, convenientemente amplificada, en el circuito anódico.
Cur. — Ya veo la continuación de su razonamiento. La cosa cambia para la tensión de frecuencia intermedia del sonido, ya que para ella el circuito L3C3 viene a sumar su elevada impedancia (a resonancia) a la resistencia De esto resulta una considerable reducción de la amplificación para esta desdichada frecuencia.
Rad. —Exactamente- En realidad, quedará prácticamente eliminada del circuito anódico. Pero, gracias al condensador C4, podremos llevar a la reja de una amplificadora de frecuencia intermedia de sonido la tensión derivada del circuito oscilante L3C3.
Cur. — ¿Por casualidad no estamos en presencia de un fenómeno de realimentación negativa?
Rad. — Ni más ni menos. O, mejor dicho, es algo más: una realimentación negativa selectiva.
Cur. — ¡Todo esto me está resultando terriblemente complicado!
Rad. — Se debe simplemente a que todavía no se ha familiarizado con estos métodos. En realidad es muy simple. La realimentación negativa selectiva se suele usar muchas veces para eliminar una determinada frecuencia.
DECIMOTERCERA CONVERSACIÓN
DE LA ALTA FRECUENCIA AL TUBO DE RAYOS CATÓDICOS
Prosiguiendo con la exploración metódica de las etapas de un televisor, Radiol y Curiosus analizarán ahora la detección (deteniéndose aquí especialmente en el problema de la polaridad) y la amplificación de frecuencia de imagen (en la cual desempeñan un papel especialmente nefasto las capacidades parásitas). Al igual que en alta frecuencia y en frecuencia intermedia, nos vemos obligados a sacrificar aquí la ganancia para ensanchar la banda pasante. Pero también existe, por otra parte, la posibilidad de utilizar circuitos compensadores. De manera que en esta conversación se tratará:Por los caminos de montaña
- Detección positiva y negativa
- Polaridad con 1 ó 2 etapas de frecuencia de imagen
- Valores de los elementos del detector
- Circuito simétrico
- Ganancia en frecuencia de imagen
- Acción de las capacidades parásitas
- Valor de las resistencias de carga
- Compensación serie, paralelo y mixta
- Curvas resultantes de respuesta.
Curiosus. — De un tiempo a esta parte, nuestras charlas me hacen pensar en los paseos por los caminos de montaña.
Radiol. — ¿Será porque las dificultades de los razonamientos le recuerdan las peligrosas ascensiones de los andinistas?
Cur. — No; no es eso, precisamente, a lo que hago alusión. Pero supongo que conocerá esos caminos en espiral que trepan lentamente por las laderas de una montaña y donde uno tiene la impresión de volver a pasar continuamente por los mismos lugares, cuando en realidad se va ascendiendo sin cesar. Pues bien, por momentos percibo la sensación de estar dando un repaso a mi curso de radio, pues hasta tal punto encuentro paralelas, si se me permite el término, las nociones que examinamos en televisión con las que corresponden a la radioelectricidad. ¿No hemos hablado, en nuestra última conversación, de la amplificación de alta frecuencia, de la de frecuencia intermedia y de la conversión de frecuencia?Rad. — Si adoptara su comparación, iría más lejos todavía, diciendo que a medida que nos elevamos, el paisaje que vamos descubriendo no sólo cambia de aspecto sino que se hace cada vez más vasto. Y cuando estudiamos la constitución de las diversas etapas de un televisor, nos vemos frente a condiciones de funcionamiento aun más arduas que en radio, ya que la señal transportada, así como también la onda portadora, ambas tienen frecuencias correspondientemente superiores a los casos en radio.
Cur. —Sin querer jugar a las adivinanzas, supongo que nos internaremos ahora en los tramos que los indicadores camineros marean "Detección" y "Amplificación de baja frecuencia".

Rad. — Cierto, comenzaremos nuestra conversación de hoy con el problema de la detección. En efecto, luego de haber amplificado convenientemente la señal captada por la antena, en alta frecuencia y, eventualmente, en frecuencia intermedia, ha llegado el momento de desprender la modulación de la onda portadora que ha servido para transportarla. No hay que perder de vista que la misión de la alta frecuencia es solamente auxiliar; es un medio de transporte, todo lo rápido que se quiera, pero nada más que eso. Tal como se carga un cajón sobre un camión para, una vez llegado a destino, volver a descargarlo, incorporamos también, en el emisor, la videofrecuencia a una onda portadora de alta frecuencia, que sirve para llevarla al lugar de destino. Pero ahora llegó el momento de extraer la videofrecuencia, así transportada, de la onda portadora, y ésta es la misión de la detección.
Cur. — Supongo que en seguida, luego de la detección, procederemos a amplificar nuestra señal en baja frecuencia.
Rad. — Considero un poco abusivo llamar "baja frecuencia" a la señal de video, que se compone de toda una banda de frecuencia, que va desde cero hasta varios millones de ciclos por segundo. Sería más correcto hablar de amplificar las videofrecuencias.
Cuestión de polaridad
Cur. — Comprendo perfectamente y le doy la razón; pero será mejor no anticiparnos a los acontecimientos. Comencemos, entonces, con la detección. Supongo que podemos utilizar en televisión los mismos métodos de detección que en radio, es decir, detección por cristal, por diodo o mediante una válvula de tres o más electrodos, esto último para la detección por reja o por placa.
Rad. — Nada se opone a ello. No obstante, lo más frecuente es recurrir al diodo, y más raramente la detección por curvatura de la característica anódica. Algunas veces se reemplaza el diodo con un detector por cristal que, gracias a sus pequeñas capacidades y a su resistencia poco elevada, se presta para la detección de frecuencias altas y que, por estas razones, se usa con mucha frecuencia en los radares de microondas.
Cur. — ¿La disposición de circuito de un detector por diodo para televisión difiere de la utilizada en radio?
Rad. —En absoluto. Puede juzgar por sí mismo. Las tensiones de alta frecuencia (o de frecuencia intermedia, según el caso) del circuito oscilante que forma el arrollamiento L y su capacidad distribuida, se aplican al diodo conectado en serie con el circuito de utilización RC. Las alternancias positivas no pasan porque a ello se opone el espacio ánodo-cátodo de la válvula. En cambio, las alternancias negativas pueden pasar en el sentido de las flechas (sentido de movimiento de los electrones) y...

Figura 86. — Izquierda. Detección de polaridad negativa. En a se muestra el circuito, en b la señal de alta frecuencia antes de la detección, y en c, la tensión detectada. En ambos esquemas las flechas muestran los sentidos de la corriente electrónica. Figura 87. — Derecha. Detección de polaridad positiva.
Cur. — Perdone que lo interrumpa, pero ¿a qué llama en este caso alternancia positiva y alternancia negativa?
Rad. — Llamo alternancia negativa la que permite el paso de la corriente en el sentido de las flechas, produciendo sobre la resistencia R una caída de tensión que hace negativo su extremo superior. Es de este punto de donde derivamos las tensiones detectadas que se aplicarán al amplificador de video-frecuencia.
Cur. — Por lo tanto, si representamos gráficamente la corriente de alta frecuencia (o de frecuencia intermedia) modulada, nuestro detector suprime todo lo que se encuentra arriba del eje horizontal y sólo deja subsistir las alternancias negativas que pierden además su individualidad y, gracias a la acción acumulativa del condensador C, se confunden para dar lugar a la tensión de videofrecuencia.
Rad. — Compruebo con satisfacción que no ha olvidado nada de lo que en su tiempo le enseñé en radio. Pero observe ahora que en vez de dejar pasar las alternancias negativas, podemos también abrir camino solamente a las alternancias positivas. Para ello basta montar el diodo en el sentido inverso.
Cur. — ¡Eso sería una barbaridad! En tal caso los máximos de la corriente de videofrecuencia, que corresponden a los negros de las imágenes, quedarían traducidos, en la tensión detectada, por los valores más positivos. Una tensión de esta especie, aplicada a la reja de control del tubo de rayos catódicos, inscribiría en la pantalla del tubo una imagen en la cual los negros estarían reemplazados por los blancos, y viceversa. ¡Tendríamos lo que en fotografía se llama el negativo!
Rad. — Su razonamiento es impecable. En efecto, si aplicáramos directamente al Wehnelt la tensión detectada, sería preciso utilizar el montaje con detección negativa. Pero resulta que la mayoría de las veces interponemos entre el detector y el tubo de rayos catódicos, una o dos etapas de videofrecuencia, puesto que la tensión detectada tiene una magnitud de unos pocos volts solamente y no basta para modular a fondo el tubo de rayos catódicos, dando por resultado una imagen sin suficiente contraste luminoso. Tenemos, por otra parte, que una sola etapa amplificadora invierte la fase de las tensiones; un impulso positivo aplicado a la reja determina sobre el ánodo una disminución de la tensión, y viceversa.
Cur. — Adivino lo que sigue. En tales condiciones, con una etapa de video-frecuencia dispuesta después de un detector negativo, encontraríamos sobre el electrodo de control tensiones inversas y, por lo tanto, negativas. En consecuencia, será el circuito de detección positiva el que conviene usar con una sola etapa de videofrecuencia. Pero si usáramos dos de ellas, será preciso volver a nuestra detección negativa.
Rad. — Exacto. Pero corresponde observar ahora que también es posible aplicar las tensiones de videofrecuencia al cátodo del tubo a rayos catódicos, en vez de aplicarlas a la reja, manteniendo esta última a un potencial negativo fijo con respecto al cátodo. De este modo, en vez de hacer la reja más o menos positiva con relación al cátodo, haremos a éste más o menos negativo con relación a la reja.
Cur. — En tal caso habrá que proceder de la manera inversa a la que se adopta cuando se aplica la videofrecuencia a la reja. Dicho de otra manera, con una sola etapa de videofrecuencia utilizaremos la detección negativa, .y con dos etapas, o sin ninguna amplificación de videofrecuencia, haremos uso de la detección positiva. Y he aquí una situación que me parece paradójica: para obtener una imagen siempre positiva, será preciso utilizar Unas veces detección positiva y otras veces detección negativa.
La baja de los valores
Rad. — ¡Vamos, Curiosus, no juegue con las palabras! Trate más bien de estimar los valores del condensador C y de la resistencia R de detección.
Cur. — Se me ocurre que los valores clásicos de 100 micromicrofarads y 500 kilohms que usamos en todos los receptores de radio han de convenir también en televisión.
Rad. — No comparto en forma alguna su criterio. Recuerde que la corriente detectada alcanza frecuencias de varios megaciclos por segundo. ¿Puede calcular la reactancia capacitiva que opone su pequeño condensador de 100 micromicrofarads a una corriente de 4,5 megaciclos por segundo?
Cur. — A ver..., déjeme calcular. ¡Obtengo 455 ohms! ¿Es posible esto?
Rad.-- Creo que sí. Ya ve que su condensador sólo opone 455 ohms a la circulación de las corrientes de la alta frecuencia detectada. ¿Qué valen estos 455 ohms en comparación con el medio megaohm de la resistencia R?
Cur. — Pues es evidente que la resistencia queda totalmente cortocircuitada por el condensador. Esto significa que no aparecerá tensión alguna sobre los extremos de R y que, por lo tanto, no será transmitida señal al amplificador de videofrecuencia.
Rad. — Su conclusión es demasiado precipitada, amigo. Las frecuencias poco elevadas, que también se encuentran en la tensión de videofrecuencia, sufrirán una atenuación poco apreciable. Esto significa que la atenuación de las frecuencias altas se manifestará entonces por una falta de detalles netos en la imagen, por lo menos en el sentido de la exploración de las líneas. Obtendremos una imagen pobre en detalles, como la que se produce si por cualquier razón se reduce la banda de videofrecuencias que se transmite.
Cur. — ¿Y qué hay que hacer entonces? ¿Debemos reducir considerablemente la capacidad de C para que, aun a las frecuencias elevadas, su capacidad siga siendo suficientemente grande?

Figura 88. — Detección de onda completa con dos diodos conectados en montaje simétrico.

Figura 89. — Filtro pasabajos que elimina la componente de alta frecuencia de la tensión detectada.
Rad. — Esta solución se impone. Sin embargo, no podemos ir muy lejos por este camino, ya que el valor de C debe seguir siendo siempre netamente superior a la capacidad cátodo-ánodo del diodo para que la mayor parte de la tensión detectada aparezca sobre los extremos de C y de R.
Es así que se suele utilizar una capacidad de una decena de micromicrofarads. Y hasta alcanza con un condensador de sólo unos pocos micromicrofarads, si tenemos en cuenta las capacidades parásitas. Hay veces que se suprime esta capacidad por completo, dejando que las capacidades parásitas desempeñen totalmente su misión.
Cur. — Resulta evidentemente más económico. Pero se me ocurre que aun con 10 micromicrofarads la reactancia capacitiva será todavía demasiado baja (4.550 ohms a 3,5 megaciclos por segundo) en comparación con E.
Rad. — Por cierto. Y es por eso que también hay que reducir considerablemente el valor de esta resistencia, que sólo alcanza a un valor de 1.000 a 3.000 ohms.
Cur. —Supongo que con una resistencia de carga de tan pequeño valor será correspondientemente pobre el rendimiento de la detección.
Rad. Por cierto que estamos muy lejos de obtener, como en radio, un 90 % de la tensión detectada. Pero utilizando los diodos especialmente proyectados para televisión, los cuales tienen al mismo tiempo pequeña capacidad cátodo-ánodo y pequeña resistencia interna, se logra recoger sobre R la mitad o un poco más de la tensión detectada.
Cur. — Dicho de otro modo, nuestro detector tiene igual circuito que en radio pero con valores mucho más bajos.
Rad. — Exactamente. Y más frecuentemente que en radio, se le hace seguir de un filtro pasabajos, cuya misión es eliminar las componentes residuales de alta frecuencia o de frecuencia intermedia.
Cur. — El filtro que acaba de diseñar se asemeja notablemente a los filtros de alimentación de alta tensión.
Rad. — No hay por qué extrañarse, Curiosus, ya que, en ambos casos, se trata de eliminar una componente de frecuencias más altas que la corriente que se desea dejar pasar. A esta componente los arrollamientos oponen su reactancia inductiva (la cual aumenta con la frecuencia), mientras que los condensadores (cuya reactancia capacitiva disminuye con el aumento de la frecuencia) ofrecen a dicha componente fáciles vías de derivación.
Cur. — Puesto qua el filtro se asemeja al usado para la alimentación clásica de alta tensión ¿no podríamos utilizar para la misma detección el circuito de rectificador de onda completa, haciendo trabajar alternadamente dos diodos?
Rad. — Su idea es perfectamente practicable. Con la condición de usar en la entrada un transformador apropiada, el rendimiento de la detección será superior, con este circuito, al de los rectificadores de media onda. Además, la filtración será más fácil de realizar.
Videofrecuencia no es lo mismo que baja frecuencia
Cur. — Ahora que, gracias al detector, hemos logrado por fin separar la componente de videofrecuencia, no nos queda más que amplificarla. Supongo que se lo hará en las mismas condiciones que en el caso de la baja frecuencia de los receptores de radio, con la única diferencia que aquí la gama de frecuencias que se desea amplificar, alcanza varios millones de ciclos por segundo. Se me ocurre que para estas frecuencias, las capacidades parásitas deben crear serias dificultades.
Rad. — No se equivoca. Pero la diferencia con la baja frecuencia no se limita, sin embargo, al problema de la amplificación de una banda muy extensa de frecuencias. Por fortuna existen dos otros puntos particulares que hacen menos ardua la solución. En primer lugar, no necesitamos a la salida del amplificador disponer de una potencia para accionar el altoparlante, sino que nos basta con una tensión que se aplicará al tubo de rayos catódicos.
Cur. — Dicho a mi manera, fabricamos volts y no watts. Y esto me agrada doblemente, puesto que los cálculos serán evidentemente más fáciles. ¿Y cuál es la otra particularidad de nuestro amplificador de videofrecuencia?
Rad. — Que es suficiente una ganancia más bien modesta. Por lo general basta una variación de tensión de una veintena o una treintena de volts para modular a fondo el brillo del punto. Se entiende que estoy hablando de los valores comprendidos entre los niveles del blanco y del negro, es decir, entre 10 y 75 % de la tensión máxima. Por otra parte, a la salida del detector disponemos de una tensión que ya es del orden del volt. Por lo tanto, a pesar de las condiciones desfavorables en las cuales debe funcionar y que tienden a reducir su ganancia, bastará una sola etapa de videofrecuencia en la mayoría de los circuitos, lo cual simplifica naturalmente muchos problemas. No obstante se suelen usar también dos etapas.
Cur. — Supongo que, como en el caso de la detección, los inconvenientes se deben al comportamiento de las capacidades frente a las frecuencias altas.
Rad. —Exactamente. En nuestro amplificador de videofrecuencia usamos el clásico circuito de acoplamiento con resistencias. Pero en derivación con la resistencia de carga R hay una capacidad parásita C, de una treintena de micromicrofarads, que está compuesta por la combinación de varias capacidades.
Cur. —Ya veo cuáles son: la capacidad entre el ánodo y los demás electrodos, y las capacidades del conexionado.
Rad.-- Olvida que está, además, la capacidad entre la reja y el cátodo en el caso que se aplica la tensión de salida de la etapa directamente al tubo de rayos catódicos: o de lo contrario, la capacidad reja-cátodo de la válvula amplificadora siguiente, cuando se trata de la primera etapa de un amplificador de videofrecuencia de dos etapas.
Cur. — Es evidente que a 3,5 Mc/s, el conjunto de todas estas capacidades parásitas ofrecerá a la corriente anódica una reactancia capacitiva menor de 2.000 ohms.

Figura 90. — Esquema fundamental de una etapa amplificadora con acoplamiento por resistencia.
Si utilizáramos una resistencia de carga R de unos 100.000 ohms como solemos hacer en radio, todas las componentes de frecuencias altas pasarán por esta especie de cortocircuito capacitivo y la ganancia, para ellas, será casi nula. De modo que perderemos todos los agudos... ¡perdón! ... todos los detalles de la imagen.
Rad. — Supongo que si supo analizar tan bien las causas del mal, no tendrá dificultades, en proponer el remedio.
Cur. — Se me ocurre que, por desgracia, será otro sacrificio el que habrá que soportar. Será necesario reducir considerablemente el valor de la resistencia de carga R, de modo que sea comparable al valor que ofrece la reactancia capacitiva de C a las frecuencias más altas. La ganancia será evidentemente muy pequeña con R del orden de los 2.000 ohms. Y será menester una corriente anódica considerable para desarrollar la tensión necesaria con un valor tan bajo de resistencia. Dicho de otra manera, la válvula ha de suministrar algunos watts.
Rad. — Todo eso es exacto. Y, tal como sucede en el caso de la amplificación de alta frecuencia o de frecuencia intermedia, también aquí hay interés en utilizar un pentodo de pendiente lo más alta posible, siendo con frecuencia una válvula amplificadora de potencia. Esto se debe a que la ganancia será prácticamente igual al producto de la pendiente por la resistencia de carga.
Cur. — En pocas palabras, hay que llegar a la conclusión que la televisión se basa en un extraordinario desperdicio en todas las etapas. Se eligen las válvulas más notables de que se puede disponer, y se utiliza solamente una pequeña fracción de su capacidad amplificadora, ya sea amortiguando los circuitos oscilantes, lo que disminuye la impedancia, o bien reduciendo los valores de otras resistencias de carga. ¡Francamente vivimos en una triste época! ...
Rad. — No hay que lamentarse tanto, Curiosus. A pesar de todo, y especialmente en videofrecuencia, la pequeña ganancia lograda resulta por lo general suficiente.
Se aplica un correctivo para enderezar una curva
Cur. — Como siempre, tengo la tendencia a proceder por analogías con la radio, Es así que me pregunto si no existirá algún medio para corregir la curva de respuesta del amplificador de videofrecuencia, haciendo subir su parte descendente en las frecuencias elevadas.
Rad. — Y tiene mucha razón en plantearse esa interrogante, puesta que, en efecto, se suele utilizar tal corrección. Para ello se usan arrollamientos de pequeña autoinducción, que se conectan ya sea en paralelo o bien en serie con la capacidad parásita, o hasta de ambas maneras a la vez. En el caso de la "compensación paralelo" se conecta el arrollamiento L1 en serie con la resistencia de carga R y se lo sintoniza por medio de C1. Determinando convenientemente el valor de L1, se logra mejorar mucho la curva de respuesta, haciéndola subir a las frecuencias más altas.

Figura 91. — Método de corrección de la curva de respuesta mediante el arrollamiento Li conectado en paralelo con la capacidad parásita.
Cur. — Supongo que el circuito L1C1 se sintonizará a estas frecuencias altas que se desean reforzar, de manera que su impedancia, que es pequeña para las demás frecuencias, crecerá considerablemente para estas frecuencias altas y se sumará a la resistencia de carga R, de manera de venir oportunamente en su auxilio para "reflotar" la ganancia de la etapa.

Figura 92. — Compensación en serie mediante el arrollamiento L2.
Rad. — Así es, en efecto, como tienen lugar las cosas. Y hasta hay algo mejor. La presencia del arrollamiento compensador L1, al neutralizar en cierta medida la acción de la capacidad parásita C1 permite aumentar el valor de la resistencia de carga R y elevar así la ganancia para todo el conjunto de frecuencias.
Cur. —Sucede, entonces, que nuestra curva tendrá una forma más satisfactoria y se eleva en conjunto.

Figura 93. — Compensación mixta serie - paralelo mediante los arrollamientos L1 y L2.
Rad. — Precisamente. El mismo resultado, o hasta levemente mejor, se logra mediante el circuito de "compensación serie", en el cual el arrollamiento L, se conecta en el acoplamiento de salida, de manera de dividir en dos (C2 y C3) la capacidad parásita C. En ciertos casos, L, podrá llevar en derivación una resistencia R1 de igual orden de magnitud que R.

Figura 94. — Curvas de respuesta obtenidas. En A, sin corrección (circuito de la figura 90); en B, con la corrección serie (figura 92); en O, con corrección paralelo (figura 91), y en D, con la corrección mixta (figura 93).
Cur. — Se parece mucho a un filtro pasabajos.
Rad. —Y lo es en efecto, pero dejando pasar frecuencias hasta un valor muy alto. Este circuito tiene el inconveniente de que su puesta a punto es muy delicada. Para que sea realmente eficaz es necesario que C2 y C3 guarden una relación determinada. Pero resulta que con estas incivilizadas capacidades parásitas, nunca se puede estar seguro de nada...
Cur. — Muy bien. Pero creo haberle oído decir hace un momento que se podían combinar en un circuito mixto las dos formas de compensación que acabamos de examinar, ¿no es cierto?
Rad. — Sí. Y cuando se las ha determinado convenientemente, la "compensación serie-paralelo" es realmente eficaz. Permite obtener una hermosa curva de respuesta y aumentar la ganancia general al aumentar todavía más el valor de R. Pero es necesario calcular con enorme cuidado todos los elementos y llevar a cabo el armado con muchísimas precauciones.
Cur. — ¿Se emplean iguales circuitos para un amplificador de videofrecuencia de dos etapas?
Rad. —Por supuesto. Pero ¿no le parece que se ha hecho demasiado tarde? Proseguiremos nuestro estudio en una próxima oportunidad.

DECIMOCUARTA CONVERSACIÓN
DESPUÉS DE LOS CONDENSADORES
Cuando la señal de imagen pasa a través de un condensador de acoplamiento pierde su componente continua. De ello resulta una reproducción inexacta del tinte medio de las imágenes y también inconvenientes en la sincronización. En ciertos casos pueden omitirse los condensadores de acoplamiento. Pero en otros es necesario proceder a restituir la componente continua. He aquí el motivo principal de la presente conversación en cuyo curso nuestros amigos tratarán sobre:El suave balanceo de los electrones
- Paso de una tensión a través de un condensador
- Señales asimétricas
- Pérdida de la componente continua
- Acción sobre el tinte de la imagen y sobre la sincronización
- Circuitos de acoplamiento directo
- Restitución de la componente continua con ayuda de un diodo
- Colocación de los diodos restituidores
- Polarización de la válvula de frecuencia de imagen para señales unipolares.
Curiosus. — Cuando estudiamos, la última vez, la amplificación a las frecuencias de video, se detuvo Ud. largamente sobre el problema de las frecuencias más altas. Pero supongo que también ha de haber dificultades en el otro extremo de la gama.
Radiol. — No comprendo bien a qué se refiere.Cur. — Me pregunto si, en ciertos casos, la señal de video no se reduce a una simple tensión continua. Por ejemplo en el caso en que la imagen comprenda una extensa banda horizontal de tinte uniforme; y, por otra parte, una tensión continua no se transmite a través de los condensadores de acoplamiento entre etapas.
Rad. — Esa dificultad sería real si no hubiera impulsos de sincronización, que, al finalizar cada línea, vienen a modificar rápidamente el valor de la tensión e impiden así que la señal de video tenga un valor constante, aun en el ejemplo que acaba de mencionar. Por otra parte es verdad, también, que es necesario usar condensadores de acoplamiento de suficiente capacidad para transmitir las componentes de frecuencia tan baja. Pero, como lo dijo recién, un condensador no es capaz de transmitir una tensión continua, y esto viene a producir ciertas dificultades de un orden algo diferente.
Cur. — Ahora soy yo quien no comprendo. Si tuviera la amabilidad de ser un poco menos misterioso, quizá llegara a entender la cuestión.
Rad. — Pues bien; haga el favor de reflexionar un poco sobre la manera que se transmite una tensión variable en el circuito clásico de acoplamiento por condensador C con una resistencia de fuga R.
Cur. — Ya lo analizamos tiempo atrás, y nada es más sencillo que esto. Se aplica una tensión alterna a la armadura izquierda del condensador. Durante la alternancia positiva se forma una "rarefacción" de electrones. En consecuencia, como resultado de la atracción que ejercen los átomos positivos (los que tienen deficiencia de electrones) sobre los electrones, estos últimos son atraídos hacia la armadura derecha. ¿De dónde pueden venir? Evidentemente de masa. Por lo tanto atraviesan la resistencia R desde abajo hacia arriba, determinando una caída de tensión tal que la extremidad superior se hace positiva. El resultado es como si la alternancia positiva hubiera atravesado el condensador.
Rad. — Sin embargo hay una diferencia. Si una tensión continua está superpuesta a la componente alterna, como sucede en el caso de un circuito anódico en el cual se encuentra la alta tensión, esta tensión continua no será transmitida por el condensador. ¿Y qué pasa ahora con la alternancia negativa?
Cur. — Los electrones llegan a la armadura izquierda y por lo tanto rechazan a otros de la armadura derecha, puesto que no hay nada más repulsivo para un electrón que otro electrón. Los electrones así rechazados se dirigirán hacia masa, atravesando la resistencia R de manera de hacer negativo su extremo superior. También en este caso todo pasa como si en lugar del condensador hubiera un conductor directo que dejara pasar la tensión alterna.
Rad. — Todo eso es exacto. Y puede apreciar que nuestros electrones se hamacan dulce y simétricamente como los niños en un columpio.
Simetría y equilibrio
Cur. Esto ya lo sé desde hace mucho tiempo. ¿Por qué, entonces, me recuerda nuevamente todas estas nociones?
Rad. —Porque para el caso de la señal de video las cosas pasan de un modo ligeramente diferente.
Cur. — ¿Por qué?

Figura 95. — Aunque las tensiones de baja frecuencia (en A.) y las de alta frecuencia modulada (en B) son simétricas, las de videofrecuencia (representadas en C) no lo son.

Cur. — Claro. A la salida de la detectora, nuestra señal de videofrecuencia será enteramente positiva o bien enteramente negativa, según la polaridad de la detección. Esto significa que no podemos trazar ningún eje de simetría para señales que tengan esta forma.
Rad. — Trate de examinar ahora la forma en que estas señales serán transmitidas por nuestro circuito de acoplamiento CR desde la detectora a la amplificadora de videofrecuencia.
Cur. — ¿Qué polaridad tendrá la detección?
Rad. — Admitamos que se trata del caso más frecuente, de un receptor que tiene una sola etapa de videofrecuencia y aplicándose la modulación al cátodo del tubo de imagen. La detección será entonces...
Cur. —… negativa. Por lo tanto, tendremos constantemente un exceso de electrones sobre la armadura de la izquierda. Por consiguiente será expulsada de la armadura derecha una cantidad más o menos grande de electrones.
Rad. — Precisamente. Cuando la tensión negativa detectada alcanza su máximo (pulso de sincronismo), la mayor cantidad de electrones será expulsada de la armadura de la derecha, para dirigirse a masa a través de la resistencia. En ese momento la corriente de electrones hará negativo el extremo superior de la resistencia.
Cur. — Creo adivinar adónde quiere ir a parar. Cuando tenemos tensiones menos negativas, como en el caso del blanco, una parte de los electrones rechazados vuelve a la armadura de la derecha. La corriente que los trae de la masa va ahora en el otro sentido y hace positivo el extremo superior de la resistencia.
Rad. —Puede ver, entonces, que si bien encontramos nuevamente, después del condensador, una tensión de igual forma que la tensión detectada, ya no podemos decir que sea enteramente negativa (o enteramente positiva, según la polaridad de la detección). Encontramos en la reja de la amplificadora de videofrecuencia una tensión que, sin ser simétrica, comprende, sin embargo, alternancias positivas y negativas que se reparten equitativamente alrededor del potencial cero de la masa.
Cur. — ¿A qué llama "equitativamente"?
Rad. — De manera que la cantidad total de los electrones que abandonan la armadura de la derecha (alternancia negativa) sea igual a la cantidad de los que vuelven (alternancia positiva), ya que, como buen perito contador, trato siempre de equilibrar el Debe y el Haber. Por poco que reflexione sobre el asunto, y sin necesidad de recurrir al cálculo integral, encontrará que estas cantidades de electrones son proporcionales a las superficies que limita la curva de cada alternancia.

Figura 96. —La tensión de video de polaridad negativa, a la salida de la detección, tiene el aspecto ilustrado en Á. Luego de su paso a través de un condensador de acoplamiento afectará la forma que se representa en B. En esta última curva, se equilibran las superficies rayadas encima y debajo del eje horizontal.
Cur. — En resumen, para hallar en qué lugar de la curva pasará ahora el eje de potencial cero, me basta recortar la curva de tal manera que, colocando el eje sobre el borde de la hoja de un cuchillo, la curva quede en equilibrio.
Rad. — No deja de ser una forma original de verificar si ha sido bien trazado el eje. Puede comprobar, por lo tanto, que al hacer pasar nuestra señal detectada a través del condensador de acoplamiento, la señal quedó convertida en una señal alterna, quitándole su polaridad y, sobre todo, ha modificado el nivel de los impulsos de sincronización con respecto a cero volt.
Nuevos crímenes de la capacidad
Cur. — ¿Y eso es grave?
Rad. — ¡Es catastrófico! Observe que, según la forma de la señal, es decir, según el aspecto de la imagen transmitida, nuestros impulsos irán más o menos hacia abajo, de manera que resultaría imposible asegurar una sincronización correcta. Además, habría el riesgo de que se alteraran los mismos tonos o tintes de la imagen.
Cur. — ¿Y por qué?
Rad. — Para que pueda comprender mejor la extensión de este desastre, le voy a. proponer un ejemplo concreto, y muy simple. Supóngase que la imagen se compone de un triángulo equilátero uniformemente blanco sobre un fondo uniformemente negro. Trate de trazar la forma de la señal de video detectada (siempre de polaridad negativa) para tres líneas de barrido: una situada arriba, la otra en el centro y la tercera abajo.
Cur. — No creo que sea difícil. Para la primera línea tenemos que los pulsos de sincronismo se extienden desde el 75 al 100 por ciento de la amplitud máxima, luego un escalón negro a 75 por ciento, con la excepción de una corta porción a casi cero que corresponde al vértice superior del triángulo blanco. Para la línea central los trozos negros se acortan en beneficio de un trozo blanco del medio. Este último trozo blanco ocupa casi la totalidad de la última línea.
Rad. — Perfecto. Y ahora ¿podría trazar con línea de puntos, para cada una de las tres líneas, el eje de potencial cero, tal como quedaría situado después del paso de las señales a través del condensador?
Cur. — Helo aquí. Creo que mis superficies no están del todo mal equilibradas.
Rad. — Prosigamos nuestros ejercicios gráficos. Haga el favor de trazar ahora estas mismas señales, tal como quedarían efectivamente situadas con relación a un eje de cero, volt, luego de au paso a través del condensador de acoplamiento.
Cur. — Eso es fácil; aquí están los tres.
Rad. —Puede ver que ahora nuestros impulsos de sincronización se encuentran a potenciales diferentes, lo que impedirá el funcionamiento correcto del dispositivo de sincronización. Pero aquí no para la cosa. Si aplicamos estas señales a un tubo de rayos catódicos, ajustándolo de manera de obtener una gradación correcta de los tonos desde el negro al blanco para la primera línea, resultará que los tonos ya no serán respetados para las líneas siguientes; lo que debiera haber sido blanco en la línea central será gris, y el blanco de la última línea se habrá convertido en un tinte grisáceo aún más oscuro. De ahí que nuestro triángulo, lejos de ser uniformemente blanco será cada vez más oscuro hacia su parte inferior.
¡Abajo los condensadores!
Cur. — Me deja completamente desconsolado. En resumen, ya se trate de las capacidades parásitas o de los condensadores que no están encubiertos, todos ejercen los efectos más nefastos imaginables en televisión. Pero, entonces ¿por qué no suprimirlos todos lisa y llanamente?
Rad. —Esto que dice en broma es lo que se hace en realidad con ciertos circuitos llamados de "acoplamiento directo". No hay nada que se oponga a la supresión del condensador de acoplamiento entre la detectora y la reja del amplificador de videofrecuencia.

Figura 97. — Las tres líneas analizadas en la imagen de arriba se traducen, a la salida de la detectora, en tensiones A., B y C representadas en la parte superior. Luego del paso a través de un condensador, estas tensiones quedarán decaladas como se muestra en la parte inferior. Y si no tomamos precauciones apropiadas, se verá sobre la pantalla del receptor la imagen que se ilustra abajo.
Este circuito no se usa más que en el caso de una sola etapa de videofrecuencia. Lo que resulta ya un poco más delicado es el acoplamiento directo entre el ánodo de la amplificadora y el tubo de imagen. En ausencia del condensador la reja del tubo se, hallaría al mismo alto potencial positivo que el ánodo de la válvula de videofrecuencia.

Figura 98. —El medio más sencillo para no perder la componente continua consiste en proveer un acoplamiento directo entre las etapas siguientes a la detectora.
Cur. — ¡Pero eso es imposible! Creo recordar que me dijo que esa reja debe ser polarizada negativamente con relación al cátodo, de la misma manera que el caso de la reja de un vulgar triado.
Rad. — Efectivamente. Y es así que nos las arreglamos, en este circuito, para llevar el cátodo del tubo a rayos catódicos a un potencial positivo fijo superior al de la reja, de manera que esta última se hallará a un potencial negativo con relación al cátodo.
Cur. — ¡Y he aquí eliminados nuestros condensadores de acoplamiento! Nunca hubiera creído que la solución fuera tan sencilla.
Rad. — No cante victoria tan rápidamente. En realidad las cosas son menos simples, porque, tal como se lo he descrito, el circuito adolece de ciertos defectos. Especialmente es la vida del tubo de rayos catódicos la que se ve expuesta a importantes riesgos.
Cur. — ¿Por qué?
Rad. — Supongamos que por una razón cualquiera,-por ejemplo que se quema el calefactor de la válvula, deja de funcionar la etapa de videofrecuencia. La tensión de ánodo subirá en seguida notablemente, ya que, en ausencia de corriente anódica, no se producirá caída de tensión en la resistencia de carga.
Cur. — Ya veo la tragedia que se originaría. La tensión del ánodo, y por lo tanto la de la reja, sería igual a la alta tensión. En lugar de quedar negativamente polarizada, la reja so hará positiva y agotará rápidamente el cátodo del tubo. Desprovisto de la emisión electrónica, el tubo puede tirarse al canasto de los papeles. No es un mal negocio para los fabricantes de tubos. ¿Qué hacer entonces?
Rad. —Hay otros circuitos más complicados de acoplamiento directo, en los cuales este riesgo, así como otros defectos, quedan eliminados. Pero también existen otros medios distintos de acoplamiento directo para volver a su lugar las tensiones de videofrecuencia después de su paso por los condensadores de acoplamiento.
Una simple restitución
Cur. — Me gustaría conocerlos, a menos que fueran más complicados que los circuitos perfeccionados de acoplamiento directo.
Rad. — Habrá podido notar que todos los inconvenientes causados por los condensadores de acoplamiento se deben al paso de los electrones en ambos sentidos a través de la resistencia R. Son las caídas de tensión, determinadas por estas corrientes electrónicas, las que hacen aparecer las alternancias, que son por turno positivas y negativas.
Cur. — Es evidente que si pudiéramos hacer regresar los electrones hacia la armadura derecha, sin que pasaran por la resistencia, ya no habría más alternancias positivas. Pero no veo de qué manera podríamos lograrlo.
Rad. — Sin embargo existen medios para hacerlo, y son muy simples. Basta para ello conectar en paralelo con la resistencia un diodo cuya placa esté conectada a masa.
Cur. — ¡Tan sencillo que es y no se me había ocurrido! Tenemos, así, que los electrones rechazados de la armadura derecha podrán regresar a masa a través del diodo, y por lo tanto crearán una tensión negativa insignificante. Pero para regresar hacia la armadura, los electrones, deben pasar por la resistencia elevada R, pues el diodo está entonces cerrado para ellos. Y sobre esta alta resistencia aparecerá una tensión positiva considerable.

Figura 99. — Circuito del diodo de restitución para señales de polaridad negativa en d, y de polaridad positiva en B.
Rad. — En realidad, los fenómenos que se producen en este circuito elemental están lejos de ser simples. Los electrones con los cuales está cargado el condensador C se escurren casi instantáneamente a través del diodo. Por lo tanto, la misión del diodo será la de no permitir que se acumulen electrones en la armadura derecha del condensador y así toda la señal de videofrecuencia se encontrará en el dominio de las tensiones positivas, siendo solamente los impulsos los que alcanzan el potencial cero. Gracias a la acción del diodo, en lugar de tener por potencial medio el de masa, es decir, cero volt, la armadura derecha del condensador tendrá cero volt como potencial mínimo.
Cur. — Entonces ¿los electrones atraviesan el diodo a cada línea de barrido?
Rad. — No es indispensable. Si las tensiones de las líneas sucesivas tienen sensiblemente la misma forma, o, más exactamente, ponen en movimiento la misma carga de electrones, el diodo no tiene por qué intervenir después de haber cargado positiva y convenientemente la armadura derecha del condensador. Pero si se pone en juego una cantidad más considerable de electrones, el diodo dejará pasar la cantidad suficiente de ellos para completar la carga. Y cuando las cargas positivas deben ser menores, la cantidad adicional de los electrones pasarán a través de la resistencia R. De cualquier manera, el diodo de restitución...
Cur. ¿Así se llama este diodo?
Rad. — Me olvidé de presentárselo. Tengo, pues, el honor de presentarle el diodo de restitución de la componente continua. Tal es, en efecto, su designación oficial.
Cur. — ¿Y cuál es la componente continua en cuestión?
Rad. — Es algo así como una imagen espiritual. La tensión de una sola polaridad (es decir, enteramente positiva o enteramente negativa), tal como la que se encuentra después de la detección, puede considerarse como la suma de dos tensiones: una tensión alternada que tiene justamente la forma de la que se encuentra después del paso por el condensador de acoplamiento, y una tensión continua de signo conveniente y de valor suficiente para situarla completamente en el dominio de las tensiones positivas o negativas.
Cur. — Supongo, además, que esta tensión continua es igual a la que he trazado con línea de puntos sobre mi gráfico que sirvió para dividir en superficies iguales la curva de la señal de videofrecuencia.
Rad. — Una vez más tiene razón, Curiosus.
Cur. — Hasta ahora tomó, en cuenta el caso de las tensiones de polaridad negativa. ¿Cómo habría que proceder en el caso contrario?
Rad. — Nada más fácil. Si sus tensiones tienen polaridad positiva bastará invertir las conexiones del diodo; es decir, conectar su cátodo a masa y su ánodo al punto superior de la resistencia. Podrá repasar para este caso todos los razonamientos efectuados, y comprobará que el dispositivo funciona tan correctamente como en el primer caso. De paso habrá realizado un buen ejercicio de gimnasia cerebral.
Diodo por aquí, diodo, por allá...
Cur. — ¿Y en qué punto, exactamente, de la cadena de videofrecuencia hay que restituir la componente continua? A primera vista me parece que basta hacerlo a la salida de la última etapa de amplificación, sobre el acoplamiento con la reja .o con el cátodo del tubo de rayos catódicos.

Figura 100. — Una señal de video de polaridad positiva, tal como se la representa en A, puede considerarse como la suma de una señal equilibrada de B y una componente continua en C.
Rad. — Podríamos conformarnos con eso, con la condición, se entiende, de que tomemos las tensiones de sincronización de este punto, como suele hacérselo muchas veces. Pero también podríamos usar varios diodos de restitución: uno después de la detectora, otro después de la etapa de videofrecuencia y, si hubiera dos etapas de videofrecuencia, podríamos usar un tercero después de la segunda etapa.
Cur. — ¿Es accionista de una fábrica de diodos, para preconizar semejante profusión de estas pequeñas válvulas?
Rad. — Mis consejos son totalmente desinteresados. Volvamos al ejemplo que examináramos hace un rato, Figura 97. g No ve que, en ausencia del diodo, el dominio de las tensiones E2 ocupado por las señales es netamente superior al de E1 que corresponde a las señales cuando están correctamente alineadas sobre la misma línea de partida, gracias a la acción del diodo?
Cur. — ¿Y por qué debemos evitar este escalonamiento de las señales sobre la escala de tensiones?
Rad. —Porque las amplificadoras de videofrecuencia trabajan en condiciones poco favorables y resulta inútil darles a digerir señales que se extienden sobre un dominio considerable de tensiones de reja. De cualquier manera, las amplitudes bastante pequeñas de las señales en juego nos dispensan de esta orgía de diodos.
Cur. — Todavía me queda por comprender de qué manera polarizamos las válvulas de video-frecuencia cuando se trata de amplificar señales no simétricas y "unipolares".
Rad. — Me parece muy lógico que plantee esta cuestión. En efecto, resulta inútil en este caso fijar el punto de funcionamiento en el centro de la parte rectilínea de la característica situada en el dominio de las tensiones negativas de reja. En nuestro caso, para señales de polaridad negativa, nos situamos en el punto cero volt o menos de 1 volt. Si se trata de señales de polaridad positiva, el punto de funcionamiento se fijará en el extremo más negativo de la parte rectilínea. En ambos casos, gracias a esta polarización, la señal dispondrá de la extensión máxima de la parte rectilínea de la característica.

Figura 101. — La polarización de una etapa de videofrecuencia debe ajustarse de tal manera que el punto de funcionamiento permita a la señal unipolar extenderse en la región rectilínea de la curva característica. Pueden verse, arriba, los casos de señal de polaridad positiva y de polaridad negativa, respectivamente.
Cur. — Resumiendo, si elijo el caso concreto de un receptor con una sola etapa de videofrecuencia, donde la tensión de modulación se aplica a la reja del tubo de rayos catódicos tendremos una detección de polaridad negativa. Bastará un solo diodo de restitución en derivación con la resistencia de escape o de fuga de dicho electrodo del tubo de rayos catódicos.
Rad. — Observe también que para el caso de señales de videofrecuencia de polaridad positiva, el espacio cátodo-reja de una válvula podrá reemplazar al diodo. Habiendo analizado, tiempo atrás, en nuestras conversaciones sobre radio el mecanismo de la detección por reja, sabrá que en realidad este electrodo puede desempeñar la misión del ánodo de un pequeño diodo en una válvula no polarizada. En el caso de la señal positiva, el diodo así formado por la reja se hallará conectado en el sentido conveniente para reemplazar al diodo de restitución.
Cur. — ¡Y yo que lo acusaba de propagandista del uso en gran escala de los diodos!
DECIMOQUINTA CONVERSACIÓN
SEPARACIÓN Y SELECCIÓN
Esta vez el diálogo de nuestros amigos será de una extensión inusitada. El tema que discutirán merece, en efecto, que se le dedique una atención sostenida. Se trata de los métodos que permiten extraer de la señal general de frecuencia de imagen los impulsos de sincronización, y luego los procedimientos utilizados para separar los impulsos de imagen de los de línea. El estudio de estos asuntos llevará a Radiol a analizar las notables propiedades del sencillo circuito compuesto por una resistencia y un condensador en serie. En consecuencia, nuestros amigos examinarán los temas siguientes:Nivelación por abajo
- Necesidad de la separación
- Cercenamiento
- El lugar del separador
- Separadores a diodo en paralelo y en serie
- Circuito con pentodo
- Cuestiones de polaridad
- Empleo de un diodo restablecedor
- Transformación de las duraciones en amplitudes
- Diferenciación e integración
- Influencia de la constante de tiempo
- Forma de las señales diferenciadas e integradas
- Circuitos prácticos.
Curiosus. —Yo creo que ahora lo sé todo.
Radiol. — ¿Todo? ¿Qué significa esta afirmación llena de modestia?
Cur. — Quiero decir que ahora conozco todas las etapas de un televisor, desde el preamplificador de alta frecuencia hasta la última etapa de videofrecuencia conectada al tubo de rayos catódicos. Y como no he olvidado tampoco nada referente a la composición de las bases de tiempo, tengo la agradable impresión de conocer por fin el conjunto de esta técnica compleja que...
Rad. — ¡Cómo se engaña, mi pobre Curiosus! Aun le quedan muchas cosas por aprender. Una de las tantas es, por ejemplo, cómo se pueden sincronizar esas bases de tiempo que mencionó tan oportunamente.Cur. — Naturalmente que no me olvido que los impulsos de fin de línea y de fin de imagen sirven para sincronizar las dos bases de tiempo del receptor con las del emisor. ¿Pero es que no basta, acaso, para ello aplicar a dichas bases de tiempo las señales de video completas?
Rad. — Sólo conseguiría provocar una catástrofe. La mezcla de las señales de imagen con los impulsos de fin de líneas y con los impulsos de fin de imagen iniciará en los instantes más inoportunos el funcionamiento de las respectivas bases. En estos dominios, en los cuales el tiempo se cuenta en fracciones de microsegundo, todo debe ser neto y perfectamente claro. Cada base debe recibir los pulsos que le están destinados, con exclusión de cualquier otra señal. Esto se debe especialmente al hecho que la iniciación de cada descarga se opera con frecuencia bajo la acción de mínimas fluctuaciones de la tensión de la reja que sirve para producir la descarga en cuestión.
Cur. — Ya veo adónde quiere ir a parar: a la necesidad de separar las señales de sincronización con respecto a las tensiones que traducen la luminosidad de la imagen. Recuerdo también que tuvo Ud. la precaución de incluir para ello una etapa "separadora" al ensayar el diseño del esquema general de un televisor.
Rad. — Espero, entonces, que no le costará mucho trabajo imaginarse el principio que permite obtener esta separación.
Cur. — Supongo que se tratará de una especie de conmutador electrónico que, en los instantes apropiados, dirige las señales hacia las bases de tiempo correspondientes. Por ejemplo, al finalizar cada línea se aplica la correspondiente tensión a la base de "líneas", etc.
Rad. — No hay nada de eso. Su conmutador sería, por otra parte, tanto más difícil de concebir cuanto que debería ser sincronizado él mismo. Dicho de otra manera, su proyecto sólo sirve para encerrarlo en un círculo vicioso. ¿No alcanza a ver algún otro medio de separación de las señales de imagen y de los impulsos de sincronización, basado en la diferencia fundamental que existe entre estas dos clases de señal?Cur. — Esta diferencia está evidentemente representada por sus amplitudes...
Rad. — Tengo el placer de anunciarle que ahora va por buen camino. Continúe.
Cur. — Los impulsos sincronizadores ocupan entre 75 y 100 por ciento de la amplitud máxima posible de la señal de video. Todo lo que se encuentra por debajo, es decir, lo que está comprendido entre 0 y 75 por ciento; representa la gama de luminosidades que se extiende desde el negro hasta el blanco. Por lo tanto bastará seleccionar todas las tensiones que sobrepasen el 75 por ciento para obtener los impulsos de sincronización.
Rad. — ¡Perfectamente razonado! Es necesario, con una especie de cuchillo, cortar de la tensión de video todo lo que pase del 75 por ciento reservado para los impulsos. Este corte de la parte superior de una tensión se suele llamar "cercenamiento" o simplemente "recorte".
Cur. ¿Y cómo se procede para lograr esta especie de nivelación por arriba?
Los límites de la paciencia
Rad. — Aplicando las señales a una válvula que es capaz de trabajar con tensión de cierto nivel, pero que se niega a funcionar con tensiones menores.
Cur. — Hace como mi tío Julio. Cuando yo era niño, soportaba bien que tocara la trompeta, pero estallaba histéricamente cuando trataba de ejercer mi talento artístico en un tambor. Pero ¿qué clase de válvula es ésa que así manifiesta sus límites de paciencia?
Rad. — Habitualmente se recurre a un pentodo. No obstante no es indispensable esta profusión de rejas, y en ciertos circuitos económicos se consigue que un simple diodo desempeñe más o menos bien esta misión.
Cur. ¿Y dónde intercalamos en el circuito esta etapa separadora?
Rad. — Teóricamente se le podría aplicar la tensión de la señal antes de la detección, puesto que, sin dejar de cercenar, detectaría al mismo tiempo. No obstante su funcionamiento sería inseguro. Se tiene especial interés en alimentarla con señales cuya amplitud sea lo más elevada posible. Es así que se las deriva del final de la cadena amplificadora, o sea a la salida de la última etapa de videofrecuencia; o también, en los raros circuitos desprovistos de amplificador de videofrecuencia, se las deriva directamente de la salida de la detectora.
Cur. — Por lo tanto podemos admitir que la señal que se utiliza en el separador podrá ser tanto de polaridad positiva como negativa, según que la tensión de video se aplique respectivamente a la reja o al cátodo del tubo de rayos catódicos.
Rad. — Es preciso, en efecto, contemplar ambos casos.
Cur. — Admitamos, a título de ejemplo, que la señal sea de polaridad positiva; es decir, que los blancos se apoyan casi sobre el potencial de cero volt y que todo el resto de la señal sube dentro del dominio de las tensiones positivas. ¿Cómo las cercenaría con ayuda de un diodo?
Rad. — Existen diversos circuitos que se utilizan para ello. Los más sencillos comprenden un diodo polarizado en derivación con la tensión de video. En el caso de una tensión de polaridad positiva, se hace positivo el ánodo del diodo con respecto al cátodo. Por lo tanto circulará corriente mientras no se apliquen al cátodo tensiones positivas inferiores a esta tensión de polarización. Pero se interrumpirá la circulación de la corriente en cuanto el potencial del cátodo se hace positivo con respecto al del ánodo. El diodo, cuando conduce, equivale a un verdadero cortocircuito y por lo tanto sólo transfiere a la salida las tensiones superiores a las que permiten circular esa corriente.
Cur. — Creo comprender que la tensión de polarización se ajusta de manera que sea un poco inferior a la amplitud de los impulsos sincronizadores. Por consiguiente el diodo no ejercerá acción alguna sobre los impulsos, que serán transmitidos hacia la salida sin sufrir alteración de ninguna especie. Pero cuando la tensión es inferior a la de polarización, como es el caso con las señales de imagen propiamente dichas, entra en acción la guillotina, pasando a través del diodo sin alcanzar la salida. Pero ahora quiero saber qué misión desempeña la resistencia R.
Rad. — Proteger de la acción de cortocircuito del diodo a la resistencia de carga de la etapa precedente...
Cur. — No había pensado en eso. ¿Podría diseñarme el esquema que se utiliza para las señales de polaridad negativa? Supongo que bastará invertir el diodo.
Rad. — Por supuesto. Observe que también en este caso hacemos negativo el cátodo con respecto al ánodo.

Figura 102. — Separador por diodo en paralelo, para señales positivas.

Figura 103. — Separador semejante al de la figura 102, pero para señales negativas.

Figura 104. — Separador por diodo conectado en serie, para señales positivas.
Es así que sólo durante los impulsos de sincronización el ánodo llega a hacerse más negativo que el cátodo, de manera que el diodo no deja pasar corriente y no ejerce acción sobre las tensiones de los impulsos que se transmiten fielmente hacia la salida. Las señales de imagen, en cambio, dejan el cátodo más
negativo que el ánodo, se establece la corriente, y la salida, cortocircuitada por el diodo, ignora la presencia de la señal de imagen. He aquí el funcionamiento, un poco esquematizado, del recortador por diodo conectado en derivación.
Cur. — La forma en que se expresó me hace sospechar que hay también un montaje en que se conecta el diodo en serie. Si así fuese ¿podría explicarme cómo se lo usa?
Rad. — El circuito es muy simple. Utilizamos un diodo cuyo cátodo se hace positivo mediante un divisor de tensión constituido por las dos resistencias R3 y R4 dispuestas entre el negativo y el positivo de la alta tensión. El condensador C, de capacidad suficiente, sirve para dejar pasar las componentes alternas de la corriente.
Cur. — Pero a mi entender no circulará una corriente continua por nuestro diodo, puesto que hacemos su cátodo positivo con respecto al ánodo.
Rad. — Así será efectivamente, en ausencia de una señal aplicada a la entrada del circuito. Se comprende que hay que arreglar las cosas, mediante la elección apropiada de las valores de R3 y de R4 de modo que e sea levemente inferior a la tensión de los impulsos de sincronización.
Cur. — ¿Y para qué sirve R1?
Rad. — Es la resistencia de acoplamiento de la etapa precedente, a la cual hice figurar en nuestro circuito para mostrar que el circuito de corriente del diodo está efectivamente cerrado.
Cur. — No veo mayores dificultades para comprender lo que pasa. Mientras las tensiones de la señal de video que se aplica al cátodo son menores que la diferencia de potencial e, o sea mientras no hay impulsos de sincronismo, el cátodo sigue siendo positivo con respecto al ánodo y no pasa corriente a través del diodo. Pero cuando se presenta un impulso, la tensión positiva que se aplica al ánodo será superior a e y hará por lo tanto positivo al ánodo con respecto al cátodo, de modo que el diodo conduce.
Rad. — Muy correcto su razonamiento. Puede ver, entonces, que en nuestro circuito la corriente circula solamente durante los impulsos de sincronización. Cada uno de estos impulsos de corriente crea en R2 una caída de tensión que se manifiesta en la forma de un impulso positivo de la tensión que se deriva del cátodo.
Cur. — ¿Y eso no es conveniente? Creo recordar que ciertas bases de tiempo exigen impulsos de sincronismo positivos, mientras que otras son un poco más tolerantes.
Rad. — Si fuera necesario, siempre estamos a tiempo de invertir la fase de los impulsos con ayuda de una válvula desfasadora.

Figura 105. — Para señales negativas hay que conectar el separador como se muestra en esta figura.
Cur. — ¿Y cómo tenemos que proceder en el caso de señales de polaridad negativa?
Rad. —El principio es el mismo. Pero es preciso invertir el diodo y aplicar a su ánodo una polarización negativa conveniente. También en este caso el diodo dejará pasar la corriente durante los impulsos sincronizadores. Pero las señales de imagen dejan al ánodo más negativo que el cátodo, deteniendo por lo tanto el paso de la corriente. Tenemos, entonces, que cada impulso de corriente se traducirá, sobre la resistencia de carga, en un impulso negativo de tensión.
Con tres rejas de más
Cur. — Termino por comprobar que el diodo no modifica la polaridad de los impulsos sincronizadores. De cualquier manera, estos circuitos me resultan de una sencillez seductora y no veo razón para preferir otros, que me imagino serán más complicados y usarán pentodos.
Rad. — Pero en materia técnica no siempre la simplicidad va a la par de la perfección. Es así, por ejemplo, que nuestras separadoras por diodo se encuentran lejos de hallarse dotadas de todas las virtudes. La separación que proveen es imperfecta, puesto que la señal de imagen, cuando traduce variaciones muy rápidas de luminosidad, alcanza a penetrar hasta las bases de tiempo a través de la capacidad parásita ánodo-cátodo del diodo. Es decir, el funcionamiento de las bases queda sometido a fallas de sincronización. Por otra parte resulta que un diodo sólo restituye lo que se le aplica, y aun esto no lo hace del todo. En compensación se tiene gran interés en beneficiarse con la aptitud amplificadora de los pentodos, que, al mismo tiempo, ofrecen una capacidad muy pequeña entre la grilla y el ánodo.
Cur. — Pero ¿cómo hay que hacer para llegar a limitar la paciencia de los pentodos?
Rad. — Esta "paciencia", o mejor dicho la corriente anódica, puede limitarse en sus dos extremos. Por una parte en su nacimiento, o sea en la región de las tensiones negativas de reja, que es, como se sabe, el codo inferior de la curva característica. Por otra parte se puede determinar, en las proximidades de cero volt de reja, un codo superior muy pronunciado, seguido de una extensión horizontal.
Cur. — Por lo tanto tendremos que cualquier aumento de la tensión de la reja más allá de cero volt no traerá ninguna variación ulterior -de la corriente anódica.
Rad. — Ni más ni menos. Y lo mismo puede decirse de su potencial más allá de la tensión correspondiente al nacimiento de la corriente anódica. Siendo en ese instante cero, la corriente anódica no podrá ser menor que cero, aunque la reja se vuelva aún más negativa.
Cur. —Empiezo a vislumbrar todo el partido que se puede extraer de estos dos límites de la paciencia. Pero antes quisiera saber mediante qué artificios se logra modelar de esta manera la curva característica de un pentodo.
Rad. —La finalidad que se persigue es impedir que el ánodo reciba un flujo de electrones que sobrepase un cierto valor de intensidad, cualquiera sea la magnitud de apertura de esta canilla de electrones que constituye la reja. Se lo logra aplicando las tensiones apropiadas al ánodo y a la pantalla. Por ejemplo, se puede aplicar al ánodo una tensión positiva muy baja, del orden de los 5 volts, aplicando de 30 a 40 volts a la pantalla. También podemos hacer lo contrario: mantener el ánodo a una tensión normalmente alta, pero aplicando una tensión relativamente pequeña a la pantalla.
Impulsos hacia arriba e impulsos hacia abajo
Cur. — Supongo que en todos los separadores a pentodo se disponen las cosas de manera que los impulsos sincronizadores afecten el dominio de las tensiones de reja dentro del cual la corriente anódica varía; es decir, la porción creciente de la curva característica. En cuanto se refiere a la señal de imagen propiamente dicha, se la rechaza eficazmente ya sea por la parte horizontal superior, o bien en el dominio donde la corriente anódica es nula. En ambos casos son solamente los impulsos sincronizadores los que se verán amplificados por la válvula, mientras que las señales de imagen no alcanzarán a provocar ninguna variación de la corriente anódica.
Rad. — Acaba de exponer con exactitud el principio de funcionamiento de los separadores por pentodo. Por lo tanto, no tropezaré con dificultades para explicar y analizar los circuitos en detalle. Tomemos, por ejemplo, el caso de las señales de video de polaridad negativa, en que la tensión es más negativa mientras duran los impulsos sincronizadores. Aquí tiene un pentodo en que, gracias al divisor de tensión compuesto por las resistencias R1 a R4, el ánodo se halla a un potencial muy bajo, la pantalla lleva un potencial más alto y el cátodo, en virtud de la caída de tensión sobre es más negativo que la reja; o, lo que viene a ser lo mismo, la reja tiene una polaridad positiva con respecto al cátodo.

Figura 106. — Característica de un pentodo separador.
Cur. — Todo eso es muy claro, pero no tanto. ¿Para qué sirve esta polarización?

Figura 107. — Circuito con baja tensión anódica y reja positiva.

Figura 108. — He aquí cómo funciona el separador por pentodo en el caso de señales negativas.
Rad. — Observe las características de la válvula. Se ajusta la polarización de manera que los impulsos sincronizadores se extiendan sobre toda la región de las tensiones de reja en la cual amplifica la válvula (parte creciente de la característica). Además, es necesario que los impulsos alcancen, o aun sobrepasen, el codo superior de la característica. Vemos así que toda la parte de las señales relativa a la imagen será rechazada en la porción horizontal de la característica, donde la corriente anódica permanece prácticamente invariable. Y es así que solamente los impulsos sincronizadores serán amplificados, manifestándose cada
uno por una anulación de la corriente anódica, que conserva su valor máximo durante el resto del tiempo.
Cur. — Puesto que la corriente determina una caída de tensión en la resistencia de carga R, caída que reduce correspondientemente la tensión anódica eficaz, tendremos que esta caída se hace nula, por ausencia de corriente, en los momentos de los impulsos. En ese instante el ánodo será considerablemente más positivo, puesto que alcanza prácticamente el mismo potencial de la alta tensión de alimentación que se aplica a R. Por consiguiente, obtendremos sobre el ánodo impulsos positivos de sincronización, en lugar de los impulsos dirigidos en sentido negativo que se aplican a la reja.
Rad. —Puede esto sorprenderlo, pero no es ni más ni menos, que la eterna historia de la inversión de fase que introduce toda etapa amplificadora. Y ahora, con el riesgo de decepcionarlo, debo decirle que el separador, tal como he trazado su circuito, no puede funcionar correctamente.
Cur. — ¡Oh, Radiol!, siempre haciéndome sufrir desilusiones. Teníamos aquí un circuito tan simple y tan simpático, y ahora resulta que adolece de defectos.
Rad. — Empecemos por el hecho muy probable que tengamos que conectar nuestro separador a la etapa precedente a través de un condensador de acoplamiento. Y decir "condensador" equivale a decir también "desaparición de la componente continua".
Cur. — En nuestra última conversación hablamos, efectivamente, bastante del tema. Pero ¿en qué nos molesta el asunto en este caso?

Figura 109. —Un diodo de restitución permite completar eficazmente el circuito de la figura 107.
Rad. — Es algo que salta a la vista. Todo el funcionamiento del separador se basa sobre el correcto alineamiento de los pedestales o "pies" de los impulsos con respecto al punto de la tensión de reja que corresponde al nacimiento de la corriente anódica. Pero si, en ausencia de la componente continua, los pies de los impulsos comienzan a practicar una especie de baile desordenado, colocándose cada uno a un nivel diferente según la forma de la tensión de imagen, la corriente anódica se verá fatalmente influida por esta tensión, los impulsos sincronizadores serán desiguales y las bases de tiempo ya no serán sincronizadas correctamente, puesto que la modulación de la imagen podrá llegar a ellas a través del separador.
Cur. — ¡Qué desastre! ¿No podríamos remediarlo conectando en derivación, sobre la resistencia de fuga R5 de la reja, nuestro buen amigo el diodo de restitución?
Rad. —Esto es lo que hacemos, efectivamente. Y de esta manera, todo quedará en correctas condiciones, porque con el diodo de restitución todos los "pies" de los impulsos de sincronización se alinean sobre la tensión cero. Ahora hay que hacer positivo el cátodo con respecto a la reja, para lo cual basta modificar un poco las conexiones. Por otra parte, hay que tener en cuenta la cuestión de las perturbaciones debidas a la corriente de reja.
Cur. — ¿Qué nueva calamidad es ésta?
Rad. — Como puede comprobarlo, la señal de imagen lleva a la reja a potenciales positivos relativamente elevados. En tales condiciones, la reja actúa como ánodo, o sea que, captará electrones, formándose de esta manera una corriente que se dirige, por la parte exterior de la válvula, desde la reja al cátodo. Para remediar este inconveniente se intercala una resistencia R6 en el trayecto de esta corriente. La corriente de reja determinará en ella una caída de tensión que tiende a hacer negativa la reja y le impide alcanzar así potenciales positivos elevados.

Figura 110. — Es inútil emplear un diodo de restitución cuando las señales son positivas. Este circuito lleva baja tensión de pantalla.
Cur. — La técnica de la televisión se asemeja a la vieja historia de la armadura y la bala: siempre hay defectos que amenazan echar todo por tierra, y siempre hay medios providenciales que permiten superar la situación. Pero volviendo a nuestro separador ¿cómo debemos proceder en el caso de señales de polaridad positivas? Supongo que el diodo de restitución deberá conectarse al revés y que...
Rad. — ¡Nada de diodos en este caso! El problema se simplifica considerablemente en el caso de señales de polaridad positiva. Ya no se necesita polarización, puesto que basta dejar que los "pies" de los impulsos reposen sobre el potencial cero. Y para conseguir esto no necesitamos tampoco el diodo de restitución, puesto que la reja de una válvula no polarizada desempeña la misión del diodo, como ya lo hemos comentado antes. Y finalmente ya no hay riesgos de corriente de reja, puesto que todo sucede en las regiones de las tensiones negativas de reja.
Cur. — ¡Pues es realmente desconcertante! Y veo también que en este caso son solamente los impulsos sincronizadores los que afectan la parte ascendente de la curva característica. En cuanto se refiere a las señales de imagen propiamente dicha, son rechazadas hacia la zona de corriente anódica nula, de manera que no afectan para nada a la corriente del ánodo.
Rad. —Dejo a su cargo la tarea de observar que, una vez más, las señales de salida y entrada tienen fases opuestas. Los impulsos sincronizadores se manifiestan por impulsos de corriente anódica que dan lugar a impulsos de tensión negativos en virtud de la caída de tensión en la resistencia de carga.

Figura 111. — Funcionamiento del separador a pentodo en el caso de señales positivas.
El bondadoso condensador y la resistencia arpía
Cur. — Ahora que sabemos extraer nuestros impulsos positivos o negativos con la ayuda de diodos o de pentodos, ¿cómo hacemos para separar los impulsos de líneas con respecto a los impulsos de imagen?
Rad. — Pues sabemos lo que los diferencia: su duración. La separación se basa en transformar las duraciones en amplitudes.
Cur. — ¡Eso sí que se llama claridad! Ni las pitonisas de Grecia se expresaban más explícitamente.
Rad. — El asunto es, bien simple. Por lo general se recurre a procedimientos de diferenciación o de integración.
Cur. — ¡De mejor en mejor! Será preciso ahora que me dedique al estudio del cálculo diferencial e integral para comprender sus explicaciones.
Rad. — Es absolutamente innecesario. Los términos que le han impresionado tanto indican aquí el comportamiento de las señales en un circuito que no puede ser más simple: una resistencia y un condensador conectados en serie. Analicemos, si no tiene inconveniente, lo que pasará si aplicamos bruscamente a. los terminales de un circuito de esta clase una tensión E, manteniéndola durante un cierto tiempo T y desconectándola luego.
Cur. — En estos últimos tiempos que nos vemos con cierta frecuencia he aprendido muchas cosas, y entre ellas a adivinar sus intenciones ocultas. Esta tensión que aplicamos y que luego suprimimos bruscamente es simplemente la señal rectangular constituida por un impulso de línea cuando T es muy breve, o por un impulso de imagen cuando T es de duración mayor. ¿No es esa lo que quería decir?
Rad. — ¡Está visto que no se le puede ocultar nada, Curiosus! Pero lo que quiero examinar ahora es la forma de las tensiones Vr y Vc que aparecerán, respectivamente, sobre la resistencia y sobre el condensador.
Cur. — Este problema está lejos de ser nuevo para mí, pues ya abordamos el tema durante nuestra quinta conversación, al hablar de las bases de tiempo. Cuando se aplica la tensión E se empieza a cargar el condensador C a través de la resistencia R. La tensión Vc sobre los terminales del condensador crecerá, por lo tanto, de acuerdo con una curva exponencial, con más o menos rapidez, según la constante de tiempo del circuito, que es el producto R x C.

Figura 112. — Metamorfosis de la señal rectangular en una resistencia y un condensador conectados- en serie. A la izquierda, constante de tiempo alta; a la derecha, constante der tiempo baja.
Rad. — Su excelente memoria me facilita notablemente las cosas. En efecto, según que la resistencia y el condensador tengan valores altos o bajos (en la figura he previsto ambos casos) el condensador se cargará correspondientemente con rapidez o con lentitud. Pero ¿qué pasará durante este tiempo en la resistencia R?
Cur. — Pues al comienzo de la carga será atravesada por una corriente máxima que determinará una importante caída de tensión Vr. Luego, a medida que va progresando la carga, la intensidad de la corriente, y en consecuencia, el valor de la tensión V, disminuirán también ahora de acuerdo con una curva exponencial.
Rad. — ¿Y no se le ha ocurrido pensar también que la suma de las dos tensiones Vr, y Vc debe ser en todo momento igual a la tensión total E?
Cur. — Confieso que esta verdad, a pesar de ser elemental, se me había escapado. Es evidente que si tenemos en cuenta ese principio fundamental, podremos deducir la forma de la curva Vr de la de Vc, y viceversa; puesto que su suma ha de dar la parte horizontal de la curva de E.
Rad.— Para su mayor conveniencia he dibujado las curvas de nuestras tensiones para una constante de tiempo RC elevada con respecto a la duración T del impulso rectangular y para el caso de una RC pequeña. En el primer caso he supuesto que la carga se alcanza prácticamente al finalizar el tiempo T. En el segundo caso termina muy rápidamente, de manera que las tensiones Vc y Vr, se prolongan en una porción horizontal. Pasemos ahora al segundo acto del drama: la tensión aplicada E vuelve a cero.
Cur. — En ese momento el condensador C comienza a descargarse a través, de la resistencia R y de la fuente de tensión. Por lo tanto comienza a disminuir la tensión Vc, presente sobre sus terminales, siempre de acuerdo con una curva exponencial y con la misma constante de tiempo. Y si ésta es bastante alta, volveremos a encontrarnos con nuestro viejo conocido y amigo, el diente de sierra, que nos saturó en nuestros estudios de las bases de tiempo.
Rad. — Sin embargo, hay una diferencia con respecto a los dientes de sierra de que habla Ud. No olvide que en el presente caso la carga y descarga se efectúan de acuerdo con la misma ley, mientras que en el caso de las bases de tiempo la descarga es considerablemente más rápida, ya que el circuito de descarga ofrece una resistencia muy pequeña y por consiguiente será considerablemente menor la constante de tiempo. Pero volvamos a nuestras tensiones. ¿Cómo será V, sobre la resistencia?
Cur. — ¡Pues tenemos el caso inverso! Ahora que se descarga el condensador, la corriente en R cambia de sentido, Por lo tanto habrá una caída de tensión negativa. Y también ahora la corriente y, en consecuencia, la tensión, son elevadas al comienzo de la descarga, para luego disminuir según la ley exponencial, que decididamente parece ser la ley suprema en televisión.
Rad. — No veo por qué le ha sorprendido tanto la inversión del sentido de la tensión sobre R. Con un poco de lógica lo hubiera podido prever. Puesto que Vc + Vr = E, y puesto que ahora E ha disminuido a cero, es preciso, para que siga siendo válida nuestra igualdad, que Y, sea negativa siendo positiva Ve de lo contrario su suma no podría ser igual a cero.
Cur. — Es muy evidente. Pero no tengo, como Ud., ese don innato para las matemáticas, y me resulta más accesible un razonamiento físico.
Rad. — No he querido asustarlo. Decimos que la tensión E está integrada cuando derivamos la tensión Vc del condensador. Su forma se ha modificado en el sentido de que todo queda redondeado. Se suavizan los cambios bruscos. Pero en cambio se acentúan más todavía en la tensión diferenciada Y, que derivamos de la resistencia.
Cur. — En resumen, el condensador es el gordo bondadoso y tranquilo que toma las cosas por el lado bueno. La resistencia, en cambio es una vieja arpía de movimientos bruscos y propensa a los estallidos de cólera atronadora.
Los diferenciadores y los integradores en acción.
Rad. — Su conocimiento profundo de la naturaleza humana me confunde. De todo lo dicho, conviene que retenga especialmente esto: el mismo circuito puede hervir como diferenciador o como integrador, según que derivemos la tensión de la resistencia o del condensador, respectivamente. No obstante, en el circuito diferenciador es necesario que R y C tengan valores relativamente pequeños; su producto, o sea la, constante de tiempo, no debe sobrepasar la quinta parte de la duración T del impulso. R y C tendrán en cambio valores elevados en un circuito integrador, de modo que la constante de tiempo sea varias veces superior a T.
Cur. — Entonces vamos a parar otra vez a que hay que utilizar circuitos distintos para la diferenciación y la integración, por lo menos desde un punto de vista práctico. No obstante, le advierto que no alcanzo a ver bien cómo podemos utilizarlos.
Rad. —Sin embargo sabe Ud. bastante del asunto para comprenderlo. Hágame el favor de trazar la forma de las señales de sincronismo, tal como las encontramos a la salida de la separadora.
Cur. — Aquí tiene una linda hilera. He representado dos impulsos de fin de línea, luego impulsos más largos de fin de imagen, y luego nuevamente impulsos de fin de línea.
Rad. — Y yo, por mi parte, completaré su dibujo marcando con flechas los instantes en que se inicia el funcionamiento de la base de líneas. De paso aprovecho para hacerle presente que su sincronismo se mantiene aún mientras duran las señales de fin de imagen. ¿Puede trazar ahora la forma de las tensiones diferenciadas?

Figura 113. — Separación de las señales de sincronización con ayuda del circuito de la figura 114.
Cur. — De acuerdo con lo que me indicó en su oportunidad, supongo que la constante de tiempo es muy pequeña, de menos de un quinto de la duración de los impulsos... ¡Hurra! ... ¿De qué impulsos se trata aquí?
Rad. — De los más breves, o sea de los de línea.
Cur. — Por lo tanto, las señales diferenciadas se presentarán en la forma de impulsos rápidos y bruscos, positivos o negativos según se trate del comienzo o del fin del impulso.
Rad. — Estas señales, afiladas como hojitas de afeitar, se prestan admirablemente para la sincronización exacta de la base de líneas. Y ahora trate de dibujar la forma de las señales a la salida de un circuito integrador.
Cur. — Supongo que deberá tener una constante de tiempo netamente superior a la duración de un impulso de imagen. En tales condiciones no sucederá nada importante en el caso de un impulso de líneas. En efecto, apenas ha comenzado la carga del condensador, comienza en seguida la descarga. El pobre gordo no tendrá tiempo de alcanzar una tensión apreciable antes de que ésta comience a bajar.
Rad. — ¡Pues tanto mejor! Es una gran cosa que los impulsos de línea no se pongan de manifiesto a la salida del circuito integrador, puesto que de esta manera este circuito nos servirá para separar los impulsos de imagen. ¿Y qué pasa con estos últimos?
Cur. — Puesto que su duración es más prolongada, el condensador tiene tiempo de cargarse en cierta medida apreciable. Pero se descarga brevemente al finalizar el primer impulso y durante el corto instante que lo separa del impulso siguiente. Y su tensión vuelve a aumentar durante el segundo impulso. Seguirá luego una corta descarga, una nueva carga, y así sucesivamente. Esto se parece a esa danza en que se dan tres pasos adelante, uno hacia atrás, luego nuevamente tres adelante, uno atrás, etc.
Rad. —Pero con la diferencia que a medida que aumenta la tensión, los pasos se irán haciendo cada vez más cortos.
Cur. — No hay duda, ya que la operación está regida siempre por la dichosa e ineludible ley exponencial. Pero todo tiene su fin en este mundo. Cuando el tren de impulsos de imagen ha terminado de desfilar, el condensador se descargará de acuerdo con una hermosa curva exponencial.
Rad. — No tan perfecta, puesto que está expuesta al riesgo de los accidentes de los pequeños empujones que le aplicarán los impulsos de línea que siguen.
Cur. — En fin, gracias a nuestro circuito integrador, el conjunto de los impulsos de imagen se presenta con el aspecto de una larga y fuerte cadena de dientes de sierra, de la cual han desaparecido prácticamente los impulsos de línea, que dejan solamente pequeños "accidentes geográficos", para adoptar su propia terminología. Tenemos ahora una tensión integrada, pero ¿qué hacemos con ella?

Figura 114. — Circuito diferenciador-integrador que permite separar los impulsos de líneas y de imágenes.
Rad. — La aplicamos a la base de imágenes y, si lo demás está en orden, la base quedará convenientemente sincronizada por estos impulsos, que se manifestarán al término de cada trama de líneas pares o impares. Si se desea perfeccionar el sistema, se puede utilizar un diodo polarizado que sólo dejará pasar las crestas de las tensiones, eliminando así todos los "accidentes". Sin embargo, no es necesario. En la mayoría de los casos el circuito se presenta en forma muy sencilla, en la cual, a la salida de la etapa separadora, la tensión desarrollada sobre la resistencia de carga, R, se aplica por una parte al circuito diferenciador, C1 - R1, que está conectado a la base de líneas, y por la otra parte al circuito integrador, R2 - C2, que está conectado a la base de imágenes.
Cur. — ¿Y qué significan R3 y C3?
Rad. — El condensador C3 asegura el acoplamiento, impidiendo al mismo tiempo que la tensión positiva continua del ánodo de la válvula separadora llegue a la entrada de la base de imágenes. En cuanto a R3 es la resistencia de escape de reja de la válvula de entrada de la base de tiempo de imágenes.
Cur. — Muy bonito todo eso, pero me da la impresión de que C3 y R3 constituyen, en conjunto, una especie de circuito diferenciador que se superpone al integrador y que perturbará su funcionamiento.
Rad. — Pues se engaña totalmente. Estos dos elementos tienen valores suficientemente altos para que su acción diferenciadora sea insignificante.
Escalera exponencial
Cur. — ¿Puedo saber ahora por qué me dijo, hace un rato, con una sonrisa irónica, que la base de imágenes quedaría convenientemente sincronizada por el circuito integrador, siempre que "lo demás esté en orden"?
Rad. — Porque no me agradan estos circuitos. La señal que proporcionan no tiene nitidez; es desgarbada, informe, puras redondeces. ¡Hábleme de diferenciadores en los cuales, en el momento preciso, la señal se presenta con toda su amplitud!
Cur. — Supongo que no pensará utilizar también un circuito diferenciador para separar los impulsos de imagen.
Rad. — ¿Y por qué no? Sólo que para ello tomaré un condensador y una resistencia de valores suficientes para obtener una constante de, tiempo considerablemente más alta que en el caso del diferenciador de los impulsos de línea.
Cur. — No veo cómo funcionará. ¿No me podría facilitar una vez más la comprensión mediante un gráfico apropiado?
Rad. — No hay inconveniente. Tomemos los impulsos de sentido negativo (lo que significa que a la válvula separadora se aplicará una señal de video de polaridad negativa). Tratemos ahora de trazar la forma de la tensión que aparecerá sobre la resistencia.
Cur. — En el momento en que se establece la tensión negativa de un impulso de línea, esta tensión aparecerá íntegramente sobre la resistencia. La corriente de carga que la determina decrecerá lentamente, en virtud de la constante de tiempo elevada del circuito y...

Figura 115, — Separación de los impulsos de imagen con ayuda de un circuito diferenciador.
Rad. — No, no… de ninguna manera, Curiosus. Nuestra carga no puede durar mucho tiempo, puesto que el mismo impulso de línea que la determina tiene ya de por sí una duración muy breve.
Cur. — ¡Es verdad! Por lo tanto, luego de iniciarse la carga, que se manifiesta por una disminución de la tensión sobre la resistencia; esta tensión volverá a aumentar en el instante de cesar el impulso de línea y retornará a cero.
Rad. — ¿Está muy seguro de que es así? Cuando la tensión de la señal aplicada pasa de menos E volts a cero, quiere decir que aumenta E volts. Y lo mismo es aplicable a la tensión presente sobre la resistencia. Pero como después de comenzada la carga, ya había aumentado un poco a partir de menos E volts, alcanzará, en el instante en que cesa el impulso, un cierto pequeño valor positivo, después de lo cual, al descargarse, el condensador llevará de nuevo progresivamente a cero la tensión sobre la resistencia.
Cur. — Exacto. Pero francamente es increíble las cosas tan complejas que pueden tener lugar en una simple resistencia asociada con un condensador.
Rad. — Sin embargo es todo más simple de lo que parece al primer golpe de vista. Veamos ahora lo que sucederá en el caso de los impulsos de imagen.
Cur. — Supongo que en principio sucederán los mismos fenómenos que en el caso de los impulsos de línea. Pero la carga durará más tiempo para cada impulso. Y por lo tanto la tensión tendrá también tiempo suficiente para crecer. Y, a cada casación de un impulso, subiendo en E volts, la tensión sobre la resistencia se hará cada vez más positiva. Y tanto más cuanto que hay que tener presente que entre dos impulsos de imagen sucesivos el condensador no tendrá materialmente tiempo de descargarse.
Rad. —Ya ve, entonces, de qué manera aumentan las tensiones, formando una especie de escalera...
Cur. —...exponencial, sin duda alguna. Y esto dura hasta el término de los impulsos de imagen, después de lo cual el condensador puede por fin descargarse, exhalando un "¡uff!" de alivio.
Rad. —Puede apreciar, ahora, que nuestro diferenciador de alta constante de tiempo ha logrado poner en evidencia los impulsos de imagen en forma de una serie de impulsos que dominan netamente el paisaje desde su altura. ¿Qué hace falta ahora para que sean utilizables a los fines de sincronización?
Cur. — Creo que será preciso cortar todo aquello que se encuentra fuera del intervalo de las amplitudes comprendidas entre los dos niveles marcados con líneas de puntos, con lo cual se obtendrá la tensión indicada V. Podemos lograrlo con la ayuda de limitadores por diodo o pentodo. La tensión así obtenida servirá para sincronizar la base de imágenes.
Rad. —Observe qué neta es en comparación con la que suministra un integrador. La base de imágenes iniciará su funcionamiento con toda exactitud, desde el primer impulso que he señalado con una flecha.
Cur. — Pues en lo que a mí se refiere, esta base de tiempo que llevo en la muñeca y que hace "tic-tac", me indica que ya es tiempo de meterme en la cama para integrar sus explicaciones diferenciales.
DECIMOSEXTA CONVERSACIÓN
LOS PROBLEMAS ALIMENTICIOS
El problema de la alimentación es tan importante para los receptores de televisión como para los seres humanos. Un televisor muestra imágenes pálidas y lánguidas cuando se encuentra desnutrido. Siendo más voraz que el receptor de radiodifusión, exige abundancia de watts y superabundancia de volts. Diversas soluciones, algunas de ellas realmente ingeniosas, permiten obtener la muy alta tensión que debe aplicarse al último ánodo de los tubos a rayos catódicos. Tratando estos diversos asuntos, nuestros amigos abordarán los temas que siguen:En los dominios de lo clásico
- Alimentación de alta tensión
- Filtración
- Ajuste de la concentración y del brillo
- Muy alta tensión obtenida con ayuda de una válvula rectificadora monoplaca
- Los peligros de la muy alta tensión y medidas de protección
- Tensión de cresta inversa
- Rectificadores a contacto
- Dobladores de tensión
- Alimentación de un tubo a campos eléctricos
- Muy alta tensión obtenida mediante osciladores de baja frecuencia o de alta frecuencia
- Utilización de la sobretensión del retorno de líneas.
Curiosus. —Bien... Creo que esta vez ya no falta nada. He pensado y reflexionado, y no veo ninguna parte del televisor que no hayamos estudiado ya.
Radiol. — En cierto modo es exacto. Pero si tratara de hacer trabajar un receptor de imágenes con los elementos que hemos examinado, no creo que funcionaría mejor que un hombre privado de alimentos.Cur. — ¡Pues es verdad! Aun no hemos tratado el problema de la alimentación. Sin embargo, creo que las soluciones clásicas que se aplican en radio podemos aplicarlas también en televisión. Ciertamente comprendo que un televisor de 20 6 25 válvulas ha de exigir una potencia apreciablemente mayor que un común superheterodino de 4 válvulas. Pero supongo que instalando un robusto transformador de 250 watts o más, en lugar de su modesto colega de la "cajita de música", que entrega angustiosamente sus 50 watts, y recurriendo a una rectificadora correspondiente, habremos salvado los problemas que puede presentar esta parte del aparato.
Rad. — Lo que acaba de decir no está del todo desprovisto de sentido común, aunque parece que la dificultad esencial aún escapa a su entendimiento.
Cur. — ¿...A qué se refiere?
Rad. — A los miles de volts que necesita el ánodo final del tubo de rayos catódicos. Pero dejemos por un momento de lado esta cuestión. Es exacto que para el resto del circuito se podría usar una fuente de alimentación semejante a las usadas en radio, pero de más potencia, aunque por otra parte puede ser conveniente proveer un circuito de filtrado independiente para la alimentación de las bases de tiempo y sus amplificadores. De lo contrario, las bruscas y pronunciadas variaciones del consumo necesario para crear los dientes de sierra influenciarían la alta tensión del amplificador de las señales de imagen y del receptor de sonido, que zumbaría molestamente, mientras que la imagen sufriría deformaciones características. La mejor solución consiste en proveer circuitos individuales de filtro para el barrido, el receptor de imágenes y el receptor de sonido, aunque no es indispensable.
Cur. — ¡Es cosa de instalarse como fabricante de impedancias de filtro!
Rad. — No es para tanto, pues con frecuencia se usa el arrollamiento de enfoque del tubo de rayos catódicos en lugar de una de las impedancias.
Cur. — Supongo que de la misma manera que en radio obtenemos a veces la filtración mediante el arrollamiento excitador del parlante electrodinámico.
Rad. — Ni más ni menos; aunque el empleo, cada vez más difundido, de excelentes parlantes con imán permanente tiende a relegar el parlante electrodinámico a la categoría de los recuerdos de nuestra infancia.
Cur. — Pero ahora se me ocurre pensar otra cosa. ¿Acaso no es necesario ajustar el enfoque?

Figura 116. — Alimentación de un televisor, que utiliza un tubo a rayos catódicos con concentración magnética. La fuente de la tensión para su ánodo principal no figura en este esquema
Rad. — Naturalmente que sí. Para ello derivamos una parte de la corriente a través de una resistencia variable, en serie con una resistencia fija, de manera que la variación de la corriente sea la necesaria para modificar convenientemente el campo generado por la bobina de enfoque.
Cur. — Veo en el esquema que acaba de trazar que la célula de filtro que comprende la bobina de enfoque está precedida por otra... Supongo que lo que procura lograr es mejorar la filtración general e impedir el paso de una componente alterna demasiado pronunciada por la bobina de enfoque.
Rad. — Sus suposiciones son correctas. Observe, además, que intercalo, en el conductor negativo de la primera célula un potenciómetro P sobre el cual se produce una caída de tensión que lo hace más negativo que la masa, que consideraremos como el polo negativo de alta tensión. De esta manera el cursor del potenciómetro permitirá aplicar a la reja del tubo de rayos catódicos una polarización negativa con relación al cátodo, cuyo potencial será el de masa. Es por lo tanto mediante P que ajustaremos la luminosidad, o dicho con más propiedad el brillo medio de la imagen.
Cur. También veo, a la salida de la segunda célula de filtro, las tres células conectadas en derivación, las cuales distribuyen la corriente anódica a los circuitos de barrido, al receptor de imagen propiamente dicho y al receptor de sonido. Veo, además, que el transformador incluye un arrollamiento suplementario destinado al calentamiento del filamento del tubo de rayos catódicos.
Rad. — Es una precaución útil, especialmente en el caso en que se obtiene la polarización de la reja por un método diferente del que he indicado en el esquema.
Cur. — De una o de otra manera, el problema de la alimentación queda resuelto, a mi entender, en un 90 %, desde el momento que ya sé cómo alimentar a todos los electrodos con las tensiones necesarias, a excepción del último ánodo del tubo a rayos catódicos. ¿Qué tenemos que incluir en su menú?
En el país de los kilovolts
Rad. — Este ánodo no es muy glotón, pero en cambio tiene gustos refinados. Requiere entre 800 y 4.000 volts en el caso de tubos con enfoque y desviación electrostáticas. En el caso de tubos con campos magnéticos, que son los que se utilizan principalmente en televisión en la actualidad, se necesita disponer de 5.000 a 12.000 volts. Y los tubos proyectores sobre grandes pantallas, de los cuales ya hablaremos algún día, gustan de recibir en su ánodo una tensión del orden de 25.000 volts, o hasta 2 a 3 veces más.
Cur. — ¡Haría saltar mi medidor con esta cantidad de kilovolts!
Rad. —No hay ningún peligro, por lo menos para el medidor, puesto que tal cantidad de kilovolts no llega a consumir kilowatts. El consumo anódico de los tubos a rayos catódicos se mide en microamperes. Por lo general es inferior al miliampère. Un tubo de 31 cm de diámetro, alimentado con 12.000 V, sólo consume una corriente de 0,1 mA, lo que corresponde a una potencia de 1,2 watts. Su medidor mirará con desprecio estos consumos.
Cur. — Pues siendo así, supongo que no habrá ninguna dificultad para obtener esta alta tensión de la red de canalización.
Rad. — Hablamos de "muy alta tensión" (M.A.T.) al referirnos a estos millares de volts.
Cur. — Cualquiera de los circuitos utilizados para obtener la A.T. puede usarse también para la M.A.T. ¿verdad?
Rad. — En principio sí. Pero, dada la insignificancia del consumo necesario, y la resultante facilidad de la filtración, basta ampliamente el montaje más sencillo, representado por la rectificación de una sola alternancia con la ayuda de una válvula rectificadora monoplaca.
Cur. — El filtro tiene aspecto ciertamente rudimentario en su esquema: un solo condensador y dos resistencias.
Rad. — Efectivamente basta con un solo condensador. Cargándose 50 veces por segundo a cada alternancia que hace conductora a la válvula, se descargará tan poco entre dos alternancias consecutivas que la tensión sobre sus armaduras quedará prácticamente constante y casi al valor de cresta de la tensión del secundario de M.A.T. del transformador. Basta ampliamente con un condensador de 0,1 a 0,25 microfarad y aun menos.
Cur. — ¿Un condensador tan pequeño?
Rad. — Aunque es pequeño por su capacidad, no lo será ciertamente por su volumen, ya que deberá tener una aislación excelente para que pueda soportar sin accidentes los millares de volts aplicados a sus armaduras. Esta exige un espesor substancial del dieléctrico, y por lo tanto un tamaño nada despreciable.
Cur. — Supongo que la resistencia R complementará eficazmente la acción filtrante del condensador.

Figura 117. — Método clásico, con rectificadora de media onda, para obtener la muy alta tensión.
Rad. — Sin embargo, no es ésa la razón de su uso. Esta resistencia tiene un valor comprendido entre 50 y 100 kilohms, sirviendo para proteger la válvula rectificadora y el transformador, al limitar la intensidad de la corriente en el caso de un cortocircuito accidental de la M.A. T.
Cur. — ¿Y para qué sirve R1 en derivación con C?
Rad. — Otra medida de seguridad, pero esta vez para proteger al técnico. Esta resistencia, que es de valor elevado (del orden de los 20 megohms), sirve para descargar el condensador C después de desconectar el receptor. Un condensador puede mantener su carga durante horas cuando el tiempo está seco. Y el contacto con los terminales de un condensador de 0,25 microfarad cargado a 12.000 volts puede ser mortal; en el mejor de los casos dará lugar a una seria conmoción. Los que para gastar una broma le meten entre manos un condensador cargado con la alta tensión de un receptor común, por ejemplo 300 volts, se divierten cometiendo esta clase de juegos peligrosos. Pero mi experiencia personal me permite asegurarle
que una tensión 40 veces mayor no tiene nada de agradable, por cierto.
Cur. — En definitiva; quiere decir que al estar conectada la resistencia de descarga R1 ya no corremos ningún riesgo.
Rad. — ¿Quiere un consejo que vale oro? No toque nunca un sistema de M.A.T. que está funcionando. Y, aun después de haber interrumpido la corriente de alimentación, no se fíe en absoluto de la protección que puede ofrecer R'. La razón es muy simple: puede estar cortada. Hay que comenzar por cortocircuitar los terminales del condensador C con ayuda de la hoja de un destornillador que, como comprenderá, se debe sostener por su mango aislante. Y si llega a sentir entonces el crujido de una fuerte chispa, dedique un pensamiento agradecido a su amigo Radiol... y al mismo tiempo remita un pedido por otro condensador a su proveedor habitual, ya que existe la posibilidad de que la brusca descarga haya destruido este condensador. Si esta posibilidad le hiciera vacilar antes de cortocircuitarlo, piense que su organismo es más valioso que el condensador.
Cur. — Pues le agradezco sinceramente, Radiol, por haberme puesto en guardia contra los peligros mortales que encierran las entrañas de un receptor de televisión.
Los múltiples peligros de un rectificador de M. A. T.
Rad. — Pues hay otros peligros aún, que amenazan a los propios elementos del receptor. Por ejemplo, la válvula y el transformador de M.A. T. deben soportar diferencias de potencial que los somete a duras pruebas.
Cur. — ¡Claro...! La tensión de cresta del secundario de muy alta tensión.
Rad. — Diga mejor el doble de esta tensión de cresta.
Cur. — Pues hasta allí no alcanzo a seguirlo. No comprendo; ¿por qué el doble?
Rad. — Para que le resulte más claro redibujaré el circuito del rectificador de una manera que no es tan convencional.

Figura 118. — A pesar de la manera poco habitual de dibujarlo, este esquema es idéntico al de la Figura 116. Permite poner en evidencia la importancia de la tensión inversa de cresta.
Cur. — Dibujado de esta manera, el circuito me recuerda un poco el de las bases de tiempo. A la izquierda está el circuito de carga en el cual las tensiones del secundario dan lugar a corrientes que, una vez rectificadas por la válvula, cargan el condensador C, que inmediatamente se descarga en el circuito de la derecha.
Rad. — Semejante idea no está del todo desprovista de interés y le podrá ser especialmente de ayuda para analizar el mecanismo de filtración. Pero en este momento es otro el aspecto de los fenómenos, puestos en juego, que me agradaría poner en evidencia. Para ello procederemos según nuestro método habitual.
Cur. — Sospecho que desea examinar lo que pasa durante cada alternancia. No es una tarea muy dificultosa. Comencemos por aquella durante la cual la corriente pasa por la válvula. Es la alternancia durante la cual los electrones son empujados hacia la parte superior del secundario; es decir, cuando la fuerza electromotriz hace negativo el extremo superior del secundario con respecto a su extremo inferior.
Rad. — Perfecto, Curiosus. Se diría que adivina adónde quiero llevar nuestro razonamiento.
Cur. — No creo adivinar tal cosa. Pero, de cualquier manera, veo que los electrones pasan fácilmente del cátodo al ánodo de la válvula y cargan el condensador hasta la tensión de cresta E desarrollada sobre el secundario; la armadura inferior se hace negativa con respecto a la superior.
Rad. — Ahora analice lo que pasa durante la alternancia siguiente, indicándolo sobre el esquema.
Cur. — A mi modo de ver no pasa nada, puesto que ahora la fuerza electromotriz del secundario hace su extremidad superior positiva en E volts con respecto al extremo inferior. Y ahora los electrones no pueden ir ya del ánodo al cátodo. Por lo tanto no circulará corriente alguna por el circuito.
Rad. —Esto es evidente. Pero ¿qué pasa mientras tanto con el condensador C?
Cur. — Se descarga muy lentamente en el circuito de utilización. Pero prácticamente podemos considerar que la tensión sobre sus armaduras sigue siendo igual a E.
Rad. — Observemos sobre el esquema qué resultado da todo eso. Tenemos la tensión E dos veces en serie: sobre el condensador y sobre el secundario de M.A.T. Por lo tanto la "tensión inversa de cresta" (es así como la llamamos) que se aplica entre cátodo y ánodo de la válvula, será igual a 2E. Con una M.A.T. de 12.000 volts, esto da crestas de 24.000 volts durante las alternancias en que la válvula no conduce. Si se quiere evitar que salten chispas en la válvula, y aun que se formen arcos en su interior, será necesario proyectarla especialmente para que sea capaz de soportar semejante tensión entre sus electrodos. Además es necesario observar precauciones especiales de aislación en las conexiones y en la fabricación del transformador. Observe especialmente que esta tensión inversa queda aplicada enteramente entre el arrollamiento de calefacción de la válvula y el núcleo magnético puesto a masa.

Figura 119. — El uso de un rectificador a contacto permite eliminar los riesgos de que la tensión inversa de cresta pueda perjudicar al transformador.
Cur. — Dicho de otra manera, el circuito es igualmente peligroso para los hombres y para el material. ¿Qué se puede hacer para remediar esta situación?
Rad. Podemos mejorar un poco este estado de cosas usando rectificadores a contacto (de óxido de cobre, de selenio o de germanio). Como no tenemos en este caso un cátodo que debamos calentar, podremos utilizar el circuito que también dibujo de manera poco convencional. El rectificador está representado por la flecha cuya punta blanca indica el sentido de circulación de los electrones. Puede ver que también en este caso el rectificador tiene que soportar la tensión inversa de cresta 2E. Pero entre el extremo del secundario y el núcleo magnético la tensión máxima no pasa del valor de E.
Cur. —Pues todo eso no me consuela mucho. Queda en pie el hecho que cada vez que se trata de obtener tensiones muy elevadas quedan planteados estos rompecabezas chinos de aislación.
Rad. —En este momento creo que nos conviene más recurrir al multiplicador de tensión.
Cur. — ¿Qué es eso? Nunca me habló de tal cosa.
Rad. —No es mayormente difícil comprender el funcionamiento de un doblador de tensión, como el que le he dibujado... Le dejo la tarea de razonar de acuerdo con nuestro método habitual.

Figura 120. — Montaje clásico de doblador de tensión, representado de manera poco convencional, pero que facilita notablemente la comprensión de su funcionamiento.
Cur.— ¡Muchas gracias por el honor! Supongo que durante una primera alternancia los electrones son empujados, en el secundario, de izquierda a derecha. En tal caso podrán pasar por el rectificador superior (pero no por el de abajo), cargando así el condensador superior hasta E volts. Durante la alternancia siguiente, al ser empujados de derecha a izquierda, los electrones sólo podrán atravesar el rectificador inferior y cargarán hasta la tensión E al condensador de abajo. & Sabe que tiene razón, Ahora me doy cuenta... Las tensiones de los dos condensadores se suman en serie y obtenemos a la salida una tensión 2E. ¡Es realmente ingenioso!
Rad. — Se puede usar un circuito un poco diferente, en el cual, durante una primera alternancia, la corriente pasa a través del rectificador superior y carga hasta la tensión E al condensador conectado en serie con el secundario. Durante la alternancia siguiente, la tensión del condensador se suma a la del secundario para cargar, a través del rectificador inferior, hasta 2E volts el condensador de salida.
Cur. — Créame que todo esto me parece brujería.
Rad. —Entonces no me creerá si le digo que conectando en cascada toda una serie de multiplicadores de tensión, se llega a alcanzar millones de volts en los modernos dispositivos para triturar átomos, cuyos nombres terminan en "tron".
Cur. — Ciertamente he oído hablar de ciclotrones y betatrones. Pero volvamos a nuestro modesto tubo a rayos catódicos, cuyas ambiciones no se miden en megavolts sino en simples kilovolts.
Y ahora vienen muchas resistencias
Rad. — Para terminar con el clásico sistema de transformador y rectificador, puedo decirle que, en virtud de los diversos peligros que ofrece, hay una tendencia, cada vez más acentuada, a utilizarlo menos y menos, especialmente cuando se trata de tubos que exigen tensiones muy altas. En, compensación se presta perfectamente bien para alimentar tubos con enfoque y desviación por campos eléctricos. Aquí tiene, por ejemplo, el esquema de una fuente de alimentación en la cual, a partir de la M.A. T. rectificada, y filtrada por una célula de filtro a resistencia C1RC, se obtienen todas las tensiones necesarias con la simple ayuda de un divisor de tensión.

Figura 121. — Disponiendo de manera diferente a los mismos elementos que los que intervienen en la figura 120, se obtiene el doblador de Schenkel.
Cur. — Ciertamente veo el cátodo llevado a un potencial positivo con respecto a masa con la ayuda de una resistencia variable R1 que se halla en serie con una resistencia fija R2. Puesto que la reja de control se encuentra al potencial de masa por efectos de la resistencia de escape Re, se le hace negativo con respecto al cátodo y R1 servirá para ajustar el brillo medio de la imagen. Los potenciales crecientes de los tres ánodos quedan fijados por la cadena de resistencia R3, P1, R4, y R5. Y con la ayuda del potenciómetro P1 podemos variar el potencial del segundo ánodo para ajustar la concentración del punto. En cambio no alcanzo a ver para qué sirven los potenciómetros P2 y P3.
Rad. — El punto medio de sus resistencias corresponde al mismo potencial que aquel al cual se halla el tercer ánodo (ya que R4 = R5). Sus cursores comunican por lo tanto a las placas desviadoras sus potenciales medios, que pueden fijarse así un poco encima o un poco debajo del potencial del último ánodo. De esta suerte podemos ajustar la posición media del punto, tanto en dirección horizontal como vertical. De este modo se lleva a cabo la "puesta en Wehnelt” la imagen, desplazándola hacia la derecha o hacia la izquierda, hacia arriba o hacia abajo, para mantenerla dentro de la superficie de la pantalla.

Figura 122. — Alimentación completa de un tubo a concentración y desviación por campos eléctricos, como los que se suelen usar en los televisores de precio económico.
Cur. — Corresponde a la misma "puesta en cuadro" que en el caso del cinematógrafo, donde se evita que la imagen quede cortada por la mitad, lo que suele provocar una impresionante serie de silbidos por parte de los espectadores. Pero hablando ahora de otra cosa,' ¿no podemos usar el —mismo principio de polarización de la reja para los tubos con enfoque y desviación magnéticas?
Rad. — Naturalmente que sí. Cualquiera sea la manera en que se obtiene la alta tensión, se puede siempre instalar un divisor de tensión que permita comunicar a la reja una tensión negativa, ajustable con respecto al cátodo, para dosificar el brillo del punto.
Fabricación local de la corriente alterna
Cur. —De lo que acaba de decir, deduzco claramente que, además del sistema clásico para obtener la M.A.T., que parece desagradarle bastante, existen otros sistemas diferentes de éste. ¿Realmente es así?

Figura 123. — Método para dividir la tensión, a fin de procurar para el Wehnelt una tensión negativa ajustable.

Figura 124. — Creación de la muy alta tensión por medio de un oscilador local.
Rad. — Ciertamente que los hay. Lo que tengo que reprochar sobre todo al sistema clásico es la frecuencia demasiado baja de la corriente que se somete a rectificación. Por este hecho nos vemos obligados a usar condensadores & filtro de capacidad relativamente alta. Una carga acumulada en un cuarto de microfarad bajo una decena de kilovolts puede ser mortal, como ya se lo hice presente hace un rato. Pero si podemos rectificar una corriente de 10.000 ciclos por segundo, por ejemplo, bastará un condensador de capacidad 200 veces menor. Y la descarga de un condensador de esta capacidad, aunque sea siempre desagradable, no ofrece peligros reales, en especial cuando se limita la intensidad de la corriente de descarga.
Cur. — Todo muy bonito. Pero espero que no se, hará la ilusión de que crea que con un simple llamado telefónico los ingenieros de la central eléctrica aceptarán acelerar la rotación de los alternadores hasta el punto de suministrarle los 10.000 ciclos por segundo que desea.
Rad. — Tampoco yo lo creo. Y por lo tanto sólo me resta el recurso de fabricarme yo mismo mi corriente alterna de frecuencia más alta.
Cur. — ¡Pues vamos cada vez mejor! Resulta ahora que hay que agregar un pequeño grupo electrógeno en el gabinete del televisor.
Rad. — Sí, pero asómbrese: será puramente electrónico. Utilizamos simplemente una válvula de potencia, que tonta sus tensiones de la alimentación del televisor, y a la cual hacemos, oscilar a la frecuencia deseada. No importa cuál es el circuito oscilador que elijamos, ya sea con reja o con ánodo sintonizado, Hartley o cualquier otro. Una vez producida la corriente, se la utiliza exactamente de la misma forma que en las fuentes de alimentación de M. A. T. clásicas.
Cur. — ¿Es decir?
Rad. — Que se eleva la tensión mediante el arrollamiento secundario de un transformador con gran cantidad de espiras y se la rectifica con ayuda de una válvula rectificadora de media onda.
Cur. — Veo que el filamento de la válvula lo calienta con la misma corriente del oscilador, por medio de un pequeño arrollamiento provisto para ello.
Rad. — ¿Y por qué no? Es una solución más elegante que el uso de un secundario especial sobre el transformador, de alimentación.
Cur. — ¿A qué frecuencia hay que sintonizar el oscilador?
Rad. — Tanto podemos usar frecuencias bajas, a partir de 500 ciclos por segundo, como frecuencias altas del orden de 250.000 ciclos por segundo. En el primer caso el transformador tendrá núcleo de hierro, mientras que en los osciladores de alta frecuencia el núcleo será de aire, lo cual simplifica considerablemente los problemas de aislación.
Cur. — ¿También en estos casos hay que tener en cuenta el factor aislación?
Rad. — ¿Y por qué se le podría despreciar? No hay ninguna razón que lo justifique. En verdad, para evitar que entre capas sucesivas existan diferencias de potencial demasiado importantes, se prefiere con frecuencia realizar el conjunto del arrollamiento en forma de galleta plana, con una gran cantidad de capas, cada una de las cuales comprende pocas espiras.
Cur. — Tengo que reconocer que me parece ingeniosa la idea de producir localmente la corriente necesaria.
El vicio se transforma en virtud
Rad. — Lo es, sin duda, aunque el rendimiento energético de un oscilador electrónico no es muy alto. Y después de todo podemos omitirlo. En efecto, ¿para qué instalar este pequeño generador de corriente alterna 'si ya existe uno en las entrañas mismas del televisor?

Figura 125. — En este caso se obtiene la muy alta tensión a partir de la base de líneas.
Cur. — Está visto que hoy ha jurado recurrir a un lenguaje sibilino para someter mi curiosidad a las más duras pruebas. ¿Por casualidad no aludirá al oscilador del conversor de frecuencia?
Rad. — No, señor, aunque podríamos teóricamente valernos de él como fuente de corriente alterna con la condición de darle la potencia suficiente. Pero es otra cosa la que ya pensaba. ¿No recuerda las sobretensiones que se producen, en el instante de los retornos de línea, sobre el primario del transformador de salida que acopla los arrollamientos de desviación de líneas con su respectiva base de tiempo?
Cur. — Confieso que no me acordaba, pero ahora estoy pensando en ello. La brusca variación de la corriente que provoca la caída del diente de sierra da lugar a sobretensiones peligrosas sobre el primario del transformador conectado en el circuito anódico del pentodo que amplifica las tensiones de la base de líneas. Y es en este momento que vuelve a mi memoria una observación suya: me dijo en su oportunidad que este vicio podría transmutarse en virtud si se utilizan estas sobretensiones como fuente de la muy alta tensión.
Rad. — No hay duda; debo admirar siempre la excelencia de su memoria. Puede ver, entonces, que aquí disponemos de impulsos de tensión elevada que se producen a la frecuencia del barrido de líneas. Si fuera necesario, podremos aumentar todavía más la tensión disponible, utilizando para ello un arrollamiento adicional, formando el todo un autotransformador elevador.
Cur. — Y ahora no queda más que rectificar las tensiones disponibles por el método habitual. Veo que también en este caso obtiene la corriente de calentamiento del filamento de la rectificadora mediante tensiones derivadas de un arrollamiento del mismo transformador.
Rad. — Quiero llamar ahora su atención, Curiosus, sobre una ventaja adicional que ofrece esta fuente de muy alta tensión, que considero la más elegante de todas. Cuando se usa una fuente común, y si por accidente sufren una falla las bases de tiempo que detengan el barrido, el punto se inmoviliza sobre la pantalla y provoca el deterioro de la misma en el punto de impacto fijo. Pero cuando se obtiene la muy alta tensión por el sistema de las sobretensiones del retorno de líneas, la misma detención del funcionamiento de la base de tiempo significará la supresión de la muy alta tensión y por lo tanto la desaparición del punto.
Cur. —Por consiguiente el tubo a rayos catódicos no corre riesgos con este sistema. Y he aquí por lo menos una idea compensadora, después de todas las desgracias y peligros que estuvo evocando hoy...
DECIMOSÉPTIMA CONVERSACIÓN
PARA CAPTAR LAS ONDAS
Aunque se lo subestima muchas veces en Radiotelefonía, el problema de la antena de recepción es de importancia capital en televisión. Recoger en el espacio el máximo de energía de alta frecuencia para toda la extensión de la banda pasante, sin captar parásitos ni ondas reflejadas por diversos obstáculos, he aquí la función de una antena digna de este nombre. ¿Cómo debe construirse una buena antena? Para contestar a esta pregunta, Rad.iol y Curiosus pasarán revista sucesivamente a los temas que se consignan a continuación:Los alimentos espirituales
- Propagación de las ondas métricas
- Antenas de media onda
- Problema de la banda pasante
- Polarización del campo
- Distribución de la intensidad de la corriente
- Dipolo o doblete
- Bajada o alimentador
- Reflexiones
- Adaptación de las impedancias
- Impedancia característica
- Conexión del alimentador
- Diversos modelos de antena
- Propiedades del modelo "plegado"
- Imágenes "fantasma"
- Antenas directivas
- Funcionamiento del reflector
- El director
- Dimensiones de los elementos parásitos.
Curiosus. — Ahora que hemos aprendido a alimentar enteramente el televisor, tanto en baja como en alta y muy alta tensión...
Radiol. — Pero ¿cree realmente que esto es suficiente? ¿Se conformaría Ud. con estos alimentos puramente terrestres?
Cur. — No sé, francamente, qué clase de alimentos espirituales podría necesitar nuestro receptor de televisión.Rad. — Olvida, entonces, mi estimado amigo, que lo que al fin de cuentas ha de animar su pantalla son las imágenes transportadas, en la forma de señal de imagen, por la corriente portadora de alta frecuencia.
Cur. — Por supuesto. Pero esta clase de alimentación no me preocupa en absoluto. Como en el caso de un receptor de Rad.io, un simple trozo de alambre, pomposamente bautizado antena, cumplirá perfectamente la finalidad perseguida.
Rad. — No estoy de acuerdo con eso. Salvo que se encuentre muy próximo al emisor, donde el campo sea intenso, su trozo de alambre se revelará como un colector de ondas muy mediocre.
Cur. — A pesar de eso sigo sin ver la diferencia con la Rad.io.
Rad. — No olvide que usamos ondas métricas, que no van muy lejos y que sólo se reciben con seguridad dentro de los límites del horizonte visible. Los obstáculos conductores las detienen o las atenúan considerablemente, ya que, a causa de su carácter rectilíneo, no tienen la flexibilidad de las ondas más largas que pueden rodear los obstáculos.
Cur. — ¿Tengo que deducir de ello que hay que cuidar mucho la cuestión de las antenas de televisión?
Rad. Es bueno que sepa que la antena es un elemento muy importante en una instalación receptora. Cuando ha sido bien proyectada alcanza a reemplazar ventajosamente una o dos etapas de amplificación de alta frecuencia o de frecuencia intermedia. He ahí por qué hay que estudiarla con mucho cuidado. Mientras que en la Radiotelefonía la longitud de antena es muy inferior a la de las ondas que recibe, en televisión las longitudes son del mismo orden de magnitud. Es una diferencia fundamental, de la cual se obtiene el máximo provecho, puesta que
es posible sintonizar las antenas a las frecuencias que se reciben.Cur. — ¡Eh! Espero que no afirme ahora que un simple hilo tendido constituye un circuito oscilante con su frecuencia de sintonía y su curva de resonancia.
Rad. — ¿Por qué no? Y no sólo eso; es preciso que esa curva de resonancia sea suficientemente ancha para permitir el paso de toda la banda de frecuencias de la modulación de imagen y, además, la emisión del sonido que se efectúa sobre una longitud de onda próxima, puesto que tanto la imagen como el sonido, se reciben con la misma antena.
Cur. — Sospecho que das antenas que respondan a todas estas condiciones deben ser bastante complejas. Habrá, seguramente, condensadores de sintonía y resistencias amortiguadoras para ensanchar la banda pasante.
Rad. — Nada de eso. En verdad son notablemente más sencillas. Puede comprenderlo fácilmente si trata de razonar con lógica. ¿Sabe qué son las ondas?
Cur. — Son campos electromagnéticos engendrados por la corriente de alta frecuencia que recorre la antena emisora y que salen de paseo a la modesta velocidad de 300.000 kilómetros por, segundo.
Rad. — Su definición es exacta por lo menos en su espíritu, aunque no lo sea en la forma. Sabe que estas ondas engendran fuerzas electromotrices en todos los conductores que encuentran en su camino. ¿Podría decirme cuál es la distancia mínima que separa dos puntos del espacio entre los cuales las ondas harán nacer, en un conductor, la máxima diferencia de potencial?

Figura 126. — Es entre los puntos A y B, separados por la mitad de la longitud de onda l, donde existe la máxima diferencia de potencial. La varilla que tenga una longitud de l/2 constituirá una antena de media onda.
Cur. — Basta con representar el campo existente en un instante dado, me- .liante la sempiterna sinusoide, para comprobar que la máxima- diferencia existe entre las crestas de las alternancias positiva y negativa, estando sepaRad.as entre sí estas crestas por una distancia igual a la mitad de la longitud de onda.
Rad. — Por consiguiente, si tomo una varilla metálica cuya longitud sea la mitad de la longitud de onda, recibiré la máxima tensión entre sus extremos. Una varilla tal constituye una antena de media onda.
Una varilla sintonizada
Cur. — En resumen, las ondas que pasan próximas a su varilla harán alternadamente positivo y negativo su extremo derecho, mientras que su extremo izquierdo se hará, respectivamente, negativo y positivo. Por lo tanto, durante un semiciclo, los electrones se precipitarán de derecha a izquierda y luego, durante el semiciclo siguiente, de izquierda a derecha.
Rad. — Observe, además, que el tiempo invertido por la corriente en ir de un extremo al otro de esta antena de media onda es precisamente igual al semi-período de las ondas, puesto que la velocidad de la corriente es igual a la velocidad de propagación de las ondas Radioeléctricas.
Cur. — Por lo tanto, si no he comprendido mal, el vaivén de los electrones a lo largo de nuestra varilla se efectúa muy naturalmente a la cadencia de las ondas que lo provocan. ¿Es por eso que me dijo que se utilizan antenas sintonizadas?
Rad. — Precisamente en ese sentido empleé dicho término. Librados a su propio albedrío, los electrones de nuestra varilla habrían oscilado a la misma frecuencia si un impulso inicial hubiera desequilibrado su distribución a lo largo del conductor. Observe, sin embargo, que mi razonamiento es un poco teórico, puesto que sólo es válido para una varilla muy delgada suspendida en el vacío, lejos de todo cuerpo conductor. En la práctica, la presencia de un mástil que sirva de soporte, de un techo y del suelo crea capacidades que vienen a aumentar el período propio de la varilla. Para sintonizarla correctamente sobre las ondas que se desean recibir es preciso acortarla levemente. En general se la hace un 6 % más corta que la mitad de la longitud de onda que se desea recibir.
Cur. — Quiere decir que si deseo recibir ondas de 5,26 m, correspondientes a la emisión del canal 2, cuya frecuencia media es de 57 Mc/s, será necesario elegir una varilla de 2,63 m menos 6 %, o sea aproximadamente 2,47 m.
Rad. — Exacto. Con la misma antena, debe recibir todo un canal de 6 Mc/s de ancho. Por eso se la calcula para la frecuencia media del canal.
Cur. — Por lo tanto hay que tener una banda pasante bastante ancha. ¿De qué depende ésta?
Rad. — Del diámetro de la varilla; o, mejor dicho, de la relación entre la longitud y el diámetro. Para que se pueda tener una banda pasante aceptable es necesario que el diámetro de la varilla sea superior a dos centésimos de su longitud. En la práctica se utilizan tubos de 12 a 20 mm de diámetro, ya que no es necesario que las varillas sean macizas.
Cur. — Recuerdo, en efecto, que las corrientes de alta frecuencia se propagan por la superficie de los conductores. Llamamos a esto efecto pelicular. Se me ocurre si no podría formarse la antena con ayuda de varios hilos paralelos que formaran una especie de cilindro.
Rad. — Es lo que se hace a veces con éxito. Se tiende una docena de alambres entre dos anillos de unos treinta centímetros de diámetro, y se obtiene una excelente antena de media onda que tiene una banda pasante ampliamente suficiente.
Cur. — Y ahora otra cuestión, ¿hay que disponer las antenas vertical u horizontalmente?
Rad. — Eso depende de la orientación del campo electromagnético de las ondas que se desean recibir; o, como también se suele decir, de su polarización. Una antena emisora vertical irradia ondas verticalmente polarizadas, debiéndoselas recibir con una antena vertical. Es el caso de todos los emisores europeos de televisión. En cambio, los americanos del norte, hacen siempre las cosas diferentes. Es así que sus ondas están polarizadas horizontalmente y por lo tanto todas sus antenas son horizontales.
Cur. — Sin embargo, me parece haber visto una antena horizontal de televisión en casa de uno de mis amigos. Y no es americano...
Rad. — Posiblemente no tendría otro recurso que utilizar una antena de esta clase. Es bueno que sepa que, en ciertos casos aun no bien definidos, el plano de polarización de las ondas gira un poco más o un poco menos... Por consiguiente, en lugar de las antenas verticales, pueden resultar más eficaces las antenas inclinadas o hasta las horizontales. La única que puede decidirlo es la experimentación.
Un inmueble de la era atómica
Cur. — Supongo que la bajada de antena, que sirve para llevar al receptor la corriente desarrollada, será conectada a un extremo de la varilla.
Rad. — ¿Cree seriamente que hay una corriente?
Cur. — ¡Naturalmente! Puesto que entre sus extremos se manifiestan las máximas diferencias de potencial.
Rad. — Sí, pero ¿se molestó en observar en qué lugar está más gastada la alfombra que cubre su escalera?
Cur. — Por favor, aclare esto, porque no alcanzo a descifrar el acertijo.
Rad. — Pues así puedo explicarle con más claridad cómo se reparten las tensiones y las corrientes en nuestra varilla oscilante. Imagínese un edificio construido en previsión de las guerras atómicas, que tenga siete pisos encima del suelo y ocho pisos subterráneos. Los quince pisos son habitados por locatarios en cantidades sensiblemente iguales. Supongamos, además, que la escalera está cubierta por una alfombra o un camino. ¿Cree, por ventura, que el camino se desgastará de la misma manera en toda su extensión?
Cur. — Claro que no. Por los tramos extremos sólo pasan los locatarios que habitan esos pisos: los que gustan de estar cerca del cielo y los que prefieren rehuir lo más posible los efectos de los bombardeos. Pero sobre la parte de la alfombra que se encuentra al nivel del suelo y que conduce hacia la salida, pasarán todos los locatarios, tanto los que gozan de los beneficios de la luz del día como los trogloditas condenados a la luz eléctrica. Allí será más pronunciado el desgaste del camino.
Rad. — ¿Y no ve todavía la analogía entre los habitantes de nuestro inmueble y los electrones de la varilla?
Cur. — Ahora sí. En los extremos de la varilla pasan solamente los pocos electrones que alcanzan sus extremos. Pero a medida que nos aproximamos al centro de la varilla, la cantidad de electrones que participan en la corriente aumenta, ya que vienen a agregarse todos los electrones de las porciones intermedias de la varilla. Y en el centro será más intensa la corriente, porque hay allí una verdadera muchedumbre de electrones.
Rad. — Como puede ver ahora, mi ejemplo ha permitido el fácil examen de una cuestión esencial. Ahora que sabe dónde es más intensa la corriente, comprenderá que es del centro de la varilla de dónde hay que derivarla para llevarla al receptor.
Cur. — Pero ¿cómo podemos hacerlo? Para aprovechar esta corriente habría que intercalar de alguna manera el circuito de entrada del receptor en el centro de nuestra varilla oscilante. Y eso es imposible.

Figura 127. — La intensidad de la corriente I es máxima en el centro de la varilla de media onda, mientras que la diferencia de potencial E es máxima entre los extremos. Para recibir la corriente más intensa se corta la varilla en el centro y se conectan allí los dos conductores de la bajada.
Rad. — ¡No veo por qué! Cortamos la varilla por el centro y, mediante dos conductores paralelos, llevamos la corriente al circuito de entrada. Y nos hallamos en presencia de la más clásica y más difundida de las antenas de televisión: el dipolo formado por secciones de cuarto de onda. En la práctica, estas dos secciones son también 6 % más cortas que la cuarta parte de la longitud de onda. Se las fija sobre un mástil con la ayuda de un montaje aislante y sepaRad.as entre sí algunos centímetros.
Algunas reflexiones sobre las reflexiones
Cur. — Ya he visto algunas de estas antenas. Y he notado que su bajada comienza con un tramo vertical que probablemente sirve para separarla del dipolo.
Rad. — Exacto. Además es extremadamente importante la misión de esta bajada (o alimentador). Es necesario que asegure, en las mejores condiciones posibles, la transferencia al receptor de la energía captada por la antena. Pero la tarea es delicada a las frecuencias tan altas que usamos en televisión. Es especialmente importante evitar reflexiones de la energía en la bajada.
Cur. — ¿Qué quiere decir con eso?
Rad. — Si la bajada está incorrectamente adaptada a la antena por una parte, y al circuito de entrada del receptor por la otra, la energía de alta frecuencia que ha sido captada corre el riesgo de ser aceptada sólo parcialmente por el circuito de entrada. Otra parte será reflejada hacia la antena, que la envía nuevamente al receptor, el cual aceptará sólo una parte y reflejará la restante a la antena, y así sucesivamente.
Cur. — En resumen, una mala transmisión efectuada en varias entregas, en lugar de producirse una transferencia simultánea. ¿Y cuáles serán las consecuencias prácticas de este estado de cosas?
Rad. — Que sobre la pantalla aparecerán imágenes múltiples. Además de la imagen producida por la más importante entrega de energía, las que seguirán a intervalos muy breves darán lugar a la formación de otras imágenes más débiles y levemente desplazadas con respecto a la primera. Este desplazamiento se debe al hecho de que, durante el breve intervalo de tiempo transcurrido, el punto luminoso se habrá desplazado ligeramente. Se acostumbra dar la denominación de "reflexión" a estas imágenes desplazadas.
Cur. — En lo que a mí se refiere, he obtenido a veces reflexiones de esta clase al copiar por contacto algunas pruebas fotográficas. Basta para ello con desplazar levemente el negativo con relación al papel, para obtener idéntico efecto.
Rad. — El efecto es indudablemente curioso, pero es necesario evitarlo en televisión a toda costa: Para ello, la impedancia característica de la bajada debe ser igual por una parte a la impedancia de la antena en su centro y por la otra a la impedancia de entrada del receptor.
Cur. — ¡En nombre del cielo! ¿Quiere aclararme que son todas esas impedancias?
Rad. — Podría contestar su pregunta en forma elegante diciéndole que, de acuerdo con la suprema ley de Ohm, se trata, en cada caso, de la relación entre la tensión y la intensidad de la corriente. Pero eso no le aclararía gran cosa. Es preferible decir que toda antena posee resistencia, capacidad y autoinducción, la resultante de las cuales forma cierta impedancia. En el caso de un dipolo, la impedancia en su centro es del orden de los 72 ohms. Por su parte, también la bajada lleva, repartidas sobre toda su longitud, resistencia, capacidad y autoinducción. A la impedancia resultante la llamamos impedancia característica. Y, por último, la entrada de un receptor ofrece también cierta impedancia.

Figura 128. — Diversos tipos de conductores para bajada de antena. A, conductores paralelos envueltos en una cinta polietileno; B, conductores retorcidos; C, cable coaxial (1, alma; 2, aislante; 3, vaina metálica; 4, vaina protectora aislante).
Cur. — Si no he interpretado mal, para que todo vaya bien, para que la energía de la antena sea transferida enteramente y sin reflexiones al receptor, basta que la impedancia característica de la bajada tenga también 72 ohms y ése sea igualmente el valor de la impedancia de entrada del receptor.
Rad. — Y no se equivoca. Se encuentran diversos modelos de conductores para bajada que tienen esta impedancia característica: líneas bifilares compuestas de dos conductores paralelos envueltos en polietileno, líneas bifilares rodeadas de una vaina metálica protectora, conductores retorcidos como los clásicos conductores para las redes de canalización; cables coaxiales compuestos por un conductor interior llamado "alma" y una vaina metálica revestida, a su vez, por un aislante y que sirve como segundo conductor.

Figura 129. — L, conexión de un alimentador simétrico; B, bajada para cable coaxial.
Mientras que en el caso de cualquiera de las bajadas bifilares se utiliza un circuito simétrico de entrada, cuya derivación central del arrollamiento primario está conectada a masa; en el caso de la bajada con cable coaxial es la vaina metálica la que habitualmente está conectada a masa.
Superabundancia de impedancias
Cur. — - ¿Es indispensable instalar la antena en el techo?
Rad. — Ciertamente sí, salvo que nos hallemos en condiciones especialmente favorables, o sea a una distancia relativamente pequeña del emisor. En este último caso podríamos darnos por satisfechos con una antena interior.
Cur. — Un dipolo en un salón resulta más bien voluminoso. Creo que mi madre vería con muy malos ojos un tal colector de ondas.
Rad. — Posiblemente…, aunque se puede reducir notablemente la longitud aumentando su autoinducción con ayuda de un arrollamiento dispuesto entre las dos secciones. En tal caso se puede sintonizar el conjunto a la longitud de onda que se desea recibir. Sin embargo, su eficacia será menor que la de un dipolo normal.
Cur. — Y qué se podría hacer en el caso que la impedancia de entrada del receptor fuera superior a los 72 ohms? ¿Podemos usar un transformador de impedancia?
Rad. — Ciertamente, y a veces se hace eso. Pero también hay otros modelos de antenas que tienen una impedancia más alta. Por ejemplo, conectando en paralelo con un dipolo una varilla que tenga una longitud igual a media onda, se obtiene una antena del tipo "trombón" o "plegado"; este último nombre viene del hecho que se la obtiene plegando convenientemente una varilla que tiene una longitud de onda. Su impedancia es de 300 ohms en su centro. Y, lo que constituye una propiedad especialmente interesante es que se puede modificar esta impedancia variando la relación de los diámetros de las secciones del dipolo y de la varilla en paralelo.
Cur. — Temo seriamente que haya tantos tipos de antenas de televisión como remedios contra el reuma. El hecho de que existen tantos modelos me demuestra que ninguno es verdaderamente eficaz. Sin duda no existe la antena ideal para televisión.
Rad. — Como en tantos otros campos de la técnica, el ideal permanece siempre inaccesible. Sin embargo, las antenas que le he descripto permiten lograr por lo general buena recepción cuando el campo electromagnético es suficientemente intenso en el lugar de recepción y cuando no son de temer las imágenes fantasma.
Historias de fantasmas
Cur. — ¿Ahora me sale con la novedad que las pantallas de televisión son visitadas por apariciones como vulgares castillos históricos? Me parece que pretende abusar de mi credulidad.
Rad. — No es esa mi intención. No se trata de historias de espectros. Y podrá comprenderlo si reflexiona un poco... especialmente por tratarse de reflexiones. Usted sabe que los cuerpos conductores cuyas dimensiones son varias veces superiores a la longitud de onda son capaces de reflejar las ondas.
Cur. — Ciertamente que lo sé, puesto que es el mismo principio del Rad.ar, en el cual se utilizan ondas suficientemente cortas para que sean reflejadas por la pequeña superficie de un avión. En cuanto se refiere a las ondas medias, sufren reflexiones contra las capas ionizadas de la alta atmósfera. En cambio, un pobre avión sería ciertamente incapaz de servirles de espejo.

Figura 130. — Dos variantes de los dipolos de cuarto de onda. A, modelo con autoinducción adicional. B, antena plegada.
Rad. — Comprenderá, entonces, que las ondas métricas que se utilizan en televisión sufren el riesgo de ser reflejadas por numerosas superficies conductoras: un puente metálico, un gasómetro, la chimenea metálica de una fábrica, o hasta un edificio de cemento armado.
En virtud de estas reflexiones, que son especialmente frecuentes en las grandes aglomeraciones, la antena receptora sufre el riesgo de captar no sólo las ondas que vienen directamente del emisor, sino también las que le llegan después de una reflexión (o varias reflexiones). Y al ser más largo el trayecto de las ondas reflejadas que el de las ondas directas...
Cur. — Déjeme terminar este razonamiento, que ya realicé en cierto modo al examinar el fenómeno de los desvanecimientos. Siendo desiguales los dos trayectos, las ondas no llegan forzosamente en fase. Si llegan en oposición de fase se observa un debilitamiento. Y si llegan en fase se refuerzan mutuamente, y todo va sobre rieles.
Rad. — No, señor, ni siquiera en este caso irían bien las cosas. La diferencia de los tiempos de los trayectos respectivos se traducirá sobre la pantalla en la formación de una segunda imagen a la que llamamos "imagen fantasma", desplazada con relación a la primera hacia la derecha por un intervalo justamente proporcional a esta diferencia.
Cur. — Supongo que midiendo sobre la pantalla la distancia que separa a la imagen principal de su imagen fantasma se podrá calcular la diferencia entre los trayectos de las ondas.
Rad. — Nada más fácil. Sobre una pantalla de 30 cm de diámetro, analizada por 625 líneas, el punto recorre aproximadamente 4.200 m por segundo. Esta velocidad, por imponente que parezca, es todavía 70.000 veces menor que la de las ondas electromagnéticas. Quiere decir que mientras el punto luminoso recorre sobre la pantalla una distancia de un milímetro (lo cual se produce en 1/4.200.000 de segundo), las ondas recorrerán 70 m. Si la imagen fantasma se encuentra desplazada, sobre el televisor, en 3 mm de la imagen principal, la diferencia entre ambos trayectos será de 210 m, lo cual muchas veces permitirá identificar con cierta exactitud cuál puede ser la superficie conductora que es culpable del defecto.
Cur. — Y suponiendo que descubra que se trata de una torre metálica o de un gasómetro, lo único que me queda por hacer es hacerlos volar con dinamita.
Rad. — No es necesario recurrir a tales medidas terroristas para eliminar las imágenes fantasmas. En la mayoría de los casos bastará utilizar una antena directiva, que sólo recibe bien la onda directa atenuando suficientemente o eliminando por completo la segunda imagen debida a la onda reflejada.
Las H horizontales sobre los techos
Cur. — Sabía que se usaban antenas directivas en la emisión, para favorecer la propagación de las ondas en una dirección determinada. También que mediante reflectores se pueden concentrar las ondas cortas en un haz estrecho a la manera, del haz proyectado por un faro provisto de espejo parabólico. Ignoraba, en cambio, que una antena receptora pudiera ser también directiva y que fuera capaz de captar, mejor las ondas provenientes de una dirección privilegiada.
Rad. — La cuestión es que son muchos los fenómenos naturales que resultan reversibles. Acaba de mencionar el faro con espejo parabólico que proyecta, bajo la forma de rayos paralelos, la luz que emana de una fuente dispuesta en su foco óptico. Pero si, a la inversa, captamos con un espejo de esta clase los rayos del sol, el espejo, los concentrará en su foco donde el calor desarrollado podrá ser suficiente para fundir un pedazo de metal.
Cur. — En consecuencia, una antena que sea directiva en emisión lo será también en recepción. Y nos bastará con adoptar una de esas antenas, provistas de toda una red de hilos que forman un espejo, para vernos libres de la molesta imagen fantasma.
Rad. — Esa solución sería Radical, pero también muy costosa. Sin embargo, conservando aunque sea sólo 3 ó 5 hilos del conjunto de los que forman un espejo cilíndrico-parabólico, obtendríamos una directividad suficiente y, además, captaríamos mejor la energía, lo cual podrá ser especialmente útil cuando una se encuentra alejado, del emisor. Por lo general un solo hilo reflector proporciona ya una mejora neta de la ganancia y asegura suficiente directividad. Este hilo, de longitud levemente superior a la del dipolo, se dispone aisladamente a una distancia de este último igual a un cuarto de onda o algo menos.
Cur. — Es inútil, no alcanzo a- seguirlo en sus razonamientos. Acepto que tres hilos puedan recordar vagamente un reflector parabólico, pero ¡uno solo!...
Rad. — Usted -también necesita un poco de reflexión, Curiosus. En tal caso se daría cuenta que el reflector capta también las ondas, las cuales engendran corrientes. Y estas corrientes provocan, a su vez, ondas que llegan al dipolo y refuerzan las que éste recibe.
Cur. — Es probable que tenga razón, pero prefiero mi método de análisis, que explicaré en seguida. En un momento dado supondré que la onda que llega al dipolo lleva los electrones de derecha a izquierda. Esta misma onda alcanza al reflector un cuarto de período más tarde, puesto que la distancia que separa el dipolo del reflector- es justamente de un cuarto de onda. También en el reflector determina este movimiento de los electrones desde derecha a izquierda. De acuerdo con las leyes de la inducción (que sabemos sinónima de contra_ dicción), este desplazamiento de los electrones engendrará una onda, que tiende a comunicar a los electrones un movimiento en el sentido inverso, o sea de izquierda a derecha. Esta onda alcanzará a su vez al dipolo un cuarto de período después. Y llevará los electrones de izquierda a derecha, y por lo tanto en el sentido inverso de la onda inicial. Y entonces ¿por qué pretende que se produce un refuerzo?

Figura 131. — Posiciones de las ondas que vienen del emisor y del reflector, y movimiento de los electrones en el dipolo D y en el reflector R en tres instantes sucesivos separados por un cuarto de periodo.
Rad. — ¡Mi pobre amigo! Su razonamiento, que fue correctamente iniciado, se extravió lamentablemente en sus conclusiones. Esto se debe simplemente a que olvidó que entre los momentos en que la onda inicial ha alcanzado el dipolo y el momento en que llega a este último la onda del reflector, ha transcurrido un tiempo igual a un semiperíodo. De modo que en el instante en que la onda del reflector lleva los electrones del dipolo de izquierda a derecha, la onda que en ese momento llega al dipolo desde el emisor es de fase opuesta a la de un semiperíodo atrás y por lo tanto también...
Cur. — ...Llevará los electrones de izquierda a derecha. Tiene usted razón. Ahora comprendo cómo el reflector viene a reforzar la capacidad colectora de una antena. Y también- comprendo que debe hacerlo mejor para las ondas que vienen de la dirección del dipolo. En cambio será ineficaz para las fuentes situadas a un lado o detrás.
Rad. — Sepa también que la antena con reflector es la de uso más difundido. Con la barra horizontal que los mantiene, el dipolo y el reflector forman la letra H. Y los techos de los barrios donde está difundida la televisión, se cubren de una verdadera selva de H horizontales.
Un director objetivo
Cur. — Lástima que no se pueda, como en óptica, usar no sólo reflectores sino también objetivos para captar y concentrar las ondas. De esta manera sería completa la analogía con los telescopios y los anteojos de los astrónomos.
Rad. — Hay que tener cuidado de no llevar demasiado lejos las analogías. No obstante existe un dispositivo que en rigor podemos asimilar a un objetivo: es el director.
Cur. — Si se refiere al director de las transmisiones, yerra su objetivo.
Rad. — Prescinda de esos detestables juegos de palabras. Llamamos director a un hilo o conductor levemente más corto que el dipolo y situado delante de éste, en la dirección del emisor, mientras que el reflector, que es más largo que el dipolo, se halla en la parte posterior de este último. Aunque rara vez se lo usa con el dipolo solamente, se lo suele ver asociado frecuentemente, en cambio, con la antena en H, en la cual refuerza su directividad y su capacidad de captación.
Cur. — Aparte de la pequeña diferencia de las dimensiones, el director se parece como un hermano gemelo al reflector. ¿A qué se debe, entonces, que su acción sea opuesta?
Rad. — La determinante es precisamente esa "pequeña diferencia" que acaba de mencionar. Al ser más largo que el dipolo, el reflector tendrá un carácter inductivo. A la inversa, el director ofrece carácter capacitivo al ser más corto que el dipolo. Esto significa que modifican en forma muy diferente la fase de las ondas re-irradiadas. No entraremos en el análisis detallado de estos fenómenos. Bástele saber que las dimensiones de estos elementos son tan críticas, que su presencia disminuye la impedancia en el centro de la antena tanto más cuanto más próximos se encuentran. Además, no es obligatoria la separación de un cuarto de onda. Y para que la impedancia no sea demasiado baja se suele substituir muchas veces el simple dipolo por un elemento plegado.

Figura 132. — Antena dipolo provista de un reflector y un director.
Cur. — Creo, mi querido Rad.iol, que hoy abusó un poco de la capacidad colectora de esta antena constituida por mi pobre cerebro. Que sea hasta la próxima.

A MANERA DE DECIMOCTAVA CONVERSACIÓN
DOS TELEVISORES COMPLETOS
Luego de haber estudiado separada y metódicamente la anatomía y fisiología de los diversos elementos de un televisor, Radiol y Curiosus aprovechan los conocimientos adquiridos para abordar el examen de circuitos completos. Por consiguiente, la misión y el lugar de cada uno de los elementos del conjunto aparecerán con el máximo de claridad, Además, el análisis de circuitos completos constituye un excelente ejercicio de recapitulación, puesto que obliga a recordar la mayor parte de los elementos precedentemente estudiados. En el texto que sigue, cuyo estilo epistolar reemplaza, por excepción, al diálogo que están acostumbrados los lectores, se tratarán sucesivamente estos temas:Radiol escribe a Curiosus
- Receptores de amplificación directa
- Estudio de los diversos elementos del circuito
- Televisor con conversión de frecuencia
- Amplificación de los impulsos de sincronización
- Polaridad de los impulsos diferenciados.
Mi querido Curiosus:
He recibido su carta, la cual me ha entristecido sobremanera. He aquí una gripe que viene muy mal por cierto. Justamente en el momento en que hemos terminado el estudio de los diversos elementos constitutivos de un receptor de televisión, y cuando, como bien lo dice en su carta, ya podíamos comenzar a ordenar los ladrillos sueltos para edificar un televisor completo.
Si la aspirina es un medicamento indicado para combatir la fiebre de la gripe, creo que de manera similar la fiebre de la impaciencia que le devora sólo puede calmarse con sólidas dosis de esquemas apropiados. Me solicita en su misiva que le diseñe el esquema de un televisor. Hago más que eso: le envío dos.
El primero es un receptor de amplificación directa, de sensibilidad mediana. Se presta bien para emisiones de los canales bajos radiadas en ondas de varios metros, que se propagan en un radio relativamente grande sin debilitamientos importantes.
El segundo esquema incluye 22 válvulas (tres más que el primero), sin contar el tubo de rayos catódicos. Se trata de un montaje con conversión de frecuencia, más sensible que el primero, y que por esta razón se presta mejor para la recepción de las emisiones de los canales altos, radiadas en ondas de menos le 2 ni y cuya propagación deja algo que desear.
Al analizar estos esquemas podrá observar que ambos comprenden los elementos esenciales que ya hemos estudiado. Por consiguiente, esta carta no le aportará nuevas nociones. No obstante, es muy útil ver cómo se asocian y relacionan entre sí los diversos elementos conocidos para dar lugar a un conjunto armónico. Y, sobre todo, este examen que le invito a efectuar de los esquemas completos le permitirá proceder a una revisión muy útil de los conocimientos adquiridos durante el curso de nuestras precedentes conversaciones.
Para que un examen de esta clase le resulte realmente provechoso, le aconsejo que se detenga en todos los detalles de los esquemas y que consulte constantemente las conversaciones en que fueron tratados esos detalles. Si lo hace así su trabajo resultará más fecundo.
Una palabra todavía antes de entrar de lleno en los esquemas. Para simplificar las notaciones he designado todas las resistencias de desacoplamiento, cualesquiera sean sus valores, mediante la letra R desprovista de índice numérico, De manera semejante he designado con la letra C, desprovista de índice numérico, a todos los condensadores de desacoplamiento.
Y en lo que se refiere a los valores que me solicita, lo lamento mucho pero no se los indico. Dependen de los tipos de válvulas utilizadas, de las normas a que se ajusta la emisión recibida, de la banda pasante admitida y de muchos otros factores. No es necesario conocerlos para poder comprender el funcionamiento de los televisores. Y para construir circuitos hallará esquemas apropiados para cada caso concreto y provistos de todos los valores.
Receptor de amplificación directa
Comenzaremos, pues, por el más sencillo de nuestros dos receptores: el de amplificación directa.
Comprende una entrada simétrica provista de un dipolo con bajada bifilar conectada a los puntos A-A. La portadora, modulada por la frecuencia de imagen, es amplificada en tres etapas de alta frecuencia. Luego de su detección, se amplifica la señal en una etapa de frecuencia de imagen antes de aplicarla al cátodo del tubo a rayos catódicos.
Una separadora, precedida de un diodo restaurador de la componente continua, permite aplicar las señales de sincronismo a las dos bases de tiempo. Seleccionados con ayuda de un integrador y de un diferenciado; se aplican los impulsos por una parte a la base de imágenes que utiliza un tiratrón seguido de un pentodo amplificador, y por otra parte a la base de líneas que utiliza un doble tríodo conectado como multivibrador, también seguido de un pentodo amplificador.

Figura 133. — Esquema de un receptor de sensibilidad mediana y amplificación directa. Se podrá observar que los elementos que desempeñan funciones semejantes están indicados por idénticas referencias, aunque sus valores pueden ser diferentes.
Esta es la composición general de nuestro primer receptor de televisión. Si le parece bien pasaremos ahora a examinarlo más detalladamente.
Receptor de imágenes
La entrada se realiza mediante un transformador de alta frecuencia, L1-L2, cuyo secundario, sintonizado mediante un núcleo metálico ajustable, está amortiguado por una resistencia R1. Sólo a título recordativo le mencionaré la resistencia de polarización R2 y el desacoplamiento RC de la reja de pantalla. Veamos más bien lo que pasa del lado del ánodo, ya que en los demás nuestra etapa se parece como un hermano a la de la figura 77 de la duodécima conversación.
La impedancia de carga anódica está constituida por el arrollamiento L3 que se sintoniza mediante su núcleo magnético ajustable (aprovechando su capacidad distribuida y las capacidades del conexionado). Puede ver que a una derivación de L3 está conectado un circuito compuesto de un condensador, C2, y un arrollamiento, L4, en serie, Mientras que L2 y L3 están sintonizados a la frecuencia de la onda portadora de la imagen. El conjunto L4-C2 está sintonizado a la onda portadora del sonido. Este último circuito tiene una doble función. Por una parte sirve para rechazo del sonido, permitiendo eliminar de las etapas siguientes la señal de sonido; por otra parte, la tensión desarrollada sobre los terminales de L4 es derivada para su aplicación al receptor de sonido propiamente dicho.
Las dos etapas siguientes, Alta Frec. 2 y Alta Frec. 3, están formadas de manera parecida a la etapa Alta Frec. 1. Un segundo rechazador de sonido, L4-C2, está conectado sobre el arrollamiento L3 dispuesto en el circuito anódico de la etapa Alta Frec. 2, de manera de eliminar los últimos vestigios de la portadora de sonido admitida por el circuito de entrada de banda ancha.
Puede ver, por otra parte, que un potenció-metro, P1, permite variar el potencial de los cátodos de las válvulas Alta Frec. 2 y Alta Frec. 3, entre un potencial casi nulo, fijado por las resistencias catódicas de desacoplamiento R4, y un potencial positivo determinado por R5 que une P1 a la alta tensión. De esta manera se hace ajustable la ganancia de las dos válvulas. Podrá comprender entonces, que P1 permite regular el contraste de la imagen.
A la salida de la etapa Alta Frec. 3, un transformador, T1 de primario y secundario sintonizados aplica la tensión de alta frecuencia, ya amplificada, a un diodo detector montado de tal modo que sobre su ánodo aparece la señal de imagen en negativo (consulte nuestra décima-tercera conversación). El residuo de alta frecuencia se elimina mediante el filtro pasabajos compuesto por el arrollamiento La y el condensador C3. La señal detectada se amplifica en la válvula de frecuencia de imagen dispuesta de acuerdo con el circuito de compensación paralelo en el cual el arrollamiento corrector, L„ está conectado en serie con la resistencia de carga R6 (L1 y R, respectivamente, de la figura 91 de la decimotercera conversación).
Debido al acoplamiento directo entre el detector y la etapa de frecuencia de imagen, resulta innecesario proveer aquí ningún dispositivo de restitución de la componente continua. En cambio, el acoplamiento entre la válvula de frecuencia de imagen y la separadora se efectúa a través de un condensador de acoplamiento, C1, por lo cual es necesario emplear un diodo de restitución, DR, tanto más cuanto que después de la etapa de frecuencia de imagen (Frec. Im.) la señal se hace positiva.
Esta es la señal, orientada en el sentido apropiado y mantenido al nivel correcta por el diodo restituidor, que aplicaremos al electrodo de control W del tubo de rayos catódicos, el brillo medio de cuyo punto luminoso se ajustará con ayuda del potenciómetro P2, que determina el potencial de su cátodo K. Conectado entre el negativo y el positivo de la alta tensión (al positivo a través de la resistencia limitadora R7 hace al cátodo más o menos positivo con relación al electrodo de control, cuyo potencial medio está fijado por la resistencia R8, conectado al polo negativo de la alta tensión.
Por último, en el circuito de la separadora y de su diodo de restitución, podrá reconocer sin mayores esfuerzos el circuito de la figura 109 de la decimoquinta conversación. Tenemos un pentodo cuya reja de pantalla se encuentra a un potencial superior al del ánodo. Supongo que recordará lo que resulta de esto. Pero antes de lanzarnos a la persecución de los impulsos de sincronismo veremos brevemente...
El receptor de sonido
Mientras que la válvula Alta Frec. 1 amplifica con la misma eficacia a la portadora de imagen y a la portadora de sonido, hemos visto ya que mediante C2-L4 la válvula de Alta Frec. 2 sólo se ocupa de la portadora de imagen, mientras que la portadora de sonido llega a la reja de Alta Frec. 2b. En el circuito anódico de esta válvula hallamos un arrollamiento L6 cuyo núcleo magnético ajustable permite sintonizarlo a la portadora de sonido. En cuanto se refiere a los últimos vestigios de la portadora imagen, se los elimina mediante el circuito rechazador C4-L7 que está sintonizado precisamente a esta frecuencia.
Espero que no haya olvidado que el circuito resonante ofrece una impedancia muy débil (reducida a su resistencia óhmica solamente) a las corrientes de la frecuencia a la cual está sintonizado. En nuestro caso, C4-L7 ofrece un verdadero cortocircuito para las corrientes de la portadora de imagen, que de esta manera quedan completamente eliminadas.
Las tensiones de alta frecuencia se amplifican en la etapa Alta Frec. 2,[5] se las aplica a una tercera etapa Alta Frec. 3, luego se las detecta y preamplifica en una etapa diodo-pentodo, y finalmente se las amplifica en un pentodo de potencia, Baja Frec. 2, que las suministra a un parlante A. P.
Me hará el obsequio de elegir un parlante de excelente calidad cuando emprenda la tarea de selección de materiales para armar el circuito de un televisor, ya que el sonido que acompaña a las imágenes se transmite sobre una banda muy extensa de frecuencias musicales, lo cual permite asegurar una excelente fidelidad de la emisión. Y, lo que es muy interesante, la verdad es que la calidad del sonido es todavía en la actualidad muy superior a la de las imágenes.
Bases de tiempo
Volvamos ahora a nuestro receptor de imágenes. Los impulsos de sincronización se clasifican con la ayuda de un conjunto diferenciador integrador semejante al de la figura 114 de la decimoquinta conversación. Por obra del conjunto C6-R16-C7-R17 los impulsos de imagen son aplicados a la reja de la tiratrón TIR. Esta última está incluida en un circuito exactamente igual a la base de tiempo de la figura 35 de la sexta conversación. Es posible que tropiece, sin embargo, con algunas dificultades para identificar los dos circuitos, ya que siempre me he esforzado, durante nuestras conversaciones, en dibujar los circuitos elementales para facilitar al máximo la comprensión de su funcionamiento. Tal como se lo hice notar en el momento oportuno, la resistencia de carga, que ahora indiqué R20, puede ir intercalada en la conexión del positivo (punto Z del esquema 35 de la sexta conversación).
Ajustando el valor de esta resistencia, R20, podremos ajustar al valor conveniente la frecuencia de la base de imágenes. En cuanto se refiere a la amplitud de las señales generadas, y por lo tanto a la altura de la imagen que obtendremos en la pantalla, se la determina ajustando la resistencia de polarización R18
A nuestra tiratrón, conectada como oscilador de relajación, sigue un pentodo amplificador que al mismo tiempo servirá para alinear los dientes de sierra, que son un poco curvados. Para ello se aprovecha la curvatura de las características del pentodo actuando sobre sus resistencias de polarización (R20), de reja pantalla (R21) y de ánodo (R22). Y sólo podrá achacarse a la mala suerte si, con un poco de paciencia, no consigue llegar a compensar la curvatura de las tensiones por la curvatura inversa de la característica de la válvula.
Las tensiones amplificadas se recogen sobre los terminales de la impedancia L10 para aplicarlas a los arrollamientos de desviación vertical que retornan al negativo de la alta tensión a través de un condensador C9 que, teniendo presente la frecuencia relativamente muy baja de las señales involucradas, deberá tener una capacidad considerable y será, por lo tanto, del tipo electrolítico.
Los impulsos para la base de líneas se aplican a través del diferenciador C20-R20. ¿Recuerda todavía el circuito multivibrador que utiliza un doble tríodo (figura 53 de la séptima conversación)? Es éste el circuito que utilizamos en el presente aparato para la base de líneas. La frecuencia de las oscilaciones se ajusta con ayuda de la resistencia variable R25. Su amplitud, y por lo tanto la anchura de la imagen, se determina mediante el ajuste de la resistencia R28.
También aquí es un pentodo el que permite amplificar los dientes de sierra antes de aplicarlos, a través de un transformador T2, a los arrollamientos de desviación horizontal. El circuito, que utiliza un diodo amortiguador, es el de la figura 62 de la octava conversación.
Alimentación
Queda por examinar un problema importante: el de la alimentación de las diversas partes de nuestro conjunto.
La alta tensión se obtiene mediante el circuito clásico que utiliza una rectificadora biplaca V1, cuya corriente es filtrada primeramente por la autoinducción I1, y los dos condensadores electrolíticos C15 y C16. Luego se divide en tres ramales para alimentar respectivamente las bases de tiempo: el receptor de sonido y el receptor de imagen. En cada ramal se provee un filtro que comprende una de las autoinducciones I2, I3 e I4, y un condensador electrolítico C13 que lleva en paralelo un condensador de papel Cm destinado a la transmisión de las componentes de alta frecuencia a las cuales el condensador electrolítico opone una alta resistencia en uno de los sentidos.
En cuanto se refiere a la muy alta tensión, necesaria para el último ánodo del tubo a rayos catódicos, la producimos con ayuda de un oscilador de alta, frecuencia seguido de una rectificadora monoplaca V2. El circuito usado es análogo al de la figura 124 de la decimosexta conversación.
Y he aquí, mi buen Curiosus, que nuestro esquema, que parece a primera vista tan complejo, se compone en realidad de elementos que, conoce ya íntimamente y por lo tanto no contiene nada que pueda acobardarlo.
Y he aquí otro esquema
Ahora que he practicado cuidadosamente la autopsia al primer circuito, dejo a Ud. la tarea de analizar por sí mismo el segundo, lo cual constituirá un excelente ejercicio de aplicación práctica.

Figura 134. — La diferenciación de las señales de líneas da lugar a impulsos que tienen la misma polaridad que los impulsos en los instantes (indicados por las flechas) en que debe iniciarse la descarga de la base. La diferenciación de los impulsos de imagen genera señales de sentido contrario a la altura de los flancos posteriores.
Sin embargo, trataré de facilitarle la tarea, examinando ciertos puntos peculiares. Pero antes de ello echemos un vistazo general al circuito.
El receptor de imagen comprende una etapa preamplificadora de alta frecuencia seguida de una conversora de frecuencia provista de un oscilador separado. Hasta aquí, el sonido y la imagen siguen un camino común a ambos. La separación se efectúa a la salida de la conversora de frecuencia. Se usan cuatro etapas de frecuencia intermedia en la cadena de imagen, mientras que bastan sólo dos en la cadena de sonido, la que, por otra parte, no ofrece ninguna particularidad digna de mención.
La detección de la señal de imagen es de polaridad positiva. Tenemos una etapa de frecuencia de imagen seguida de una separadora. La señal es negativa a la salida de la etapa de frecuencia de imagen debido al hecho de que la detección es positiva, de manera que se la aplica al cátodo del tubo a rayos catódicos cuyo brillo es gobernado por el potencial del electrodo de control.
La selección de los impulsos se realiza por diferenciación, tanto para la base de imágenes como para la de líneas. Las dos bases utilizan osciladores de autobloqueo seguidos de amplificadores con pentodos.
No he incluido en el esquema la clásica alimentación de alta tensión. En cambio hallará en él el dispositivo que genera la muy alta tensión, partiendo de las sobretensiones del retorno de líneas rectificadas mediante una válvula monoplaca.
Luego de esta rápida excursión por los fundamentos del esquema, examinaremos ahora algunos detalles.
La entrada es adecuada para un cable coaxial. Las etapas de alta frecuencia y de frecuencia intermedia son del tipo clásico del cual hemos hablado en la decimosegunda conversación. La conversión de frecuencia se llega a cabo un poco primitivamente (pero con gran eficacia) aplicando a la primera reja del pentodo modulador tanto las ondas incidentes (sonido e imagen) como la tensión del oscilador local que, entre paréntesis, es del tipo Hartley.

Figura 135. — Televisor de sensibilidad elevada, con conversión de frecuencia.
La ganancia de las cuatro etapas, de frecuencia intermedia se gobierna mediante el potenciómetro P1, que ajusta de esta manera el contraste de la imagen.
Los circuitos de absorción L1C1 se sintonizan a la frecuencia de la portadora de sonido y sirven para eliminarla de la cadena de imagen. Además, la tensión derivada del primero de estos circuitos constituye la señal aplicada a la entrada de la cadena de sonido.
El detector corresponde al circuito de la figura 86 de la decimotercera conversación, mientras que la etapa de frecuencia de imagen corresponde al de la figura 91 de la misma conversación. En lo que se refiere a la separadora, que corresponde a la de la figura 110 de la decimoquinta conversación, trabaja con una tensión reducida en la reja de pantalla.
Para hacer más eficaz la sincronización se amplifican los impulsos con un tríodo antes de aplicarlos a cada una de las bases. Los osciladores autobloqueados corresponden al circuito de la figura 49 de la séptima conversación. Podrá observar, no obstante, que los impulsos se aplican al ánodo del oscilador de bloqueo de la base de imágenes, mientras que en la base de líneas se los aplica a la reja. ¿A qué se debe esta diferencia de tratamiento?
Recordará, sin duda, que el oscilador de bloqueo debe sincronizarse con ayuda de impulsos positivos que se aplican a su reja. Pero ¿cuál es la polaridad de los impulsos de que disponemos?
A la salida de la separadora son negativos. Al diferenciarlos para la base de líneas obtenemos impulsos negativos y positivos. Pero solamente estos últimos son útiles, ya que determinan el momento preciso de la iniciación de la descarga en la base de tiempo.
Pero al invertir su fase, la amplificadora de los impulsos de línea hace precisamente positivos estos impulsos, que entonces pueden aplicarse a la reja sin ningún inconveniente.
Pero no pasa lo mismo con el diferenciador de los impulsos de imagen. Si repasa el análisis que hemos efectuado de su funcionamiento cerca del final de la decimoquinta conversación (de la cual le menciono aquí especialmente la figura 115), podrá comprobar que la señal de imagen diferenciada es de polaridad opuesta a la de los impulsos de sincronización. Siendo éstos negativos en el caso del presente circuito, la señal diferenciada será positiva. Pero, luego de su paso por el amplificador, resulta que es positiva ¿Qué hacer?
Pues, simplemente, la aplicamos al ánodo del oscilador de bloqueo. En verdad ejerce una influencia muy débil sobre este electrodo. Pero, a través del transformador, será aplicada a la reja en oposición de fase, o sea con la polaridad positiva deseada. Corno ve era muy simple: sólo cuestión de pensarlo un poco.
Para terminar, verá que la fuente de alta tensión (no ilustrada) comprende dos ramas: +A.T.1 alimenta los receptores de imagen y de sonido, y +A.T.2 alimenta las bases de tiempo.
En lo que se refiere a la M.A.T. se la obtiene elevando, mediante un autotransformador, la sobretensión del retorno de líneas y rectificándola con una válvula, formando un circuito idéntico al de la figura 125 de la decimosexta conversación.
Observará, por último, que el brillo del punto se ajusta comunicando al electrodo de control, con ayuda del potenciómetro P2, un potencial positivo que es inferior al del cátodo del tubo a rayos catódicos, el que, a su vez, está conectado a la placa de la válvula de frecuencia de imagen. Si su gripe y la lectura de mi carta no lo han fatigado demasiado, haga lo posible por analizar detalladamente los diversos circuitos de mis esquemas.
Le deseo un rápido restablecimiento y espero verlo pronto en buena disposición para reanudar nuestras conversaciones.
Su amigo,
Radiol
DECIMONOVENA CONVERSACIÓN
MATICES MULTICOLORES
Hasta ahora, Radiol y Curiosus hablan estudiado la técnica de la transmisión de imágenes monocromáticas; es decir, en un solo color. Pero, siguiendo el ejemplo del cinematógrafo, la televisión se hará más tarde o más temprano polícroma, permitiendo la reproducción de las imágenes con sus colores naturales. El problema de la televisión en colores, más o menos complejo, cuenta con diversas soluciones que Radiol expondrá a través de esta conversación, cuyos temas son:Análisis y síntesis
- Principio de la tricromía
- Descomposición de las imágenes
- Transmisión simultánea de las tres imágenes componentes
- Método de transmisión en sucesión
- Filtros a disco o a tambor
- El problema de las bandas de modulación
- Entrelazamiento de las tramas, de las líneas o de los puntos
- Espejos dicroicos
- Pantalla tricromáticas
- Tubo de tres cañones con mascarilla.
Radiol. — ¿Puede saberse a qué se debe su mal humor, ese aire furibundo?
Curiosus. — Acabo de ver una película cuyos colores eran tan chillones que casi me hicieron aullar. ¡Otra razón más para que la televisión no sea en colores!
Rad. — No se alegre demasiado. Ya existen emisiones de televisión en colores y tienden a difundirse cada vez más. Pero para su consuelo puedo agregar que los colores son por lo general más fieles que los que tenemos ocasión de ver en el cinematógrafo.Cur. — Pues siendo así, explíqueme, en pocas palabras, cómo se transmiten las imágenes en colores.
Rad. — Se han propuesto y hasta experimentado varios sistemas. Y por cierto que todos ellos se basan en el principio de la tricromía.
Cur. — Supongo que con ello quiere decir que es posible reproducir todos los tintes partiendo de los tres colores fundamentales: rojo, azul y verde-amarillo. Mezclándolos en las proporciones convenientes se obtienen todos los matices posibles.
Rad. — ¡Muy bien, Curiosus! ¡No lo creía tan bien documentado sobre el asunto!
Cur. — Aprendí todo esto durante la visita a una imprenta que hace láminas en colores. Vi que imprimían, sucesivamente, en rojo, azul y amarillo. Examinando luego con una lupa la tricromía, alcancé a ver que está compuesta por puntos rojos, azules y amarillos yuxtapuestos, siendo el ojo el que realiza la síntesis de estos tres colores fundamentales. Se parece un poco a un cuadro de la escuela impresionista.
Rad. — Está visto que hoy me va a dejar impresionado. ¡Hasta me da pruebas de su erudición en materia de pintura!
Cur. — ¡Pues qué! ¿Me tomaba por un ignorante? Pero volvamos a nuestro asunto. Supongo que para transmitir una imagen en colores es necesario hacer lo mismo que en la imprenta: descomponer el original en tres imágenes de los colores fundamentales, luego transmitirlas por separado y finalmente superponerlas para realizar la síntesis.
Rad. — En resumen. Según Ud. sería necesario comenzar por obtener, a partir de la imagen multicolor, otras tres imágenes: una roja, una azul, y una verde. ¿Y cómo podría hacerlo?
Cur. — Con la ayuda de los correspondientes filtros de colores. Por ejemplo, podríamos proyectar la imagen a través de un vidrio rojo, con lo que obtendríamos una imagen roja, en la cual el brillo de cada superficie elemental dependerá "de la cantidad de luz roja que emana de la superficie correspondiente de la imagen analizada. Y así las partes rojas serán las más brillantes mientras que, por el contrario, no vendrá luz alguna de las partes azules o verdes de la imagen, las que resultarán negras en la imagen vista a través del filtro rojo.
Rad. — Exacto. Obtendríamos tres imágenes que llamaremos roja, azul y verde. Y después ¿qué más podríamos hacer?

Figura 136. — Transmisión de imágenes en colores empleando tres cadenas completas que conducen Simultáneamente las imágenes en tres colores fundamentales
Cur. — Nada más sencillo. Las transmitiría por los procedimientos habituales de la televisión. En el lugar de la recepción, cada imagen se reproducirá en blanco y negro sobre la pantalla de un tubo a rayos catódicos. Pero tendría buen cuidado de disponer un vidrio rojo delante del tubo que reproduce la imagen "roja"; un vidrio azul delante de la segunda y otro verde delante de la, tercera. Superponiendo ópticamente las tres imágenes (supongo que habrá varios medios para lograrlo), se reconstruye la imagen original con sus colores también originales. ¿He dicho alguna tontería?
Rad. — Ninguna. Ha razonado perfectamente. Y no sólo eso sino qué un sistema de televisión en colores realizado según su idea, ha sido experimentado con éxito. Los resultados fueron satisfactorios a pesar de las dificultades que presenta el problema de la superposición de tres imágenes.
¿Simultáneamente o sucesivamente?
Cur. — A juzgar por el tono de sus palabras, estaría por asegurar que debe haber algún "pero".
Rad. — ¡Y ciertamente que lo hay! Piense solamente en esto: habría que triplicar todos los elementos de la cadena de transmisión, a saber: tres cámaras de toma, tres amplificadores de imagen, tres emisores de alta frecuencia, tres receptores, tres tubos a rayos catódicos...
Cur. — Caramba, esto resultaría muy costoso y poco práctico. Además, congestionaría considerablemente el éter. Entonces, ¿cuál es la solución?
Rad. — Recuerde sus primeras nociones sobre televisión. Aprendió entonces que en lugar de transmitir los diferentes puntos de una imagen en forma simultánea...
Cur. — ...se los transmitía en sucesión. ¡Ya entreveo la solución! Consiste, naturalmente, en hacer pasar también en sucesión, por un canal único de transmisión, nuestras imágenes rojo, azul y verde. La persistencia de las sensaciones visuales operará la síntesis necesaria, con la condición de hacer desfilar las imágenes alternadas con una cadencia suficientemente rápida.
Rad. — Este método es muy preferible al anterior. No obstante, no vaya a creer que se transmite en primer lugar enteramente la imagen en un cierto color, luego la de otro y después la del tercero. No conviene hacerlo porque nos expondríamos al fenómeno del parpadeo, a menos que hiciéramos pasar una cantidad muy elevada de imágenes por segundo.
Cur. — ¿A qué se debe eso?
Rad. — Supongamos que una cierta porción de la imagen tenga un tinte azul puro. En tal caso sólo se transmitiría una vez por cada tres imágenes sucesivamente transmitidas, puesto que las imágenes roja y verde no darán lugar a ninguna iluminación de la pantalla durante la recepción. El ojo percibirá la sensación de un leve parpadeo en la porción correspondiente de la imagen, debido a los intervalos relativamente prolongados de oscuridad entre dos iluminaciones.
Cur. — Lo conozco bastante, Radiol, para saber que á entretiene en levantar obstáculos para derribarlos después. Por lo tanto hágame el obsequio de derribar el, parpadeo.
Rad. — No, señor. A Ud. le dejo esa tarea. Recuerde que en la televisión en blanco y negro se asegura una mejor continuidad de las sensaciones visuales...
Cur. — ...mediante el entrelazamiento. Se analizan primeramente las líneas impares y luego las líneas pares.
Rad. — Pues para el caso de los colores puede aplicarse de diversas maneras el mismo principio del entrelazamiento.
Cur. — No estoy seguro de interpretarlo bien. ¿Quiere decir que se puede, por ejemplo, transmitir una imagen variando los colores para cada trama?
El disco rojo-azul-verde
Rad. — Ni más ni menos. Aquí tiene, por ejemplo, un sistema que se emplea actualmente y en el cual se utilizan filtros que desfilan sucesivamente delante de la cámara de toma y de la pantalla del tubo receptor. Estos filtros están constituidos por películas de colores dispuestas sobre discos. Se comprende que es necesario asegurar un sincronismo riguroso entre los movimientos de ambos discos emisor y receptor. Para ello se emiten señales especiales al comienzo de cada revolución.
Cur. — Veo que cada disco lleva seis filtros: rojo, azul y verde, y luego otra vez rojo, azul y verde. Me parece que bastarían tres filtros en vez de seis.
Rad. — Teóricamente bastarían, en efecto. Pero el hecho de disponer seis permite reducir a la mitad la velocidad de rotación del disco, lo cual es muy conveniente, pues las fuerzas centrífugas que se desarrollan en el disco son considerables e introducen el riesgo de que estalle al hacerlo girar al doble de la velocidad.

Figura 137. — El disco (A), que lleva loa filtros de loa colores, se utiliza tanto en la emisión (B) como en la recepción (C), para transmitir sucesivamente las tramas de las imágenes en los colores fundamentales.
Rad. — Precisamente. Y creo que esforzando un poco su imaginación, no tendrá dificultades para determinar cómo se desarrolla el análisis de la imagen durante una revolución completa del disco.
Cur. — Admitamos, para comenzar, que tenemos inicialmente delante de la cámara el segmento rojo y que el análisis comienza por la trama de las líneas impares. En tal caso tendremos las seis fases siguientes:
- Rojo, líneas impares;
- Azul, líneas pares;
- Verde, líneas impares;
- Rojo, líneas pares;
- Azul, líneas impares;
- Verde, líneas pares.
Después todo, comienza de nuevo...
Rad. — Podrá observar que en este sistema, durante el curso de una misma revolución del disco, cada imagen ha sido enteramente analizada en cada uno de los tres colores fundamentales, tanto para el caso de las líneas pares como para las impares y además, las tramas han sido entrelazadas.
A frecuencias vertiginosas
Cur. — ¿Cuál es la frecuencia de las imágenes en un sistema de esta clase?
Rada— Se exploran 24 imágenes completas (o sea 48 tramas) por segundo en cada uno de los tres colores, lo cual hace 72 imágenes ó 144 tramas por segundo.
Cur. — ¡Pero es terrible! Eso significa que nuestro disco gira a razón de 72 revoluciones por segundo, o sea ¡4.320 revoluciones por minuto!
Rad. — Exactamente. Y sin embargo no es ésta la consecuencia más desagradable de la frecuencia elevada de las imágenes transmitidas. Lo que resulta realmente catastrófico es la frecuencia elevada de la señal de imagen que se obtiene.
Cur. — No había pensado en eso. La cantidad de puntos a transmitir por segundo es tres veces más alta que en un sistema de transmisión en blanco y negro, por lo menos a igual definición.
Rad. — Además, para no tener bandas laterales de modulación de extensión excesiva, so suele disminuir un poco la fineza del análisis, o sea la cantidad de líneas, con respecto a los sistemas en blanco y negro. El ojo queda tan satisfecho por la sensación de vida y hasta de profundidad que el color confiere a las imágenes, que se conforma fácilmente con una definición menor, y ni siquiera advierte la disminución de ésta.
Cur. — En resumen, que hasta en televisión el maquillaje sirve para disimular los defectos. No en vano la palabra televisión es femenina...
Rad. — Y ahora es bueno que sepa, Curiosus, que existen otros métodos ingeniosos que permiten limitar la extensión de las bandas de modulación sin sacrificar demasiado los detalles de la imagen. Consisten prácticamente en transmitirla en negro con el máximo de fineza, y agregando las imágenes en tres colores fundamentales relativamente flojos, o que requieran bandas de frecuencia bastante estrechas para su transmisión. Los resultados que se obtienen son bastante satisfactorios.
Cur. — Muy lógico. Eso lo sabía ya desde mi niñez.
Rad. — ¿...?
Cur. — ¡Pues claro! Cuando era chico me daban álbumes con imágenes para colorear, sobre cuyas páginas extendía gruesas manchas con lápices de colores, sin perjuicio de que las imágenes conservaran todos los detalles que estaban correctamente impresos en negro.
Rad. — Veo que la televisión en colores le resulta sumamente simple.
Cur. — Es posible. Pero el sistema que me ha descripto me preocupa. Me choca la presencia de ese disco de filtros que gira.

Figura 138. — En lugar del disco puede usarse un tambor hexagonal que gira alrededor del tubo y que servirá de soporte a los filtros de colores.
Rad. — A veces se le reemplaza por un tambor rotativo que lleva los filtros y que rodea al tubo de rayos catódicos.
Cur. — Pues para mí es lo mismo que sea un disco o un tambor. Lo que me choca es la presencia de piezas en movimiento. Me causa la desagradable impresión de que hemos retrocedido al viejo sistema del disco de Nipkow, caído en .olvido tiempo ha.
Rad.— Lamento no estar de acuerdo con Ud., puesto que no hay que perder de vista el hecho de que la imagen propiamente dicha se provee en este caso de procedimientos puramente electrónicos. Pero ya que parece tener ojeriza a las piezas mecánicas en movimiento, sepa que existe una buena cantidad de sistemas de transmisión en colores que con 100 % electrónicos.
Algunas metamorfosis
Cur. — Ciertamente que prefiero esto. Hay algo de maravilloso en estos dispositivos aparentemente inmóviles y en los cuales suceden fenómenos complejos que se repiten millones de veces por segundo. Lo que no alcanzo a ver es cómo sin discos ni tambores... ni trompetas... se pueden seleccionar los tres colores fundamentales.
Rad. — Sin entrar en detalles, se pueden utilizar, por ejemplo, objetivos que dividan la imagen en tres imágenes semejantes, que se pueden proyectar, a través de filtros de colores, sobre tres cámaras de toma. Es la solución que ya habíamos examinado al principio de nuestra conversación. Pero también pueden proyectarse las tres imágenes una al lado de la otra sobre la pantalla de un solo tubo de toma.
Cur. — Pues no veo qué puede salir de esa promiscuidad. El rayo electrónico analizará en estas condiciones, sucesivamente, la primera línea de la imagen roja, luego la de la imagen azul y finalmente la de la verde; en seguida volverá a la imagen roja, y así sucesivamente.
Rad. — ¿Y por qué no agrada eso- a su señoría? ¿No ve que estamos aquí en presencia de un análisis entrelazado de líneas, mientras que en el sistema a disco sólo entrelazamos las tramas?
Cur. — Supongo que en este caso nos podemos conformar con una menor frecuencia de imagen sin riesgos de parpadeo.
Rad. — Por supuesto. Y comprenderá que durante la recepción, las tres imágenes que se inscriben con un solo trazo, yuxtapuestas sobre la pantalla del tubo a rayos catódicos, serán proyectadas, a través de filtros de colores correspondientes, en superposición sobre una pantalla que reconstruirá la imagen en colores.
Cur. — No está mal... Pero, a mi modo de ver, la superficie del tubo se aprovecha insuficientemente en este caso, ya que las tres imágenes yuxtapuestas ocupan una banda relativamente estrecha.

Figura 139. — Izquierda, yuxtaposición de las tres imágenes. Figura 140. — Derecha, anamorfosis de las imágenes yuxtapuestas.
Y, dicho sea de paso, estas metamorfosis reciben el nombre de anamorfosis.Cur. Y ¿quiere hacerme creer seriamente que, a pesar de todas estas "morfosis", se termina por encontrar nuevamente, sobre la pantalla receptora, una imagen que recuerde aunque sea lejanamente el- original?
Rad. — ¿Por qué no? La verdad es que la audacia de los técnicos ya no reconoce límites. Luego de haber logrado el entrelazamiento de las tramas y de las líneas, terminaron por entrelazar los puntos.
Cur. — ¡Poco a poco, por piedad! De lo contrario mis ideas terminarán también por entrelazarse peligrosamente. ¿Cómo pueden entrelazarse los puntos?
Reflexiones en los espejos
Rad. — Supongamos que por un medio cualquiera, por ejemplo con la ayuda de espejos dicroicos, logremos descomponer la imagen en sus colores fundamentales.
Cur. — ¡Un momento, por favor! Tiene que perdonarme, pero ignoro olímpicamente lo que es un espejo dicroico.
Rad. — Se da esa denominación a un espejo que es semitransparente y semi-reflector, teniendo la propiedad de reflejar la luz de uno de los colores fundamentales, pero dejando pasar la de los otros dos. Supongamos, por ejemplo, que un objetivo proyecta la imagen a transmitir sobre un primer espejo dicroico, Esp. R, que está inclinado 45° y que refleja la luz roja, pero que deja pasar la azul y la verde. Los rayos rojos reflejados serán captados por una primera cámara R. En cuanto a los rayos azules y verdes, encontrarán en su trayecto un segundo espejo dicroico, Esp. B, que...
Cur. — Adivino el resto de la historia. Este segundo espejo refleja los rayos azules hacia la cámara B, dejando pasar, en cambio, por transparencia, los rayos verdes hacia la cámara V.
Rad. — Justamente. Por lo tanto, cada cámara explora una de las tres imágenes en colores fundamentales.

Figura 141. — Análisis de la imagen con la aguda de espesos dicroicos y el principio del conmutador electrónico que sirve para entrelazar los puntos. El receptor estará formado de la misma manera, en cuyo caso R, A y V indicarán los tubos a rayos catódicos en lugar de las cámaras de toma.
Cur. — No queda más que transmitir estas tres imágenes a tres receptores, cuyos tres tubos a rayos catódicos, dispuestos de la misma manera que las cámaras R, A, V, permitirán, con la ayuda de otros dos espejos dicroicos, reconstruir la imagen en sus colores originales.
Rad. — Además será necesario que de cada tubo a rayos, catódicos emane la luz del color correspondiente. Se puede lograrlo ya sea disponiendo un filtro delante de cada pantalla o, lo que es mejor aún, utilizando para las pantallas fluorescentes substancias que producen directamente la luz del color deseado.
Cur. — Pero entonces tendremos nuevamente tres canales de transmisión.
Rad. — Eso sería lamentable. Pero en el sistema que se experimentó con éxito se preconiza una solución más elegante. Un conmutador permite derivar en sucesión las señales de cada una de las tres cámaras a una cadencia de 3.800.000 derivaciones por segundo realizadas para cada color.
Cur. — Tenga la bondad de no burlarse de mí. Espero que no pretenda razonablemente que un conmutador gire a la velocidad de 3.800.000 revoluciones por segundo para entrar así sucesivamente en contacto con las salidas de las tres cámaras.
Rad. — Yo no he hablado jamás de un conmutador mecánico. Debiera haber adivinado que se trata de un conmutador electrónico. Gracias a su prodigiosa agilidad, las señales que emanan de las tres cámaras se suceden con un intervalo de sólo 0,0877 microsegundo. Puede ver que en este caso entrelazáramos los mismos puntos para componer una señal única. Se comprende que en la recepción, un conmutador electrónico análogo y rigurosamente sincronizado, sirve para distribuir entre los tres tubos las señales correspondientes.
El genial invento de Curiosus
Cur. — Todo eso me parece demasiado complicado. Se me ocurre una idea infinitamente más simple y que, dicho con toda modestia, ofrece la solución definitiva al problema de la televisión en colores. Estoy dispuesto a comunicársela con la condición de que guarde el secreto más absoluto.
Rad. — Confieso que comienza a intrigarme. ¿En qué consiste esa formidable idea?
Cur. — Me la inspiraron los antiguos "vitraux" de nuestras catedrales, compuestos de un verdadero mosaico multicolor. Trate de imaginar un filtro en el cual se suceden, en cada línea, minúsculas superficies rojas, azules y verdes, suficientemente pequeñas para que, entre las tres, no sobrepasen las dimensiones del "punto" de la imagen. Se comprenderá que para dos líneas sucesivas las superficies estarán decaladas una con respecto a las otras; dicho de otra manera, debajo del rojo de la primera línea hallaremos el azul de la segunda, y así sucesivamente.
Rad. — Todo eso es muy bonito pero ¿a dónde quiere llegar?
Cur. — Pues a lo siguiente. Supongamos que disponemos un filtro así compuesto delante de la superficie fotosensible de la cámara de toma de un emisor común de televisión y que colocamos otro filtro semejante delante de la pantalla del tubo a rayos catódicos en la recepción. Y he aquí el sistema más simple para transmitir las imágenes en colores.
Rad. — Pues en verdad que tiene .razón. En efecto: desde que, durante la emisión, el pincel analizador pasa sobre la parte roja del filtro y que la señal de imagen transmitirá el valor correspondiente de la iluminación, el punto sobre la pantalla receptora tendrá el brillo correspondiente y se lo verá a través de una porción roja del filtro. Felicitaciones, Curiosus... Acaba de realizar un invento sensacional por su simplicidad.
Cur. — Y observe que permite transformar sin ninguna dificultad todos los televisores de blanco y negro en receptores de televisión en colores.
Rad. — Sí... bueno... Espere un poco, Curiosus, no se vanaglorie demasiado prematuramente.
Cur. — ¡Adiós invento! Ya sé... hay un "pero" ¿verdad?

Figura 142. — Orden de exploración en un sistema de puntos entrelazados, con la sucesión Rojo, Azul, Verde
Cur. — Y yo que ya me veía millonario...

Figura 143. — Principio del tubo con tres cañones electrónicos, cada uno de los cuales incide, a través de las perforaciones de la "mascarilla", sobre las superficies elementales de uno de los tres colores fundamentales.
Una batería de tres cañones
Rad. — Su idea me hace recordar otra, más fácil de realizar y que experimentada. En el sistema a entrelazamiento de puntos se puede utilizar, en la recepción, un tubo a rayos catódicos cuya pantalla misma es capaz de reproducir los tres colores fundamentales. Para ello se compone un mosaico semejante al del filtro de su invento, en que la luminiscencia de cada superficie del ente se produce en uno de los tres colores fundamentales, gracias a la composición química del material fluorescente.
Cur. — Pues, en efecto, hasta aquí todo es idéntico a mi idea.
Rad. — Pero las cosas cambian por el hecho de que el tubo a rayos catódicos cuenta con tres cañones electrónicos, cada uno de los cuales está destinado a la reproducción de uno de los tres colores fundamentales.
Cura Lo que no veo es cómo lograr que el haz de cada cañón sólo toque los puntos de la pantalla del color correspondiente.
Rad. — En eso consiste precisamente el ingenio del dispositivo. Entre los cañones y la pantalla está interpuesta una "mascarilla", que es una especie de pared con una multitud de orificios. Cada haz, atravesando estos orificios, sólo puede excitar las partes de la pantalla de un determinado color.
Cur. — Es realmente ingenioso...
Rad.- No obstante es de realización más bien difícil, sobre todo si se trata de producción en serie.
Cur. En suma, veo que existen muchos sistemas de televisión en colores. Y creo que esta misma multiplicidad demuestra, a mi entender, que ninguno es realmente perfecto.
Rad. — Su observación es excelente como broche final para esta conversación. Hasta la próxima, entonces, querido amigo.
VIGÉSIMA Y ÚLTIMA CONVERSACIÓN
TODO AUMENTA: LA TELEVISIÓN TAMBIÉN
Llegando al término de sus reuniones, nuestros amigos van a analizar aquí un problema vital de la televisión: la recepción sobre grandes pantallas. Aunque las dimensiones — de las imágenes que se obtienen sobre la pantalla fluorescente de los tubos a rayos catódicos pueden satisfacer las exigencias del telespectador individual, la recepción colectiva en las salas de espectáculos públicos exige la proyección de las imágenes sobre grandes pantallas. Radiol y Curiosus examinarán ahora los diversos aspectos del difícil problema de obtener imágenes en gran tamaño, a través de los siguientes temas:Pesas y medidas
- Dimensiones máximas de los tubos a rayos catódicos
- Proyección con ayuda de un objetivo
- El problema del brillo
- Tubos especiales para proyección
- Proyectores por reflexión
- El skiatron
- Los progresos de la televisión
- Los beneficios del método analítico.
Curiosus. — Dejemos de lado por un momento, si le parece bien, las cuestiones técnicas. Quisiera solucionar un problema psicológico. Mis parientes pasaron ayer la velada en casa de unos amigos que poseen un televisor. Cuando les solicité su opinión me manifestaron que la imagen les parecía demasiado pequeña.
Radiol. — Efectivamente, suele ser ésa la impresión que se recibe al primer contacto con la televisión. Posiblemente haya que atribuir su origen a la comparación que el espectador establece involuntariamente entre las dimensiones de la pantalla del tubo de rayos catódicos y las de la pantalla de las salas cinematográficas.Cur. — Evidentemente la imagen de televisión es minúscula comparada con la del cine.
Rad. — Y sin embargo, lo que realmente tiene importancia es el ángulo según el cual se ve la imagen. Este ángulo puede ser perfectamente el mismo en ambos casos. Y hasta puede ser mayor en televisión si nos acercamos convenientemente a la pantalla. Pero en tal caso estaremos demasiado cerca y alcanzaremos a distinguir las líneas de barrido, lo cual hay que evitar. No obstante, debo reconocer que el aumento de las dimensiones de la imagen resulta deseable desde muchos puntos de vista.
Cur. — ¿Y qué causas impiden hacer entonces tubos a rayos catódicos de grandes dimensiones?
Rad. — Hoy le falla un poco la memoria, amigo Curiosus. Parece que olvidó lo que dijimos en oportunidad sobre la presión atmosférica ejercida sobre las paredes de los tubos.
Cur. — Alcanzo a recordar perfectamente que, teniendo en cuenta la presión reducida que reina en el interior de estos tubos, la presión atmosférica que obra sobre su exterior es de un kilogramo por cada centímetro cuadrado de su superficie. Hasta llegamos a avaluar en tres toneladas, aproximadamente, la presión reinante sobre un tubo con pantalla de 40 centímetros.
Rad. — Pues sepa que haciendo de acero la pared cónica y el cuello del tubo, y asegurando su cierre hermético con el vidrio de la pantalla, se ha logrado construir tubos de hasta 75 centímetros de diámetro.
Cur. — Si no me equivoco, la presión que un tubo semejante debe soportar es del orden de 10 toneladas, de las cuales cerca de la mitad gravitan sobre su pantalla.
Rad. — ¿Se imagina a este tubo sosteniendo victoriosamente el peso de diez automóviles pequeños?
Cur. — Por cierto que es una hazaña prodigiosa. Supongo que no se habrá pretendido ir más lejos en este sentido.
Rad. — Pues no creo que fuera imposible lograr que un tubo pudiera soportar presiones todavía mayores. Sin embargo, hay otro factor que viene a limitar el crecimiento ulterior de los diámetros de las pantallas. ¿Adivina de cuál se trata?

Cur. — ¿El precio?
Rad. — Por cierto que éste sería prohibitivo. Pero no se trata del precio. ¿No se le ocurrió pensar que las puertas comunes no miden, por lo general, más de 75 centímetros y que no sólo sería imposible pasar de una pieza a otra tubos de dimensiones superiores sino que hasta sería difícil introducirlos en la casa?
Cur. — No he pensado en eso. Pero entonces ¿qué hacer si se desean obtener imágenes suficientemente grandes para que se las pueda contemplar en una sala de espectáculos?
Refracciones y reflexiones sobre la proyección
Rad. — Pues se hace lo mismo que se viene haciendo desde hace mucho tiempo en fotografía, donde el formato de los negativos tiende a achicarse cada día más, mientras que el de los positivos ya no reconoce límites.
Cur. — ¿Ampliación?
Rad. — Exacto.
Cur. — ¡Se me debiera haber ocurrido! Nada más fácil, en efecto. Un ampliador fotográfico no es otra cosa que la vieja amiga de nuestros abuelos: la linterna mágica. En ese caso bastará disponer delante de 'la pantalla del tubo a rayos catódicos un objetivo de proyección para obtener sobre otra pantalla, de las, dimensiones que uno quiera, la imagen al proyectada. ¿Por cierto que es sumamente sencillo?
Rad. — ¡Demasiado sencillo! Pero su imagen será muy pálida, la pobre. Si con un tubo de rayos catódicos cuya pantalla mide 18 x 14 = 432 cm2 se proyecta la imagen sobre una pantalla de 144 x 192 = 27.648 cm2, resultaré que se estará repartiendo la misma cantidad de luz sobre una superficie 64 veces mayor.
Cur. — Efectivamente, la imagen resultará bastante oscura.
Rad. — Y más aún de lo que Ud. piensa, puesto que un objetivo sólo transmite una pequeña cantidad de la luz que recibe. Su coeficiente de transmisión es del orden de 1/16. Esto significa que, en la práctica, el brillo de la imagen proyectada será 1.000 veces más débil, aproximadamente, que la de la pantalla del tubo a rayos catódicos.
Cur. — ¿Y no hay manera de intensificar esta última?
Rad. — Es precisamente lo que se hace en los tubos especiales destinados a la proyección. Se obtiene un brillo elevado acelerando considerablemente los electrones mediante el empleo de tensiones anódicas elevadas, de varias decenas de millares de volts. Al incidir violentamente sobre la pantalla fluorescente, los electrones originan un punto de considerable— luminosidad. Pero como los electrones tan rápidos no se dejan desviar con tanta facilidad de su camino, el ángulo máximo de desviación será correspondientemente pequeño. Y es por eso que los tubos destinados a la proyección suelen tener una pantalla de diámetro reducido. Además, su duración no es muy prolongada. Sin embargo, gracias a esta clase de tubos se logran crear imágenes de televisión sobre pantallas cinematográficas.
Cur. — Es probable que voy a decir un disparate. Pero si podemos comparar su sistema de proyección con objetivo a un anteojo astronómico ¿no podría imaginarse un nuevo sistema asimilable a un telescopio; es decir, utilizando la reflexión en uno o más espejos en vez de la refracción a través de uno o más lentes?
Rad. — Su idea no tiene nada de ridículo. Por cierto que existen ya los proyectores a reflexión y ofrecen hasta ciertas ventajas sobre los sistemas a objetivo. El coeficiente de transmisión de un dispositivo que, comprende un espejo esférico y una lente correctora es aproximadamente 4 veces superior al de un objetivo.

Fig. 144: — Proyección sobre una pantalla grande con ayuda de un objetivo.

Fig. 145. — Proyección con ayuda de un espejo esférico. A la izquierda, el sistema lineal en el cual se pierde bastante luz, ocultando el tubo una parte de la pantalla. A la derecha, empleo de un espejo a 450, que permite evitar este inconveniente.
Cur. — ¿Debo sacar en conclusión que el porvenir consistirá en la proyección mediante espejos'?
Rad. — Nada resulta inmutable en este dominio en que la técnica espera cumplir grandes progresos. ¿Qué le parece el uso de tubos skiatron?
Juego de luces y sombras
Cur. — ¿Y ese racimo de raíces griegas qué significa?
Rad. — En la lengua de Homero "ski" significa "sombra". El skiatron es un tubo de rayos catódicos provisto de una pantalla constituida por una sustancia que ofrece una curiosa propiedad: donde incide el haz electrónico, la pantalla absorbe la luz que viene del exterior, y tanto más cuanto más intenso es el haz electrónico.
Cur. — Ahora que me habla de esto recuerdo haber leído que esta clase de tubos se utiliza en ciertos radares para permitir la proyección de las imágenes.

Fig. 146. — Método de proyección sobre una gran pantalla utilizando un tubo skiatron.
Rad. — ¡En efecto! Y es precisamente con vistas a su aplicación al radar que se han creado esos tubos. Se proyecta sobre su pantalla un haz de luz tan intenso como se desee. Esta luz es absorbida por ciertas partes de la pantalla en que el haz electrónico es intenso, mientras que es reflejada por otras. De esta manera se forma una imagen cuyo brillo sólo depende, de la intensidad de la fuente exterior de luz, mientras que la misión del haz electrónico es la de determinar una absorción más o menos importante. Una imagen de esta clase puede proyectarse sobre una pantalla extensa con la ayuda de un objetivo o de un espejo esférico.
Curiosus dice la última palabra
Cur. — Presiento que estamos tocando dominios de la técnica que todavía se encuentran en pleno desarrollo.
Rad. —
Por cierto que la técnica de televisión, lejos de haberse estabilizado, se encuentra todavía buscando sus formas definitivas. Y en esto consiste su principal atractivo para nosotros. Por otra parte, lo que ya se ha logrado sólo puede considerarse como magnífico. Al presente la televisión alcanzó ya prácticamente la perfección del cinematógrafo. Como éste, ha sido provista del sonido y del color. Y como él, no tropezará con mayores dificultades para conquistar la tercera dimensión, puesto que las soluciones del problema del relieve que sean aplicables al cinematógrafo serán igualmente aplicables en el dominio de la televisión. No obstante, queda todavía bastante por hacer, y si esta nueva técnica llega a apasionarlo, estoy seguro que su dinamismo, entusiasmo y fuerzas han de encontrar útil aplicación en este campo.
Cur. — ¿Cree Ud. que ya sé bastante para que pueda, desde ahora, emprender un fecundo trabajo de investigación?
Rad. — No quiero defraudar su entusiasmo, pero para serle sincero le diré que lo que aprendió durante nuestras conversaciones no alcanza seguramente para hacer de usted un ingeniero de laboratorio. No he tratado de explicarle todos los circuitos existentes en televisión, ni enseñarle cómo debe realizar un televisor. Me esforcé, en cambio, para hacerle — comprender la misión y funcionamiento de los diversos elementos constitutivos. Y con esta base, ningún esquema, por complejo que parezca a primera vista, debe inspirarle temor.
Cur. — En consecuencia, me aconsejaría que descomponga tal o cual esquema en una cierta cantidad de circuitos elementales que hemos tenido ocasión de examinar. ¿No es esto lo que podríamos llamar el método analítico?
Rad. — Exactamente. Y si adquiere la costumbre de proceder de esta _manera, y si sigue leyendo buenos libros y revistas especializadas, comprobará siempre que la televisión...
Cur. — ¿La televisión?... ¡Pero si es muy fácil!

Notas:
[2] Es así en los procedimientos de "modulación negativa" adoptados en América. En Francia y en Inglaterra, en cambio, se emplea la "modulación positiva", en la cual los impulsos corresponden al mínimo de la energía irradiada, el negro al 30 % y el blanco a la amplitud máxima
[3] Recordemos que la ganancia de una etapa, es decir, la relación entre sus tensiones de salida y de entrada, es igual a:
![]()
![]()
Si la impedancia de carga anódica es 1.200 ohms, por ejemplo, y si la transconductancia de la válvula es 8.000 micromhos (0,008 mhos) la ganancia será G = 0,008 x 1.200 = 9,6.
Pero en el caso de un pentodo común que tiene g = 1:500 micromhos (0,0015 mho), la ganancia se reduce a G = 0,0015 x 1.200 = 1,8. Una etapa con esta ganancia tendría muy poca utilidad.
[4] Se trata de un circuito europeo, apto para la recepción de señales de sonido moduladas por amplitud. En América, la señal de sonido está modulada por frecuencia, y para aprovechar este receptor deberá cambiarse el detector de audiofrecuencia. (N. del T.)
[5] En América, la banda de bajas frecuencias transmitida se extiende hasta 7.500 o hasta 10.000 c/s. (N. de R.)